Ertragsprognosedaten in Solaranzeige einbinden

PDF Dokumente für Informationen im Detail, sowie Bauanleitungen. Alles, was man wissen sollte. Bei Fragen, bitte erst einmal hier vorbeischauen.

Moderator: Ulrich

Benutzeravatar
mdkeil
Beiträge: 437
Registriert: So 12. Sep 2021, 20:40
Hat sich bedankt: 13 Mal
Danksagung erhalten: 25 Mal

Re: Ertragsprognosedaten in Solaranzeige einbinden

Beitrag von mdkeil »

Da das Wetter heute ein Finetuning zulässt, ist mir noch ein "Verbesserungsvorschlag" in den Sinn gekommen, für diejenigen, die mit schwierigen Verhältnissen wie unterschiedliche Ausrichtungen und/oder Verschattungen zu kämpfen haben. Hier wird es ja nicht ausbleiben, aufgrund des sich verändernden Schattenverlaufes, öfter (monatlich?) Anpassungen vorzunehmen.

Man könnte doch dann den Part $STDFAKT (Case-Block) gegen eine Matrix/Array austauschen, der Spaltenindex die Monate [1..12] und als Zeilenindex die Stunden [4..22] enthält.. Nun kann das Finetuning bei Bedarf monatsweise geschehen.. Ich hoffe, ich habe mich halbwegs verständlich ausgedrückt ;)

Edit: Überlegungen

Code: Alles auswählen


$TH -> Bestimmung Stunde
$TM -> Bestimmung Monat (1-12)

$default = 1.0
$STDFAKT = array
(

// Januar (Index 0)
  array
  (
  $default, // 04:00 default-Wert ist natürlich durch manuell bestimmten Wert zu ersetzen;
  $default, // 05:00
  $default, // 06:00
  $default, // 07:00
  $default, // 08:00
  $default, // 09:00
  $default, // 10:00
  $default, // 11:00
  $default, // 12:00
  $default, // 13:00
  $default, // 14:00
  $default, // 15:00
  $default, // 16:00
  $default, // 17:00
  $default, // 18:00
  $default, // 19:00
  $default, // 20:00
  $default, // 21:00
  $default, // 22:00
  ),

// Februar - Dezember (Index 1 - 11)
  array
  (
  // siehe Index 0
  )
);

Berechnung * $STDFAKT[$TM-1][$TH-1]

IBN: 07/2021
Fronius Symo : 13.2kWp S 45° + 3.96 kWp S 15°
Fronius Primo : 2.97 kWp N 15°
Speicher: 14,3 kWh LiFePO4 (EEL) + Seplos BMS @ Victron MP-II 48/5000
Wallbox: 11kW echarge Hardy Barth Cpμ2 Pro
######
Tibber-Invite (100% Öko-Strom + 50€ Bonus)

Maverick
Beiträge: 71
Registriert: So 5. Dez 2021, 09:47
Hat sich bedankt: 16 Mal
Danksagung erhalten: 9 Mal

Re: Ertragsprognosedaten in Solaranzeige einbinden

Beitrag von Maverick »

Klingt klasse. Der Sonnenstand ändert sich bei uns grob über das Jahr zwischen 20° - 40°, dadurch auch die Verschattung.
Ich nehme an, das array (so schon einsatzbereit?) ließe sich auch auf alternative Monate anpassen, oder? Als Beispiel Nov - Feb und März bis Okt.

Ich hab jetzt die letzten Tage mal Feintuning versucht... mit wechselndem Erfolg.

27.02.: Sonnentag. Der Ertrag ähnelt der Kurve der Sonnenstunden. Auffällig die Bewölkungsprognose... es gab keine Bewölkung :?
Es störte mich das Thema mit der 1h Differenz (siehe ein paar Beiträge zuvor).
Für den Folgetag wurde der Zeitversatz angepasst:

Code: Alles auswählen

$Zeitversatz = $Timediff + 1.0;
$ZeitversatzL = $Timediff;
Bildschirmfoto 2022-03-02 um 11.43.39.png

28.02.: Es sollte ein schöner Tag werden. Leider erst Nebel, dann bewölkt, dann Aufheiterung bis wolkenfrei (türkise Linien)
Peaks der Prognose immer noch zu hoch
Bildschirmfoto 2022-03-02 um 11.43.52.png

01.03.: Im Prinzip schon ganz gut, Peaks der Prognose immer noch zu hoch, 15:00 Uhr kamen Wolken auf (Darstellung Ertrag alle 30Min.). Und immer noch hab ich mein Problem mit der Prognosedarstellung, die jetzt, wie von @Bogeyof erläutert etwas anzeigt, wo die Sonne bereits untergegangen ist.
Bildschirmfoto 2022-03-02 um 11.44.03.png

Ich habe gestern wieder den Zeitversatz geändert.

Code: Alles auswählen

$Zeitversatz = $Timediff;
$ZeitversatzL = $Timediff - 1.0;

Natürlich war es heute morgen wieder bewölkt :roll: aber in diesem Punkt passt die Prognose mit sinkender Bewölkung. Zeigt die Linie eigentlich auch mal NULL Bewölkung? Aktuell ist blauer Himmel... heute morgen war es, wie prognostiziert, bewölkt. Die Prognosedaten entsprechend wieder zu hoch.
Und die Darstellung mit dem Zeitversatz bleibt ein "Problem" für mich.

Aktuell
Bildschirmfoto 2022-03-02 um 12.06.50.png

Benutzeravatar
mdkeil
Beiträge: 437
Registriert: So 12. Sep 2021, 20:40
Hat sich bedankt: 13 Mal
Danksagung erhalten: 25 Mal

Re: Ertragsprognosedaten in Solaranzeige einbinden

Beitrag von mdkeil »

Der array ist so bei mir noch nicht umgesetzt, da auch noch nicht notwendig, da ich quasi heute erst mir dem Tuning beginne. (War halt eine Idee, da ich auf jeden Fall Anpassungen aufgrund des Schattenverlaufes durchführen muss) Generell wäre es aber kein Problem, statt für jeden Monat Werte zu setzen, mehrere Monate zusammenzufassen. Man kann natürlich auch bei Monaten, die zusammengefasst werden, einfach die gleichen Werte eintragen.

Sobald ich das Konstrukt bei mir umgesetzt habe, werde ich es hier natürlich zur Verfügung stellen.
IBN: 07/2021
Fronius Symo : 13.2kWp S 45° + 3.96 kWp S 15°
Fronius Primo : 2.97 kWp N 15°
Speicher: 14,3 kWh LiFePO4 (EEL) + Seplos BMS @ Victron MP-II 48/5000
Wallbox: 11kW echarge Hardy Barth Cpμ2 Pro
######
Tibber-Invite (100% Öko-Strom + 50€ Bonus)

Bogeyof
Beiträge: 1083
Registriert: Mi 13. Mai 2020, 10:04
Hat sich bedankt: 27 Mal
Danksagung erhalten: 150 Mal

Re: Ertragsprognosedaten in Solaranzeige einbinden

Beitrag von Bogeyof »

Bitteschön, wer will kann es probieren, dazu das Konstrukt switch / case durch die folgenden Zeilen ersetzen:

Code: Alles auswählen

        $Monatstabelle = array
            (
            //  0:00  1:00  2:00  3:00  4:00  5:00  6:00  7:00  8:00  9:00 10:00 11:00 12:00 13:00 14:00 15:00 16:00 17:00 18:00 19:00 20:00 21:00 22:00 23:00
            // Index 0 Januar
              array
              (    0,    0,    0,    0,    0,  1.5, 1.35, 0.95, 1.25, 0.90, 0.62, 0.62, 0.70, 0.70, 0.75, 1.18,  1.6,  1.5,  2.3,  1.8,    0,    0,    0,    0),
              // Index 1 Februar
              array
              (    0,    0,    0,    0,    0,  1.5, 1.35, 0.95, 1.25, 0.90, 0.62, 0.62, 0.70, 0.70, 0.75, 1.18,  1.6,  1.5,  2.3,  1.8,    0,    0,    0,    0),
              // Index 2 Maerz
              array
              (    0,    0,    0,    0,    0,  1.5, 1.35, 0.95, 1.25, 0.90, 0.62, 0.62, 0.70, 0.70, 0.75, 1.18,  1.6,  1.5,  2.3,  1.8,    0,    0,    0,    0),
              // Index 3 April
              array
              (    0,    0,    0,    0,    0,  1.5, 1.35, 0.95, 1.25, 0.90, 0.62, 0.62, 0.70, 0.70, 0.75, 1.18,  1.6,  1.5,  2.3,  1.8,    0,    0,    0,    0),
              // Index 4 Mai
              array
              (    0,    0,    0,    0,    0,  1.5, 1.35, 0.95, 1.25, 0.90, 0.62, 0.62, 0.70, 0.70, 0.75, 1.18,  1.6,  1.5,  2.3,  1.8,    0,    0,    0,    0),
              // Index 5 Juni
              array
              (    0,    0,    0,    0,    0,  1.5, 1.35, 0.95, 1.25, 0.90, 0.62, 0.62, 0.70, 0.70, 0.75, 1.18,  1.6,  1.5,  2.3,  1.8,    0,    0,    0,    0),
              // Index 6 Juli
              array
              (    0,    0,    0,    0,    0,  1.5, 1.35, 0.95, 1.25, 0.90, 0.62, 0.62, 0.70, 0.70, 0.75, 1.18,  1.6,  1.5,  2.3,  1.8,    0,    0,    0,    0),
              // Index 7 August
              array
              (    0,    0,    0,    0,    0,  1.5, 1.35, 0.95, 1.25, 0.90, 0.62, 0.62, 0.70, 0.70, 0.75, 1.18,  1.6,  1.5,  2.3,  1.8,    0,    0,    0,    0),
              // Index 8 September
              array
              (    0,    0,    0,    0,    0,  1.5, 1.35, 0.95, 1.25, 0.90, 0.62, 0.62, 0.70, 0.70, 0.75, 1.18,  1.6,  1.5,  2.3,  1.8,    0,    0,    0,    0),
              // Index 9 Oktober
              array
              (    0,    0,    0,    0,    0,  1.5, 1.35, 0.95, 1.25, 0.90, 0.62, 0.62, 0.70, 0.70, 0.75, 1.18,  1.6,  1.5,  2.3,  1.8,    0,    0,    0,    0),
              // Index 10 November
              array
              (    0,    0,    0,    0,    0,  1.5, 1.35, 0.95, 1.25, 0.90, 0.62, 0.62, 0.70, 0.70, 0.75, 1.18,  1.6,  1.5,  2.3,  1.8,    0,    0,    0,    0),
              // Index 11 Dezember
              array
              (    0,    0,    0,    0,    0,  1.5, 1.35, 0.95, 1.25, 0.90, 0.62, 0.62, 0.70, 0.70, 0.75, 1.18,  1.6,  1.5,  2.3,  1.8,    0,    0,    0,    0)
        );
        $STDFAKT = $Monatstabelle[date("m")-1][$TH];
Natürlich müsst Ihr Eure Werte einsetzen, aber ich habe es extra in eine Zeile gepackt, so kann man Januar editieren und dann erst mal die Zeile kopieren und dann bei allen Monaten ersetzen...

Bogeyof
Beiträge: 1083
Registriert: Mi 13. Mai 2020, 10:04
Hat sich bedankt: 27 Mal
Danksagung erhalten: 150 Mal

Re: Ertragsprognosedaten in Solaranzeige einbinden

Beitrag von Bogeyof »

@Maverick
Die Bewölkung ist ein Wert von vielen, hier glaube ich die niedrige Bewölkung. Dieser Wert geht so gut wie nie gegen Null, er wird aber so geliefert:
<ShortName>Nl</ShortName>
<UnitOfMeasurement>% (0..100)</UnitOfMeasurement>
<Description>Low cloud cover (lower than 2 km)</Description>
Nimmst Du WolkenEff oder WolkenGes zum Anzeigen Deiner Bewölkung? WolkenEff ist die niedrige Bewölkung und dieser Wert ist bei mir schon oft auch mal wirklich niedrig bis hin zu 0.
Für die Prognose, wenn Du die Werte unter Switch/Case für $STDFAKT nicht auf Dich anpasst wird die Prognose immer falsch bleiben. Hier musst Du für Deine Anlage die richtigen Faktoren finden.
Das mit den Stunden habe ich schon versucht zu erklären. Es werden nur stündliche Werte geliefert und dies passt nie zu einer Live-Darstellung. Stelle stündliche Werte für Prognose und stündliche Werte für Erzeugung gegenüber, dann wird es besser passen. Ansonsten liegst Du immer falsch, entweder zu früh oder zu spät...
Grafana.png

Maverick
Beiträge: 71
Registriert: So 5. Dez 2021, 09:47
Hat sich bedankt: 16 Mal
Danksagung erhalten: 9 Mal

Re: Ertragsprognosedaten in Solaranzeige einbinden

Beitrag von Maverick »

@Bogeyof
danke für deine Ausführungen :P

Ich nehme, was du bereitgestellt hast ;) Ich bin ja schon glücklich es mit meinem leichenhaften Verständnis überhaupt so weit gebracht zu haben :lol:
Bewölkung

Code: Alles auswählen

SELECT sum("WolkenEff")  FROM "WetterPrognose" WHERE $timeFilter GROUP BY time(1h) fill(null)
Bewölkung akt

Code: Alles auswählen

SELECT mean("WolkenEff")  FROM "WetterPrognose" GROUP BY time(1h) fill(null)
Seit ca. 11Uhr keine Wolke... lt. Prognose schon und weit weg von 0.

Natürlich habe ich die $STDFAKT bereits angepasst und nähere mich stetig der Realität. zumindest heute für die 2te Tageshälfte bei blauem Himmel.
Bildschirmfoto 2022-03-02 um 14.29.16.png
Das Gegenüberstellen setzte die Anpassung des Zeitversatzes voraus, richtig? Also diese Einstellung

Code: Alles auswählen

$Zeitversatz = $Timediff + 1.0;
$ZeitversatzL = $Timediff;
Wo ich deine Balkendiagramm Darstellung sehe - vielleicht sollte ich keine Linie, sondern auch Balken anzeigen lassen und diese dann links der Linie ausrichte, falls das geht...
Welchen Zeitversatz nutz du dort. Könntest du deine override Einstellungen mitteilen?

Bogeyof
Beiträge: 1083
Registriert: Mi 13. Mai 2020, 10:04
Hat sich bedankt: 27 Mal
Danksagung erhalten: 150 Mal

Re: Ertragsprognosedaten in Solaranzeige einbinden

Beitrag von Bogeyof »

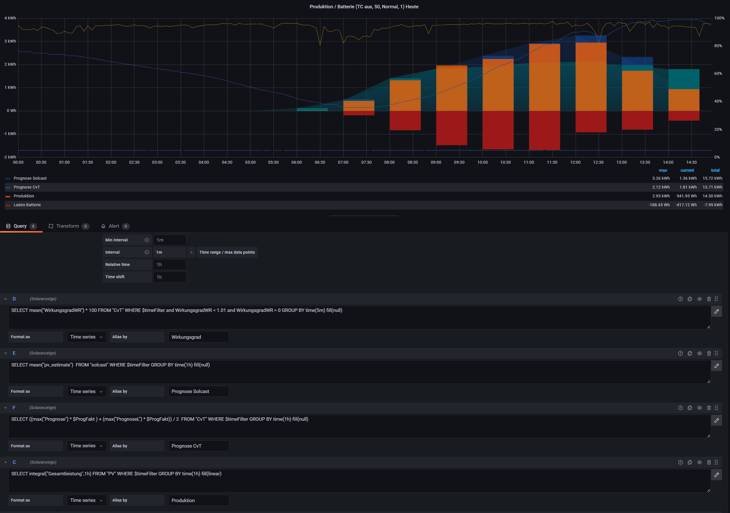
Das mit den Balken ist bei mir deshalb besser, weil es stundenweise Darstellung ist. Hier wird die Prognose der summierten stündlichen PV-Leistung gegenübergestellt.
In den Query-Options habe ich hier gar nichts spezielles eingestellt.
Grafana.png
Ich habe allerdings noch einen zusätzlichen PrognoseFaktor, diesen variiere ich zwischen 0,95 und 1,05, so muss ich nicht ständig die Werte nachziehen. Mit der neuen monatlichen Tabelle kann man jetzt natürlich auch dort wesentlich genauer arbeiten und braucht vermutlich diesen externen Faktor nicht mehr.
Auch nutze ich nicht mehr exakt die im Forum beschriebene Prognose, ich schreibe auch in meine eigenen Measurements...

Maverick
Beiträge: 71
Registriert: So 5. Dez 2021, 09:47
Hat sich bedankt: 16 Mal
Danksagung erhalten: 9 Mal

Re: Ertragsprognosedaten in Solaranzeige einbinden

Beitrag von Maverick »

@Bogeyof
Meinen Respekt hast du :P
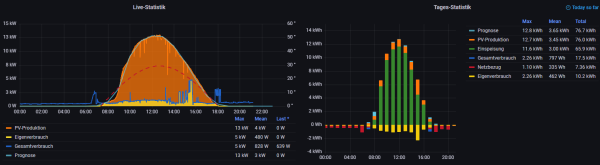
Ich hatte 30 Min eingestellt, um Ausreißer besser erkennen zu können. Morgen gibts Bodennebel und dann Sonne satt. Ich bin gespannt.
Für heute ab Mittag sieht es schon ganz gut aus, war es vorher bewölkt. Und der Verlauf der Sonnenstunden passt zum Ertrag.
Bildschirmfoto 2022-03-02 um 17.46.05.png
Die Datenpunkte im Balkendiagramm sind jetzt einfach rechts ausgerichtet, was die 1h Zeitdifferenz optisch etwas ausgleicht. Bisschen Feinjustierung fehlt noch.

Benutzeravatar
mdkeil
Beiträge: 437
Registriert: So 12. Sep 2021, 20:40
Hat sich bedankt: 13 Mal
Danksagung erhalten: 25 Mal

Re: Ertragsprognosedaten in Solaranzeige einbinden

Beitrag von mdkeil »

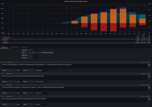
Ich habe heute die Sonne auch mal zum Tuning benutzt.. sieht ganz gut aus. Die nächsten Tagen werde es dann zeigen.. Ich hoffe mal, das eine Anpassung im Monat reichen wird. :lol:
Das "Tuning-Array" nutze ich natürlich auch. :mrgreen:
Prognose.png
PS: die Ausreißer bei Sonnenaufgang -und Untergang bekomme ich so erstmal nicht eingefangen, geschuldet der Berechnung in Verbindung mit den nur stündlichen Werten.. das kann ich aber verkraften ;)
IBN: 07/2021
Fronius Symo : 13.2kWp S 45° + 3.96 kWp S 15°
Fronius Primo : 2.97 kWp N 15°
Speicher: 14,3 kWh LiFePO4 (EEL) + Seplos BMS @ Victron MP-II 48/5000
Wallbox: 11kW echarge Hardy Barth Cpμ2 Pro
######
Tibber-Invite (100% Öko-Strom + 50€ Bonus)

Maverick
Beiträge: 71
Registriert: So 5. Dez 2021, 09:47
Hat sich bedankt: 16 Mal
Danksagung erhalten: 9 Mal

Re: Ertragsprognosedaten in Solaranzeige einbinden

Beitrag von Maverick »

Ich werde das Thema Prognose wohl als Spielerei zur Seite legen müssen. Bisher ist und bleibt die beste Prognose hier am Standort aus dem Fenster zu gucken. Weder Apps noch Daten diverser Wetterdienste erreichen eine verlässliche Trefferquote. Die sich hier kreuzenden Kanäle (Mittelland- und Elbeseitenkanal) schreiben ohnehin teilweise ihr eigenes Wetter.

Gestern sollte es permanent Sonne geben - gab es auch, bis Mittags, dann war es nur noch bewölkt. Da hilft dann auch keine Feinjustierung mehr.

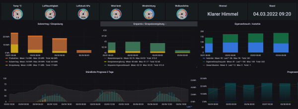
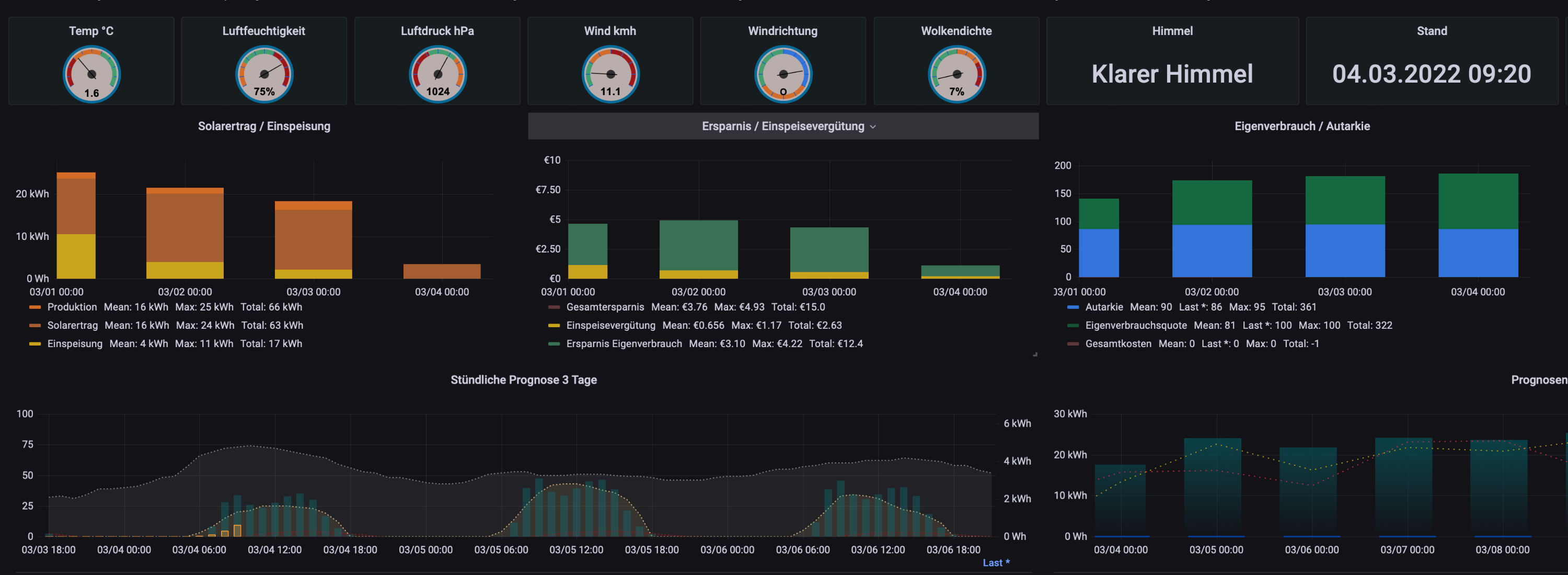
Heute ist es wieder komplett bewölkt. Die integrierte Wetteranzeige aus dem Forum liefert "klarer Himmel" :roll:
Die stündliche Prognose liegt weit von der Realität, trotz gestern live angepasster Feinjustierung bis Mittag bei wolkenfreiem Himmel. Und hier wird eine relativ hohe Bewölkung angezeigt...
Bildschirmfoto 2022-03-04 um 09.23.02.png

Zurück zu „Dokumente, Bauanleitungen und How To's“

Wer ist online?

Mitglieder in diesem Forum: 0 Mitglieder und 2 Gäste