Fronius Symo GEN24 (neues php und Dashboard)

Allgemeine Informationen zum Nachbau und zum Forum.
PV-Monitorung / PV Überwachung

Moderator: Ulrich

Solotto
Beiträge: 3
Registriert: Sa 5. Jun 2021, 19:31

Re: Fronius Symo GEN24 (neues php und Dashboard)

Beitrag von Solotto »

Das Dashboard sieht super aus!
Habe gerade mal die ersten Daten mit dem Raspberry hinbekommen, aber da sehe ich bisher nur AC Wirkleistung und Solarstrom in Ampere. Hätte natürlich auch gerne die BYD-Speicherdaten mit drin - ähnlich wie im Solarweb. Als absoluter Solaranzeige-Newbie weiß ich nicht, wie ich mein Dashboard mit dem von Aikido68 erstellten Script anpasse. Über einen Erklärungslink wäre ich sehr dankbar - per Hand übertragen ist keine Lösung :lol:
Vielen Dank schon mal an alle Helfer und Macher!!!

Allseits schöne Grüße,
Peter

Aikido68
Beiträge: 19
Registriert: Mo 26. Apr 2021, 19:38
Hat sich bedankt: 2 Mal
Danksagung erhalten: 16 Mal

Re: Fronius Symo GEN24 (neues php und Dashboard)

Beitrag von Aikido68 »

Hallo Peter
Ich kann dir nicht so ganz folgen, die Daten für den BYD Speicher sind ja aus Gründen der Übersicht in einer eigenen Graphik.

Kannst du die Frage etwas spezifizieren?

Gruß Heinz

Solotto
Beiträge: 3
Registriert: Sa 5. Jun 2021, 19:31

Re: Fronius Symo GEN24 (neues php und Dashboard)

Beitrag von Solotto »

Hallo Heinz,
Danke für die rasche Antwort.
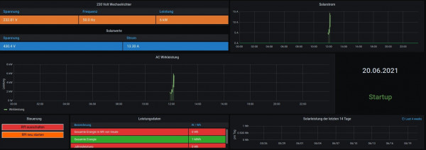
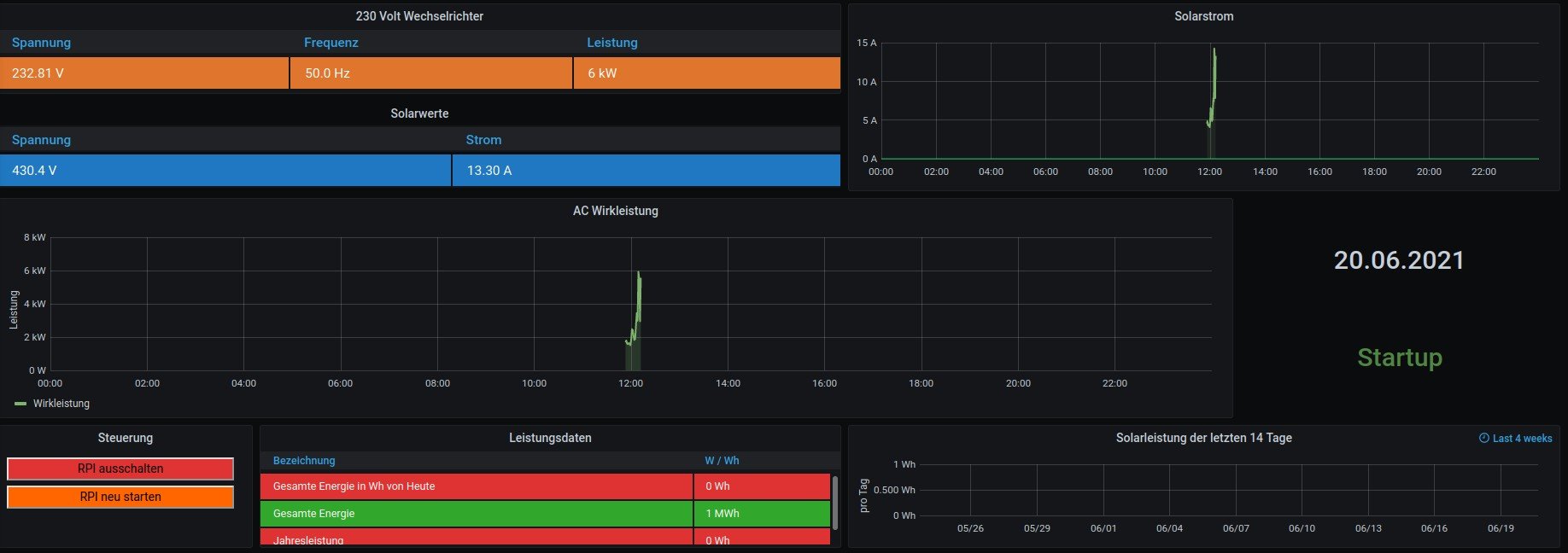
Mein Dashboard hat eben nur wenige Bedienfelder (s. Foto) - außerdem habe ich beim Erstellen des Fotos bemerkt, dass ich mir da ohnehin was zerschossen habe (Aufzeichnung erfolgte nur über 20 Minuten)...sind halt meine ersten Gehversuche...

Meine Frage lautet letztendlich: wie nutze ich Deine json-Datei, damit mein Dashboard so aussieht wie Deins? :? Oder macht es Sinn, hierfür einen neuen Thread zu eröffnen?

LG,
Peter
Dateianhänge
Auswahl_005.jpg

Aikido68
Beiträge: 19
Registriert: Mo 26. Apr 2021, 19:38
Hat sich bedankt: 2 Mal
Danksagung erhalten: 16 Mal

Re: Fronius Symo GEN24 (neues php und Dashboard)

Beitrag von Aikido68 »

Hallo Peter
Alles klar, jetzt hab ich es gecheckt :idea:

Du hast das vorgefertigte Dashboard aus der Solaranzeige ausgewählt, das hat nur wenig Funktionen und funktioniert nur eingeschränkt für den GEN24

Du brauchst nur meine -.json Datei aus diesem Thread herunterladen und in Grafana importieren.

Wie man ein Dashboard in Grafana importiert steht hier viewtopic.php?f=19&t=185

Für die volle Funktion solltest du die Wetterdaten konfigurieren und du brauchst noch Sun & Moon Plugin von Grafana für die Anzeige des Sonnenstand.

Einfach die Suchfunktion im Forum benutzen - wurde alles schon mehrfach bequatscht.

Wenn du einen GEN24 hast mit letzter Software Version 1.12.5 hast das sollte das schon so funktionieren.

Viel Erfolg

Heinz

Solotto
Beiträge: 3
Registriert: Sa 5. Jun 2021, 19:31

Re: Fronius Symo GEN24 (neues php und Dashboard)

Beitrag von Solotto »

So - habe die Seite zum Importieren der json-Datei gefunden und werde mein Glück versuchen. Sorry für die Newbiefrage. Da kommt sicher noch mehr, aber dann in einem eigenen Thread.

Aikido68
Beiträge: 19
Registriert: Mo 26. Apr 2021, 19:38
Hat sich bedankt: 2 Mal
Danksagung erhalten: 16 Mal

Re: Fronius Symo GEN24 (neues php und Dashboard)

Beitrag von Aikido68 »

Übrigens Wie du die Wetterdaten einstellst findest du hier

download/Wetterdaten.pdf

Viel Erfolg

GBM13
Beiträge: 2
Registriert: Do 4. Nov 2021, 18:41
Hat sich bedankt: 3 Mal

Re: Fronius Symo GEN24 (neues php und Dashboard)

Beitrag von GBM13 »

Hi Aikido68,

wie geil ist dass denn. Vielen Dank für das Dashboard. Habe gerade das erste mal einen Raspberry aufgesetzt und zu meinem Erstaunen bis zu deinem Dashboard gekommen (Fronius Symo Gen24 mit BYD HVS).

Einfach sehr cool! Vielen Dank dafür.

Gruß
GBM13

Aikido68
Beiträge: 19
Registriert: Mo 26. Apr 2021, 19:38
Hat sich bedankt: 2 Mal
Danksagung erhalten: 16 Mal

Re: Fronius Symo GEN24 (neues php und Dashboard)

Beitrag von Aikido68 »

Hallo GBM13
Danke für dein Rückmeldung...freut mich dass es dir gefällt :D
Welche Firmware hast du am Fronius ?
1.12.5 oder schon 1.13.x
Wollte nur abchecken ob das ganze auch nach Update auf 1.13.x funktioniert.

GLG

GBM13
Beiträge: 2
Registriert: Do 4. Nov 2021, 18:41
Hat sich bedankt: 3 Mal

Re: Fronius Symo GEN24 (neues php und Dashboard)

Beitrag von GBM13 »

Bin auf dem aktuellen Stand, also 1.13.13-1

Jezt fehlt nur noch die Einbindung des Wattpilot😉

Aramedes
Beiträge: 14
Registriert: So 10. Okt 2021, 23:14
Hat sich bedankt: 1 Mal

Re: Fronius Symo GEN24 (neues php und Dashboard)

Beitrag von Aramedes »

Ich habe gestern bis spät in die Nacht an der Inbetriebnahme des Raspi gewurschtelt. Heute habe ich endlich die Sun&Moon Plugin ins System bekommen. Damit konnte ich das GEN24 Dashboard von Aikido68 zum Laufen kriegen. Ich bin begeistert.
Überhaupt eine klasse Sache, dieses ganze Solaranzeige Projekt.

Zurück zu „Allgemeines“

Wer ist online?

Mitglieder in diesem Forum: 0 Mitglieder und 2 Gäste