RS232 an Ethernet - welcher Wandler für Growatt

Die benötigte Hardware zum Nachbau. Bitte hier nur Hardware posten, die man auch selber ausprobiert hat. Nichts posten, nur weil es neu ist.

Moderator: Ulrich

Forumsregeln
Bitte nur Hardware posten, die man selber auch ausprobiert bzw. in Verwendung hat.
stpmusic
Beiträge: 2
Registriert: Do 29. Apr 2021, 21:20
Danksagung erhalten: 1 Mal

Re: RS232 an Ethernet - welcher Wandler für Growatt

Beitrag von stpmusic »

solarfanenrico hat geschrieben:
Do 13. Mai 2021, 09:35
Mit Deinem Hinweis haben sich eigentlich auch die Versuche des Fragestellers erledigt.
Vielleicht nicht ganz:
Beim MIC aktivieren sich die Master-Funktionen auch erst, wenn man AntiReflux aktiviert. Vorher ist Pin7/8 deaktiviert.
Könnte sein, das beim TL-3S zwischen Master/Slave umgeschaltet wird, je nach Konfiguration. Die Kisten kann man ja auch miteinander verbinden.
solarfanenrico hat geschrieben:
Do 13. Mai 2021, 09:35
Deine Versuche mit dem Smartmeter mußt Du sicher mit der Growatt-Service-Hotline klären.
Ich glaube nicht, das die da was rausrücken - die wollen ja ihr überteuertes Eastron-Smartmeter oder ihre Webboxen verkaufen.
Ich schau mal nächste Woche, was der Logic-Analyer im Bus so lesen kann.

bruce700
Beiträge: 46
Registriert: Mi 5. Mai 2021, 10:20

Re: RS232 an Ethernet - welcher Wandler für Growatt

Beitrag von bruce700 »

Hallo zusammen,

die Übertagung vom Wechselrichter an die Solaranzeige funktioniert nun (Vielen Dank nochmal fürs fixxen, Ulrich).

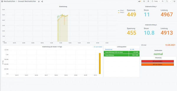
Jetzt habe ich bereits einige Zeit rumgegooglet aber kommt nicht auf die Lösung. Ich hätte ich es noch gern, dass die Leistung vom String 1 und String 2 als Summe dargestellt werden und die Leistung in der letzten 14 Tage Ansicht, wie auch bei den Leistungsdaten wird in der verkehrten Einheit dargestellt. MW und GW. Gibt es da eine Lösung? Wenn ich die Einheiten in den Field Options ändere, bringt es keine Besserung.


Viele Grüße
Dateianhänge
scalen.jpg

solarfanenrico

Re: RS232 an Ethernet - welcher Wandler für Growatt

Beitrag von solarfanenrico »

bruce700 hat geschrieben:
Do 13. Mai 2021, 13:41
Hallo zusammen,

die Übertagung vom Wechselrichter an die Solaranzeige funktioniert nun (Vielen Dank nochmal fürs fixxen, Ulrich).

Jetzt habe ich bereits einige Zeit rumgegooglet aber kommt nicht auf die Lösung. Ich hätte ich es noch gern, dass die Leistung vom String 1 und String 2 als Summe dargestellt werden und die Leistung in der letzten 14 Tage Ansicht, wie auch bei den Leistungsdaten wird in der verkehrten Einheit dargestellt. MW und GW. Gibt es da eine Lösung? Wenn ich die Einheiten in den Field Options ändere, bringt es keine Besserung.


Viele Grüße
Super,
den Rest bekommen wir auch hin, Du hast die Wahl:
1. die vorhandene Werte direkt im Dashbord über den SELECT zu addieren. (einfach)

Code: Alles auswählen

SELECT mean("String2_Leistung") + mean("String1_Leistung") FROM "PV" WHERE $timeFilter GROUP BY time($__interval) fill(null)
Im Dashboard ein neues Panel erstellen, Datenbank wählen, und auf den "Bleistift" klicken, Select einfügen.

oder
2. über "eigene Erweiterungen" in einer zusätzlichen php-Datei zu berechnen und als dauerhaften und einzelnen Wert in die InfluxDB zu schreiben.
(etwas aufwendiger)
Ich hätte für beide Varianten Hilfe im Gepäck.

Die Einheiten werden beim "edit" auf der rechten Seite eingestellt.

bruce700
Beiträge: 46
Registriert: Mi 5. Mai 2021, 10:20

Re: RS232 an Ethernet - welcher Wandler für Growatt

Beitrag von bruce700 »

Super,

besten dank funktioniert ;). Das ging ja alles echt sehr viel entspannter als ich es erwartet habe.

Habe soeben noch versucht die Verbindung zur Homeatic nach der Anleitung "HomeMatic_Anbindung.pdf" aufzubauen. In der homematic.php habe ich die variable "Solarleistung" gesetzt und in der user.config.php die werte "true", IP Adresser der Homematic und ebenfalls die Variable "Solarleistung" eingetragen. Leider kommt in der Homeatic noch kein Wert an, stattdessen meldet die Log nen' Fehler (s. Anhang).
Dateianhänge
Solarleitsung.jpg

solarfanenrico

Re: RS232 an Ethernet - welcher Wandler für Growatt

Beitrag von solarfanenrico »

dies dauert für mich etwas länger.
Da ich diese Homatic-Funktion nicht nutze müßte ich mich erst einlesen. Vielleicht ist jemand schneller.
Enrico

edit: da ich es nicht nutze, kann ich s auch nicht testen.

Die Anleitung ist hier viewtopic.php?f=13&t=680

Online
Benutzeravatar
Ulrich
Administrator
Beiträge: 5677
Registriert: Sa 7. Nov 2015, 10:33
Wohnort: Essen
Hat sich bedankt: 165 Mal
Danksagung erhalten: 835 Mal

Re: RS232 an Ethernet - welcher Wandler für Growatt

Beitrag von Ulrich »

Der Growatt Wechselrichter ist für die HomeMatic Anbindung noch nicht vorgesehen. Ich melde ich gleich einmal per eMail.
-----------------------------------------------------
Ulrich . . . . . . . . [ Admin ]

bruce700
Beiträge: 46
Registriert: Mi 5. Mai 2021, 10:20

Re: RS232 an Ethernet - welcher Wandler für Growatt

Beitrag von bruce700 »

Besten Dank :D

Mazeck
Beiträge: 4
Registriert: Fr 14. Mai 2021, 07:42

Re: RS232 an Ethernet - welcher Wandler für Growatt

Beitrag von Mazeck »

Hallo,

Bin grad etwas verwirrt :roll:
Geht jetzt Growatt WR --> Homematic oder nicht
Ulrich hat geschrieben:
Do 13. Mai 2021, 15:38
Der Growatt Wechselrichter ist für die HomeMatic Anbindung noch nicht vorgesehen. Ich melde ich gleich einmal per eMail.
Anderer Beitrag:
viewtopic.php?p=6441#p6441 :
Ulrich hat geschrieben:
Di 5. Jan 2021, 12:31
Vielen Dank für deine Vorarbeit! In dem nächsten Update wird Growatt dann in die HomeMatic Übertragung implementiert sein.
Oder sind das 2 verschiedene Dinge?
Danke für Erleuchtung :)

Matt

Online
Benutzeravatar
Ulrich
Administrator
Beiträge: 5677
Registriert: Sa 7. Nov 2015, 10:33
Wohnort: Essen
Hat sich bedankt: 165 Mal
Danksagung erhalten: 835 Mal

Re: RS232 an Ethernet - welcher Wandler für Growatt

Beitrag von Ulrich »

Schaue einmal in die homematic.php Datei. Am Anfang steht welche Geräte die Daten zur HomeMatic übertragen können.
-----------------------------------------------------
Ulrich . . . . . . . . [ Admin ]

Mazeck
Beiträge: 4
Registriert: Fr 14. Mai 2021, 07:42

Re: RS232 an Ethernet - welcher Wandler für Growatt

Beitrag von Mazeck »

Hallo,

Danke, da seh ich keinen Growatt, also gehts nicht oder hab ne falsche Version.
Somit hab ich das mit der im nächsten Update enthaltenen Growatt-Homematic-Übertragung falsch gedeutet.

Grüße Matt

Zurück zu „Hardware für den Nachbau“

Wer ist online?

Mitglieder in diesem Forum: 0 Mitglieder und 1 Gast