Wer hat einen Shelly 3EM im Einsatz?
Moderator: Ulrich
Online
- Ulrich
- Administrator
- Beiträge: 6607
- Registriert: Sa 7. Nov 2015, 10:33
- Wohnort: Essen
- Hat sich bedankt: 163 Mal
- Danksagung erhalten: 918 Mal
Re: Wer hat einen Shelly 3EM im Einsatz?
Schau bitte einmal in die LOG Datei /var/www/log/solaranzeige.log und direkt in die Influx Datenbank. Vielleicht findest du das Problem.
-----------------------------------------------------
Ulrich . . . . . . . . [ Admin ]
Ulrich . . . . . . . . [ Admin ]
Re: Wer hat einen Shelly 3EM im Einsatz?
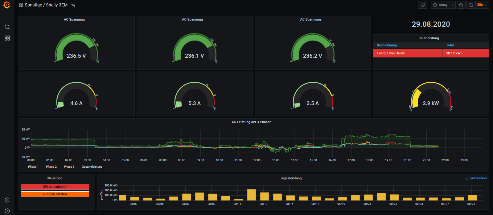
Bitteschön: - Schaltfläche für Relais entfernt, da ist nichts angeschlossen
- Leistung auch negativ (statisch 10kW), weil der Shelly hinter dem EVU Zähler hängt
- Aktuelle Gesamtleistung auch als Zahlenwert und Skala
- Phasenleistungen und Gesamtleistung gemeinsam auf der linken Skala, weil bei der Autoskalierung alles übereinander liegt
- Im Tooltip eine Stelle hinter dem Komma (2,1kW und 2,4kW sind durchaus unterscheidbar)
Re: Wer hat einen Shelly 3EM im Einsatz?
Hallo
Hab heute versucht nur den Shelly 3em zum Laufen zu bringen.
Und bekomme leider im log Folgendes
09:07 -InfluxDB => [ AC Spannung_R=233,Spannung_S=232.29,Spannung_T=232.4,
Service Relaisstatus=0,Ueberlastung=0 1612706952
Summen Wh_Heute=336.3,Wh_Gesamt_Verbrauc07.02. 15:09:02 -Daten nicht zur lokalen Infl
'url' => 'http://localhost/write?db=solaranzeige&precision=s',
'content_type' => 'application/json',
'http_code' => 400,
'header_size' => 790,
'request_size' => 736,
'filetime' => -1,
'ssl_verify_result' => 0,
'redirect_count' => 0,
'total_time' => 0.013776,
'namelookup_time' => 0.002638,
'connect_time' => 0.002909,
'pretransfer_time' => 0.003047,
Usw.
Kann mir da jemand helfen, wo ich Lösungen muss?
Filips
Hab heute versucht nur den Shelly 3em zum Laufen zu bringen.
Und bekomme leider im log Folgendes
09:07 -InfluxDB => [ AC Spannung_R=233,Spannung_S=232.29,Spannung_T=232.4,
Service Relaisstatus=0,Ueberlastung=0 1612706952
Summen Wh_Heute=336.3,Wh_Gesamt_Verbrauc07.02. 15:09:02 -Daten nicht zur lokalen Infl
'url' => 'http://localhost/write?db=solaranzeige&precision=s',
'content_type' => 'application/json',
'http_code' => 400,
'header_size' => 790,
'request_size' => 736,
'filetime' => -1,
'ssl_verify_result' => 0,
'redirect_count' => 0,
'total_time' => 0.013776,
'namelookup_time' => 0.002638,
'connect_time' => 0.002909,
'pretransfer_time' => 0.003047,
Usw.
Kann mir da jemand helfen, wo ich Lösungen muss?
Filips
Online
- Ulrich
- Administrator
- Beiträge: 6607
- Registriert: Sa 7. Nov 2015, 10:33
- Wohnort: Essen
- Hat sich bedankt: 163 Mal
- Danksagung erhalten: 918 Mal
Re: Wer hat einen Shelly 3EM im Einsatz?
Die Lösung war ein Firmware Update. Es sollte Version 1.9.0 oder höher sein.
-----------------------------------------------------
Ulrich . . . . . . . . [ Admin ]
Ulrich . . . . . . . . [ Admin ]
Re: Wer hat einen Shelly 3EM im Einsatz?
Hallo Forum,
Bin dabei von Single auf Multi umzustellen, da zu dem Sunny sich jetzt der Shelly gesellt.
Bin bei pkt. 11 der Anleitung angekommen und habe gelesen, dass ich die usbdevice Angabe nicht eintragen brauche.
Frage:
Muss ich pkt. 12 bearbeiten(crontab befehl) ?
Pkt. 13 verwirrt mich zudem
oder geht's mit der neuen
User.config.php mit pkt. 14 weiter ?
Bin dabei von Single auf Multi umzustellen, da zu dem Sunny sich jetzt der Shelly gesellt.
Bin bei pkt. 11 der Anleitung angekommen und habe gelesen, dass ich die usbdevice Angabe nicht eintragen brauche.
Frage:
Muss ich pkt. 12 bearbeiten(crontab befehl) ?
Pkt. 13 verwirrt mich zudem
User.config.php mit pkt. 14 weiter ?
Online
-
TeamO
- Beiträge: 1267
- Registriert: Mo 22. Jun 2020, 08:58
- Wohnort: Ulm / Neu-Ulm
- Hat sich bedankt: 25 Mal
- Danksagung erhalten: 212 Mal
Re: Wer hat einen Shelly 3EM im Einsatz?
Punkt 11 passt. Da muss Du nichts machen, da beide Geräte über LAN angeschlossen sind.
Danach muss Du ganz normal weiter machen. Also Punkt 12 crontab anpassen.
Punkt 13 kannst Du wieder ignorieren, da Du nicht mit USB arbeitest.
Und dann weiter bei Punkt 14.
Danach muss Du ganz normal weiter machen. Also Punkt 12 crontab anpassen.
Punkt 13 kannst Du wieder ignorieren, da Du nicht mit USB arbeitest.
Und dann weiter bei Punkt 14.
Gruß Timo
Auflistung Geräte/Dashboards/Anschlussart
Datenbankfelder der einzelnen Geräte
GANZ WICHTIG: Überblick der vorhandenen Anleitungen
Fertige Komplett-Systeme gibt es hier anfragen[AT]bauer-timo[.]de
Tibber Invite (100% Öko-Strom + 50€ Bonus)
Auflistung Geräte/Dashboards/Anschlussart
Datenbankfelder der einzelnen Geräte
GANZ WICHTIG: Überblick der vorhandenen Anleitungen
Fertige Komplett-Systeme gibt es hier anfragen[AT]bauer-timo[.]de
Tibber Invite (100% Öko-Strom + 50€ Bonus)
Re: Wer hat einen Shelly 3EM im Einsatz?
Danke an teamO.
Noch eine Frage:
IP vom WR oder vom Shelly3EM ?
Gruß
Noch eine Frage:
IP vom WR oder vom Shelly3EM ?
Gruß
Online
-
TeamO
- Beiträge: 1267
- Registriert: Mo 22. Jun 2020, 08:58
- Wohnort: Ulm / Neu-Ulm
- Hat sich bedankt: 25 Mal
- Danksagung erhalten: 212 Mal
Re: Wer hat einen Shelly 3EM im Einsatz?
In der neuen config dann die IP vom Shelly. Also immer die IP von dem Gerät, für das die config sein soll.
Gruß Timo
Auflistung Geräte/Dashboards/Anschlussart
Datenbankfelder der einzelnen Geräte
GANZ WICHTIG: Überblick der vorhandenen Anleitungen
Fertige Komplett-Systeme gibt es hier anfragen[AT]bauer-timo[.]de
Tibber Invite (100% Öko-Strom + 50€ Bonus)
Auflistung Geräte/Dashboards/Anschlussart
Datenbankfelder der einzelnen Geräte
GANZ WICHTIG: Überblick der vorhandenen Anleitungen
Fertige Komplett-Systeme gibt es hier anfragen[AT]bauer-timo[.]de
Tibber Invite (100% Öko-Strom + 50€ Bonus)
Re: Wer hat einen Shelly 3EM im Einsatz?
Moin Team 0,
eine weitere Frage zu pkt. 14:
Dort steht die user.config.neu.php in 2.user.config.php kopieren
Befehl: sudo cp /var/www/html/user.config.php
/var/www/html/2.user.config.php
user.config.neu.php oder user.config.php kopieren ?
LG
eine weitere Frage zu pkt. 14:
Dort steht die user.config.neu.php in 2.user.config.php kopieren
Befehl: sudo cp /var/www/html/user.config.php
/var/www/html/2.user.config.php
user.config.neu.php oder user.config.php kopieren ?
LG
Online
- Ulrich
- Administrator
- Beiträge: 6607
- Registriert: Sa 7. Nov 2015, 10:33
- Wohnort: Essen
- Hat sich bedankt: 163 Mal
- Danksagung erhalten: 918 Mal
Re: Wer hat einen Shelly 3EM im Einsatz?
Wenn man die Solaranzeige installiert, dann wird die user.config.neu.php kopiert in eine user.config.php. Diese wird bei dem Setup auch konfiguriert. Läuft dies Solaranzeige mit der konfigurierten user.config.php so kann man diese in eine x.user.config.php kopieren. Die user.config.neu.php ist also ein Template, was für die eigentlichen Konfigurationen benutzt werden kann.
-----------------------------------------------------
Ulrich . . . . . . . . [ Admin ]
Ulrich . . . . . . . . [ Admin ]
Wer ist online?
Mitglieder in diesem Forum: 0 Mitglieder und 1 Gast