Renogy Rover 60A auslesen
Moderator: Ulrich
Re: Renogy Rover 60A auslesen
Hallo Ulrich,
boah, wat'n Service! Vielen Dank!
Ich werde kurze Rückmeldung geben, wenn fertig.
boah, wat'n Service! Vielen Dank!
Ich werde kurze Rückmeldung geben, wenn fertig.
Re: Renogy Rover 60A auslesen
"Das Update der Solaranzeige war erfolgreich und ist beendet."
Ich habe danach noch einen Reboot gemacht.
Alles funktioniert wie zuvor, allerdings habe ich unter "Service" immer noch nur die drei Optionen "Fehlercode", "Ladestatus" und "Temperatur".
Die beim Update u.a. gemeldeten Dateien huawei_LAN.php und hm_geraet.php sind aktualisiert und haben das Datum 23.11.2024. Neuere Dateien gibt es im html-Verzeichnis nicht (außer meiner user.config.php).
Hmm.
Die neue funktionen.inc.php ist von heute und enthält eine entsprechende Code-Zeile:
Die einzige Zeile im Updatevorgang, die auffällt, lautet
Ich habe danach noch einen Reboot gemacht.
Alles funktioniert wie zuvor, allerdings habe ich unter "Service" immer noch nur die drei Optionen "Fehlercode", "Ladestatus" und "Temperatur".
Die beim Update u.a. gemeldeten Dateien huawei_LAN.php und hm_geraet.php sind aktualisiert und haben das Datum 23.11.2024. Neuere Dateien gibt es im html-Verzeichnis nicht (außer meiner user.config.php).
Hmm.
Die neue funktionen.inc.php ist von heute und enthält eine entsprechende Code-Zeile:
Code: Alles auswählen
if ($daten["Regler"] == 14) {
$query .= ",Load_Ausgang=".$daten["LOAD_Ausgang"]);
}Code: Alles auswählen
chown: ungültiger Benutzer: „pi:pi“Re: Renogy Rover 60A auslesen
Ich muss mich hier leider noch korrigieren:
Nach dem Einspielen des Updates hat das System aufgehört, Daten aus der InfluxDB abzurufen, alles ist und bleibt auf dem Stand vor dem Einspielen (20:31) eingefroren, keinerlei neue Daten. Ist mir erst jetzt aufgefallen, weil alle Messlinien ab der Uhrzeit enden.
Re: Renogy Rover 60A auslesen
Es hätte mir eigentlich schon beim Posten des obigen Beitrags auffallen müssen, leider aber erst jetzt passiert.Holli hat geschrieben: ↑Di 26. Nov 2024, 20:55Die neue funktionen.inc.php ist von heute und enthält eine entsprechende Code-Zeile:
Code: Alles auswählen
if ($daten["Regler"] == 14) { $query .= ",Load_Ausgang=".$daten["LOAD_Ausgang"]); }
Natürlich ist dort eine ) zuviel.
Entfernt und die Daten werden wieder abgefragt.
Auch die neue Funktion läuft wie erwartet.
Vielen Dank!
Re: Renogy Rover 60A auslesen
Moin,
dies wird voraussichtlich die letzte Frage zum Themenkomplex "Rover auslesen" sein.
Nachdem ich nun alle Datenausgaben des Ladereglers im Dashboard umgesetzt habe, welche auch in der zugehörigen Android-App auf der ersten Seite dargestellt werden, habe ich mich heute noch einmal den Fehlercodes zugewandt.
Mir war bereits aufgefallen, dass ich bei meinen alten Bleibatterien meiner kleinen Testanlage im Laufe der Tage (bewusst) in den Tiefentladungsbereich gehend keine Anzeige einer Batterie-Unterspannungswarnung erhalten hatte (E3, <11,8V), sondern unvermittelt die Batterie-Tiefentladung erhielt (E1, <11V).
Daher habe ich heute die unterschiedlichen Fehlerszenarien mit einem Labornetzteil nachgebildet.
Im Rover-Manual V1.3 werden die Codes E0-E10 angegeben (E7 und E9 nicht aufgeführt), im Manual V1.0 noch zusätzlich E13.
Bestätigen kann ich die Codes E0 (normal), E1 (Batterie-Tiefentladung).
E13 wird von meinem Gerät definitiv nicht ausgegeben, auch nicht im Display, ist also entfallen.
Nicht testen konnte bzw. wollte ich (mangels passenden Equipments oder weil ich z.B. den Regler nicht auf >65°C bzw. >85°C erwärmen konnte und wollte) die Codes E5, E6, E8, E10.
Drei Codes jedoch wurden im Display ausgegeben, aber in Grafana nicht:
E2 Batterie-Überspannung, E3 Batterie-Unterspannungswarnung und E4 Last-Kurzschluss.
Daraufhin habe ich diese Tests nochmals durchgeführt, diesmal jedoch mit dem BT-1 Modul und der Android-App.
Eine Batterie-Unterspannung (in meinem Fall <11,8V) ergibt E3 im Regler-Display und den Status "Batt low volt alart" (soll alert heißen).
Ein Last-Kurzschluss ergibt E4 im Regler-Display und den Status "Load short circ" in der App.
Damit ist klar, dass der Regler diese Werte über die RS232-Schnittstelle ausgibt, sie jedoch nicht in der solaranzeige korrekt ausgegeben werden.
Momentan vermute ich, dass bisher nicht mit einem Rover-Gerät getestet wurde/werden konnte, sondern nur ein Tracer- oder SRNE-Gerät bei der Entwicklung herhalten musste. Bei aller Baugleichheit kann es jedoch durchaus marginale, proprietäre Unterschiede in der Firmware und/oder im Schnittstellenprotokoll geben.
Jetzt kommt die Frage!
Hat dies evtl. schon ein anderer Besitzer eines Rover-Reglers lösen können und falls ja, wie?
@Ulrich
In der solaranzeige findet die Auswertung dieser Fehlercodes ausschließlich in der Datei renogy_rover.php statt, richtig?!
Leider besitze ich nicht die spezifische Protokollbeschreibung der Rover-Geräte und auch in der Beschreibung der Datenbankfelder viewtopic.php?f=38&p=14259#p14259 wird zwar auf die Protokollbeschreibung verwiesen, jedoch nicht verlinkt. Im Netz ist leider auch nichts (mehr) zu finden.
Hättest du die Protokollbeschreibung evtl. für mich?
Danke im Voraus
Holli
dies wird voraussichtlich die letzte Frage zum Themenkomplex "Rover auslesen" sein.
Nachdem ich nun alle Datenausgaben des Ladereglers im Dashboard umgesetzt habe, welche auch in der zugehörigen Android-App auf der ersten Seite dargestellt werden, habe ich mich heute noch einmal den Fehlercodes zugewandt.
Mir war bereits aufgefallen, dass ich bei meinen alten Bleibatterien meiner kleinen Testanlage im Laufe der Tage (bewusst) in den Tiefentladungsbereich gehend keine Anzeige einer Batterie-Unterspannungswarnung erhalten hatte (E3, <11,8V), sondern unvermittelt die Batterie-Tiefentladung erhielt (E1, <11V).
Daher habe ich heute die unterschiedlichen Fehlerszenarien mit einem Labornetzteil nachgebildet.
Im Rover-Manual V1.3 werden die Codes E0-E10 angegeben (E7 und E9 nicht aufgeführt), im Manual V1.0 noch zusätzlich E13.
Bestätigen kann ich die Codes E0 (normal), E1 (Batterie-Tiefentladung).
E13 wird von meinem Gerät definitiv nicht ausgegeben, auch nicht im Display, ist also entfallen.
Nicht testen konnte bzw. wollte ich (mangels passenden Equipments oder weil ich z.B. den Regler nicht auf >65°C bzw. >85°C erwärmen konnte und wollte) die Codes E5, E6, E8, E10.
Drei Codes jedoch wurden im Display ausgegeben, aber in Grafana nicht:
E2 Batterie-Überspannung, E3 Batterie-Unterspannungswarnung und E4 Last-Kurzschluss.
Daraufhin habe ich diese Tests nochmals durchgeführt, diesmal jedoch mit dem BT-1 Modul und der Android-App.
Eine Batterie-Unterspannung (in meinem Fall <11,8V) ergibt E3 im Regler-Display und den Status "Batt low volt alart" (soll alert heißen).
Ein Last-Kurzschluss ergibt E4 im Regler-Display und den Status "Load short circ" in der App.
Damit ist klar, dass der Regler diese Werte über die RS232-Schnittstelle ausgibt, sie jedoch nicht in der solaranzeige korrekt ausgegeben werden.
Momentan vermute ich, dass bisher nicht mit einem Rover-Gerät getestet wurde/werden konnte, sondern nur ein Tracer- oder SRNE-Gerät bei der Entwicklung herhalten musste. Bei aller Baugleichheit kann es jedoch durchaus marginale, proprietäre Unterschiede in der Firmware und/oder im Schnittstellenprotokoll geben.
Jetzt kommt die Frage!
Hat dies evtl. schon ein anderer Besitzer eines Rover-Reglers lösen können und falls ja, wie?
@Ulrich
In der solaranzeige findet die Auswertung dieser Fehlercodes ausschließlich in der Datei renogy_rover.php statt, richtig?!
Leider besitze ich nicht die spezifische Protokollbeschreibung der Rover-Geräte und auch in der Beschreibung der Datenbankfelder viewtopic.php?f=38&p=14259#p14259 wird zwar auf die Protokollbeschreibung verwiesen, jedoch nicht verlinkt. Im Netz ist leider auch nichts (mehr) zu finden.
Hättest du die Protokollbeschreibung evtl. für mich?
Danke im Voraus
Holli
Online
- Ulrich
- Administrator
- Beiträge: 5677
- Registriert: Sa 7. Nov 2015, 10:33
- Wohnort: Essen
- Hat sich bedankt: 165 Mal
- Danksagung erhalten: 835 Mal
Re: Renogy Rover 60A auslesen
Hallo Holli,
die Protokollbeschreibung ist angehängt.
Bei baugleichen Geräten werden in der Regel die "Feinheiten" weder getestet noch beachtet, wenn es nicht ein Mitglied macht und hier berichtet.
So wie du. Vielen Dank.
die Protokollbeschreibung ist angehängt.
Bei baugleichen Geräten werden in der Regel die "Feinheiten" weder getestet noch beachtet, wenn es nicht ein Mitglied macht und hier berichtet.
So wie du. Vielen Dank.
- Dateianhänge
-
- RNG-181108-MODBUS PROTOCOL.pdf
- (1.33 MiB) 170-mal heruntergeladen
-----------------------------------------------------
Ulrich . . . . . . . . [ Admin ]
Ulrich . . . . . . . . [ Admin ]
Re: Renogy Rover 60A auslesen
Moin,
ich habe mich am letzten Wochenende und heute nochmal mit den Fehlercodes auseinander gesetzt.
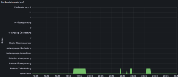
Dabei habe ich heute die mir möglichen Fehlerszenarien nochmals reproduziert, diesmal jedoch die entsprechenden Reglerwerte (0121H, 0122H) ins Log schreiben lassen:
Ein + am Zeilenbeginn bedeutet eine entsprechende Anzeige in Grafana, ein - keine entsprechende Anzeige (stattdessen E0), siehe auch das Bild mit dem Fehlerstatus-Verlauf.
Die Werte werden also ausgelesen.
An dieser Stelle komme ich allerdings nicht weiter.
Ursprünglich hatte ich vermutet, dass möglicherweise nicht die upper 16 bits ausgelesen werden (wie im Protokoll beschrieben), sondern die lower 16 bits. Das scheint mir aber nun nicht der Fall zu sein.
Allerdings bekomme ich die Log-Einträge auch nicht in Deckung mit der Protokollbeschreibung, insbesondere auf den Seiten 22 und 23.
Vielleicht kann da ja einer derer weiterhelfen, die außer mir die Protokollbeschreibung fleißig heruntergeladen haben?!
Ich kann andererseits auch nicht ausschließen, dass der Fehler vorm Bildschirm sitzt
Daher habe ich auch noch das Werte-Mapping in Grafana als Screenshot angefügt.
Für Hinweise wäre ich dankbar!
Holli
Datenbankabfrage:
ich habe mich am letzten Wochenende und heute nochmal mit den Fehlercodes auseinander gesetzt.
Dabei habe ich heute die mir möglichen Fehlerszenarien nochmals reproduziert, diesmal jedoch die entsprechenden Reglerwerte (0121H, 0122H) ins Log schreiben lassen:
Code: Alles auswählen
+ 01030400000000fa33 : E0 : 0 dez normal
+ 010304000100016a33 : E1 : 1 dez Tiefentladung
- 01030400020002da32 : E2 : 2 dez Batt.-Überspannung
- 01030400040004ba31 : E3 : 4 dez Batt.-Unterspannung
- 010304000800087a37 : E4 : 8 dez Last-Kurzschluss
- 010304000a000a5a36 : E2 + E4 : a : 10 dez (2 + 8)
- 010304000c000c3a35 : E3 + E4 : c : 12 dez (4 + 8)
- 01030400090009ea37 : E1 + E4 : 9 : 9 dez (1 + 8)
Die Werte werden also ausgelesen.
An dieser Stelle komme ich allerdings nicht weiter.
Ursprünglich hatte ich vermutet, dass möglicherweise nicht die upper 16 bits ausgelesen werden (wie im Protokoll beschrieben), sondern die lower 16 bits. Das scheint mir aber nun nicht der Fall zu sein.
Allerdings bekomme ich die Log-Einträge auch nicht in Deckung mit der Protokollbeschreibung, insbesondere auf den Seiten 22 und 23.
Vielleicht kann da ja einer derer weiterhelfen, die außer mir die Protokollbeschreibung fleißig heruntergeladen haben?!
Ich kann andererseits auch nicht ausschließen, dass der Fehler vorm Bildschirm sitzt
Daher habe ich auch noch das Werte-Mapping in Grafana als Screenshot angefügt.
Für Hinweise wäre ich dankbar!
Holli
Datenbankabfrage:
Code: Alles auswählen
SELECT last("Fehlercode") FROM "Service" WHERE $timeFilter
Re: Renogy Rover 60A auslesen
Zum letzten Bild möchte ich noch erwähnen, dass trotz unterschiedlicher Fehlerszenarien (E0 - E4 und die genannten Kombinationen) stets nur E0 (kein Fehler) oder E1 in Grafana ausgegeben werden. Andere Fehler werden gar nicht ausgegeben bzw. bei Fehlerkombinationen nur E1.
Da sich aber alle Werte an der Schnittstelle unterscheiden, muss es mbMn an einer inkorrekten Auswertung in Grafana liegen. Ich wüsste jedoch nicht, was ich anders machen soll.
Die verschiedenen Stati für den jeweiligen Ladestatus bekomme ich ja auch korrekt ausgegeben und mache dort nichts grundsätzlich anderes hinsichtlich des Value Mappings.
Ist das wirklich noch niemandem mit einem Rover Laderegler aufgefallen bzw. hat niemand das hinbekommen?
Wer könnte mir seine funktionierenden Abfrageeinstellungen zum Fehlerstatus zur Verfügung stellen?
Gruß
Holli
Da sich aber alle Werte an der Schnittstelle unterscheiden, muss es mbMn an einer inkorrekten Auswertung in Grafana liegen. Ich wüsste jedoch nicht, was ich anders machen soll.
Die verschiedenen Stati für den jeweiligen Ladestatus bekomme ich ja auch korrekt ausgegeben und mache dort nichts grundsätzlich anderes hinsichtlich des Value Mappings.
Ist das wirklich noch niemandem mit einem Rover Laderegler aufgefallen bzw. hat niemand das hinbekommen?
Wer könnte mir seine funktionierenden Abfrageeinstellungen zum Fehlerstatus zur Verfügung stellen?
Gruß
Holli
Re: Renogy Rover 60A auslesen
Das mit dem neuen Gerät hinzufügen hab ich geschafft, noch nicht verstanden hab ich, woher die auszulesende "Regler".php genommen wird.Ulrich hat geschrieben: ↑Mi 13. Nov 2024, 11:15
Bei einer Multi- Regler-Version kann man jederzeit Geräte hinzufügen (bis zu 6 insgesamt) oder auch wieder entfernen. Danach nur den Raspberry neu starten.
Installationsanleitung.
Ich dachte, es sei die regler_auslesen.php, aber Änderungen (z. B. neuen "eigene" Regler dazuschreiben) funktionieren nicht.
Wenn ich "meinen" Regler unter z. B. 333 hinzu schreibe, sagt die Solaranzeige.log "unzulässiger Regler",
wenn ich den Regler 1 gegen "meinen" Regler austausche, wird trotzdem der ursprüngliche Nr. 1 Regler ausgelesen.
Wo liegt da mein Logikfehler?
Wäre schön, wenn jemand eine gute Idee für mich hätte.
Online
- Ulrich
- Administrator
- Beiträge: 5677
- Registriert: Sa 7. Nov 2015, 10:33
- Wohnort: Essen
- Hat sich bedankt: 165 Mal
- Danksagung erhalten: 835 Mal
Re: Renogy Rover 60A auslesen
Wenn die Multiregler Version konfiguriert wurde, wird die multi_regler_auslesen.php benutzt, nicht die regler_auslesen.php
-----------------------------------------------------
Ulrich . . . . . . . . [ Admin ]
Ulrich . . . . . . . . [ Admin ]
Wer ist online?
Mitglieder in diesem Forum: 0 Mitglieder und 1 Gast