Effekta ax +Licom+solaranzeige
Moderator: Ulrich
Online
- Ulrich
- Administrator
- Beiträge: 5677
- Registriert: Sa 7. Nov 2015, 10:33
- Wohnort: Essen
- Hat sich bedankt: 165 Mal
- Danksagung erhalten: 835 Mal
Re: Effekta ax +Licom+solaranzeige
Es reicht ein Raspberry 4B mit 2GB RAM. Auch ein 4B mit 1GB Ram ist noch ausreichend. Ich habe so einen im Einsatz ohne Probleme. Wichtiger ist eine schnelle und gute SD-Karte oder besser ein schneller USB Stick. Das ist das A & O
-----------------------------------------------------
Ulrich . . . . . . . . [ Admin ]
Ulrich . . . . . . . . [ Admin ]
Re: Effekta ax +Licom+solaranzeige
Danke für die Info.
Es kommen bestimmt noch Fragen bei der Einrichtung.
Es kommen bestimmt noch Fragen bei der Einrichtung.
Re: Effekta ax +Licom+solaranzeige
Funktioniert bisher super.... Danke nochmal!
Spende ist natürlich wie versprochen raus gegangen.
Tolles Projekt und jetzt machts sogar noch mehr Spaß..... Gruß Sascha
Spende ist natürlich wie versprochen raus gegangen.
Tolles Projekt und jetzt machts sogar noch mehr Spaß..... Gruß Sascha
Re: Effekta ax +Licom+solaranzeige
Hallo Sascha, du hast ein raspi und da einfach den Stick der licom Box ran setup gemacht und fertig? Ich warte noch auf die Hardware möchte nur schon mal Infos das es nachher schneller geht.
MfG Marco
MfG Marco
Re: Effekta ax +Licom+solaranzeige
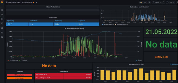
So, ich habe nun heute mein Raspi bekommen und die neuste Version der Software installiert auf eine SD Karte. Die Oberfläche AX Licom Box ist auch drauf und zeigt auch was an. Aber es fehlt fast alles nur PV Leistung wird ein Wert angezeigt.Da ist jetzt meine 1 Frage, Welcher Wert ist das also von welchem Wechselrichter (es sind ja 3 die man mit diese Watch Power Software auch angezeigt bekommt.)
Warum ist bei Batterie Werte und bei dem Rest alles leer?
Warum ist bei Batterie Werte und bei dem Rest alles leer?
Re: Effekta ax +Licom+solaranzeige
Hi Ulrich,
das Dashboard sieht nicht so auf, wie es in dem Beitrag. Hast du die richtige Version in viewtopic.php?t=188 geladen?
das Dashboard sieht nicht so auf, wie es in dem Beitrag. Hast du die richtige Version in viewtopic.php?t=188 geladen?
Online
- Ulrich
- Administrator
- Beiträge: 5677
- Registriert: Sa 7. Nov 2015, 10:33
- Wohnort: Essen
- Hat sich bedankt: 165 Mal
- Danksagung erhalten: 835 Mal
Re: Effekta ax +Licom+solaranzeige
Du hast die etwas neuere Version des Dashboards. Das ist schon OK. Nur gibt es mit den verschiedenen Firmware Versionen noch Unterschiede der Werte. Bitte warte bis heute Mittag, dann gibt es ein Update.
Die Daten auf deinem Dashboard sind aber auch nicht plausibel. Hast du beim Importieren die richtige Datenbank angegeben?.
Warum steht da 2 x No data? Und so lange wie unten rechts angegeben kannst du die Anzeige nicht schon in Betrieb haben.
Die Daten auf deinem Dashboard sind aber auch nicht plausibel. Hast du beim Importieren die richtige Datenbank angegeben?.
Warum steht da 2 x No data? Und so lange wie unten rechts angegeben kannst du die Anzeige nicht schon in Betrieb haben.
-----------------------------------------------------
Ulrich . . . . . . . . [ Admin ]
Ulrich . . . . . . . . [ Admin ]
Re: Effekta ax +Licom+solaranzeige
Ich möchte mich auch hier im Forum bei Ulrich schon mal ganz herzlich bedanken, diese Arbeit, die hier investiert wird, ist nicht nur einmal eine finanzielle Unterstützung wert.
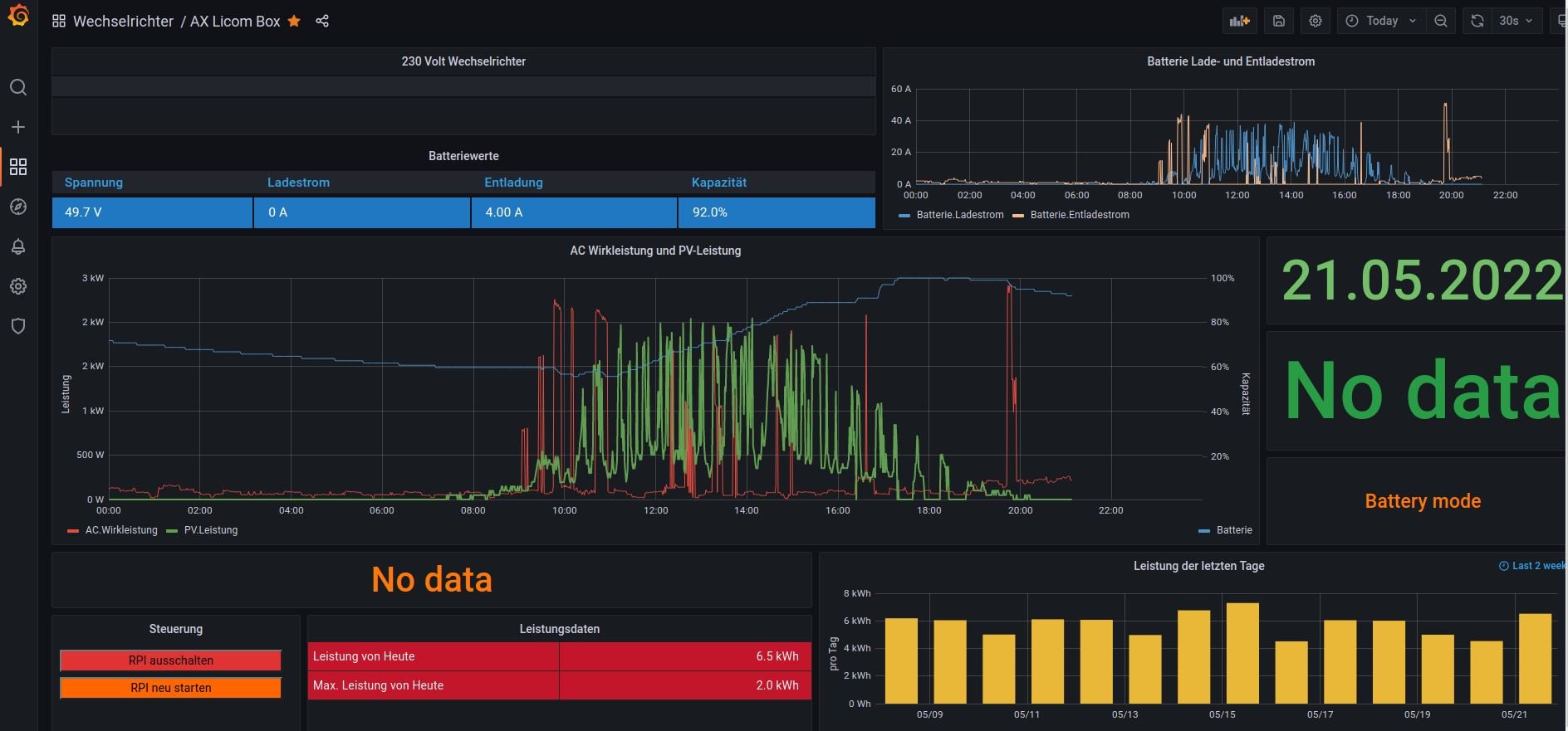
Daten kommen jetzt auf der Oberfläche an, was allerdings schön wäre, wenn alle 3 WR in der Anzeige ausgewertet werden, da ich ja die WR 3 Phasig nutze. Es müssten oben alle 3 WR drin sein und bei PV Leistung eventuell 3 Linien für jeden WR aber ob das technisch geht weiß ich nicht.
Aber es ist schon wirklich toll, was hier geleistet wird.
Daten kommen jetzt auf der Oberfläche an, was allerdings schön wäre, wenn alle 3 WR in der Anzeige ausgewertet werden, da ich ja die WR 3 Phasig nutze. Es müssten oben alle 3 WR drin sein und bei PV Leistung eventuell 3 Linien für jeden WR aber ob das technisch geht weiß ich nicht.
Aber es ist schon wirklich toll, was hier geleistet wird.
Online
- Ulrich
- Administrator
- Beiträge: 5677
- Registriert: Sa 7. Nov 2015, 10:33
- Wohnort: Essen
- Hat sich bedankt: 165 Mal
- Danksagung erhalten: 835 Mal
Re: Effekta ax +Licom+solaranzeige
Geht leider nicht, weil die Licom Box immer nur Phase R ausgibt. Die Licom Box ist "sehr, sehr einfach gestrickt."
Man kann aber jeden Wechselrichter einzeln auslesen. Das geht ja mit der Solaranzeige. (Multi-Regler-Version)
Hier findest du eine neuere Version des Dashboards. Kannst du das bitte einmal importieren? Du hast das Kennwort von Grafana geändert, sonst hätte ich es für dich schon gemacht.
viewtopic.php?t=188
Man kann aber jeden Wechselrichter einzeln auslesen. Das geht ja mit der Solaranzeige. (Multi-Regler-Version)
Hier findest du eine neuere Version des Dashboards. Kannst du das bitte einmal importieren? Du hast das Kennwort von Grafana geändert, sonst hätte ich es für dich schon gemacht.
viewtopic.php?t=188
-----------------------------------------------------
Ulrich . . . . . . . . [ Admin ]
Ulrich . . . . . . . . [ Admin ]
Wer ist online?
Mitglieder in diesem Forum: 0 Mitglieder und 4 Gäste