Effekta ax +Licom+solaranzeige

Allgemeine Informationen zum Nachbau und zum Forum.
PV-Monitorung / PV Überwachung

Moderator: Ulrich

lugau45
Beiträge: 90
Registriert: So 12. Sep 2021, 07:42

Re: Effekta ax +Licom+solaranzeige

Beitrag von lugau45 »

Naja so wichtig ist mit das im Moment nicht. Die Anzeige von lade und entladestrom und Akku passen ja soweit. Vielleicht kommt da ja mal eine info von jemanden.

Lukas201099
Beiträge: 18
Registriert: So 19. Jul 2020, 05:45
Hat sich bedankt: 2 Mal

Re: Effekta ax +Licom+solaranzeige

Beitrag von Lukas201099 »

soltina hat geschrieben:
So 12. Jun 2022, 11:11
Hallo,

bekommt an eine Anzeige hin, wann Battery mode bzw. Line mode aktiviert wird?
Linemode ist ja einfach, wenn der Entladestrom nachts 0 ist.

Bei mir stimmt der Strom vom PV Modul auch nicht, er scheint doppelt so groß zu sein.
Bild Ich denke das beantwortet die erste Frage, Im Screenshot zu sehen die Einstellungen für die Licombox.

Und zu den Auslesefehlern kann ich nichts sagen, bei mir wird richtig ausgelesen

edit: habe gerade bemerkt damit es so wie im Bild gezeigt nicht funktioniert
Dateianhänge
Screenshot 2022-06-16 181933.png

Lukas201099
Beiträge: 18
Registriert: So 19. Jul 2020, 05:45
Hat sich bedankt: 2 Mal

Re: Effekta ax +Licom+solaranzeige

Beitrag von Lukas201099 »

lugau45 hat geschrieben:
Do 16. Jun 2022, 11:50
Naja so wichtig ist mit das im Moment nicht. Die Anzeige von lade und entladestrom und Akku passen ja soweit. Vielleicht kommt da ja mal eine info von jemanden.
Kannst du mir sagen wie deine Konfiguration ist?
Ich nehme an eine Licombox Und 2 Wechselrichter(Effekta ax?) ohne direkten anschluss zur Licom (falls ja, warum kannst du dann alle 3 in Watchpower auslesen?). Und sollte dies so sein hast du jetzt die 2 wechselrichter per Usb mit dem Raspberry verbunden und hast probleme?

Ich habe aktuell 1licombox und 2 Effekta ax5000 am laufen, kann in Watchpower aber nur den mit Licombox auslesen.
Allerdings passen bei mir alle Werte, wenn du mir also deine Konfiguration genauer beschreiben kannst kann ich dir vielleicht helfen.
Screenshot 2022-06-16 183711.png

soltina
Beiträge: 6
Registriert: So 27. Mär 2022, 19:16
Danksagung erhalten: 1 Mal

Re: Effekta ax +Licom+solaranzeige

Beitrag von soltina »

Danke Lukas201099,

hatte auch schon eine Lösung gefunden. So langsam finde ich mich im Grafana zurecht und finde auch die Daten in der Datenbank. Nur muss ich noch rauskriegen, nichts anzuzeigen, wenn noch keine Daten vorliegen. Das Bild zeigt deas Ergebis von heute 8:50 Uhr.
Dateianhänge
Screenshot_20220617_085134.png

lugau45
Beiträge: 90
Registriert: So 12. Sep 2021, 07:42

Re: Effekta ax +Licom+solaranzeige

Beitrag von lugau45 »

Lukas201099 hat geschrieben:
Do 16. Jun 2022, 18:42
lugau45 hat geschrieben:
Do 16. Jun 2022, 11:50
Naja so wichtig ist mit das im Moment nicht. Die Anzeige von lade und entladestrom und Akku passen ja soweit. Vielleicht kommt da ja mal eine info von jemanden.
Kannst du mir sagen wie deine Konfiguration ist?
Ich nehme an eine Licombox Und 2 Wechselrichter(Effekta ax?) ohne direkten anschluss zur Licom (falls ja, warum kannst du dann alle 3 in Watchpower auslesen?). Und sollte dies so sein hast du jetzt die 2 wechselrichter per Usb mit dem Raspberry verbunden und hast probleme?

Ich habe aktuell 1licombox und 2 Effekta ax5000 am laufen, kann in Watchpower aber nur den mit Licombox auslesen.
Allerdings passen bei mir alle Werte, wenn du mir also deine Konfiguration genauer beschreiben kannst kann ich dir vielleicht helfen.

Screenshot 2022-06-16 183711.png
Ich lese alles über die licom Box aus. Ulrich hatte das ja eingerichtet. Man kann ja über die licom Box alle 3 wr auslesen, das geht mit watch Power ja auch aber im moment bekomme ich noch über die licom Box falsche pv Werte von der licom Box alle anderen Werte passen soweit.

Lukas201099
Beiträge: 18
Registriert: So 19. Jul 2020, 05:45
Hat sich bedankt: 2 Mal

Re: Effekta ax +Licom+solaranzeige

Beitrag von Lukas201099 »

Wie gesagt, ich kann nur einen WR auslesen. Hast du im Wechselrichter Parallelkarten verbaut?

lugau45
Beiträge: 90
Registriert: So 12. Sep 2021, 07:42

Re: Effekta ax +Licom+solaranzeige

Beitrag von lugau45 »

Ja klar, braucht man ja bei 3 Phasen Betrieb.

Lukas201099
Beiträge: 18
Registriert: So 19. Jul 2020, 05:45
Hat sich bedankt: 2 Mal

Re: Effekta ax +Licom+solaranzeige

Beitrag von Lukas201099 »

Naja ich habe auch 3 Phasen am laufen, aber ohne Parallelkarten. Die werden ja nur Benötigt wenn man Drehstrom benötigt.

lugau45
Beiträge: 90
Registriert: So 12. Sep 2021, 07:42

Re: Effekta ax +Licom+solaranzeige

Beitrag von lugau45 »

Genau, das habe ich auch. Mit Watch Power konnte man aber trotzdem über die Licom Box alle 3 WR auslesen. Das klappt jetzt auch aber die PV Leistung passt von WR2 und3 eben nicht. Sonst geht alles super.

DirkG
Beiträge: 5
Registriert: So 10. Apr 2022, 12:19
Hat sich bedankt: 12 Mal

Re: Effekta ax +Licom+solaranzeige

Beitrag von DirkG »

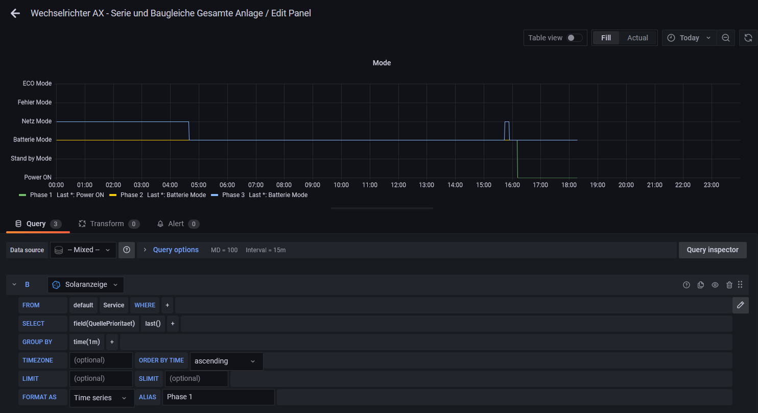
Ich habe mal eine Frage zum Ladeverhalten. Seit der Nutzung der LicomBox, hat sich das Verhalten bei vollem Akku geändert. Nachdem 100% erreicht wurden, schaltet der WR auf Entnahme um, entlädt den Akku auf 99% um ihn dann wieder zu laden. Auf dem Bild ab ca. 13:00 Uhr.
Kann mir jemand sagen, ob das für den Akku gut ist? Ich habe bedenken, dass der ständigen Wechsel zwischen Ladung und Entladung dem Akku schadet.
Akkuladung.jpg

Zurück zu „Allgemeines“

Wer ist online?

Mitglieder in diesem Forum: 0 Mitglieder und 2 Gäste