Ertragsprognosedaten in Solaranzeige einbinden
Moderator: Ulrich
Re: Ertragsprognosedaten in Solaranzeige einbinden
Ruf mal in der Console folgendes auf:
influx -precision rfc3339
use solaranzeige;
SELECT "Radiation", "Sonnenscheindauer1h", "WolkenEff", "Temperatur", "Regenmenge", "eigenePrognose", "eigenePrognoseL" From "WetterPrognose_Test" WHERE time >= '2020-11-06' AND time < '2020-11-15';
Den Namen "WetterPrognose_Test" musst du wahrscheinlich anpassen (der für dich richtige Name steht im Script ziemlich weit hinten).
So kannst du zumindest sehen, ob du überhaupt aktuelle Daten in der DB hast.
Falls du einen Windows-Rechner hast, empfehle ich das Tool InfluxDBStudio. Damit kann man noch bequemer in die Datenbank schauen.
influx -precision rfc3339
use solaranzeige;
SELECT "Radiation", "Sonnenscheindauer1h", "WolkenEff", "Temperatur", "Regenmenge", "eigenePrognose", "eigenePrognoseL" From "WetterPrognose_Test" WHERE time >= '2020-11-06' AND time < '2020-11-15';
Den Namen "WetterPrognose_Test" musst du wahrscheinlich anpassen (der für dich richtige Name steht im Script ziemlich weit hinten).
So kannst du zumindest sehen, ob du überhaupt aktuelle Daten in der DB hast.
Falls du einen Windows-Rechner hast, empfehle ich das Tool InfluxDBStudio. Damit kann man noch bequemer in die Datenbank schauen.
-
Bogeyof
- Beiträge: 1083
- Registriert: Mi 13. Mai 2020, 10:04
- Hat sich bedankt: 27 Mal
- Danksagung erhalten: 150 Mal
Re: Ertragsprognosedaten in Solaranzeige einbinden
Die angehängte prognose_TEST.php schreibt auf jeden Fall neue Daten, daran sollte es nicht liegen.
Dein Screenshot zeigt die Ausgabe von der prognose_TEST.py, Du musst aber schon die prognose_TEST.php aufrufen um Daten in die Datenbank zu schreiben. Also die PHP ist als zeitgesteuerter Aufruf in die Crontab eingetragen?
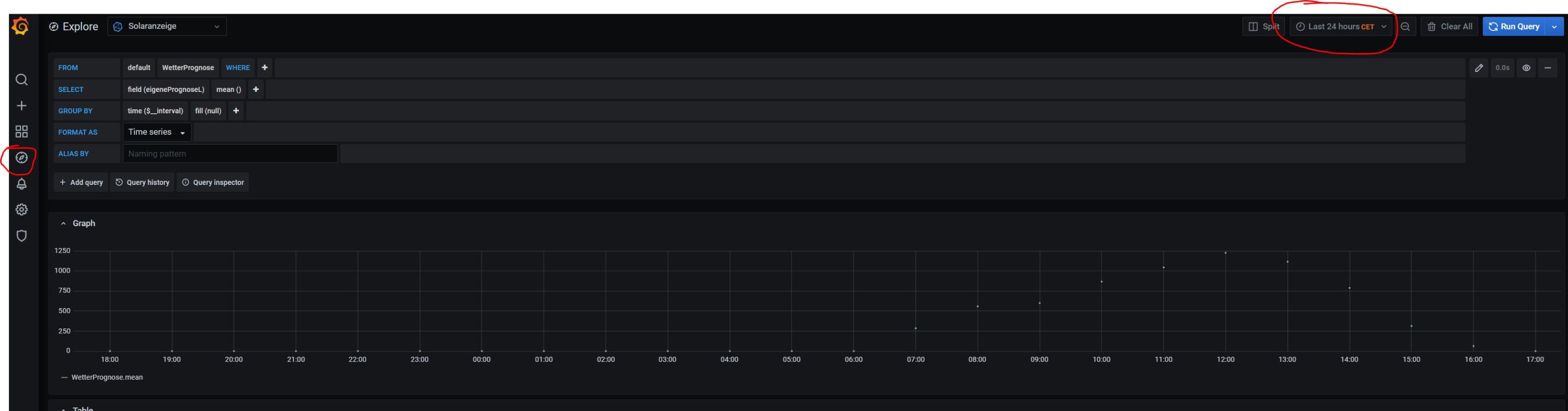
Zur Abfrage von Werten kann auch Grafana genutzt werden. Unter "Explore" (linke Navigation, siehe Screenshot) kann eine oder mehrere Queries erstellt werden und als Tabelle oder Grafik angezeigt werden...
Dein Screenshot zeigt die Ausgabe von der prognose_TEST.py, Du musst aber schon die prognose_TEST.php aufrufen um Daten in die Datenbank zu schreiben. Also die PHP ist als zeitgesteuerter Aufruf in die Crontab eingetragen?
Zur Abfrage von Werten kann auch Grafana genutzt werden. Unter "Explore" (linke Navigation, siehe Screenshot) kann eine oder mehrere Queries erstellt werden und als Tabelle oder Grafik angezeigt werden...
-
Tipe1965
- Beiträge: 101
- Registriert: Do 24. Sep 2020, 12:13
- Hat sich bedankt: 2 Mal
- Danksagung erhalten: 1 Mal
Re: Ertragsprognosedaten in Solaranzeige einbinden
Wenn ich den Befehl ausführe passiert leider garnichts. Bei mir sollte der name nur WetterPrognose sein wenn ich es richtig aus der php interpretiere.
in der crontab ist eingetragen alle 30 min ausführen. Die ersten 10 Tage hatte ich ja auch daten das ist das komische.
Hab jetzt das studio mal genommen und es scheint so das in meiner WetterPrognose keine Daten mehr drin sind. Aber warum ???
in der crontab ist eingetragen alle 30 min ausführen. Die ersten 10 Tage hatte ich ja auch daten das ist das komische.
Hab jetzt das studio mal genommen und es scheint so das in meiner WetterPrognose keine Daten mehr drin sind. Aber warum ???
-
Tipe1965
- Beiträge: 101
- Registriert: Do 24. Sep 2020, 12:13
- Hat sich bedankt: 2 Mal
- Danksagung erhalten: 1 Mal
Re: Ertragsprognosedaten in Solaranzeige einbinden
Hab jetzt nochmal den Befehl etwas anders formuliert und bekomme dann zumindest ein paar daten angezeigt.
SELECT * FROM "Wetterprognose" WHERE time >='2020-11-06' AND time < '2020-11-15'
Die ganzen Datenfelder fehlen irgendwie bei mir
SELECT * FROM "Wetterprognose" WHERE time >='2020-11-06' AND time < '2020-11-15'
Die ganzen Datenfelder fehlen irgendwie bei mir
Re: Ertragsprognosedaten in Solaranzeige einbinden
Merkwürdig. Ich habe mal das Script, dass du auf der vorhergehenden Seite angehängt hast, bei mir durchlaufen lassen. Kein Problem, bekomme alle Daten.
Ist deine InfluxDB remote oder local angeschlossen?
Ist deine InfluxDB remote oder local angeschlossen?
-
Bogeyof
- Beiträge: 1083
- Registriert: Mi 13. Mai 2020, 10:04
- Hat sich bedankt: 27 Mal
- Danksagung erhalten: 150 Mal
Re: Ertragsprognosedaten in Solaranzeige einbinden
Das Skript erzeugt ja Daten für 10 Tage, d.h. wenn es anfangs einmal durchgelaufen ist, hattest du natürlich die ersten 10 Tage Daten.
Erneut die Frage, was steht in der /var/www/log/php.log, was steht genau für ein Befehl in der crontab?
Was ist jetzt richtig, "WetterPrognose" oder "Wetterprognose" wie Du in deinem letzten Beitrag schreibst, Skript schreibt in "WetterPrognose".
Führe doch bitte einfach die 2 Befehle manuell in der Konsole aus
Was passiert und sind dann Daten da?
Erneut die Frage, was steht in der /var/www/log/php.log, was steht genau für ein Befehl in der crontab?
Was ist jetzt richtig, "WetterPrognose" oder "Wetterprognose" wie Du in deinem letzten Beitrag schreibst, Skript schreibt in "WetterPrognose".
Führe doch bitte einfach die 2 Befehle manuell in der Konsole aus
Code: Alles auswählen
cd /var/www/html
./prognose_TEST.php
-
Tipe1965
- Beiträge: 101
- Registriert: Do 24. Sep 2020, 12:13
- Hat sich bedankt: 2 Mal
- Danksagung erhalten: 1 Mal
Re: Ertragsprognosedaten in Solaranzeige einbinden
So ich fange mal an.
In der log steht nur dieser eintrag
[07-Nov-2020 08:37:20 Europe/Berlin] PHP Notice: Undefined index: Seriennummer in /var/www/html/prognose.php on line 100
Crontab siehte Bild Ich habe die Progrnose von Ulrich die ist in Wetterprognose und die von dir in WetterPrognose.
nachdem ich jetzt den Befehl so wie unten ausgeführt habe läuft die Prognose wieder. ich denke ich habe dann einen fehler in der Corntab oder?
In der log steht nur dieser eintrag
[07-Nov-2020 08:37:20 Europe/Berlin] PHP Notice: Undefined index: Seriennummer in /var/www/html/prognose.php on line 100
Crontab siehte Bild Ich habe die Progrnose von Ulrich die ist in Wetterprognose und die von dir in WetterPrognose.
nachdem ich jetzt den Befehl so wie unten ausgeführt habe läuft die Prognose wieder. ich denke ich habe dann einen fehler in der Corntab oder?
-
Bogeyof
- Beiträge: 1083
- Registriert: Mi 13. Mai 2020, 10:04
- Hat sich bedankt: 27 Mal
- Danksagung erhalten: 150 Mal
Re: Ertragsprognosedaten in Solaranzeige einbinden
Ich bin kein Spezialist für linux und für Crontab, bei mir sieht der Eintrag wie folgt aus:
Vielleicht müssen Leerzeichen zwischen den "*" sein oder es verbirgt sich ein Sonderzeichen und man sieht es nicht.
Vielleicht noch mal die obige Zeile in die Crontab kopieren...
Man sollte auch in der /var/www/log/solaranzeige.log Einträge sehen mit dem Text "Start eigene Prognose.php". Dies wäre ein Hinweis, dass die Prognose durch den Crontab-Aufruf überhaupt gestartet wurde. Diese Einträge müssten ja alle halbe Stunde auftauchen. Wenn nicht, dann läuft der Start über Crontab nicht...
Code: Alles auswählen
0,30 * * * * /var/www/html/prognose.php >/dev/null
Vielleicht noch mal die obige Zeile in die Crontab kopieren...
Man sollte auch in der /var/www/log/solaranzeige.log Einträge sehen mit dem Text "Start eigene Prognose.php". Dies wäre ein Hinweis, dass die Prognose durch den Crontab-Aufruf überhaupt gestartet wurde. Diese Einträge müssten ja alle halbe Stunde auftauchen. Wenn nicht, dann läuft der Start über Crontab nicht...
-
Tipe1965
- Beiträge: 101
- Registriert: Do 24. Sep 2020, 12:13
- Hat sich bedankt: 2 Mal
- Danksagung erhalten: 1 Mal
Re: Ertragsprognosedaten in Solaranzeige einbinden
Bei dir klappt der Eintrag so denn? Bei mir is der einzige Unterschied ja nur der Slash statt Komma.
Wie kann ich in das crontab denn kopieren das klappt komischerweise immer nicht.
Wie kann ich in das crontab denn kopieren das klappt komischerweise immer nicht.
-
Tipe1965
- Beiträge: 101
- Registriert: Do 24. Sep 2020, 12:13
- Hat sich bedankt: 2 Mal
- Danksagung erhalten: 1 Mal
Re: Ertragsprognosedaten in Solaranzeige einbinden
So jetzt kommt auch alles halbe std ein Eintrag in der php log. Scheint tatsächlich also der Crontab Eintrag gewesen zu sein. Danke für die Hilfe.
Was jetzt nur noch ist, das ich den Seriennummer Fehler im php log bekomme. Kann ich die Zeile einfach auskommentieren im Skript ?
Was jetzt nur noch ist, das ich den Seriennummer Fehler im php log bekomme. Kann ich die Zeile einfach auskommentieren im Skript ?
Wer ist online?
Mitglieder in diesem Forum: 0 Mitglieder und 0 Gäste