Smartmeter/SDM630 in Kombination mit MPP Hybrid
Moderator: Ulrich
Smartmeter/SDM630 in Kombination mit MPP Hybrid
Servus zusammen,
eien kurze Verständnis Frage an die Nutzer der MPP 5k usw Regler:
Ich möchte mein Nachtsverbrauch gesondert überwachen, dafür brauche ich die Werte vom Smartmeter, der ist aber schon an dem WR dran. Daher auch die Frage ob die Werte über dem WR angezapft werden könnten ?
grüße DAniel
eien kurze Verständnis Frage an die Nutzer der MPP 5k usw Regler:
Ich möchte mein Nachtsverbrauch gesondert überwachen, dafür brauche ich die Werte vom Smartmeter, der ist aber schon an dem WR dran. Daher auch die Frage ob die Werte über dem WR angezapft werden könnten ?
grüße DAniel
1.2kW Balkonsolar mit 2 x SUN1000
3kW Gartenanlage mit MPP 5048MGX und 48V LiFePo4
3kW Gartenanlage mit MPP 5048MGX und 48V LiFePo4
- Ulrich
- Administrator
- Beiträge: 6592
- Registriert: Sa 7. Nov 2015, 10:33
- Wohnort: Essen
- Hat sich bedankt: 163 Mal
- Danksagung erhalten: 916 Mal
Re: Smartmeter/SDM630 in Kombination mit MPP Hybrid
Das ist so pauschal nicht zu sagen. Es gibt Wechselrichter die liefern die Werte, es gibt aber auch andere.
Man könnte aber beide auslesen.
Man könnte aber beide auslesen.
-----------------------------------------------------
Ulrich . . . . . . . . [ Admin ]
Ulrich . . . . . . . . [ Admin ]
Re: Smartmeter/SDM630 in Kombination mit MPP Hybrid
Danke Ulrich
1.2kW Balkonsolar mit 2 x SUN1000
3kW Gartenanlage mit MPP 5048MGX und 48V LiFePo4
3kW Gartenanlage mit MPP 5048MGX und 48V LiFePo4
-
Hat se nicht alle
- Beiträge: 124
- Registriert: Fr 6. Aug 2021, 07:27
- Hat sich bedankt: 17 Mal
- Danksagung erhalten: 24 Mal
Re: Smartmeter/SDM630 in Kombination mit MPP Hybrid
Ich habe zwar einen 10k aber das dürfte sich nicht vom 5k unterscheiden:denmek hat geschrieben: ↑Mo 7. Feb 2022, 11:52Servus zusammen,
eien kurze Verständnis Frage an die Nutzer der MPP 5k usw Regler:
Ich möchte mein Nachtsverbrauch gesondert überwachen, dafür brauche ich die Werte vom Smartmeter, der ist aber schon an dem WR dran. Daher auch die Frage ob die Werte über dem WR angezapft werden könnten ?
grüße DAniel
der 10/5k und das SDM630 sind über ein Bussystem verbunden. Das lässt sich problemlos bis zum Pi erweitern.
Das Einschubmodul am 10k hat zwei RJ45 Buchsen. An einer Buchse steckt dann das SDM630 und
an der anderen Buchse kannst du das Solaranzeige Pi über einen seriell/USB Converter anschließen.
Wie dabei die Abschlusswiderstände gesetzt werden müssen steht im Manual der Slotkarte.
Gruß
Infini 10k - 15kWp - 16kW LiFePO4 - JK BMS - SDM630 - 10kW WP
-
Scoolt
- Beiträge: 29
- Registriert: So 13. Mär 2022, 13:10
- Wohnort: Steiermark
- Hat sich bedankt: 7 Mal
- Danksagung erhalten: 3 Mal
Re: Smartmeter/SDM630 in Kombination mit MPP Hybrid
Hey denmek,
Hast dus schon ausprobiert?
Ich habe das selbe vor mit meinem FSP 10K.
Mit freundlichen Grüßen
Lukas
Hast dus schon ausprobiert?
Ich habe das selbe vor mit meinem FSP 10K.
Mit freundlichen Grüßen
Lukas
15kWp / FSP10K / 23kW LiFepo4 /Netzparallel + Überschusseinspeisung
-
Hat se nicht alle
- Beiträge: 124
- Registriert: Fr 6. Aug 2021, 07:27
- Hat sich bedankt: 17 Mal
- Danksagung erhalten: 24 Mal
Re: Smartmeter/SDM630 in Kombination mit MPP Hybrid
Die Nachtverbrauchswerte der Batterie werden bei meinem 10k nur angezeigt, wenn die "Last" = Inselversorgung aktiviert ist.
Es handelt sich dabei vermutlich um ein SW Fehler
Gruß
Es handelt sich dabei vermutlich um ein SW Fehler
Gruß
Infini 10k - 15kWp - 16kW LiFePO4 - JK BMS - SDM630 - 10kW WP
-
Scoolt
- Beiträge: 29
- Registriert: So 13. Mär 2022, 13:10
- Wohnort: Steiermark
- Hat sich bedankt: 7 Mal
- Danksagung erhalten: 3 Mal
Re: Smartmeter/SDM630 in Kombination mit MPP Hybrid
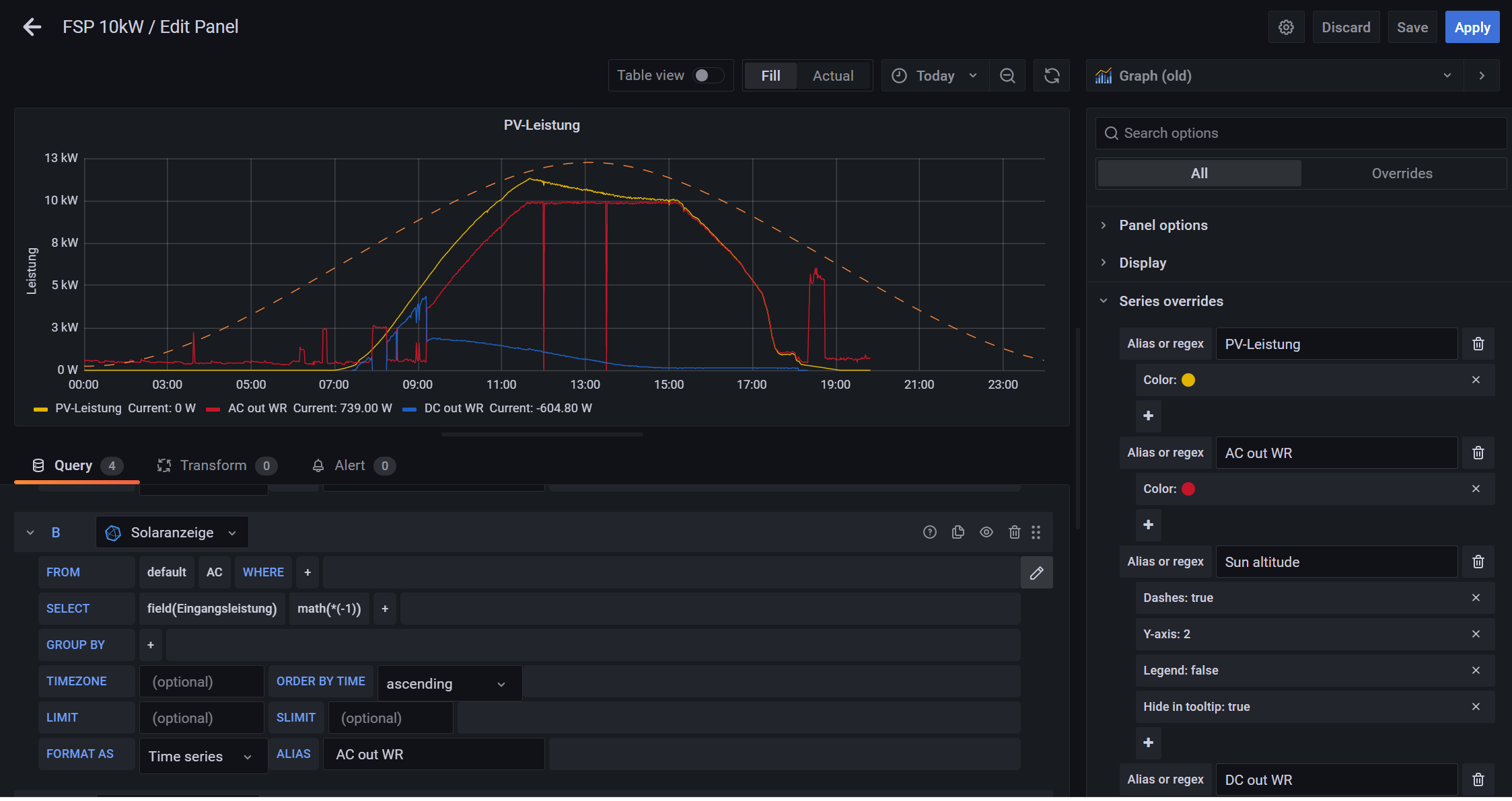
Für den Netzparallelen Betrieb verwende ich unter AC die Eingangsleistung und multipliziere diese mit *(-1).
Da komm ich dann auf den die Leistung die der WR ausgibt, glaub ich zumindest ;D
Und da in der Nacht nur aus dem Akku leistung bezogen wird, kann es ja nur der Verbrauch aus dem Akku sein
Hast du auch das Smartmeter an den Pi geschlossen mit Modbus?
Lg
Da komm ich dann auf den die Leistung die der WR ausgibt, glaub ich zumindest ;D
Und da in der Nacht nur aus dem Akku leistung bezogen wird, kann es ja nur der Verbrauch aus dem Akku sein
Hast du auch das Smartmeter an den Pi geschlossen mit Modbus?
Lg
15kWp / FSP10K / 23kW LiFepo4 /Netzparallel + Überschusseinspeisung
-
Scoolt
- Beiträge: 29
- Registriert: So 13. Mär 2022, 13:10
- Wohnort: Steiermark
- Hat sich bedankt: 7 Mal
- Danksagung erhalten: 3 Mal
Re: Smartmeter/SDM630 in Kombination mit MPP Hybrid
Habs nun geschafft:
An der Modbus Karte einfach ein zweites Lankabel anschließen. Die andere Seite des Lankabels gleich wie das SmartMeter an einen RS485 zu USB Adapter (wie zb. den her: https://amzn.to/37ayYCb) anschließen und anschließend in den Pi stecken: Nun noch auf die MultiRegler Version umstellen und man kann das SmartMeter auch auslesen: Ich hoffe ich kann den Einen oder Anderen damit etwas helfen.
Mit freundlichen Grüßen
Lukas
An der Modbus Karte einfach ein zweites Lankabel anschließen. Die andere Seite des Lankabels gleich wie das SmartMeter an einen RS485 zu USB Adapter (wie zb. den her: https://amzn.to/37ayYCb) anschließen und anschließend in den Pi stecken: Nun noch auf die MultiRegler Version umstellen und man kann das SmartMeter auch auslesen: Ich hoffe ich kann den Einen oder Anderen damit etwas helfen.
Mit freundlichen Grüßen
Lukas
15kWp / FSP10K / 23kW LiFepo4 /Netzparallel + Überschusseinspeisung
Re: Smartmeter/SDM630 in Kombination mit MPP Hybrid
Super
Ist das Dashbord von dir oder gibt es das so hier schon?
Ich habe einen MPI 5,5K und möchte das auch so angezeigt bekommen.
Danke Mike
Ist das Dashbord von dir oder gibt es das so hier schon?
Ich habe einen MPI 5,5K und möchte das auch so angezeigt bekommen.
Danke Mike
-
Scoolt
- Beiträge: 29
- Registriert: So 13. Mär 2022, 13:10
- Wohnort: Steiermark
- Hat sich bedankt: 7 Mal
- Danksagung erhalten: 3 Mal
Re: Smartmeter/SDM630 in Kombination mit MPP Hybrid
Hey Mike,
Mein aktuelles Dashboard schaut schon etwas anders aus: Hab es dir hier hochgeladen: Lg
Lukas
Mein aktuelles Dashboard schaut schon etwas anders aus: Hab es dir hier hochgeladen: Lg
Lukas
15kWp / FSP10K / 23kW LiFepo4 /Netzparallel + Überschusseinspeisung
Wer ist online?
Mitglieder in diesem Forum: 0 Mitglieder und 0 Gäste