zusammenführen von 2 Balkendiagrammen

Allgemeine Informationen zum Nachbau und zum Forum.
PV-Monitorung / PV Überwachung

Moderator: Ulrich

andreas_n
Beiträge: 1956
Registriert: Do 25. Jun 2020, 13:40
Hat sich bedankt: 17 Mal
Danksagung erhalten: 97 Mal

Re: zusammenführen von 2 Balkendiagrammen

Beitrag von andreas_n »

7

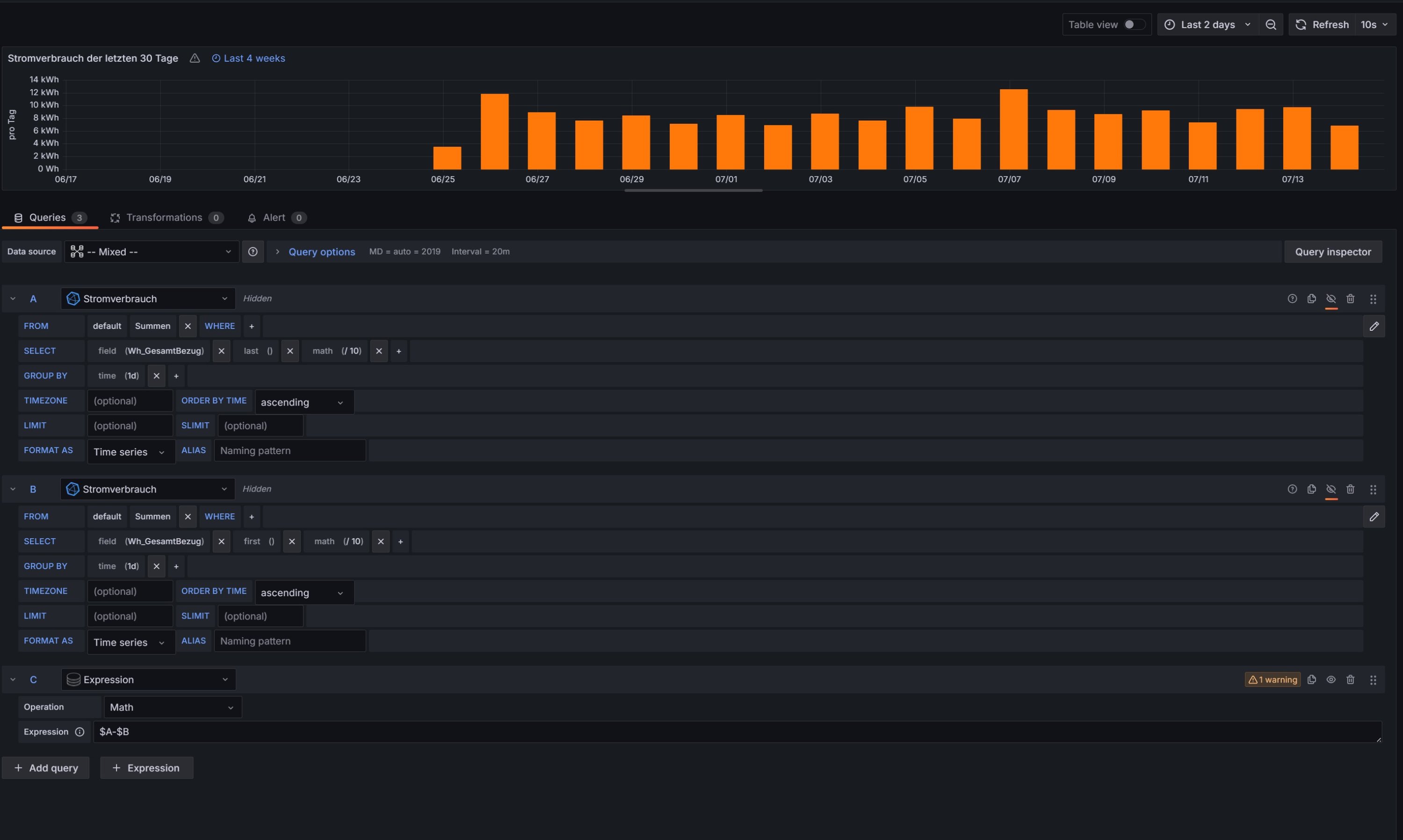
was will eins mit ausgeblendeten Queries?
SMA Tripower 8/Growatt MIN 3000 TL-XE/1500S/SPH 4600,4 ARK LV,10kWh
ELWA DC WW Puffer m. 300L/Gesamt PV Leistung 20,5kWp gesteuert mit Pi4 und Pi5
hier stehen alle Geräte>> viewtopic.php?f=13&t=1069

BerndZ
Beiträge: 37
Registriert: Mi 25. Sep 2024, 04:13

Re: zusammenführen von 2 Balkendiagrammen

Beitrag von BerndZ »

mir reichen in der Anzeige die Tageswerte. Daher werden nur die Expressions angezeigt.
Wenn sich das anders lösen lässt - ich bin wie gesagt blutiger Anfänger und lerne gerne dazu.

andreas_n
Beiträge: 1956
Registriert: Do 25. Jun 2020, 13:40
Hat sich bedankt: 17 Mal
Danksagung erhalten: 97 Mal

Re: zusammenführen von 2 Balkendiagrammen

Beitrag von andreas_n »

Ich gebs auf...wenn du wissen willst, woher deine komische Bezeichnung kommt und Lösung willst, dann brauch ich für Antwort ALLE 7 Queries....
sonst wird das nix :roll:
keiner kann Hellsehen...irgendeine Query produziert das..
SMA Tripower 8/Growatt MIN 3000 TL-XE/1500S/SPH 4600,4 ARK LV,10kWh
ELWA DC WW Puffer m. 300L/Gesamt PV Leistung 20,5kWp gesteuert mit Pi4 und Pi5
hier stehen alle Geräte>> viewtopic.php?f=13&t=1069

BerndZ
Beiträge: 37
Registriert: Mi 25. Sep 2024, 04:13

Re: zusammenführen von 2 Balkendiagrammen

Beitrag von BerndZ »

Sorry wenn ich Deine Geduld so auf die Probe stelle - ist sicher keine Absicht.

Ich habe die beiden Queries und die Expression vom Stromverbrauch einmal nachgebaut - alleine ohne die Queries der PV-Leistung - und berkomme die gleiche Fehlermeldung. Was für mich bedeutet - der Fehler dürfte hier zu finden sein....
Dateianhänge
test2.jpg

BerndZ
Beiträge: 37
Registriert: Mi 25. Sep 2024, 04:13

Re: zusammenführen von 2 Balkendiagrammen

Beitrag von BerndZ »

das mit dem Namen "Summen.max" habe ich gerade gelöst - zwar habe ich noch keine Idee wo die Bezeichnung herkommt - aber so habe ich die ändern können:
Summen.max.jpg

andreas_n
Beiträge: 1956
Registriert: Do 25. Jun 2020, 13:40
Hat sich bedankt: 17 Mal
Danksagung erhalten: 97 Mal

Re: zusammenführen von 2 Balkendiagrammen

Beitrag von andreas_n »

du hast einfach mal Wert abgelegt...dann ist ja alles klar

Aber das stammt von einer dieser 7 Queries :lol:
SMA Tripower 8/Growatt MIN 3000 TL-XE/1500S/SPH 4600,4 ARK LV,10kWh
ELWA DC WW Puffer m. 300L/Gesamt PV Leistung 20,5kWp gesteuert mit Pi4 und Pi5
hier stehen alle Geräte>> viewtopic.php?f=13&t=1069

BerndZ
Beiträge: 37
Registriert: Mi 25. Sep 2024, 04:13

Re: zusammenführen von 2 Balkendiagrammen

Beitrag von BerndZ »

ich habe gerade mal getestet...... und den Namen der Expression von PV-Leistung in PV-Ertrag geändert.....
Und schon hatte ich unter dem Panel den Labelnamen "PV-Ertrag Summen.max"

kann das eventuell sein weil ich die Werte mit den Queries abfrage? Also unter "Summen" den Wert "max".....
Nur so eine Idee

Wenn ich jetzt noch die Warnung in der Math wegbekommen würde....... wäre der Tag gerettet....

andreas_n
Beiträge: 1956
Registriert: Do 25. Jun 2020, 13:40
Hat sich bedankt: 17 Mal
Danksagung erhalten: 97 Mal

Re: zusammenführen von 2 Balkendiagrammen

Beitrag von andreas_n »

du vergibst scheinbar keinen Namen im Query
SMA Tripower 8/Growatt MIN 3000 TL-XE/1500S/SPH 4600,4 ARK LV,10kWh
ELWA DC WW Puffer m. 300L/Gesamt PV Leistung 20,5kWp gesteuert mit Pi4 und Pi5
hier stehen alle Geräte>> viewtopic.php?f=13&t=1069

BerndZ
Beiträge: 37
Registriert: Mi 25. Sep 2024, 04:13

Re: zusammenführen von 2 Balkendiagrammen

Beitrag von BerndZ »

Meinst Du bei Querie "A", "B"...... oder meinst Du im Alias?
Das hatte ich jetzt nur bei den Expressions gemacht und die umbenannt - wegen der Labels

andreas_n
Beiträge: 1956
Registriert: Do 25. Jun 2020, 13:40
Hat sich bedankt: 17 Mal
Danksagung erhalten: 97 Mal

Re: zusammenführen von 2 Balkendiagrammen

Beitrag von andreas_n »

nun sind wir wieder bei den 7 queries🤣

im alias,bissel austesten
SMA Tripower 8/Growatt MIN 3000 TL-XE/1500S/SPH 4600,4 ARK LV,10kWh
ELWA DC WW Puffer m. 300L/Gesamt PV Leistung 20,5kWp gesteuert mit Pi4 und Pi5
hier stehen alle Geräte>> viewtopic.php?f=13&t=1069

Zurück zu „Allgemeines“

Wer ist online?

Mitglieder in diesem Forum: 0 Mitglieder und 1 Gast