Solaranzeige mit Influx und Chronograf

Allgemeine Informationen zum Nachbau und zum Forum.
PV-Monitorung / PV Überwachung

Moderator: Ulrich

SchwanzusLongus
Beiträge: 18
Registriert: So 26. Feb 2023, 22:23

Solaranzeige mit Influx und Chronograf

Beitrag von SchwanzusLongus »

Hallo Zusammen,

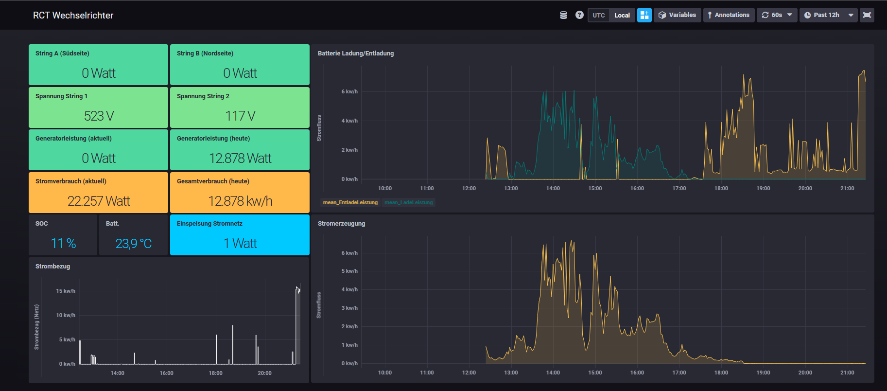
anbei das Ergebnis im Zusammenspiel PHP, Influx und Chrograf. Mein lokales NAS führt die PHP-Scripte aus, die über eine HTTPS-Verbindung zu meiner externen Influx-Instanz in die Cloud gehen. Dort erzeuge ich das Dashboard. So kann ich von jederzeit und überall die Leistungsdaten meiner PV-Anlage sehen. Auf Grafana habe ich somit komplett verzichtet.

Es handelt sich um eine 11 kw/P Anlage mit einem RCT-Wechselrichter (DC 10) und 27 Modulen von Solar Fabrik sowie einem 10 kw Speicher.
2023-03-06_21h27_42.png
Die JSON für das Dashboard habe ich mal diesem Beitrag angehangen. Bei Fragen zur Einrichtung einfach eine PN!
Dateianhänge
RCT Wechselrichter.json
(33.71 KiB) 208-mal heruntergeladen

gzi
Beiträge: 188
Registriert: Mo 16. Jan 2023, 20:43
Hat sich bedankt: 28 Mal
Danksagung erhalten: 31 Mal

Re: Solaranzeige mit Influx und Chronograf

Beitrag von gzi »

Interessante Variante!
Funktioniert das mit dem "Free Plan?".
Sieht so aus, dass Du schon Grafana verwendest (was ja kein Nachteil ist) halt in der Cloud.
Raspi 3B, Growatt SPF 6000, Hoymiles HM-800 , Flex-BKW, AhoyDTU, Smart Meter DTSU666-H, DIY Akku 48V 560Ah, DalyBMS2MQTT, Victron2MQTT,Solaranzeige Architektur, HomeMatic CCU. Autor: Solaranlage Do-It-Yourself

Zurück zu „Allgemeines“

Wer ist online?

Mitglieder in diesem Forum: 0 Mitglieder und 0 Gäste