WR (Huawei) zeigt lt. Aufzeichnung "absurdes" Verhalten(exorbitanter Wechsel in "Startup" Phase)

Allgemeine Informationen zum Nachbau und zum Forum.
PV-Monitorung / PV Überwachung

Moderator: Ulrich

Newbie__
Beiträge: 25
Registriert: Do 16. Feb 2023, 19:32
Hat sich bedankt: 6 Mal

WR (Huawei) zeigt lt. Aufzeichnung "absurdes" Verhalten(exorbitanter Wechsel in "Startup" Phase)

Beitrag von Newbie__ »

Hi @ All,
AS IS: Huawei WR(6KTL-M1) mit SDongle - Abfrage der Werte alle 10 Sekunden

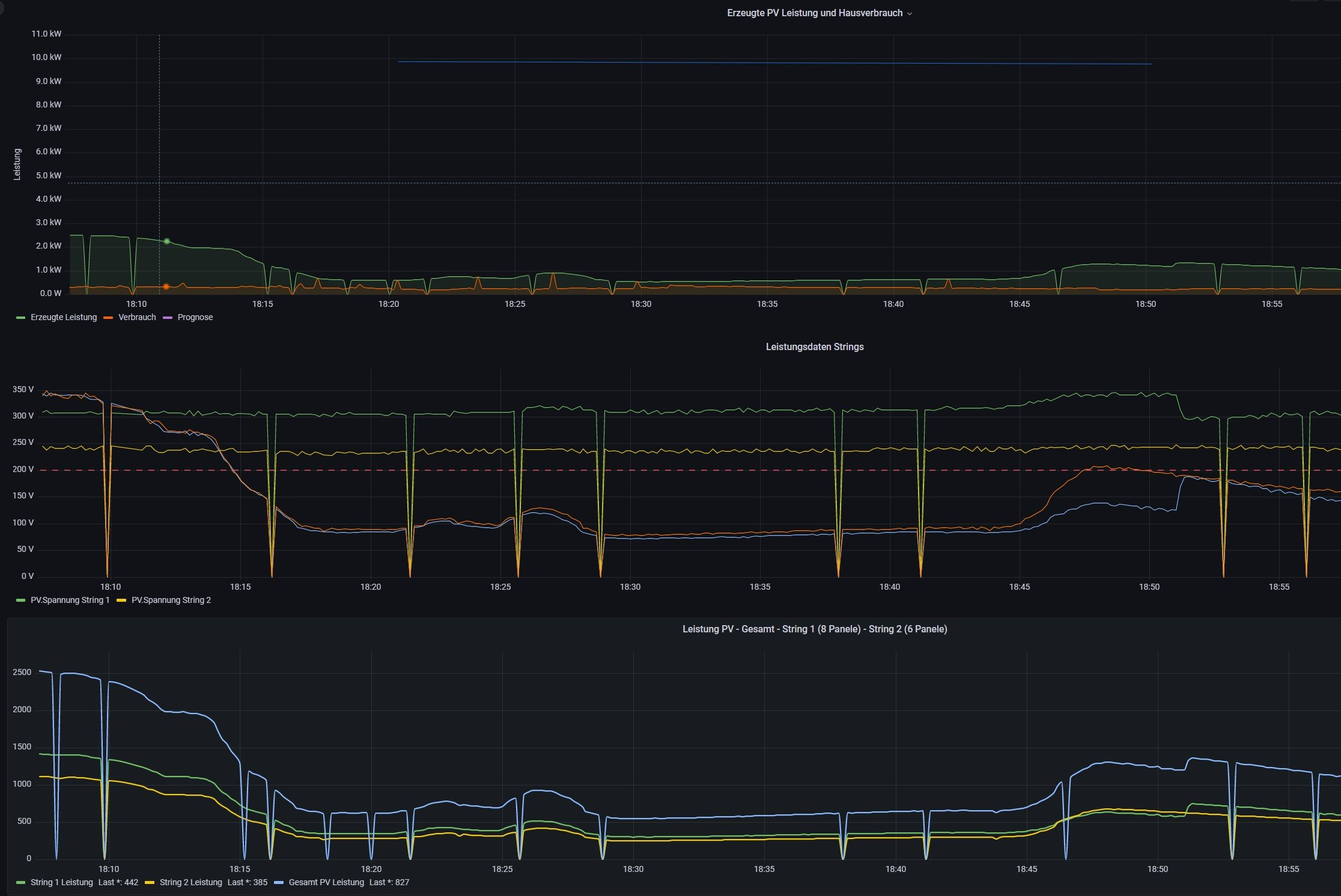
Hierbei ist mir aufgefallen, dass der WR lt. den Auswertungen doch ein recht "absurdes" Verhalten an den Tag legt. Betrachtet man die Auswertungen, so fallen die Werte für Strom, Spannung und Leistung immer wieder auf den Nullpunkt, während der WR gleichzeitig in die "Startup" Phase springt.

Ich hatte zuerst das MPPT Management des WR in Verdacht(welches alle 10 Minuten läuft), was sich jedoch nicht mit der Häufigkeit in den Auswertungen deckt.

Danach hätte ich darauf getippt, dass hier die Häufigkeit der Abfragen ggf. ein Zeitproblem darstellen könnten. Auch nach Änderung der Abfragen von 10 Sekunden auf 1 Minute hatte ich die Problematik weiterhin. Logischerweise nicht in der Häufigkeit, aber dennoch.

In der Huawei App wiederum ist kein einziges Mal ein Drop auf den Nullpunkt ersichtlich (kann natürlich daran liegen, dass die Werte dort nur alle 5 Minuten nachgezogen werden und man nicht genau weiß wie der Hersteller diese dann aufgreift).

Ich habe nun versucht eine Pattern zu finden und somit die DB betreffend der Tables AC, PV und Service gecheckt.

Auffällig dabei ist, dass jedes Mal wenn der WR vermeintlich dasselbe Verhalten an den Tag legt, folgende Entries in den Tables vorhanden sind:
values.jpg
Sprich alle Entries in den 3 Tables sind "0" mit Ausnahme des Values Einspeisung.

Dazu dann noch wie es sich in der Auswertung darstellt.
solaranzeige_forum.jpg
Hat jemand von Euch ebenfalls dieselbe Thematik?

Bzw. hat jemand von Euch eine Idee wie ich damit umgehen könnte. Durch die vielen "Drops" sehen die Auswertungen doch ein wenig "verhagelt" aus :?

Ich hätte da ggf. an eine "Logik" gedacht welche das Szenario "alle Values = 0 mit Ausnahme des Values Einspeisung" dann wegbügelt, wobei ich mir dies nicht so einfach vorstelle, da ich de facto dann ja irgendwie 3 Tables damit abdecken müsste.

Besten Dank im Voraus!

Benutzeravatar
Ulrich
Administrator
Beiträge: 5641
Registriert: Sa 7. Nov 2015, 10:33
Wohnort: Essen
Hat sich bedankt: 164 Mal
Danksagung erhalten: 834 Mal

Re: WR (Huawei) zeigt lt. Aufzeichnung "absurdes" Verhalten(exorbitanter Wechsel in "Startup" Phase)

Beitrag von Ulrich »

Danach hätte ich darauf getippt, dass hier die Häufigkeit der Abfragen ggf. ein Zeitproblem darstellen könnten. Auch nach Änderung der Abfragen von 10 Sekunden auf 1 Minute hatte ich die Problematik weiterhin. Logischerweise nicht in der Häufigkeit, aber dennoch.

In der Huawei App wiederum ist kein einziges Mal ein Drop auf den Nullpunkt ersichtlich (kann natürlich daran liegen, dass die Werte dort nur alle 5 Minuten nachgezogen werden und man nicht genau weiß wie der Hersteller diese dann aufgreift).
Du hast das Problem schon hier gelöst.

Das ganze Forum ist voll mit Antworten auf deine Fragen. Einfach nur einmal lesen.

Der sDongle kann die Daten nur sehr, sehr langsam verarbeiten. Wenn man Glück hat, kann man die Daten pro Minute einmal auslesen. Die Routinen muss man bei manchen sDongle noch verlangsamen, je nach Firmwarestand und Gerätemodell. Das kannst du aber alles hier nachlesen. Das Auslesen auf 10 Sekunden zu stellen, ist da jetzt nicht wirklich die beste Lösung. Besser wäre es ein Netzwerkkabel an den sDongle anzuschließen.
-----------------------------------------------------
Ulrich . . . . . . . . [ Admin ]

Newbie__
Beiträge: 25
Registriert: Do 16. Feb 2023, 19:32
Hat sich bedankt: 6 Mal

Re: WR (Huawei) zeigt lt. Aufzeichnung "absurdes" Verhalten(exorbitanter Wechsel in "Startup" Phase)

Beitrag von Newbie__ »

Ulrich hat geschrieben:
Sa 22. Apr 2023, 09:05
Danach hätte ich darauf getippt, dass hier die Häufigkeit der Abfragen ggf. ein Zeitproblem darstellen könnten. Auch nach Änderung der Abfragen von 10 Sekunden auf 1 Minute hatte ich die Problematik weiterhin. Logischerweise nicht in der Häufigkeit, aber dennoch.

In der Huawei App wiederum ist kein einziges Mal ein Drop auf den Nullpunkt ersichtlich (kann natürlich daran liegen, dass die Werte dort nur alle 5 Minuten nachgezogen werden und man nicht genau weiß wie der Hersteller diese dann aufgreift).
Du hast das Problem schon hier gelöst.

Das ganze Forum ist voll mit Antworten auf deine Fragen. Einfach nur einmal lesen.

Der sDongle kann die Daten nur sehr, sehr langsam verarbeiten. Wenn man Glück hat, kann man die Daten pro Minute einmal auslesen. Die Routinen muss man bei manchen sDongle noch verlangsamen, je nach Firmwarestand und Gerätemodell. Das kannst du aber alles hier nachlesen. Das Auslesen auf 10 Sekunden zu stellen, ist da jetzt nicht wirklich die beste Lösung. Besser wäre es ein Netzwerkkabel an den sDongle anzuschließen.
Hi Ulrich,
Da hast du Recht - ich war wohl etwas zu ungeduldig bzw. habe ich ehrlich gesagt nach den falschen Stichwörtern gesucht. Mittlerweile habe ich die für mich passenden Topics / Einträge gefunden, welche schlussendlich zur Lösung der Problematik geführt haben :)

Für mich war am Ende des Tages die Anpassung der $Timebase in der huawei_LAN.php der Schlüssel zum Erfolg. Zu meiner Verwunderung funktioniert sogar die Abfrage alle 10 Sekunden nun ohne weitere Probleme sprich Falschwerte.

Für Interessierte im Detail hier nachzulesen - - > viewtopic.php?t=3319

Zurück zu „Allgemeines“

Wer ist online?

Mitglieder in diesem Forum: 0 Mitglieder und 0 Gäste