Lücken in den Daten

Allgemeine Informationen zum Nachbau und zum Forum.
PV-Monitorung / PV Überwachung

Moderator: Ulrich

Modellbauhütte
Beiträge: 143
Registriert: So 20. Feb 2022, 15:12
Hat sich bedankt: 10 Mal
Danksagung erhalten: 17 Mal

Lücken in den Daten

Beitrag von Modellbauhütte »

Moin,
ich habe fast regelmäßige Lücken in den Daten, wo alle Werte auf 0 gehen bzw. aber auch dass ich mal einen SOC von 5692 oder so habe:D
2024-01-22 14_32_35-Huawei Wechselrichter M12 - Grafana.png
2024-01-22 14_37_22-Huawei Wechselrichter M12 - Grafana.png
Was kann dafür die Ursache sein?

Gruß,
Moritz
Huawei SUN2000-6KTL-M1 / SDongle

TeamO
Beiträge: 1267
Registriert: Mo 22. Jun 2020, 08:58
Wohnort: Ulm / Neu-Ulm
Hat sich bedankt: 25 Mal
Danksagung erhalten: 214 Mal

Re: Lücken in den Daten

Beitrag von TeamO »

Jetzt wäre es vielleicht noch gut zu wissen, welchen Regler Du hier ausliest und was zu diesen Zeiten im Log steht ;)
Gruß Timo

Auflistung Geräte/Dashboards/Anschlussart
Datenbankfelder der einzelnen Geräte
GANZ WICHTIG: Überblick der vorhandenen Anleitungen

Fertige Komplett-Systeme gibt es hier anfragen[AT]bauer-timo[.]de

Tibber Invite (100% Öko-Strom + 50€ Bonus)

Modellbauhütte
Beiträge: 143
Registriert: So 20. Feb 2022, 15:12
Hat sich bedankt: 10 Mal
Danksagung erhalten: 17 Mal

Re: Lücken in den Daten

Beitrag von Modellbauhütte »

Moin,
ich habe eine Huawei-Anlage mit dem Standard-Smartmeter.
Huawei SUN2000-6KTL-M1 / SDongle

Modellbauhütte
Beiträge: 143
Registriert: So 20. Feb 2022, 15:12
Hat sich bedankt: 10 Mal
Danksagung erhalten: 17 Mal

Re: Lücken in den Daten

Beitrag von Modellbauhütte »

Habe eben mal noch ein Update gemacht (sudo update), seit dem sieht es erst mal gut aus. Hat sich damit evtl. Schon erledigt.

Gruß
Moritz
Huawei SUN2000-6KTL-M1 / SDongle

Kanzler1959
Beiträge: 7
Registriert: Do 8. Jun 2023, 23:31
Hat sich bedankt: 7 Mal

Re: Lücken in den Daten

Beitrag von Kanzler1959 »

Hallo ... ich habe das gleiche Symrom.
Tip war auch hier ein Update (im Herbst) ... hat ein wenig geholfen.
Ich mache jetzt noch mal ein Update.

Hast Du einen USB Adapter dran oder via LAN?
Ich hatte 'damals' den USB Adapter nicht ans Laufen gebracht.
_____________________________________________________
Wechselrichter SUN2000-10KTL-M1 mit SDongleA
Speicherset LUNA2000 10kW
Huawei Smart Power DTSU666
PV Modul Yingli YL375D (375Wp), insgesamt 11,25 kwp
Standort: Östliches RheinMain Gebiet

Modellbauhütte
Beiträge: 143
Registriert: So 20. Feb 2022, 15:12
Hat sich bedankt: 10 Mal
Danksagung erhalten: 17 Mal

Re: Lücken in den Daten

Beitrag von Modellbauhütte »

Ich habe LAN bzw. WLAN, dachte erst, es liegt am WLAN, aber machte wohl keinen Unterschied. Im Moment ist er am LAN.

Das Update habe ich aber zwei Mal angestoßen, das erste mal.gingbsehr schnell, dann habe ich nochmal Update gemacht und da wurde dann auch echt viel aktualisiert. War jetzt aber auch sicher ein 3/4 Jahr nicht mehr aktualisiert worden.
Huawei SUN2000-6KTL-M1 / SDongle

Modellbauhütte
Beiträge: 143
Registriert: So 20. Feb 2022, 15:12
Hat sich bedankt: 10 Mal
Danksagung erhalten: 17 Mal

Re: Lücken in den Daten

Beitrag von Modellbauhütte »

Also seit dem Update gestern nicht eine Lücke oder falschen Wert. Vorher hatte ich ja neben 0% SOC auch immer mal wieder völlig absurde Werte bei Einspeisung, Ertrag etc.

Also so gut wie jetzt war es noch nie!
Huawei SUN2000-6KTL-M1 / SDongle

Kanzler1959
Beiträge: 7
Registriert: Do 8. Jun 2023, 23:31
Hat sich bedankt: 7 Mal

Re: Lücken in den Daten

Beitrag von Kanzler1959 »

Modellbauhütte hat geschrieben:
Di 23. Jan 2024, 21:52
Also seit dem Update gestern nicht eine Lücke oder falschen Wert. Vorher hatte ich ja neben 0% SOC auch immer mal wieder völlig absurde Werte bei Einspeisung, Ertrag etc.

Also so gut wie jetzt war es noch nie!
Dem kann ich nur beipflichten. Seit den Update glasklare Diagramme. Danke an das Team (@Ulrich) :thumbup:

So sieht es nun aus:
2024-01-23 22_53_31-MyFirstDashboard - Wechselrichter - Dashboards - Grafana – Mozilla Firefox.png
Erläuterung: Man sieht das Anspringen der WP (sogar zweimal mit Heizstab (was mir schon komisch vorkommt)) und die Lücke um 17:00, wo der Energieversorger mir den Saft abdreht ;-).
_____________________________________________________
Wechselrichter SUN2000-10KTL-M1 mit SDongleA
Speicherset LUNA2000 10kW
Huawei Smart Power DTSU666
PV Modul Yingli YL375D (375Wp), insgesamt 11,25 kwp
Standort: Östliches RheinMain Gebiet

Modellbauhütte
Beiträge: 143
Registriert: So 20. Feb 2022, 15:12
Hat sich bedankt: 10 Mal
Danksagung erhalten: 17 Mal

Re: Lücken in den Daten

Beitrag von Modellbauhütte »

Moin,
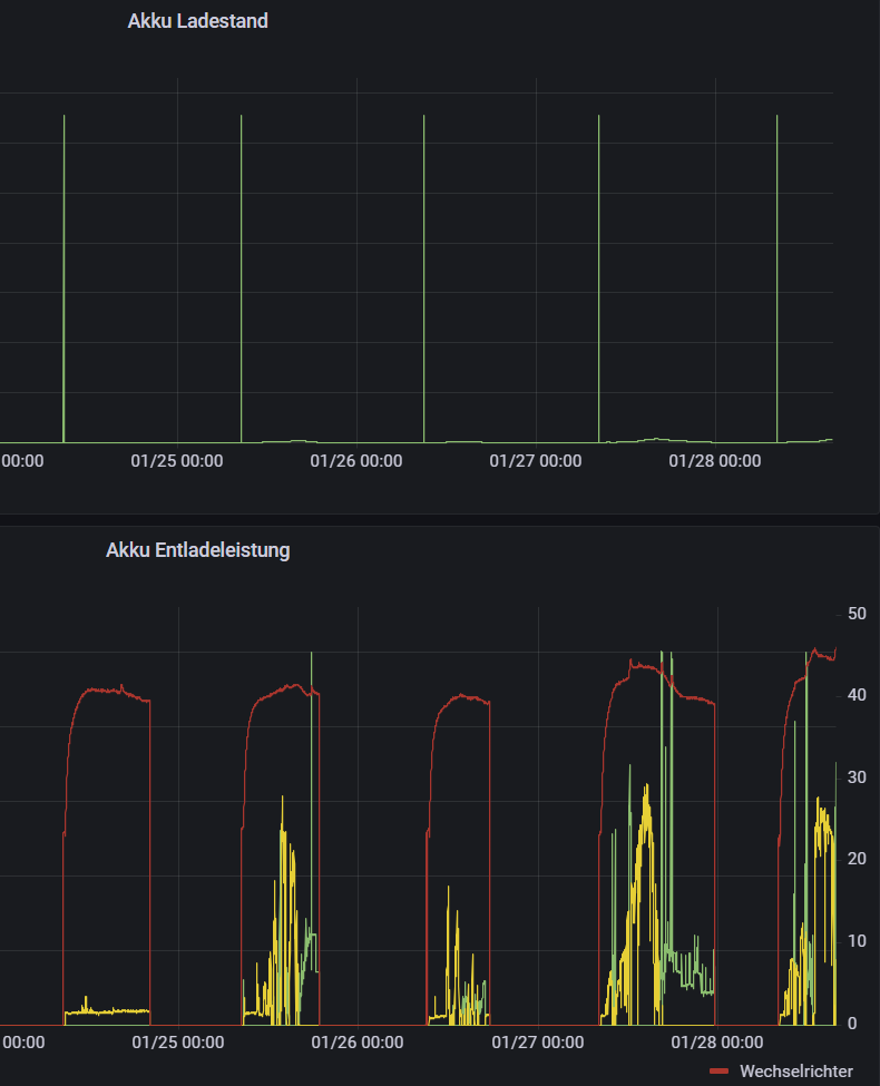
ich habe da doch noch einen Fehler, der sich aber beheben lassen sollte. Jeden Morgen, wenn der Wechselrichter aufwacht, habe ich einen Akkuladestand von 6554%.
2024-01-28 15_48_18-Einstellungen.png
Werte über 100% sollten sich ja herausfiltern lassen, da sie ja keinen Sinn ergeben.

Gruß,
Moritz
Huawei SUN2000-6KTL-M1 / SDongle

Realforce
Beiträge: 33
Registriert: Sa 28. Mai 2022, 20:42
Wohnort: Drensteinfurt
Danksagung erhalten: 7 Mal

Re: Lücken in den Daten

Beitrag von Realforce »

Hallo
Es ist ja schön zu sehen, dass Updates das Problem mit den Lücken in den Daten beheben kann.
Bei mir ist es leider genau anders herum.
Ich habe seit dem update gestern erst die Lücken in meinen Daten.
3x Growatt SPF 5000es mit 6x Pylontech.

Auffällig in der solaranzeige.log ist, dass der im Wert "Multi-Regler-Ausgang." negativ ist, wenn der zugehörige Datensatz Lücken aufweist.
Was hat der Wert "Multi-Regler-Ausgang." zu sagen und gibt es eine Beschreibung was die Zahlenwerte dahinter bedeuten.
Ich vermute einen Timer für das Schreiben in die Datenbank und sobald dieser 0 ist wird 0 in die Werte geschrieben.
solaranzeige_log.png
Gruß
Alf

Zurück zu „Allgemeines“

Wer ist online?

Mitglieder in diesem Forum: 0 Mitglieder und 2 Gäste