Sungrow SG15RT
Moderator: Ulrich
Sungrow SG15RT
Hallo liebes Forum, hallo Ulrich,
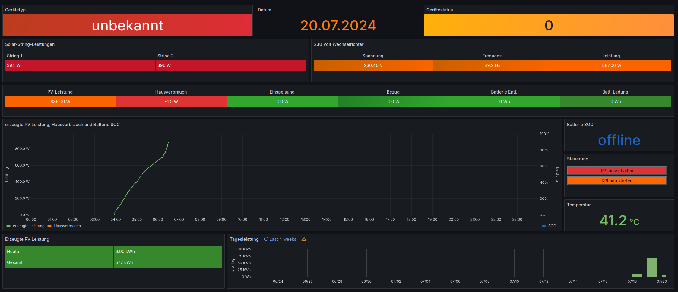
ich versuche mich gerade daran dieses großartige Projekt für unsere brandneue Anlage ans Fliegen zu kriegen. Ich bekomme auch Daten von unserem Sungrow SG15RT (https://en.sungrowpower.com/productDeta ... 15-17-20rt), allerdings nicht alle. Screenshot ist im Anhang.
Gerätetyp ist "unbekannt" und der Gerätestatus scheint auch nicht übersetzt werden zu können. Oder soll da nur die Nummer stehen? Ansonsten bekomme ich aktuell nur Produktionsdaten vom WR, keine Verbrauchsdaten des Hauses und auch keine Daten zur Einspeisung. Eine Batterie gibt es nicht, aber der WR sollte doch liefern wie viel Strom eingespeist wird, wie viel das Haus verbraucht und wie viel evtl. bezogen werden muss, oder nicht?
Im Log habe ich leider auch nichts Hilfreiches gefunden:
19.07. 22:53:01 |---------------- Start sungrow.php --------------------------
19.07. 22:53:01 -Sungrow: 192.168.178.76 Port: 502 GeräteID: 1
19.07. 22:53:01 + -Die Daten werden ausgelesen...
19.07. 22:53:01 -Das Register 4954 gibt es nicht.
19.07. 22:53:01 -Seriennummer: A22A2300333
19.07. 22:53:01 -ModellGruppe: SG
19.07. 22:53:08 -Produkt: 2435
19.07. 22:53:08 -Modell: unbekannt
19.07. 22:53:15 * -Daten zur lokalen InfluxDB [ solaranzeige ] gesendet.
19.07. 22:53:57 -Schleife 1 Ausgang...
19.07. 22:53:57 -OK. Datenübertragung erfolgreich.
19.07. 22:53:57 |---------------- Stop sungrow.php --------------------------
Kann ich irgendwo die Kommunikation zwischen solaranzeige und WR einsehen, also was der WR genau liefert und was solaranzeige damit macht? Oder habt ihr einen Rat bzgl. einer zielgerichteten Fehlersuche?
Besten Dank für eure Hilfe
ich versuche mich gerade daran dieses großartige Projekt für unsere brandneue Anlage ans Fliegen zu kriegen. Ich bekomme auch Daten von unserem Sungrow SG15RT (https://en.sungrowpower.com/productDeta ... 15-17-20rt), allerdings nicht alle. Screenshot ist im Anhang.
Gerätetyp ist "unbekannt" und der Gerätestatus scheint auch nicht übersetzt werden zu können. Oder soll da nur die Nummer stehen? Ansonsten bekomme ich aktuell nur Produktionsdaten vom WR, keine Verbrauchsdaten des Hauses und auch keine Daten zur Einspeisung. Eine Batterie gibt es nicht, aber der WR sollte doch liefern wie viel Strom eingespeist wird, wie viel das Haus verbraucht und wie viel evtl. bezogen werden muss, oder nicht?
Im Log habe ich leider auch nichts Hilfreiches gefunden:
19.07. 22:53:01 |---------------- Start sungrow.php --------------------------
19.07. 22:53:01 -Sungrow: 192.168.178.76 Port: 502 GeräteID: 1
19.07. 22:53:01 + -Die Daten werden ausgelesen...
19.07. 22:53:01 -Das Register 4954 gibt es nicht.
19.07. 22:53:01 -Seriennummer: A22A2300333
19.07. 22:53:01 -ModellGruppe: SG
19.07. 22:53:08 -Produkt: 2435
19.07. 22:53:08 -Modell: unbekannt
19.07. 22:53:15 * -Daten zur lokalen InfluxDB [ solaranzeige ] gesendet.
19.07. 22:53:57 -Schleife 1 Ausgang...
19.07. 22:53:57 -OK. Datenübertragung erfolgreich.
19.07. 22:53:57 |---------------- Stop sungrow.php --------------------------
Kann ich irgendwo die Kommunikation zwischen solaranzeige und WR einsehen, also was der WR genau liefert und was solaranzeige damit macht? Oder habt ihr einen Rat bzgl. einer zielgerichteten Fehlersuche?
Besten Dank für eure Hilfe
- Ulrich
- Administrator
- Beiträge: 6571
- Registriert: Sa 7. Nov 2015, 10:33
- Wohnort: Essen
- Hat sich bedankt: 164 Mal
- Danksagung erhalten: 918 Mal
Re: Sungrow SG15RT
Hallo Scheini,
ich möchte gerne deine Fragen beantworten.
ich möchte gerne deine Fragen beantworten.
- Alle Daten werden erst in die Influx Datenbank geschrieben. Dort kannst du sehen, was alles ausgelesen wird. Es ist weit mehr als im Dashboard zu sehen ist. Wie das geht, steht hier: viewtopic.php?t=609
- Das Dashboard ist ein "Standard Dashboard" was nur dazu dienen soll, zu zeigen wie es geht. Es geht nicht auf die speziellen Werte der einzelnen Modelle ein. Deshalb muss man immer selber das Dashboard nach seinen Wünschen erweitern / ändern.
- Es handelt sich bei diesem Projekt nicht um eine Software "Out of the Box", sondern man kann / muss selber Hand anlegen.
- Deshalb muss man die Übersetzung der Statusnummern selber machen. Meist sind nur die "allgemeinen Nummern" schon übersetzt.
-----------------------------------------------------
Ulrich . . . . . . . . [ Admin ]
Ulrich . . . . . . . . [ Admin ]
Re: Sungrow SG15RT
Hallo Ulrich,
besten Dank für die schnelle Antwort. Dass ich noch selbst Hand anlegen muss ist natürlich völlig ok, ich versuche gerade nur herauszufinden wie ich das am effektivsten machen kann
Die Inhalte der Influx-DB habe ich mir gerade mal grob angesehen. Die Werte für Einspeisung bzw. Hausverbrauch stehen tatsächlich mit 0 bzw. -1 in der DB. Das kann ja eigentlich nicht korrekt sein.
Hab in den Dokumenten gerade nichts dazu gefunden, daher erlaube ich mir noch die Frage, ob ich irgendwo die Übersetzung einsehen kann. Also was da genau übers Kabel vom WR kommt und wie solaranzeige das interpretiert. Ich schätze an der Stelle würde ich auch die Übersetzung der Statusnummern machen oder?
besten Dank für die schnelle Antwort. Dass ich noch selbst Hand anlegen muss ist natürlich völlig ok, ich versuche gerade nur herauszufinden wie ich das am effektivsten machen kann

Die Inhalte der Influx-DB habe ich mir gerade mal grob angesehen. Die Werte für Einspeisung bzw. Hausverbrauch stehen tatsächlich mit 0 bzw. -1 in der DB. Das kann ja eigentlich nicht korrekt sein.
Hab in den Dokumenten gerade nichts dazu gefunden, daher erlaube ich mir noch die Frage, ob ich irgendwo die Übersetzung einsehen kann. Also was da genau übers Kabel vom WR kommt und wie solaranzeige das interpretiert. Ich schätze an der Stelle würde ich auch die Übersetzung der Statusnummern machen oder?
- Ulrich
- Administrator
- Beiträge: 6571
- Registriert: Sa 7. Nov 2015, 10:33
- Wohnort: Essen
- Hat sich bedankt: 164 Mal
- Danksagung erhalten: 918 Mal
Re: Sungrow SG15RT
Der Sungrow kann die Werte für Einspeisung und Verbrauch nur ausgeben, wenn er einen Zähler eingebaut hat bzw. mit einem Zähler verbunden ist. Liefert er 0 Werte, dann fehlt der Zähler oder das Problem liegt im Wechselrichter.
Die Übersetzung von Statuszahlen in einen String wird in Grafana gemacht. Das Stichwort ist "Value mapping"
Wenn du in der Datei sungrow.php, ziemlich am Anfang, diese Zeile vorübergehend änderst
$Tracelevel = 7; // 1 bis 10 10 = Debug
in:
$Tracelevel = 8; // 1 bis 10 10 = Debug
dann schreibt die Solaranzeige alle Werte die ausgelesen werden in die LOG Datei. /var/www/log/solaranzeige.log
Bitte danach wieder auf 7 ändern, sonst wird die LOG Datei zu schnell zu groß.
Zum Ändern benötigst du Root Rechte! Also mit "sudo" arbeiten.
Den Gerätetyp habe ich noch nachgetragen. Wenn du ein Update auf die Solaranzeige machst, wird der Gerätetyp angezeigt.
Die Übersetzung von Statuszahlen in einen String wird in Grafana gemacht. Das Stichwort ist "Value mapping"
Wenn du in der Datei sungrow.php, ziemlich am Anfang, diese Zeile vorübergehend änderst
$Tracelevel = 7; // 1 bis 10 10 = Debug
in:
$Tracelevel = 8; // 1 bis 10 10 = Debug
dann schreibt die Solaranzeige alle Werte die ausgelesen werden in die LOG Datei. /var/www/log/solaranzeige.log
Bitte danach wieder auf 7 ändern, sonst wird die LOG Datei zu schnell zu groß.
Zum Ändern benötigst du Root Rechte! Also mit "sudo" arbeiten.
Den Gerätetyp habe ich noch nachgetragen. Wenn du ein Update auf die Solaranzeige machst, wird der Gerätetyp angezeigt.
-----------------------------------------------------
Ulrich . . . . . . . . [ Admin ]
Ulrich . . . . . . . . [ Admin ]
Re: Sungrow SG15RT
Ja geil, auf diesen grundsätzlichen Gedanken bin ich Genie noch gar nicht gekommen. Grad mal nachgesehen, der Zähler sollte lt. Anleitung des WR eigentlich am COM2-Port desselben angeschlossen sein. Da ist aber nischt angeschlossen
Werde dazu also am Montag mal meinem Installationsbetrieb freundlich auf die Füße treten. Das ist zumindest in meiner Welt ein Installationsmangel, da ohne diese Verbindung essentielle Monitoringinfos nicht zur Verfügung stehen. Und selbst anschließen ist leider nicht, weil ich dazu an die Siegel des Zählers müsste
Danke Dir schon mal bis hierhin. Denke mit der Verbindung zum Zähler sollte das Ganze schon deutlich besser aussehen.
Das Update habe ich gerade mit "sudo update" gemacht:
Soweit ich sehen kann lief das fehlerfrei, der Gerätetyp steht allerdings weiterhin auf "unbekannt". Macht aber nichts, daran kann ich mich selbst versuchen und ein besseres Verständnis für die Dinge im Hintergrund bekommen 

Werde dazu also am Montag mal meinem Installationsbetrieb freundlich auf die Füße treten. Das ist zumindest in meiner Welt ein Installationsmangel, da ohne diese Verbindung essentielle Monitoringinfos nicht zur Verfügung stehen. Und selbst anschließen ist leider nicht, weil ich dazu an die Siegel des Zählers müsste

Danke Dir schon mal bis hierhin. Denke mit der Verbindung zum Zähler sollte das Ganze schon deutlich besser aussehen.
Das Update habe ich gerade mit "sudo update" gemacht:
Code: Alles auswählen
Paketlisten werden gelesen…
Abhängigkeitsbaum wird aufgebaut…
Statusinformationen werden eingelesen…
rsync ist schon die neueste Version (3.2.7-1).
0 aktualisiert, 0 neu installiert, 0 zu entfernen und 0 nicht aktualisiert.
Update wurde gestartet.
sent 24 bytes received 61 bytes 56,67 bytes/sec
total size is 403.835 speedup is 4.751,00
motd
sent 43 bytes received 148 bytes 382,00 bytes/sec
total size is 54 speedup is 0,28
sent 24 bytes received 61 bytes 56,67 bytes/sec
total size is 1.457 speedup is 17,14
seplos_bms.php
sungrow.php
user.config.neu.php
sent 1.083 bytes received 27.993 bytes 58.152,00 bytes/sec
total size is 3.109.628 speedup is 106,95
sent 24 bytes received 52 bytes 50,67 bytes/sec
total size is 59.651 speedup is 784,88
sent 8 bytes received 13 bytes 42,00 bytes/sec
total size is 0 speedup is 0,00
sent 24 bytes received 57 bytes 162,00 bytes/sec
total size is 20.480 speedup is 252,84
sent 24 bytes received 43 bytes 44,67 bytes/sec
total size is 5.013 speedup is 74,82
receiving incremental file list
sent 29 bytes received 157 bytes 372,00 bytes/sec
total size is 24.616 speedup is 132,34

Re: Sungrow SG15RT
Hm...hab mal kurz aufs Debug-Log umgeschaltet und es scheint als hätte Deine Anpassung an der sungrow.php durchaus gezogen, denn dort lese ich:
Wenn ich mir die Grafana-Abfrage ansehe, fragt die den aktuellsten Eintrag zu "Produkt" aus der Influx-DB, der jetzt gerade angeblich "unbekannt" mit dem Timestamp "2024-07-20 20:01:11" ist, ab. Der Eintrag in der DB wurde also anscheinend noch nicht aktualisiert. In welchem Intervall passiert das?
Code: Alles auswählen
[Produkt] => SG15RT
[Modell] => SG15RT
- Ulrich
- Administrator
- Beiträge: 6571
- Registriert: Sa 7. Nov 2015, 10:33
- Wohnort: Essen
- Hat sich bedankt: 164 Mal
- Danksagung erhalten: 918 Mal
Re: Sungrow SG15RT
Ich glaube alle 10 Minuten werden solche "unwichtigen Werte" neu in die Datenbank geschrieben.
-----------------------------------------------------
Ulrich . . . . . . . . [ Admin ]
Ulrich . . . . . . . . [ Admin ]
Re: Sungrow SG15RT
10 Min waren das auf jeden Fall nicht. Als ich das gestern schrieb war der angeblich aktuellste (noch falsche) Eintrag in der DB ja schon fast 2 Std alt. Aber heute Morgen wurde der Wert korrekt angezeigt und selbst, wenn es mehrere Stunden sind, für derlei Werte völlig ok 
Allerdings scheint bei der Statistik des WR noch etwas mehr im Argen zu sein. Hab mich schon die Tage gewundert warum der Wert für die erzeugte Tagesleistung so absurd klein ist und auch nicht zum Gesamtwert ggü. dem Vortag passt. Jetzt habe ich mir mal die Influx-Daten eines ganzen Tages angesehen und siehe da, der WR setzt aus irgendeinem Grund des Tageswert um 16 Uhr wieder auf 0 und fängt von vorn zu zählen an
Da hab ich wohl noch was mit dem Installateur zu besprechen -.-

Allerdings scheint bei der Statistik des WR noch etwas mehr im Argen zu sein. Hab mich schon die Tage gewundert warum der Wert für die erzeugte Tagesleistung so absurd klein ist und auch nicht zum Gesamtwert ggü. dem Vortag passt. Jetzt habe ich mir mal die Influx-Daten eines ganzen Tages angesehen und siehe da, der WR setzt aus irgendeinem Grund des Tageswert um 16 Uhr wieder auf 0 und fängt von vorn zu zählen an

Da hab ich wohl noch was mit dem Installateur zu besprechen -.-
Wer ist online?
Mitglieder in diesem Forum: 0 Mitglieder und 1 Gast