Fehler bei Huawei

Welche Geräter können mit dieser Anzeige benutzt werden?
Laderegler, Wallboxen, Batterie-Management-Systeme, WLAN Schalter mit Tasmota Firmware und Wechselrichter.
Allgemeine Fragen zu all diesen Geräten.

Moderator: Ulrich

Pendragon
Beiträge: 9
Registriert: So 2. Jan 2022, 09:46
Hat sich bedankt: 1 Mal

Fehler bei Huawei

Beitrag von Pendragon »

Moin!

Heute habe ich mir mal wieder meine Daten in Grafana agesehen und musste feststellen, dass seit 1,5 Monaten da etwas schief läuft. Zum glück logge ich mit IOBroker noch die Daten für das Produktivsystem mit.

Am 16.11.24 ist ein Teil der Daten unbrauchbar. Das kommt, nach meiner kurzen Recherche von diesem Abschnitt ab Zeile 198 in huawei_LAN.php:

Code: Alles auswählen

    $funktionen->log_schreiben("Batterie-Daten      : (" . substr($rc["Wert"], 0, 8) . ")", "   ", 6);
    if (substr($rc["Wert"], 0, 8) == "00000000") {
      $funktionen->log_schreiben("Keine Batterie vorhanden. ", "   ", 5);
      $aktuelleDaten["Batterie_Status"] = 0;
      $aktuelleDaten["Batterie_Leistung"] = 0;
      $aktuelleDaten["SOC"] = 0;
      $aktuelleDaten["AC_Strom_Zaehler_R"] = 0;
      $aktuelleDaten["AC_Strom_Zaehler_S"] = 0;
      $aktuelleDaten["AC_Strom_Zaehler_T"] = 0;
      $aktuelleDaten["Einspeisung_Bezug"] = 0;
      $aktuelleDaten["WattstundengesamtExport"] = 0;
      $aktuelleDaten["WattstundengesamtImport"] = 0;

    }
Ich habe keine Batterie und somit werden alle hier aufgeführten Werte gleich 0 gesetzt. Das kann ich per MQTT Explorer auch nachvollziehen und passt zu den an Influx gesendeten Daten:
Clipboard Image (1).jpg
Ich habe gerade noch ein bisschen im Code gesucht und der else Teil wird NICHT ausgeführt!
Code
Code
Leider verstehe ich nicht genug von php um zu sagen warum...

Würde nicht bei jedem Update die Datei überschrieben, hätte ich die einfach mit meinem Backup wieder ausgetauscht.

Ein weitere Fehler, der genau seit dem 9.6.2024 aufgetreten ist, dass die Werte Nachts fehlen. Es wird seit diesem Datum nur alles vom Start des WR, also von Sonnenaufgang, aufgezeichnet. Am 8.6.2024 wurden die Zählerwerte noch die Nacht über gespeichert.

Ich hoffe es kann jemand was damit anfangen.

Beste Grüße
Christian
Dateianhänge
Nachts keine Werte
Nachts keine Werte

Pendragon
Beiträge: 9
Registriert: So 2. Jan 2022, 09:46
Hat sich bedankt: 1 Mal

Re: Fehler bei Huawei

Beitrag von Pendragon »

Ich sehe gerade, dass es eins der Probleme schon gab und dieses behoben wurde viewtopic.php?p=38795#p38795.

Leider nur für die Nutzer mit Batterie. Ohne trat der erste Fehler auf, bevor der Fix für den zweiten was gebracht hat.

Benutzeravatar
Ulrich
Administrator
Beiträge: 6596
Registriert: Sa 7. Nov 2015, 10:33
Wohnort: Essen
Hat sich bedankt: 163 Mal
Danksagung erhalten: 917 Mal

Re: Fehler bei Huawei

Beitrag von Ulrich »

Der "else" Teil wird auch nur durchlaufen, wenn man eine Batterie hat.

Schaue bitte einmal in die /var/www/log/php.log Datei, ob da was steht.
-----------------------------------------------------
Ulrich . . . . . . . . [ Admin ]

Pendragon
Beiträge: 9
Registriert: So 2. Jan 2022, 09:46
Hat sich bedankt: 1 Mal

Re: Fehler bei Huawei

Beitrag von Pendragon »

Aber der Else Teil muss ja durchlaufen werden, wenn man keine Batterie hat. Aktuell werden genau diese Werte alle zu Null gesetzt bzw. nicht mehr abgefragt.

hier das Log

Code: Alles auswählen

[30-Dec-2024 11:27:02 Europe/Berlin] PHP Warning:  fsockopen(): unable to connect to 192.168.2.180:502 (Connection refused) in /var/www/html/huawei_LAN.php on line 83
[30-Dec-2024 11:27:02 Europe/Berlin] PHP Warning:  fclose() expects parameter 1 to be resource, bool given in /var/www/html/huawei_LAN.php on line 412
[30-Dec-2024 11:28:00 Europe/Berlin] PHP Warning:  fsockopen(): unable to connect to 192.168.2.180:502 (Connection refused) in /var/www/html/huawei_LAN.php on line 83
[30-Dec-2024 11:28:00 Europe/Berlin] PHP Warning:  fclose() expects parameter 1 to be resource, bool given in /var/www/html/huawei_LAN.php on line 412
[30-Dec-2024 11:29:01 Europe/Berlin] PHP Warning:  fsockopen(): unable to connect to 192.168.2.180:502 (Connection refused) in /var/www/html/huawei_LAN.php on line 83
[30-Dec-2024 11:29:01 Europe/Berlin] PHP Warning:  fclose() expects parameter 1 to be resource, bool given in /var/www/html/huawei_LAN.php on line 412
[30-Dec-2024 11:30:21 Europe/Berlin] PHP Warning:  sleep(): Number of seconds must be greater than or equal to 0 in /var/www/html/huawei_LAN.php on line 378
[30-Dec-2024 13:46:40 Europe/Berlin] PHP Notice:  Undefined variable: USB_Devices in /var/www/html/usb_init.php on line 122
[30-Dec-2024 13:47:01 Europe/Berlin] PHP Warning:  fsockopen(): unable to connect to 192.168.2.180:502 (Connection refused) in /var/www/html/huawei_LAN.php on line 83
[30-Dec-2024 13:47:01 Europe/Berlin] PHP Warning:  fclose() expects parameter 1 to be resource, bool given in /var/www/html/huawei_LAN.php on line 412
[30-Dec-2024 13:48:37 Europe/Berlin] PHP Warning:  sleep(): Number of seconds must be greater than or equal to 0 in /var/www/html/huawei_LAN.php on line 378
[30-Dec-2024 16:40:38 Europe/Berlin] PHP Notice:  Undefined variable: USB_Devices in /var/www/html/usb_init.php on line 122
Das sind aber alles einmalige Ereignisse während des Neustarts

----------------------------------------------------------
Edit:
Ich lag falsch. Else ist nur für Batterien.

Hiermit geht es für mich. Das Nullsetzen war falsch:
huawei_LAN.php
(21.32 KiB) 53-mal heruntergeladen

Benutzeravatar
Ulrich
Administrator
Beiträge: 6596
Registriert: Sa 7. Nov 2015, 10:33
Wohnort: Essen
Hat sich bedankt: 163 Mal
Danksagung erhalten: 917 Mal

Re: Fehler bei Huawei

Beitrag von Ulrich »

Vielen Dank für die Info.
Ich habe das mal im Update jetzt geändert, obwohl ich nicht weiß, ob es nur an deinem Firmwarestand eventuell liegt.
-----------------------------------------------------
Ulrich . . . . . . . . [ Admin ]

Pendragon
Beiträge: 9
Registriert: So 2. Jan 2022, 09:46
Hat sich bedankt: 1 Mal

Re: Fehler bei Huawei

Beitrag von Pendragon »

Danke für die schnelle Umsetzung!

Eigentlich müssten alle ohne Batterien betroffen sein.
Sobald ich in den ersten Teil der Schleife mit Batterie-Daten "00000000" einbiege, wir "Einspeisung_Bezug" auf 0 gesetzt und im weiteren Verlauf nie wieder abgefragt. Und genau daraus wird der Hausverbrauch ja berechnet.

Pendragon
Beiträge: 9
Registriert: So 2. Jan 2022, 09:46
Hat sich bedankt: 1 Mal

Re: Fehler bei Huawei

Beitrag von Pendragon »

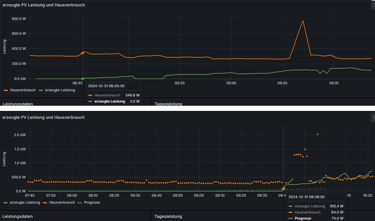
Es gibt immer noch einen Unterschied. Solaranzeige fängt erst eine Stunde später an, Daten der PV-Anlage zu speichern. Auch erkennbar an dem Sprung der Daten um 09:39. Ich versuche mir das nächstes Jahr mal anzuschauen. Dazu brauche ich dann aber genau die Sonnenaufgangszeit ;)
Clipboard Image (3).jpg
Oben über IOBroker und unten über Solaranzeige

Zurück zu „Fragen zu Reglern, Wallboxen und Wechselrichter“

Wer ist online?

Mitglieder in diesem Forum: 0 Mitglieder und 0 Gäste