Guten abend zusammen,
ich habe gestern meine beiden Wechselrichter (parallelbetrieb) installiert und erstmal die Solaranzeige für einen Wechselrichter eingerichtet. Soweit so gut.
Heute habe ich dann versucht auf die Multiregler Version zu gehen, aber dort bekomme ich in der LOG Datei folgende Fehler:
MQT-Pipe existiert nicht. Nur Info, kein Fehler...Exit.
-Multi Regler Auslesen [Start].
-Verarbeitung von: '1.user.config.php' Regler 7
Start ax_wechselrichter.php
-USB Port kann nicht geöffnet werden.
Die gleiche Meldung dann nochmal, bezogen aud die 2.user.config.php
Ich vermute schwer, das dies die beiden Wechselrichter sind:
Bus 001 Device 005: ID 0665:5161 Cypress Semiconductor USB to Serial
Bus 001 Device 004: ID 0665:5161 Cypress Semiconductor USB to Serial
Die Wechselrichter werden nun nach Stunden endlich erkannt, nun stehe ich aber vor dem RIESEN Problem Grafana und der Influx Datenbank.
Habe da null Ahnung von. Ich weiß nicht mal, wie ich mich dort als Admin einloggen soll, geschweige denn Dashboards erstellen kann.
Gibt es da irgendwo einen Crashkurs?
In Hoffnung
Markus
Probleme beim einrichten der Multireglerversion
Moderator: Ulrich
-
- Beiträge: 59
- Registriert: So 17. Mai 2020, 21:48
- Hat sich bedankt: 16 Mal
- Danksagung erhalten: 23 Mal
Re: Probleme beim einrichten der Multireglerversion
Naja die Basis Dinge im Bezug auf die solaranzeige stehen in Ulrichs Dokus drin. Zum Beispiel steht dort, dass der Standard Zugang "admin" mit dem Passwort "solaranzeige" ist. Für allgemeine Themen finde ich die offizielle Grafana Doku ganz gut.
Kostal Pico Wechselrichter
SMA Tripower Wechselrichter
go-E Wallbox
per IR-Schreib/Lesekopf werden auch Zählerdaten erfasst
Raspi 4 über PoE HAT betrieben
SMA Tripower Wechselrichter
go-E Wallbox
per IR-Schreib/Lesekopf werden auch Zählerdaten erfasst
Raspi 4 über PoE HAT betrieben
Re: Probleme beim einrichten der Multireglerversion
Guten Abend,
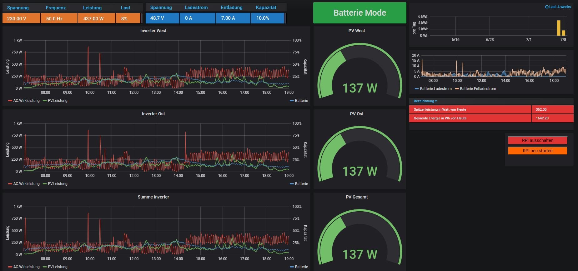
erstmal Entschuldigung an alle, war gestern etwas durch den Wind. Habe die Multireglerversion nun erfolgreich auf einem Raspi 4 laufen und auch mein erstes Dashboard erstellt.
Nun muß ich nur noch ein paar Anpassungen machen (Summen für beide Inverter bilden) und dann bin ich erstmal sehr zufrieden.
Danke für diese grandiose Software Ulrich.
Viele Grüße aus der Nachbarschaft,
Markus
erstmal Entschuldigung an alle, war gestern etwas durch den Wind. Habe die Multireglerversion nun erfolgreich auf einem Raspi 4 laufen und auch mein erstes Dashboard erstellt.
Nun muß ich nur noch ein paar Anpassungen machen (Summen für beide Inverter bilden) und dann bin ich erstmal sehr zufrieden.
Danke für diese grandiose Software Ulrich.
Viele Grüße aus der Nachbarschaft,
Markus
Wer ist online?
Mitglieder in diesem Forum: 0 Mitglieder und 0 Gäste