Zähler LOGAREX mit Tasmota Lesekopf
Moderator: Ulrich
Forumsregeln
Für dieses Unterforum ist unser Mitglied TeamO verantwortlich.
Für dieses Unterforum ist unser Mitglied TeamO verantwortlich.
-
TeamO
- Beiträge: 1077
- Registriert: Mo 22. Jun 2020, 08:58
- Wohnort: Ulm / Neu-Ulm
- Hat sich bedankt: 25 Mal
- Danksagung erhalten: 211 Mal
Re: Zähler LOGAREX mit Tasmota Lesekopf
Ich bin gerade etwas durcheinander. Sorry.
Also im Script ist jetzt @1 und wir bekommen KWh ausgelesen. Z.B. 6540.6520KWh
Welcher Wert wird aktuell mit dem Script (@1) und dem neuen sonoff_mqtt.php in die Datenbank geschrieben? Ist es 6540.6520 oder 65406520.0000?
Ich kann es hier bei mir leider nicht testen.
Also im Script ist jetzt @1 und wir bekommen KWh ausgelesen. Z.B. 6540.6520KWh
Welcher Wert wird aktuell mit dem Script (@1) und dem neuen sonoff_mqtt.php in die Datenbank geschrieben? Ist es 6540.6520 oder 65406520.0000?
Ich kann es hier bei mir leider nicht testen.
Gruß Timo
Auflistung Geräte/Dashboards/Anschlussart
Datenbankfelder der einzelnen Geräte
GANZ WICHTIG: Überblick der vorhandenen Anleitungen
Fertige Komplett-Systeme gibt es hier anfragen[AT]bauer-timo[.]de
Tibber Invite (100% Öko-Strom + 50€ Bonus)
Auflistung Geräte/Dashboards/Anschlussart
Datenbankfelder der einzelnen Geräte
GANZ WICHTIG: Überblick der vorhandenen Anleitungen
Fertige Komplett-Systeme gibt es hier anfragen[AT]bauer-timo[.]de
Tibber Invite (100% Öko-Strom + 50€ Bonus)
-
karl-kette
- Beiträge: 10
- Registriert: So 15. Jan 2023, 13:36
- Hat sich bedankt: 6 Mal
- Danksagung erhalten: 2 Mal
Re: Zähler LOGAREX mit Tasmota Lesekopf
Die 6540.6520 kWh. Aber es passt halt nicht zum Namen des Datenbank measurements was Wh_.. sagt. Das hatte ich versucht mit meinen Bild zu zeigen.
-
TeamO
- Beiträge: 1077
- Registriert: Mo 22. Jun 2020, 08:58
- Wohnort: Ulm / Neu-Ulm
- Hat sich bedankt: 25 Mal
- Danksagung erhalten: 211 Mal
Re: Zähler LOGAREX mit Tasmota Lesekopf
Ok. Dann muss Du doch die erste sonoff_mqtt.php verwenden.
Ich hänge sie hier nochmal an.
Ich hänge sie hier nochmal an.
- Dateianhänge
-
- sonoff_mqtt.php
- inkl. Umrechnung KWh -> Wh
- (28.2 KiB) 140-mal heruntergeladen
Gruß Timo
Auflistung Geräte/Dashboards/Anschlussart
Datenbankfelder der einzelnen Geräte
GANZ WICHTIG: Überblick der vorhandenen Anleitungen
Fertige Komplett-Systeme gibt es hier anfragen[AT]bauer-timo[.]de
Tibber Invite (100% Öko-Strom + 50€ Bonus)
Auflistung Geräte/Dashboards/Anschlussart
Datenbankfelder der einzelnen Geräte
GANZ WICHTIG: Überblick der vorhandenen Anleitungen
Fertige Komplett-Systeme gibt es hier anfragen[AT]bauer-timo[.]de
Tibber Invite (100% Öko-Strom + 50€ Bonus)
-
TeamO
- Beiträge: 1077
- Registriert: Mo 22. Jun 2020, 08:58
- Wohnort: Ulm / Neu-Ulm
- Hat sich bedankt: 25 Mal
- Danksagung erhalten: 211 Mal
Re: Zähler LOGAREX mit Tasmota Lesekopf
Wenn damit alles passt wie es soll, geb mir bitte Bescheid.
Ich werde morgen noch einen anderen Zähler einbauen und kann danach dann Ulrich alle Infos geben, damit die Änderungen auch im Update enthalten sind.
Ich werde morgen noch einen anderen Zähler einbauen und kann danach dann Ulrich alle Infos geben, damit die Änderungen auch im Update enthalten sind.
Gruß Timo
Auflistung Geräte/Dashboards/Anschlussart
Datenbankfelder der einzelnen Geräte
GANZ WICHTIG: Überblick der vorhandenen Anleitungen
Fertige Komplett-Systeme gibt es hier anfragen[AT]bauer-timo[.]de
Tibber Invite (100% Öko-Strom + 50€ Bonus)
Auflistung Geräte/Dashboards/Anschlussart
Datenbankfelder der einzelnen Geräte
GANZ WICHTIG: Überblick der vorhandenen Anleitungen
Fertige Komplett-Systeme gibt es hier anfragen[AT]bauer-timo[.]de
Tibber Invite (100% Öko-Strom + 50€ Bonus)
-
karl-kette
- Beiträge: 10
- Registriert: So 15. Jan 2023, 13:36
- Hat sich bedankt: 6 Mal
- Danksagung erhalten: 2 Mal
Re: Zähler LOGAREX mit Tasmota Lesekopf
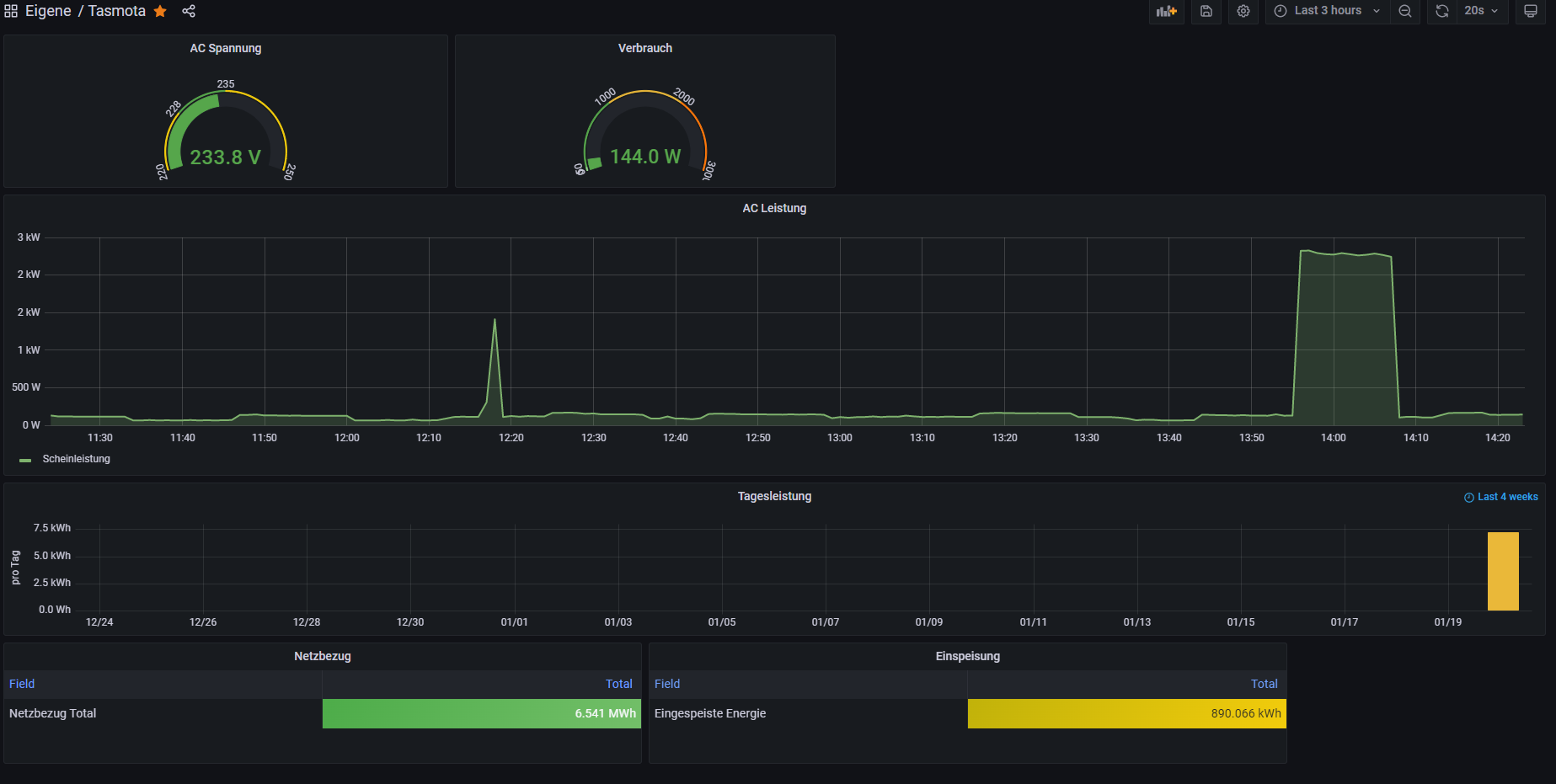
Ich denke es passt jetzt. Vielen Danke für Deine Unterstützung. 
Ich habe jetzt schnell noch mal ein Grafana Dashboard gebaut und die Einheiten und Werte passen:
Ich habe jetzt schnell noch mal ein Grafana Dashboard gebaut und die Einheiten und Werte passen:
-
Joe007
- Beiträge: 56
- Registriert: So 10. Dez 2023, 16:08
- Hat sich bedankt: 1 Mal
- Danksagung erhalten: 1 Mal
Re: Zähler LOGAREX mit Tasmota Lesekopf
Hallo,
es gibt ja viele Threats zu diesem Thema, ich nehme mal diesen, da es genau meine Problematik ist:
Mein Tasmota Lesekopf habe ich installiert, konfiguriert und sehe die Daten zumindest im Browser.
Dann auf dem Raspi eine eigene Datenbank angelegt und eine user.config.php angelegt, mit den entsprechenden Daten. Die wird auch ausgeführt, aber es kommen auch bei mir noch keine Daten an. In der solaranzeige.log steht
Start sonoff_mqtt.php
Die Daten werden ausgelesen
Keine Daten vom Sonoff Modul empfangen
Ich hab ALLES ausprobiert, was hier in den Threats so steht. Alle möglichen Skripts in das Tasmota eingefügt,, die user.config.php zig mal kontrolliert, aber ich komme einfach nicht weiter
Es wäre nett, wenn jemand helfen würde.
Lieben Dank
Joe
es gibt ja viele Threats zu diesem Thema, ich nehme mal diesen, da es genau meine Problematik ist:
Mein Tasmota Lesekopf habe ich installiert, konfiguriert und sehe die Daten zumindest im Browser.
Dann auf dem Raspi eine eigene Datenbank angelegt und eine user.config.php angelegt, mit den entsprechenden Daten. Die wird auch ausgeführt, aber es kommen auch bei mir noch keine Daten an. In der solaranzeige.log steht
Start sonoff_mqtt.php
Die Daten werden ausgelesen
Keine Daten vom Sonoff Modul empfangen
Ich hab ALLES ausprobiert, was hier in den Threats so steht. Alle möglichen Skripts in das Tasmota eingefügt,, die user.config.php zig mal kontrolliert, aber ich komme einfach nicht weiter
Es wäre nett, wenn jemand helfen würde.
Lieben Dank
Joe
Growatt SHP10000TL3 BH UP, 11kWp
Batteriesatz und BMS 15kW
ATS Notstromumschalter
Growatt SHP10000TL3 BH UP, 3,6kWp, bifacial Panels, Tigo Optimierer
Growatt Smart Energy Manager (Shinemaster + SDM630)
WIFI Lesekopf von Hichi
DIY Wallbox
Batteriesatz und BMS 15kW
ATS Notstromumschalter
Growatt SHP10000TL3 BH UP, 3,6kWp, bifacial Panels, Tigo Optimierer
Growatt Smart Energy Manager (Shinemaster + SDM630)
WIFI Lesekopf von Hichi
DIY Wallbox
-
TeamO
- Beiträge: 1077
- Registriert: Mo 22. Jun 2020, 08:58
- Wohnort: Ulm / Neu-Ulm
- Hat sich bedankt: 25 Mal
- Danksagung erhalten: 211 Mal
Re: Zähler LOGAREX mit Tasmota Lesekopf
Hallo Joe,
dann wäre es hilfreich, wenn Du auch schreiben würdest, was Du genau für einen Zähler hast und wie die genaue Konfiguration von Tasmota bei Dir aussieht
dann wäre es hilfreich, wenn Du auch schreiben würdest, was Du genau für einen Zähler hast und wie die genaue Konfiguration von Tasmota bei Dir aussieht
Gruß Timo
Auflistung Geräte/Dashboards/Anschlussart
Datenbankfelder der einzelnen Geräte
GANZ WICHTIG: Überblick der vorhandenen Anleitungen
Fertige Komplett-Systeme gibt es hier anfragen[AT]bauer-timo[.]de
Tibber Invite (100% Öko-Strom + 50€ Bonus)
Auflistung Geräte/Dashboards/Anschlussart
Datenbankfelder der einzelnen Geräte
GANZ WICHTIG: Überblick der vorhandenen Anleitungen
Fertige Komplett-Systeme gibt es hier anfragen[AT]bauer-timo[.]de
Tibber Invite (100% Öko-Strom + 50€ Bonus)
-
Joe007
- Beiträge: 56
- Registriert: So 10. Dez 2023, 16:08
- Hat sich bedankt: 1 Mal
- Danksagung erhalten: 1 Mal
Re: Zähler LOGAREX mit Tasmota Lesekopf
hm, ja, sorry, macht wohl Sinn
Also´:
Der E-Zähler ist ein LK13BE904639 und liefert über die optische Schnittstelle nur Gesamtwerte für in- und Export des Stroms und den momentanen Verbrauch. Reicht mir aber.
Der Lesekopf ist ein WiFi IR- Schreib-/Lesekopf DIY Set für digitale Stromzähler (eHz) mit ESP01S
Im Browser sehe ich die Daten schon: Ich verwende folgendes Skript:
Joe Eine 3.user.config.php habe ich mit Regler 23 erstellt (1 und 2 user gibs schon für meine beiden WR). Hab ich hier angehängt.
Die in diesem threat zur Verfügung gestellte sonoff_mqtt.php hab ich auf dem Raspi kopiert.
influx Datenbank erzeugt.
solaranzeige.log und php.log habe ich hier auch angehängt, vielleicht hilft das bei der Analyse.
Vielen Dank für deine/eure Hilfe
Also´:
Der E-Zähler ist ein LK13BE904639 und liefert über die optische Schnittstelle nur Gesamtwerte für in- und Export des Stroms und den momentanen Verbrauch. Reicht mir aber.
Der Lesekopf ist ein WiFi IR- Schreib-/Lesekopf DIY Set für digitale Stromzähler (eHz) mit ESP01S
Im Browser sehe ich die Daten schon: Ich verwende folgendes Skript:
Das ist die MQTT Konfig:>D
>B
=>sensor53 r
; Monitor Sensor at GPIO25
=>sensor53 l25
>M 1
+1,3,s,0,9600,LK13BE,1,10,2F3F210D0A,063035310D0A
1,77070100010800ff@1000,Import,kWh,energy_sum,3
1,77070100020800ff@1000,Export,kWh,energy_supply,3
1,=h --------------
1,77070100100700ff@1,Momentan,W,power,16
#
Joe Eine 3.user.config.php habe ich mit Regler 23 erstellt (1 und 2 user gibs schon für meine beiden WR). Hab ich hier angehängt.
Die in diesem threat zur Verfügung gestellte sonoff_mqtt.php hab ich auf dem Raspi kopiert.
influx Datenbank erzeugt.
solaranzeige.log und php.log habe ich hier auch angehängt, vielleicht hilft das bei der Analyse.
Vielen Dank für deine/eure Hilfe
- Dateianhänge
-
- php.log
- (244.75 KiB) 106-mal heruntergeladen
-
- solaranzeige.log
- (2.37 MiB) 98-mal heruntergeladen
Growatt SHP10000TL3 BH UP, 11kWp
Batteriesatz und BMS 15kW
ATS Notstromumschalter
Growatt SHP10000TL3 BH UP, 3,6kWp, bifacial Panels, Tigo Optimierer
Growatt Smart Energy Manager (Shinemaster + SDM630)
WIFI Lesekopf von Hichi
DIY Wallbox
Batteriesatz und BMS 15kW
ATS Notstromumschalter
Growatt SHP10000TL3 BH UP, 3,6kWp, bifacial Panels, Tigo Optimierer
Growatt Smart Energy Manager (Shinemaster + SDM630)
WIFI Lesekopf von Hichi
DIY Wallbox
-
TeamO
- Beiträge: 1077
- Registriert: Mo 22. Jun 2020, 08:58
- Wohnort: Ulm / Neu-Ulm
- Hat sich bedankt: 25 Mal
- Danksagung erhalten: 211 Mal
Re: Zähler LOGAREX mit Tasmota Lesekopf
Da kommen wir der Sache doch schon näher.
Das Script wäre in Deinem Fall dann eventuell folgendes
Ich habe hier schon so oft geschrieben, das nicht irgendein Script funktioniert, sondorn nur die von mir erstellten. Das liegt daran, dass die Solaranzeige auf bestimmte Bezeichnungen in den Scripten programmiert ist und somit nur damit funktionieren kann.
Jetzt ist noch ein zweiter Punkt bei Dir. Du verwendest nicht den Lesekopf von Hichi sondern ein DIY Set für digitale Stromzähler (eHz) mit ESP01S.
Dort ist zu >95% die Konfiguration innerhalb von Tasmota eine etwas andere und ich kenne diese natürlich nicht.
Deswegen auch hier gleich der erste Satz:
Das Script wäre in Deinem Fall dann eventuell folgendes
Code: Alles auswählen
>D
>B
>B
=>sensor53 r
; Monitor Sensor at GPIO25
=>sensor53 l25
>M 1
+1,3,s,0,9600,LK13SML,1,10,2F3F210D0A,063035310D0A
1,77070100010800ff@1000,Gesamtverbrauch,kWh,total_in,1
1,77070100020800ff@1000,Gesamteinspeisung,kWh,total_out,1
1,77070100100700ff@1,Leistung,W,Power,0
#Jetzt ist noch ein zweiter Punkt bei Dir. Du verwendest nicht den Lesekopf von Hichi sondern ein DIY Set für digitale Stromzähler (eHz) mit ESP01S.
Dort ist zu >95% die Konfiguration innerhalb von Tasmota eine etwas andere und ich kenne diese natürlich nicht.
Deswegen auch hier gleich der erste Satz:
Soweit ich mich erinnere, wirst Du unter Einstellungen etwas anpassen müssen. Ich hab es jetzt aber nicht mehr im Kopf. Das Problem ist hier schon öfters aufgetreten.Um unterstützte Zähler auslesen zu können wird der entsprechende WIFI Lesekopf von Hichi mit TASMOTA benötigt und das passende Script muss auf dem Lesekopf eingetragen sein.
Gruß Timo
Auflistung Geräte/Dashboards/Anschlussart
Datenbankfelder der einzelnen Geräte
GANZ WICHTIG: Überblick der vorhandenen Anleitungen
Fertige Komplett-Systeme gibt es hier anfragen[AT]bauer-timo[.]de
Tibber Invite (100% Öko-Strom + 50€ Bonus)
Auflistung Geräte/Dashboards/Anschlussart
Datenbankfelder der einzelnen Geräte
GANZ WICHTIG: Überblick der vorhandenen Anleitungen
Fertige Komplett-Systeme gibt es hier anfragen[AT]bauer-timo[.]de
Tibber Invite (100% Öko-Strom + 50€ Bonus)
-
Joe007
- Beiträge: 56
- Registriert: So 10. Dez 2023, 16:08
- Hat sich bedankt: 1 Mal
- Danksagung erhalten: 1 Mal
Re: Zähler LOGAREX mit Tasmota Lesekopf
Hey cool, und schon kommt was in der Datenbank an!
In der solaranzeige.log steht jetzt auch Nur meine Messdaten sehe ich nicht in der DB. Also Import, Export und den momentanen Messwert. Es gibt "Service" und "Statistik", aber keine aktuellen Werte, so wie ich sie in der Tosmota Oberfläche sehe
Muss ich jetzt noch irgendwo was einstellen?
Danke
Joe
In der solaranzeige.log steht jetzt auch Nur meine Messdaten sehe ich nicht in der DB. Also Import, Export und den momentanen Messwert. Es gibt "Service" und "Statistik", aber keine aktuellen Werte, so wie ich sie in der Tosmota Oberfläche sehe
Danke
Joe
Growatt SHP10000TL3 BH UP, 11kWp
Batteriesatz und BMS 15kW
ATS Notstromumschalter
Growatt SHP10000TL3 BH UP, 3,6kWp, bifacial Panels, Tigo Optimierer
Growatt Smart Energy Manager (Shinemaster + SDM630)
WIFI Lesekopf von Hichi
DIY Wallbox
Batteriesatz und BMS 15kW
ATS Notstromumschalter
Growatt SHP10000TL3 BH UP, 3,6kWp, bifacial Panels, Tigo Optimierer
Growatt Smart Energy Manager (Shinemaster + SDM630)
WIFI Lesekopf von Hichi
DIY Wallbox
Wer ist online?
Mitglieder in diesem Forum: 0 Mitglieder und 51 Gäste