Kostal Plenticore G2/G3 - Schaltausgänge

Welche Geräter können mit dieser Anzeige benutzt werden?
Laderegler, Wallboxen, Batterie-Management-Systeme, WLAN Schalter mit Tasmota Firmware und Wechselrichter.
Allgemeine Fragen zu all diesen Geräten.

Moderator: Ulrich

OS-Pa
Beiträge: 2
Registriert: Mo 17. Jun 2024, 11:29
Danksagung erhalten: 1 Mal

Kostal Plenticore G2/G3 - Schaltausgänge

Beitrag von OS-Pa »

Moin, ich habe seit wenigen Monaten eine PV-Anlage mit Kostal Plenticore G2 und plane über die Schaltausgänge des Wechselrichters meine SG-ready fähige Wärmepumpe und ggf. weitere Lasten zu steuern. In Vorbereitung dessen habe ich versucht den Status der Schaltausgänge abzufragen und zu visualisieren. Dazu habe ich die "kostal_plenticore_math.php" genutzt. Das Ergebnis möchte ich auch anderen zur Verfügung stellen. Warnung: Ich hatte vorher praktisch keine Berührungspunkte mit PHP, influxDB und Grafana ... seht mir also etwaige Kuriositäten und Fehler nach.

Code: Alles auswählen

<?php
//  Relais des Plenticore auslesen
$rc = $funktionen->kostal_register_lesen($COM1,"0260","0001","U16-1");
$aktuelleDaten["Relais_1"] = $rc["Wert"];
$rc = $funktionen->kostal_register_lesen($COM1,"0261","0001","U16-1");
$aktuelleDaten["Relais_2"] = $rc["Wert"];
$rc = $funktionen->kostal_register_lesen($COM1,"0262","0001","U16-1");
$aktuelleDaten["Relais_3"] = $rc["Wert"];
$rc = $funktionen->kostal_register_lesen($COM1,"0263","0001","U16-1");
$aktuelleDaten["Relais_4"] = $rc["Wert"];

$aktuelleDaten["Relais_All"] = $aktuelleDaten["Relais_1"] + 2 * $aktuelleDaten["Relais_2"] + 4 * $aktuelleDaten["Relais_3"] + 8 * $aktuelleDaten["Relais_4"];

$aktuelleDaten["ZusatzQuery"] = "Service  Relais_All=".$aktuelleDaten["Relais_All"].",";
$aktuelleDaten["ZusatzQuery"] .= "Relais_1=".$aktuelleDaten["Relais_1"].",";
$aktuelleDaten["ZusatzQuery"] .= "Relais_2=".$aktuelleDaten["Relais_2"].",";
$aktuelleDaten["ZusatzQuery"] .= "Relais_3=".$aktuelleDaten["Relais_3"].",";
$aktuelleDaten["ZusatzQuery"] .= "Relais_4=".$aktuelleDaten["Relais_4"];
$aktuelleDaten["ZusatzQuery"] .= "  ".$aktuelleDaten["zentralerTimestamp"];
$aktuelleDaten["ZusatzQuery"] .= "\n";

//  Wenn der Wert auch in die LOG Datei geschrieben werden soll.
$funktionen->log_schreiben("Relais: ".$aktuelleDaten["Relais_All"]."  ",">",1);
?>
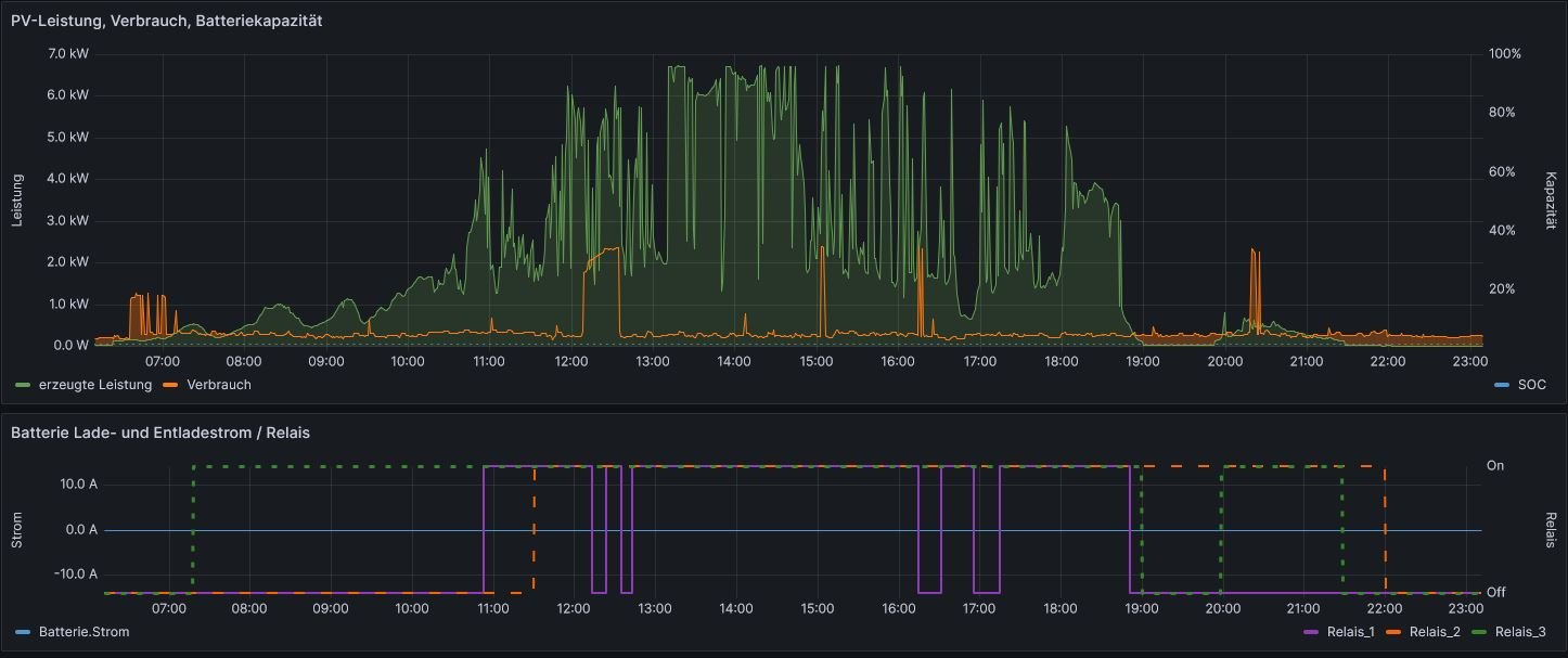
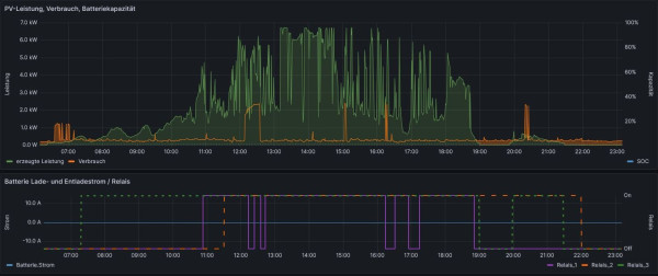
In der Solaranzeige (Grafana) schaut das dann exemplarisch bei mir wie in der angehängten Abbildung aus. Zusätzlich kann man den Relaisstatus natürlich auch in Zeitreihen darstellen.

Vielleicht kann man die Abfrage der Schaltausgänge des Plenticore zukünftig auch direkt in den Regler übernehmen?

Die Modbus-Register für die Schaltausgänge des Plenticore sind 0x0260 - 0x0263. Laut Kostal-Doku (Link siehe unten) sollten diese auch beschrieben werden können, was mir grundsätzlich auch gelungen ist ("Write succeeded"), allerdings ohne Effekt blieb und der nächste Lesevorgang zeigte wieder nur den vorherigen Status?
Kostal-Modbus-Doku 01/2024: https://cdn-production.kostal.com/-/med ... ybrid.pdf?

PS: Danke für "Solaranzeige" und die hier geleistete Arbeit !
Dateianhänge
Relais_Plenti.JPG
Relais_Plenti.JPG (7.98 KiB) 498 mal betrachtet
Kostal Plenticore+ G2 7.0 / KSEM / 16x TrinaSolar Vertex S+ 435W / Batterie noch in Planung

OS-Pa
Beiträge: 2
Registriert: Mo 17. Jun 2024, 11:29
Danksagung erhalten: 1 Mal

Re: Kostal Plenticore G2/G3 - Schaltausgänge

Beitrag von OS-Pa »

Kleine Ergänzung: Die Relais des Plenticore können über Modbus gesteuert werden. Dazu muss allerdings im Servicemenue des Plenticore der Betriebsmodus für den Ausgang auf "Externe Steuerung" umgestellt werden. Man hat also nur die Wahl zwischen externer oder interner Steuerung. Interne Steuerung, die durch Signale via Modbus überschrieben wird, geht also nicht - anders als bspw. bei der Batteriesteuerung, wo die interne Steuerung nach Ausbleiben von Modbus Signalen wieder übernimmt.
Kostal Relais-extern.JPG

Als Anhang noch ein Screenshot zur Visualisierung der Relaisausgänge. Die Einstellungen im Plenticore sind dabei eher sinnfrei gewählt und sollen nur die verschiedenen Möglichkeiten visualisieren. Lasten werden aktuell noch nicht darüber gesteuert, weshalb die Verbrauchskurve auch unbeeinflusst bleibt.Zur info, der Verbrauchspeak kurz nach 12:00h ist die Warmwasserbereitung der Wärmepumpe, die bislang nur zeitgesteuert in die Mittagszeit verschoben ist.
Solaranzeige.JPG
Kostal Relais.jpg
Kostal Plenticore+ G2 7.0 / KSEM / 16x TrinaSolar Vertex S+ 435W / Batterie noch in Planung

Zurück zu „Fragen zu Reglern, Wallboxen und Wechselrichter“

Wer ist online?

Mitglieder in diesem Forum: 0 Mitglieder und 3 Gäste