Huawei M0 +M1 Kaskade
Moderator: Ulrich
- Ulrich
- Administrator
- Beiträge: 6607
- Registriert: Sa 7. Nov 2015, 10:33
- Wohnort: Essen
- Hat sich bedankt: 163 Mal
- Danksagung erhalten: 918 Mal
Re: Huawei M0 +M1 Kaskade
1 + 3 sind die PIN's an denen man Master Geräte anschließen kann. An 2 + 4 gehören Slaves. Deshalb muss die Solaranzeige immer an PIN 1 + 3
Wenn du PIN 1 + 3 am 5KTL für den Raspberry benutzt, kannst du den 5KTL und den Stromsensor auslesen.
Über den Stromsensor eventuell die Gesamtleistung beider Wechselrichter. Den Rest könntest du dan in einer math Datei errechnen.
Wenn du PIN 1 + 3 am 5KTL für den Raspberry benutzt, kannst du den 5KTL und den Stromsensor auslesen.
Über den Stromsensor eventuell die Gesamtleistung beider Wechselrichter. Den Rest könntest du dan in einer math Datei errechnen.
-----------------------------------------------------
Ulrich . . . . . . . . [ Admin ]
Ulrich . . . . . . . . [ Admin ]
-
Theslowman
- Beiträge: 91
- Registriert: Sa 1. Aug 2020, 13:31
- Wohnort: 55278 Dalheim
- Danksagung erhalten: 4 Mal
Re: Huawei M0 +M1 Kaskade
Laut Auskunft von Huawei ist es egal, ob hier 1+3 oder 2+4 benutzt wird in ( für) der / die Kaskade. Sie müssen nur seriell belegt sein in der Kaskade, das bedeutet keine 2 Adern auf einem Pin. Ausnahme ist hier der Power Sensor und Luna2000 die gemeinsam und gleichzeitig 5+7+9 benutzen an den M1 Modellen.
So wie ich das aktuell verstehe, geht der 17KTL-M0 nicht abzufragen trotz korrekter RS485 Konfiguration. Ich tippe mal, der Smartlogger3000A würde dann zum abfragen gehen wo alle angeschlossen sind, oder ? Kommt die WP , dann werde ich eh den SL3000A brauchen..............
Ansonsten, ein zweiter RS485 im PI hilft ja auch net
So wie ich das aktuell verstehe, geht der 17KTL-M0 nicht abzufragen trotz korrekter RS485 Konfiguration. Ich tippe mal, der Smartlogger3000A würde dann zum abfragen gehen wo alle angeschlossen sind, oder ? Kommt die WP , dann werde ich eh den SL3000A brauchen..............
Ansonsten, ein zweiter RS485 im PI hilft ja auch net
-
Theslowman
- Beiträge: 91
- Registriert: Sa 1. Aug 2020, 13:31
- Wohnort: 55278 Dalheim
- Danksagung erhalten: 4 Mal
Re: Huawei M0 +M1 Kaskade
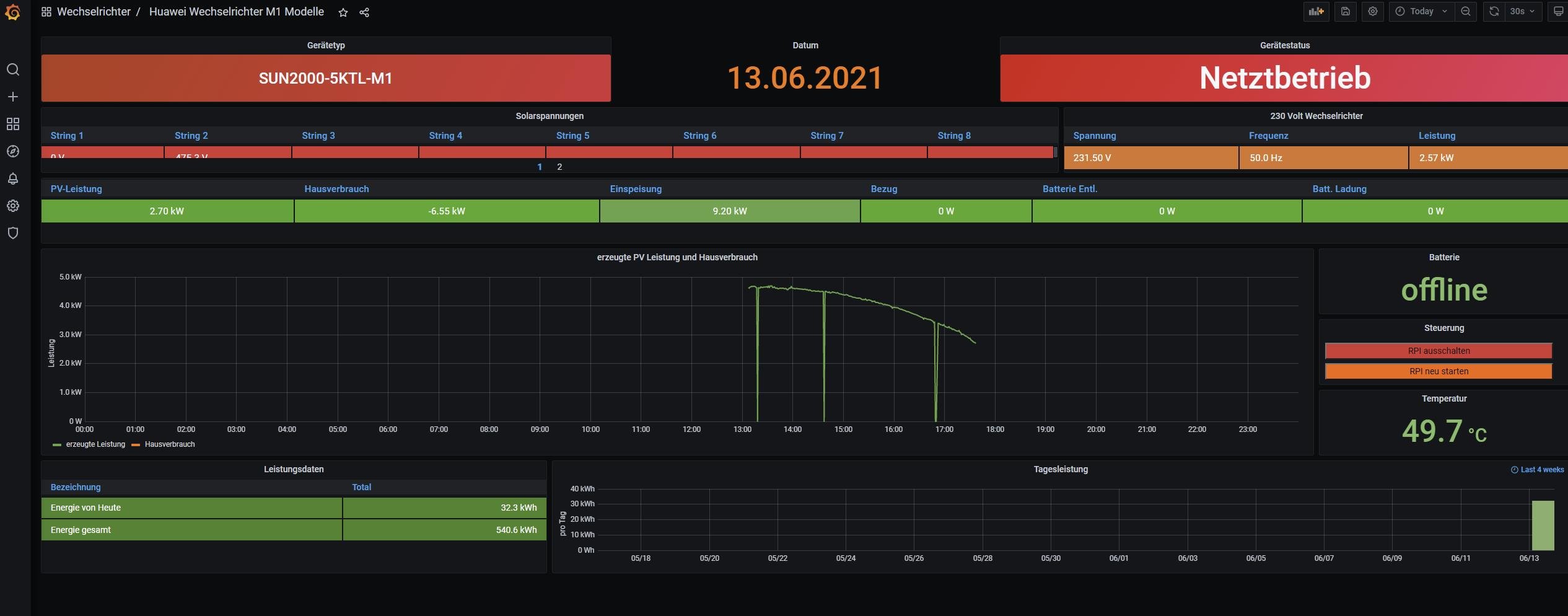
So, um das final abzuschließen, die Kaskade an sich funktioniert, nur den Weg hier mit Solaranzeige zu monitoren, geht nicht. Ich hab mir die Logs und das Dashboard nochmals angeschaut. Da ist doch noch was interessantes übrig geblieben.
Wenn die Anlage nicht mehr produziert und der 17KTL-M0 in den Standby geht, dann gehen auch wieder die Daten vom Power Sensor, sieht man sehr schön an der orangenen Linie ganz rechts unten wenn die wieder kommt.....
Wenn die Anlage nicht mehr produziert und der 17KTL-M0 in den Standby geht, dann gehen auch wieder die Daten vom Power Sensor, sieht man sehr schön an der orangenen Linie ganz rechts unten wenn die wieder kommt.....
-
Theslowman
- Beiträge: 91
- Registriert: Sa 1. Aug 2020, 13:31
- Wohnort: 55278 Dalheim
- Danksagung erhalten: 4 Mal
Re: Huawei M0 +M1 Kaskade
Ich muss doch nochmal was zum Verständnis fragen :
Benutze ich die Solaranzeige nur für den 5KTL-M1 ( der ist Master), dann bekomme ich den Hausverbrauch in Orange nur angezeigt, wenn der 17KTL-M0 aus ist ( als keine Sonne- Standby) . Warum "blockiert" der die Power Sensor Abfrage am 5KTL-M1?
Benutze ich die Solaranzeige nur für den 5KTL-M1 ( der ist Master), dann bekomme ich den Hausverbrauch in Orange nur angezeigt, wenn der 17KTL-M0 aus ist ( als keine Sonne- Standby) . Warum "blockiert" der die Power Sensor Abfrage am 5KTL-M1?
-
Theslowman
- Beiträge: 91
- Registriert: Sa 1. Aug 2020, 13:31
- Wohnort: 55278 Dalheim
- Danksagung erhalten: 4 Mal
Re: Huawei M0 +M1 Kaskade
Ich hab mich nochmal an meine Kaskade dran gesetzt. Die Kaskade an sich läuft super, keine Probleme.
Ich hab mir die Logs angeschaut und da wird der 2. WR 17KTL-M0 mit ID 6 nicht abgefragt, bzw. es kommen keine Daten. Ich häng mal die Logs mit an:
Das ist ein Auszug aus dem log:
13.06. 17:27:02 -Multi Regler Auslesen [Start].
13.06. 17:27:02 -Verarbeitung von: '1.user.config.php' Regler: 56
13.06. 17:27:02 |---------------- Start huawei_M1.php -----------------------------
13.06. 17:27:02 > -Gerätetyp: SUN2000-5KTL-M1 Modell ID: 426
13.06. 17:27:08 * -Daten zur lokalen InfluxDB [ solaranzeige ] gesendet.
13.06. 17:27:08 -Multi-Regler-Ausgang. -1623598019
13.06. 17:27:08 -OK. Datenübertragung erfolgreich.
13.06. 17:27:08 |---------------- Stop huawei_M1.php ---------------------------
13.06. 17:27:08 -Verarbeitung von: '2.user.config.php' Regler: 46
13.06. 17:27:08 |---------------- Start huawei.php -----------------------------
13.06. 17:27:09 > -Gerätetyp: 0
13.06. 17:27:25 > -aktuelle PV-Leistung: 0 Watt
13.06. 17:27:34 * -Daten zur lokalen InfluxDB [ solaranzeige2 ] gesendet.
13.06. 17:27:34 -Multi-Regler-Ausgang. -1623598045
13.06. 17:27:34 -OK. Datenübertragung erfolgreich.
13.06. 17:27:34 |---------------- Stop huawei.php ---------------------------
13.06. 17:27:34 -Multi Regler Auslesen [Stop].
php.log:
[13-Jun-2021 17:59:42 Europe/Berlin] PHP Notice: Undefined variable: Startzeit in /var/www/html/huawei.php on line 446
[13-Jun-2021 18:00:07 Europe/Berlin] PHP Notice: Undefined variable: Startzeit in /var/www/html/huawei_M1.php on line 496
[13-Jun-2021 18:00:32 Europe/Berlin] PHP Notice: Undefined variable: Startzeit in /var/www/html/huawei.php on line 446
[13-Jun-2021 18:01:08 Europe/Berlin] PHP Notice: Undefined variable: Startzeit in /var/www/html/huawei_M1.php on line 496
[13-Jun-2021 18:01:42 Europe/Berlin] PHP Notice: Undefined variable: Startzeit in /var/www/html/huawei.php on line 446
[13-Jun-2021 18:02:06 Europe/Berlin] PHP Notice: Undefined variable: Startzeit in /var/www/html/huawei_M1.php on line 496
[13-Jun-2021 18:02:30 Europe/Berlin] PHP Notice: Undefined variable: Startzeit in /var/www/html/huawei.php on line 446
[13-Jun-2021 18:03:06 Europe/Berlin] PHP Notice: Undefined variable: Startzeit in /var/www/html/huawei_M1.php on line 496
[13-Jun-2021 18:03:32 Europe/Berlin] PHP Notice: Undefined variable: Startzeit in /var/www/html/huawei.php on line 446
[13-Jun-2021 18:04:13 Europe/Berlin] PHP Notice: Undefined variable: Startzeit in /var/www/html/huawei_M1.php on line 496
[13-Jun-2021 18:04:39 Europe/Berlin] PHP Notice: Undefined variable: Startzeit in /var/www/html/huawei.php on line 446
[13-Jun-2021 18:05:08 Europe/Berlin] PHP Notice: Undefined variable: Startzeit in /var/www/html/huawei_M1.php on line 496
Ich hab mir die Logs angeschaut und da wird der 2. WR 17KTL-M0 mit ID 6 nicht abgefragt, bzw. es kommen keine Daten. Ich häng mal die Logs mit an:
Das ist ein Auszug aus dem log:
13.06. 17:27:02 -Multi Regler Auslesen [Start].
13.06. 17:27:02 -Verarbeitung von: '1.user.config.php' Regler: 56
13.06. 17:27:02 |---------------- Start huawei_M1.php -----------------------------
13.06. 17:27:02 > -Gerätetyp: SUN2000-5KTL-M1 Modell ID: 426
13.06. 17:27:08 * -Daten zur lokalen InfluxDB [ solaranzeige ] gesendet.
13.06. 17:27:08 -Multi-Regler-Ausgang. -1623598019
13.06. 17:27:08 -OK. Datenübertragung erfolgreich.
13.06. 17:27:08 |---------------- Stop huawei_M1.php ---------------------------
13.06. 17:27:08 -Verarbeitung von: '2.user.config.php' Regler: 46
13.06. 17:27:08 |---------------- Start huawei.php -----------------------------
13.06. 17:27:09 > -Gerätetyp: 0
13.06. 17:27:25 > -aktuelle PV-Leistung: 0 Watt
13.06. 17:27:34 * -Daten zur lokalen InfluxDB [ solaranzeige2 ] gesendet.
13.06. 17:27:34 -Multi-Regler-Ausgang. -1623598045
13.06. 17:27:34 -OK. Datenübertragung erfolgreich.
13.06. 17:27:34 |---------------- Stop huawei.php ---------------------------
13.06. 17:27:34 -Multi Regler Auslesen [Stop].
php.log:
[13-Jun-2021 17:59:42 Europe/Berlin] PHP Notice: Undefined variable: Startzeit in /var/www/html/huawei.php on line 446
[13-Jun-2021 18:00:07 Europe/Berlin] PHP Notice: Undefined variable: Startzeit in /var/www/html/huawei_M1.php on line 496
[13-Jun-2021 18:00:32 Europe/Berlin] PHP Notice: Undefined variable: Startzeit in /var/www/html/huawei.php on line 446
[13-Jun-2021 18:01:08 Europe/Berlin] PHP Notice: Undefined variable: Startzeit in /var/www/html/huawei_M1.php on line 496
[13-Jun-2021 18:01:42 Europe/Berlin] PHP Notice: Undefined variable: Startzeit in /var/www/html/huawei.php on line 446
[13-Jun-2021 18:02:06 Europe/Berlin] PHP Notice: Undefined variable: Startzeit in /var/www/html/huawei_M1.php on line 496
[13-Jun-2021 18:02:30 Europe/Berlin] PHP Notice: Undefined variable: Startzeit in /var/www/html/huawei.php on line 446
[13-Jun-2021 18:03:06 Europe/Berlin] PHP Notice: Undefined variable: Startzeit in /var/www/html/huawei_M1.php on line 496
[13-Jun-2021 18:03:32 Europe/Berlin] PHP Notice: Undefined variable: Startzeit in /var/www/html/huawei.php on line 446
[13-Jun-2021 18:04:13 Europe/Berlin] PHP Notice: Undefined variable: Startzeit in /var/www/html/huawei_M1.php on line 496
[13-Jun-2021 18:04:39 Europe/Berlin] PHP Notice: Undefined variable: Startzeit in /var/www/html/huawei.php on line 446
[13-Jun-2021 18:05:08 Europe/Berlin] PHP Notice: Undefined variable: Startzeit in /var/www/html/huawei_M1.php on line 496
- Dateianhänge
-
- 2.user.config.php
- (26.09 KiB) 456-mal heruntergeladen
-
- 1.user.config.php
- (26.08 KiB) 423-mal heruntergeladen
-
- solaranzeige.log
- (155.63 KiB) 419-mal heruntergeladen
-
- php.log
- (20.77 KiB) 411-mal heruntergeladen
- Ulrich
- Administrator
- Beiträge: 6607
- Registriert: Sa 7. Nov 2015, 10:33
- Wohnort: Essen
- Hat sich bedankt: 163 Mal
- Danksagung erhalten: 918 Mal
Re: Huawei M0 +M1 Kaskade
Die Fehler in der php.log sind nur "Schönheitsfehler" Die haben nichts mit dem eigentlichen Fehler zu tun.
Das Problem ist, dass der Wechselrichter (2.user.config.php) nicht ausgelesen werden kann. Eine mögliche Ursache könnte sein, dass es sich bei dem Gerät nicht um die GeräteID 6 handelt. Auch ist Wiederholung = 3 nicht sehr förderlich bei der Fehlersuche. Solltest du erst einmal auf 1 stellen.
Beide Geräte müssen mit einem RS485 Adapter angeschlossen werden. Ist das so? Der 1. Wechselrichter schiebt nicht automatisch die Daten zum 2. Wechselrichter.
Das Problem ist, dass der Wechselrichter (2.user.config.php) nicht ausgelesen werden kann. Eine mögliche Ursache könnte sein, dass es sich bei dem Gerät nicht um die GeräteID 6 handelt. Auch ist Wiederholung = 3 nicht sehr förderlich bei der Fehlersuche. Solltest du erst einmal auf 1 stellen.
Beide Geräte müssen mit einem RS485 Adapter angeschlossen werden. Ist das so? Der 1. Wechselrichter schiebt nicht automatisch die Daten zum 2. Wechselrichter.
-----------------------------------------------------
Ulrich . . . . . . . . [ Admin ]
Ulrich . . . . . . . . [ Admin ]
-
Theslowman
- Beiträge: 91
- Registriert: Sa 1. Aug 2020, 13:31
- Wohnort: 55278 Dalheim
- Danksagung erhalten: 4 Mal
Re: Huawei M0 +M1 Kaskade
Hallo Ulrich.
Die ID für den 2. Wechselrichter ist 6 und die Wiederholungen hab ich schon auf 1 gesetzt. Problem bleibt.
Aktuell ist es so angeschlossen : Pi4 < 1x RS485> ID1 5KTL-M1 <RS485> 17KTL-M0.Verstehe ich das richtig, der Pi4 soll 2xRS485 haben?
Die ID für den 2. Wechselrichter ist 6 und die Wiederholungen hab ich schon auf 1 gesetzt. Problem bleibt.
Aktuell ist es so angeschlossen : Pi4 < 1x RS485> ID1 5KTL-M1 <RS485> 17KTL-M0.Verstehe ich das richtig, der Pi4 soll 2xRS485 haben?
- Ulrich
- Administrator
- Beiträge: 6607
- Registriert: Sa 7. Nov 2015, 10:33
- Wohnort: Essen
- Hat sich bedankt: 163 Mal
- Danksagung erhalten: 918 Mal
Re: Huawei M0 +M1 Kaskade
Ich will noch einmal die Theorie erklären. Da ich noch nicht einmal ein Huawei Gerät gesehen habe kann ich dir in der Praxis nicht weiterhilfen.
Die Theorie:
In einem RS485 Netzwerk gibt es viele Slaves ober nur einen Master. Die Solaranzeige ist immer Master. Man kann also die Wechselrichter, wenn sie nicht unternader verbunden sind alle auslesen, mit je einem RS485 Kabel.
Sind die Wechselrichter untereinander Verbunden wird es schwieriger. Einen MASTER kann kein MASTER auslesen. Jetzt musst du wissen, wen du in dem Verbund als Master eingestellt hast. An dieses Gerät muss die Solaranzeige angerschlossen werden, unter der Bedingung, das dieses Geräte einen speziellen Anschluß für einen 2. MASTER hat. Es muss also vorbereitet sein, das es MASTER und SLAVE gleichermaßen ist und die Daten, die es als Master sammelt parallel als Slave zur Verfügung stellt. Es gibt Mitglieder die das in Betrieb haben. Ob der "MASTER/SLAVE" ganz bestimmte Hardware benötigt und bestimmte Software kann ich nicht sagen. Der SmartMeter von Huawei kann das aber. An diesem Punkt muss der Huawei Support helfen oder Mitglieder die sich mit der Kaskadenverschaltung der HUAWEI Geräte gut auskennen. Es gibt auch Dokumente von Huawei, die die Kaskadenverschaltung genau beschreiben. An dem Umfang dieser Dokumente siehst du aber, dass das alles nicht ganz so einfach ist.
Die Theorie:
In einem RS485 Netzwerk gibt es viele Slaves ober nur einen Master. Die Solaranzeige ist immer Master. Man kann also die Wechselrichter, wenn sie nicht unternader verbunden sind alle auslesen, mit je einem RS485 Kabel.
Sind die Wechselrichter untereinander Verbunden wird es schwieriger. Einen MASTER kann kein MASTER auslesen. Jetzt musst du wissen, wen du in dem Verbund als Master eingestellt hast. An dieses Gerät muss die Solaranzeige angerschlossen werden, unter der Bedingung, das dieses Geräte einen speziellen Anschluß für einen 2. MASTER hat. Es muss also vorbereitet sein, das es MASTER und SLAVE gleichermaßen ist und die Daten, die es als Master sammelt parallel als Slave zur Verfügung stellt. Es gibt Mitglieder die das in Betrieb haben. Ob der "MASTER/SLAVE" ganz bestimmte Hardware benötigt und bestimmte Software kann ich nicht sagen. Der SmartMeter von Huawei kann das aber. An diesem Punkt muss der Huawei Support helfen oder Mitglieder die sich mit der Kaskadenverschaltung der HUAWEI Geräte gut auskennen. Es gibt auch Dokumente von Huawei, die die Kaskadenverschaltung genau beschreiben. An dem Umfang dieser Dokumente siehst du aber, dass das alles nicht ganz so einfach ist.
-----------------------------------------------------
Ulrich . . . . . . . . [ Admin ]
Ulrich . . . . . . . . [ Admin ]
-
Theslowman
- Beiträge: 91
- Registriert: Sa 1. Aug 2020, 13:31
- Wohnort: 55278 Dalheim
- Danksagung erhalten: 4 Mal
Re: Huawei M0 +M1 Kaskade
Guten Morgen.
Master bei Huawei ist immer der Dongle am Wechselrichter, der PowerSensor hat extra Pins am WR. Gibt ein dagegen keinen Dongle sondern einen Smartlogger3000A ist der der Master..........
In der Kaskade ist sich Huawei augenscheinlich nicht sicher, wie die Vorgaben bei der Verkabelung sein sollen. Kommt auch drauf an, wie alt die Doku ist
Es gibt einen Unterschied ob die Kaskade einen Dongle oder Smartlogger3000A hat! Ist ein Dongle im Einsatz, gehts über Pin 1+3 zum nächsten WR mit Eingang 2+4, ist ein Smartlogger dran, genau anders rum, verstehe einer die Chinesen
Um die Verwirrung jetzt komplett zu machen, gibts auch noch Unterschiede ob es ein M0 oder M1 Modell ist !
Kann es sein, da wo die Huawei Kaskade läuft mit der Solaranzeige, das gleiche Generationen , also M0 oder M1 oder M2 oder M3 verbaut sind bzw. der Smartlogger3000A mit im Spiel ist ?
Ich würde mal tippen, das die Dongle Kaskade erst funktioniert, wenn man den Dongle mit LAN abfragen kann, dazu müssen wir aber auf die neue Dongle Software warten...........
Master bei Huawei ist immer der Dongle am Wechselrichter, der PowerSensor hat extra Pins am WR. Gibt ein dagegen keinen Dongle sondern einen Smartlogger3000A ist der der Master..........
In der Kaskade ist sich Huawei augenscheinlich nicht sicher, wie die Vorgaben bei der Verkabelung sein sollen. Kommt auch drauf an, wie alt die Doku ist
Kann es sein, da wo die Huawei Kaskade läuft mit der Solaranzeige, das gleiche Generationen , also M0 oder M1 oder M2 oder M3 verbaut sind bzw. der Smartlogger3000A mit im Spiel ist ?
Ich würde mal tippen, das die Dongle Kaskade erst funktioniert, wenn man den Dongle mit LAN abfragen kann, dazu müssen wir aber auf die neue Dongle Software warten...........
-
Theslowman
- Beiträge: 91
- Registriert: Sa 1. Aug 2020, 13:31
- Wohnort: 55278 Dalheim
- Danksagung erhalten: 4 Mal
Re: Huawei M0 +M1 Kaskade
Im Laufe der Woche ist die Version 122 für den Dongle raus gekommen. Damit sollten jetzt auf dem Lananschluss die Wechselrichter abzufragen sein.
Wer ist online?
Mitglieder in diesem Forum: 0 Mitglieder und 0 Gäste