Huawei M0 +M1 Kaskade

Wenn mehr als ein Gerät an den Raspberry angeschlossen werden sollen. Z.B. ein Regler und ein Wechselrichter oder mehrere Wechselrichter. Das Maximum sind 6 Geräte pro Raspberry Pi.

Moderator: Ulrich

Theslowman
Beiträge: 91
Registriert: Sa 1. Aug 2020, 13:31
Wohnort: 55278 Dalheim
Danksagung erhalten: 4 Mal

Huawei M0 +M1 Kaskade

Beitrag von Theslowman »

Ich betreibe hier eine Huawei Kaskade, bestehend aus 5KTL-M1 mit Dongle + Power Sensor und einem 17LTL-M0, der per RS485 am 5KTL-M1 angeschlossen ist. Die Kaskade ist nach den Vorgaben von Huawei aufgebaut und funktioniert mit 60x JASolar 410Wp vorzüglich :D

Ich möchte die Chance mit dem Thread hier nutzen, mir und allen anderen mit Huawei Equipment, den Weg ein wenig leichter zu machen, um alles an die Solaranzeige anschließen zu können.

Meine Hardware / Infrastruktur sieht aktuell so aus:

5KTL-M1 ( BusID 1 ) mit Dongle für Lan und Power Sensor DTSU-666H ( BusID 11 )
17KTL-M0 ( BusID 21 ) per RS485 am 5KTL-M1

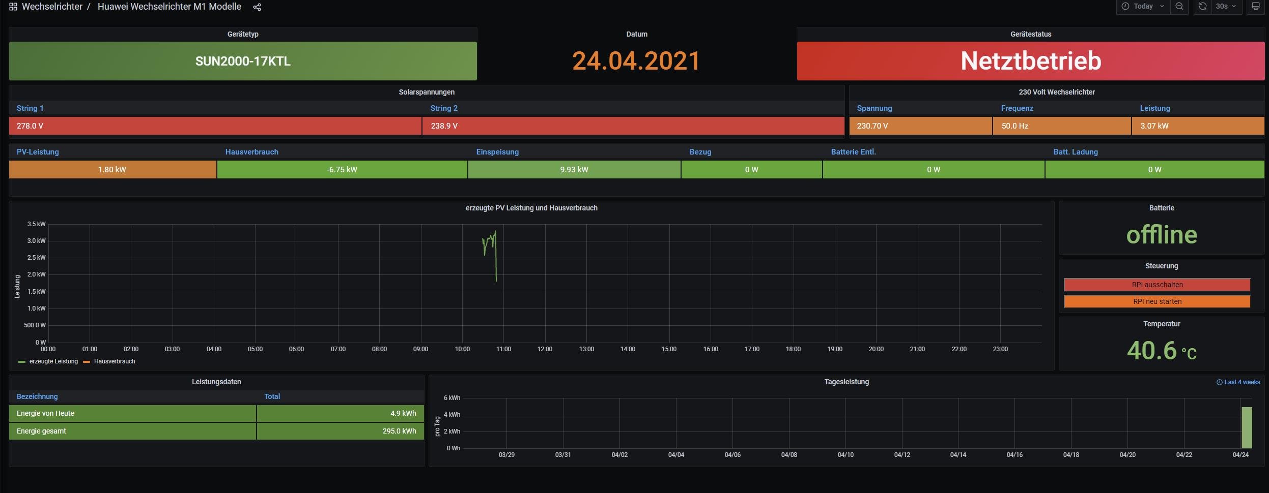
Ich habe setup aufgerufen in putty und die Grundinstallation gemacht. Neustart wurde durchgeführt und da ist dann auch schon die erste Sache. Der 5KTL-M1 wird im Dashboard nicht korrekt angezeigt als Modell und ich sehe auch keinen Hausverbrauch.........

Achtung, der 17KTL-M0 läuft im Hintergrund und erzeugt schon mehr als 10KW, da sollte klar sein, das die Summenwerte im Dashboard aktuell nicht stimmen. Mir geht es erstmal darum, das nicht ein 17KTL angezeigt wird.....

Wer kann bis hierher helfen ?
Dateianhänge
Dashboard 5KTL-m1.jpg
user.config.php
(25.64 KiB) 465-mal heruntergeladen
update.log
(5.04 KiB) 424-mal heruntergeladen
solaranzeige.log
(14.36 KiB) 428-mal heruntergeladen
php.log
(18.88 KiB) 416-mal heruntergeladen

Online
Benutzeravatar
Ulrich
Administrator
Beiträge: 6607
Registriert: Sa 7. Nov 2015, 10:33
Wohnort: Essen
Hat sich bedankt: 163 Mal
Danksagung erhalten: 918 Mal

Re: Huawei M0 +M1 Kaskade

Beitrag von Ulrich »

Wie ist den der Raspberry angeschlossen? An welchem Gerät hängt der?

Stelle den Tracelevel bitte in der Datei huawei_M1.php vorübergehend einmal von 7 auf 8 und poste dann mal die LOG Datei solaranzeige.log

Außerdem schaue bitte einmal in die influxDB im Measurement "Info" Dort sollte das Modell auch stehen.
-----------------------------------------------------
Ulrich . . . . . . . . [ Admin ]

Theslowman
Beiträge: 91
Registriert: Sa 1. Aug 2020, 13:31
Wohnort: 55278 Dalheim
Danksagung erhalten: 4 Mal

Re: Huawei M0 +M1 Kaskade

Beitrag von Theslowman »

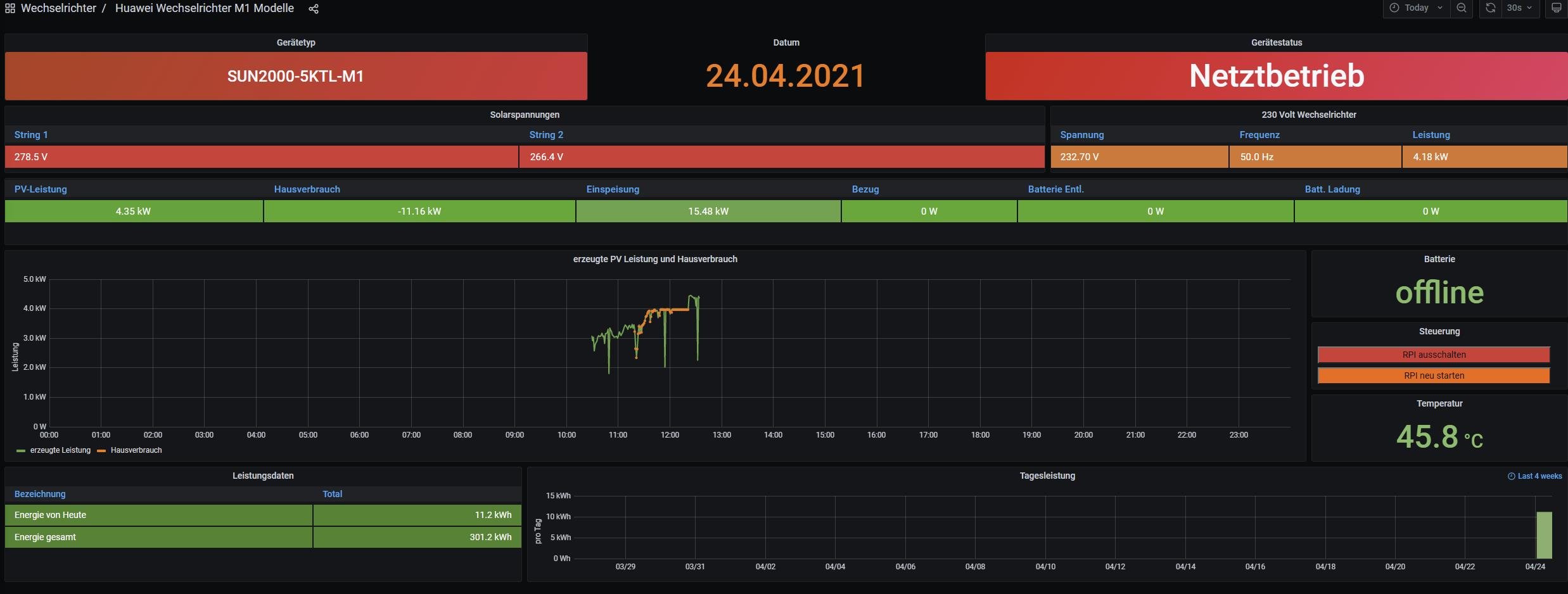
Danke für die Hilfe @Ulrich, aber ich kann schon direkt einen Tipp los werden. Geduld scheint wohl von Nöten zu sein wenn man die Grundinstallation von Solaranzeige durch hat..... Grafana braucht wohl ein bisschen bis die Daten soweit sind, toll das es jetzt erstmal läuft !

Wir betrachten mal jetzt im Dashboard nicht die Werte und Summen , die stimmen nicht, die ganze Kaskade ist schon an der 70% weich Grenze am laufen, sagt mein 2RZ ;)

Wie ich jetzt feststellen konnte, wird der Power Sensor korrekt eingelesen am 5KTL-M1. Ich musste grad noch die Sicherungen umbauen, deswegen fehlen ein paar Werte vom Power Sensor. Warten wir einfach.

Ich beschäftige mich jetzt erstmal in der Zwischenzeit mit der Einbindung des 17KTL-M0. So wie ich das bisher als blutiger Anfänger gelesen habe, muss ich einen 2. Datei anlegen. Anleitung hab ich hier schon ausgedruckt mit 17 Seiten......

Datei werde ich nachher einfach mal hier hochladen wenn ich die editiert habe........


Kleiner Nachtrag noch: Ich verwende den Adapter viewtopic.php?p=3370#p3370 am PI4 mit 4GB RAM.
Dateianhänge
Dashboard 5KTL-M1-Status.jpg

Theslowman
Beiträge: 91
Registriert: Sa 1. Aug 2020, 13:31
Wohnort: 55278 Dalheim
Danksagung erhalten: 4 Mal

Re: Huawei M0 +M1 Kaskade

Beitrag von Theslowman »

Der aktuelle Stand ist der, das der Power Sensor nicht mehr ausgelesen wird, sprich der Hausverbrauch ist weg.............. muss ich später mal schauen . der Sensor an sich liefert Daten, konnte ich in der Huawei APP sehen.

Ich habe mich jetzt weiter um den 17KTL-M0 bemüht und auf Multiregler erweitert. Ich habe mal beiden Dateien mit angehängt, es gibt jetzt nur noch 1.user und 2.user. Datenbank angelegt, Grafana als Datasource hinzugefügt.

@Ulrich : Ich hab gesehen, das in der config.php unter Regler 46 die M0 Modelle von Huawei geführt werden sollen . Laut deinem Post hier aber : viewtopic.php?f=29&t=1457

wäre aber für Modelle M0,M1,M2 von Huawei regler 56 nötig. Ich habe in der 2.user.config.php jetzt Regler 56 benutzt weil ich mir unsicher war. Aber laut Log gibt es jetzt ein Problem beim auslesen des 17KTL-M0 :

24.04. 13:45:01 -Multi Regler Auslesen [Start].
24.04. 13:45:01 -Verarbeitung von: '1.user.config.php' Regler: 56
24.04. 13:45:01 |---------------- Start huawei_M1.php -----------------------------
24.04. 13:45:02 > -Gerätetyp: SUN2000-5KTL-M1
24.04. 13:45:09 * -Daten zur lokalen InfluxDB [ solaranzeige ] gesendet.
24.04. 13:45:09 -Multi-Regler-Ausgang. -1619264700
24.04. 13:45:09 -OK. Datenübertragung erfolgreich.
24.04. 13:45:09 |---------------- Stop huawei_M1.php ---------------------------
24.04. 13:45:09 -Verarbeitung von: '2.user.config.php' Regler: 56
24.04. 13:45:09 |---------------- Start huawei_M1.php -----------------------------
24.04. 13:46:01 -Zu viele PHP Scripte: multi_regler_auslesen.php
24.04. 13:46:01 !! -|---> Stop PHP Script: multi_regler_auslesen.php **************
24.04. 13:46:06 !! -Keine gültigen Daten empfangen.
24.04. 13:46:06 |---------------- Stop huawei_M1.php ---------------------------
24.04. 13:46:06 -Multi Regler Auslesen [Stop Timeout].

24.04. 13:47:01 -Multi Regler Auslesen [Start].
24.04. 13:47:01 -Verarbeitung von: '1.user.config.php' Regler: 56
24.04. 13:47:01 |---------------- Start huawei_M1.php -----------------------------
24.04. 13:47:02 > -Gerätetyp: SUN2000-5KTL-M1
24.04. 13:47:10 * -Daten zur lokalen InfluxDB [ solaranzeige ] gesendet.
24.04. 13:47:10 -Multi-Regler-Ausgang. -1619264821
24.04. 13:47:10 -OK. Datenübertragung erfolgreich.
24.04. 13:47:10 |---------------- Stop huawei_M1.php ---------------------------
24.04. 13:47:10 -Verarbeitung von: '2.user.config.php' Regler: 56
24.04. 13:47:10 |---------------- Start huawei_M1.php -----------------------------

Hab ich da in den beiden Dateien jetzt einen Fehler drin ?

Herzlichen Dank schon mal für die Hilfe.
Dateianhänge
solaranzeige.log
Log nach Reboot
(6.57 KiB) 455-mal heruntergeladen
2.user.config.php
17KTL-M0
(25.62 KiB) 448-mal heruntergeladen
1.user.config.php
5KTL-M1
(25.65 KiB) 447-mal heruntergeladen

Online
Benutzeravatar
Ulrich
Administrator
Beiträge: 6607
Registriert: Sa 7. Nov 2015, 10:33
Wohnort: Essen
Hat sich bedankt: 163 Mal
Danksagung erhalten: 918 Mal

Re: Huawei M0 +M1 Kaskade

Beitrag von Ulrich »

Wo genau hast du den RS485 Adapter, an welches Gerät angeschlossen?

Bei Huawei gibt es 2 Protokoll Versionen. Version 2 und Version 3
Die alten Geräte haben Protokoll Version 2

Die neueren Geräte -M1 -M2 haben die Protokoll Version 3

ob die -M0 Geräte noch Version 2 oder schon Version 3 benutzen ist mir nicht bekannt. Die Informationen im Forum sind nur "Glaube" Da fehlt noch der "Fachmann"

Du kannst die -M0 Geräte auch mal mit Regler = 46 ausprobieren. Nach jeder Änderung jedoch den Raspberry neu starten.
-----------------------------------------------------
Ulrich . . . . . . . . [ Admin ]

Theslowman
Beiträge: 91
Registriert: Sa 1. Aug 2020, 13:31
Wohnort: 55278 Dalheim
Danksagung erhalten: 4 Mal

Re: Huawei M0 +M1 Kaskade

Beitrag von Theslowman »

Regler 46 ist es wohl nicht. Ich habe mich aber jetzt erstmal darauf konzentriert, die Multi Version ans laufen zu bekommen. Ich habe im PHP log gesehen, das er da über ein paar Zeilen meckert. Ich habe die mal mit angehängt........
Dateianhänge
update.log
(5.04 KiB) 423-mal heruntergeladen
solaranzeige.log
(54.21 KiB) 433-mal heruntergeladen
php.log
(96.77 KiB) 428-mal heruntergeladen
2.user.config.php
(25.61 KiB) 472-mal heruntergeladen
1.user.config.php
(25.65 KiB) 446-mal heruntergeladen

Online
Benutzeravatar
Ulrich
Administrator
Beiträge: 6607
Registriert: Sa 7. Nov 2015, 10:33
Wohnort: Essen
Hat sich bedankt: 163 Mal
Danksagung erhalten: 918 Mal

Re: Huawei M0 +M1 Kaskade

Beitrag von Ulrich »

Die PHP Fehler kannst du erst einmal vernachlässigen, solange das Auslesen nicht funktioniert. Du musst dich erst einmal auf das Zusammenspiel der Geräte konzentrieren.

In einem RS485 Netzwerk gibt es Master und Slaves. Ein Master kann viele Slaves auslesen. Ein Master kann keinen Master auslesen. Und ein Slave kann keinen Slave auslesen.

Der Raspberry ist ein Master. Deshalb meine Frage wie ist das alles zusammen geschaltet. Wer ist in dem Zusammenspiel Master und wer Slave. Wenn du das bestimmen kannst, wird sehr schnell klar, was wer auslesen kann.

Wenn der Raspberry nicht angeschlossen ist, wer ist dann Master und wer ist Slave? Es muss ja einen Master und 2 Slaves geben.
Wenn einer der beiden Wechselrichter Master ist, kann nur der andere ausgelesen werden, es sei denn er hat 2 getrennte RS485 Anschlüsse.
-----------------------------------------------------
Ulrich . . . . . . . . [ Admin ]

Theslowman
Beiträge: 91
Registriert: Sa 1. Aug 2020, 13:31
Wohnort: 55278 Dalheim
Danksagung erhalten: 4 Mal

Re: Huawei M0 +M1 Kaskade

Beitrag von Theslowman »

Master ist der 5KTL-M1, an dem hängen Dongle und Power Sensor, der 17KTL-M0 ist Slave mit RS485.

Aktuell ist die Kette so : Raspberry > RS485 > 5KTL-M1 ( ID1) > RS485 > 17KTL-M0 (ID21)

Ich hab jetzt sogar mitbekommen bei der Abfrage des 17KTL-M0 , das der PI den RS485 in der Art und Weise blockiert, das der 17KTL-M0 auf hört zu produzieren und wohl alles resetet, sprich um den RS485 wieder frei zu bekommen zum 5KTL-M1 :(

Online
Benutzeravatar
Ulrich
Administrator
Beiträge: 6607
Registriert: Sa 7. Nov 2015, 10:33
Wohnort: Essen
Hat sich bedankt: 163 Mal
Danksagung erhalten: 918 Mal

Re: Huawei M0 +M1 Kaskade

Beitrag von Ulrich »

Hast Du denn den 17KTL und den Raspberry parallel aufgeklemmt? Das geht nicht. Man kann nur Slaves parallel auf einen MASTER aufklemmen.
Es gibt von HUAWEI Bedienungsanleitungen die das bildlich darstellen.
Es könnte sein, dass du ohne SmartLogger nicht alle Geräte auslesen kannst.

Dass das Ganze nicht so einfach ist, kann man an dem SmartLogger Dokument sehen.
Dateianhänge
document.pdf
(8.46 MiB) 1770-mal heruntergeladen
-----------------------------------------------------
Ulrich . . . . . . . . [ Admin ]

Theslowman
Beiträge: 91
Registriert: Sa 1. Aug 2020, 13:31
Wohnort: 55278 Dalheim
Danksagung erhalten: 4 Mal

Re: Huawei M0 +M1 Kaskade

Beitrag von Theslowman »

Das Dokument kenne ich schon, trotzdem Danke.

Ich hab alles nach Huawei Vorgaben aufgebaut. Zusätzliche Doku gibt's im Huawei Forum genug. Am 5KTL sind RS485 Pin 2+4 belegt zum 17KTL,am 17KTL sind RS 485 Pin 1+3 belegt. Für den Power Sensor gibt's ja separat Pin 5+7+9 am 5KTL. Wie gesagt, die Kombi läuft super.. . . ..

Zurück zu „Multi-Regler-Version [ bis zu 6 Geräten an einem Raspberry Pi ]“

Wer ist online?

Mitglieder in diesem Forum: 0 Mitglieder und 2 Gäste