Lese-Frequenz
Moderator: Ulrich
Online
- Ulrich
- Administrator
- Beiträge: 6607
- Registriert: Sa 7. Nov 2015, 10:33
- Wohnort: Essen
- Hat sich bedankt: 163 Mal
- Danksagung erhalten: 918 Mal
Re: Lese-Frequenz
Mehrere Register mit einem call.
D.h. es werden nur noch 3 Lesebefehle abgesetzt.
D.h. es werden nur noch 3 Lesebefehle abgesetzt.
-----------------------------------------------------
Ulrich . . . . . . . . [ Admin ]
Ulrich . . . . . . . . [ Admin ]
-
Kuschelmonschter
- Beiträge: 63
- Registriert: So 23. Jan 2022, 20:38
- Hat sich bedankt: 4 Mal
- Danksagung erhalten: 4 Mal
Re: Lese-Frequenz
Ist diese Version schon verfügbar? In der mir vorliegenden Version sind es noch 26. Ein Update habe ich gestern durchgeführt.
-
Kuschelmonschter
- Beiträge: 63
- Registriert: So 23. Jan 2022, 20:38
- Hat sich bedankt: 4 Mal
- Danksagung erhalten: 4 Mal
-
Kanzler1959
- Beiträge: 7
- Registriert: Do 8. Jun 2023, 23:31
- Hat sich bedankt: 7 Mal
Re: Lese-Frequenz
Hallo Ulrch (alle) ...Da hast du dir aber gerade den langsamsten Wechselrichter ausgesucht. Die LAN Version mit dem sDongel benötigt 60 Sekunden um ausgelesen zu werden. Genau diesen Wechselrichter kann man nicht mehrmals pro Minute auslesen. Deine LOG Datei besagt aber, dass du überhaupt keinen Kontakt zum Wechselrichter hast. Das ist erst einmal noch ein anderes Problem.
Zuerst, da meine erste Frage, einen Dank an 'alle' - hat mir geholfen und ich habe nun meine Solaranzeige (für eine Huawei Anlage (LAN sDongle)) auch so halbwegs in Betrieb. Ich habe allerding alle 5-10 Minuten eine Datensatz mit Null(en). Sieht unschön aus in den Grafiken. Ich habe bereits mit dem Ausleseparameter gespielt - jetzt auf 3. Kein Erfolg. Beim Suchen bin ich auf diesen Thread gestossen. Wenn der Dongel 60 Sekunden braucht, dann würde es ja zum Teil erklären, warum ich leere Datensätze bekommen - er verschluckt sich halt.
Frage: kann man das auf alle 2 Minuten stellen ($Wiederholungen = 1/2;)? Ich meine das mal irgendwo gelesen zu haben hier - finde es aber nicht mehr.
Ansonsten habe ich es per RS485 mit USB Dongle (und Gerät #56 sowie #49) probiert, hatte aber keinen Erfolg. Habe es dann erst mal aufgegeben. Vielleicht starte ich später noch einmal einen Versuch. So ist es aber auch praktisch, muss der Raspi nicht um Keller stehen sonder 'hier oben' beim Rest der IT.
Gruß, Dieter
PS: Werde jetzt noch meine Signatur überarbeiten
_____________________________________________________
Wechselrichter SUN2000-10KTL-M1 mit SDongleA
Speicherset LUNA2000 10kW
Huawei Smart Power DTSU666
PV Modul Yingli YL375D (375Wp), insgesamt 11,25 kwp
Standort: Östliches RheinMain Gebiet
Wechselrichter SUN2000-10KTL-M1 mit SDongleA
Speicherset LUNA2000 10kW
Huawei Smart Power DTSU666
PV Modul Yingli YL375D (375Wp), insgesamt 11,25 kwp
Standort: Östliches RheinMain Gebiet
-
Kanzler1959
- Beiträge: 7
- Registriert: Do 8. Jun 2023, 23:31
- Hat sich bedankt: 7 Mal
Re: Lese-Frequenz
Hallo zusammen ...
Leider hat sich bisher niemand gefunden, der hier helfen mag / kann.
Nun denn - das das Projekt / die Daten / Visualisierung wirklich gut ist (und sich mit meiner HomeMatic unterhält) werde ich es mal am anderen Ende versuchen: vor dem Abspeichern des Datensatzes auf Null prüfen und dan verwerfen. Nur ... dazu muss ich ja rausfunden, wo der entsprechende Codeteil ist. Dazu werde ich wohl eine Frage im Forum stellen müssen. Ich habe nicht entsprechendes gefunden - und eine Suche imn Code war auch nicht das wahre vomn Ei. Komme schon aus der embedded Ecke aber eher 'C' im Automotive Umfeld.
Leider hat sich bisher niemand gefunden, der hier helfen mag / kann.
Nun denn - das das Projekt / die Daten / Visualisierung wirklich gut ist (und sich mit meiner HomeMatic unterhält) werde ich es mal am anderen Ende versuchen: vor dem Abspeichern des Datensatzes auf Null prüfen und dan verwerfen. Nur ... dazu muss ich ja rausfunden, wo der entsprechende Codeteil ist. Dazu werde ich wohl eine Frage im Forum stellen müssen. Ich habe nicht entsprechendes gefunden - und eine Suche imn Code war auch nicht das wahre vomn Ei. Komme schon aus der embedded Ecke aber eher 'C' im Automotive Umfeld.
_____________________________________________________
Wechselrichter SUN2000-10KTL-M1 mit SDongleA
Speicherset LUNA2000 10kW
Huawei Smart Power DTSU666
PV Modul Yingli YL375D (375Wp), insgesamt 11,25 kwp
Standort: Östliches RheinMain Gebiet
Wechselrichter SUN2000-10KTL-M1 mit SDongleA
Speicherset LUNA2000 10kW
Huawei Smart Power DTSU666
PV Modul Yingli YL375D (375Wp), insgesamt 11,25 kwp
Standort: Östliches RheinMain Gebiet
Online
- Ulrich
- Administrator
- Beiträge: 6607
- Registriert: Sa 7. Nov 2015, 10:33
- Wohnort: Essen
- Hat sich bedankt: 163 Mal
- Danksagung erhalten: 918 Mal
Re: Lese-Frequenz
Bitte mache ein Update auf die Solaranzeige, da gerade die Huawei Scripte sehr oft geändert wurden.Kanzler1959 hat geschrieben: ↑Mo 13. Nov 2023, 22:17Hallo zusammen ...
Leider hat sich bisher niemand gefunden, der hier helfen mag / kann.
Nun denn - das das Projekt / die Daten / Visualisierung wirklich gut ist (und sich mit meiner HomeMatic unterhält) werde ich es mal am anderen Ende versuchen: vor dem Abspeichern des Datensatzes auf Null prüfen und dan verwerfen. Nur ... dazu muss ich ja rausfunden, wo der entsprechende Codeteil ist. Dazu werde ich wohl eine Frage im Forum stellen müssen. Ich habe nicht entsprechendes gefunden - und eine Suche imn Code war auch nicht das wahre vomn Ei. Komme schon aus der embedded Ecke aber eher 'C' im Automotive Umfeld.
-----------------------------------------------------
Ulrich . . . . . . . . [ Admin ]
Ulrich . . . . . . . . [ Admin ]
-
Kanzler1959
- Beiträge: 7
- Registriert: Do 8. Jun 2023, 23:31
- Hat sich bedankt: 7 Mal
Re: Lese-Frequenz
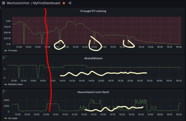
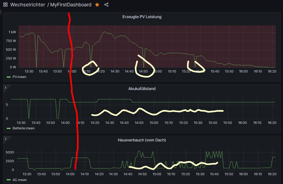
Sodele ...Update auf 5.1.1e und eine deutliche Verbesserung. Siehe Bild
Man sieht ab Umstellungszeitpunkt (ca. 14:00) im Diagramm der PV Leistung (PV/Leistung) noch immer drops; Bei Akkuladestand / Hausverbrauch (AC/Hausverbrauch) aber nichts mehr. Ich werde es beobachten (und mal öfter ein Update machen ... ist simpel (>sudo update))
Danke soweit, Dieter
Man sieht ab Umstellungszeitpunkt (ca. 14:00) im Diagramm der PV Leistung (PV/Leistung) noch immer drops; Bei Akkuladestand / Hausverbrauch (AC/Hausverbrauch) aber nichts mehr. Ich werde es beobachten (und mal öfter ein Update machen ... ist simpel (>sudo update))
Danke soweit, Dieter
_____________________________________________________
Wechselrichter SUN2000-10KTL-M1 mit SDongleA
Speicherset LUNA2000 10kW
Huawei Smart Power DTSU666
PV Modul Yingli YL375D (375Wp), insgesamt 11,25 kwp
Standort: Östliches RheinMain Gebiet
Wechselrichter SUN2000-10KTL-M1 mit SDongleA
Speicherset LUNA2000 10kW
Huawei Smart Power DTSU666
PV Modul Yingli YL375D (375Wp), insgesamt 11,25 kwp
Standort: Östliches RheinMain Gebiet
-
Kanzler1959
- Beiträge: 7
- Registriert: Do 8. Jun 2023, 23:31
- Hat sich bedankt: 7 Mal
Re: Lese-Frequenz
Hallo (zusammen) ...
Ich kann Teilrrfolg vermelden.
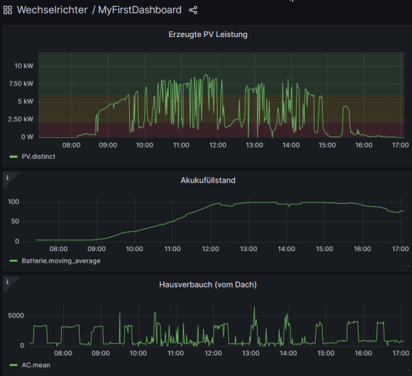
Es gibt - so sieht es jedenfalls in den Diagrammen aus (ich habe mir jetzt die Mühe gemacht in die Datenbank / Logs zu schauen) noch einzelne Drops, aber das sind Peanuts. Ich habe es mit "average(20)" so ein bischen glattgemacht.
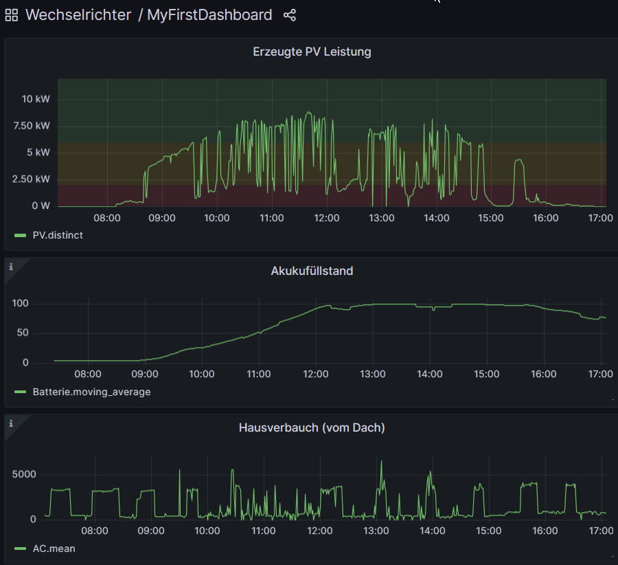
Anbei ein Screenshot der letzten 10h - wir hatten hier im Süden Hessens. Heute ganz gute Sonne. Konnte neben dem Laden des Akkus sogar was einspeisen. Jetzt wird die WP den Speicher leersaugen ... Ich bin ja noch Anfänger - mein erster Winter - Heute wäre ein Tag gewesen, an dem man am Nachmittag - mit dem Überschuss - das Haus auf >20° hätte aufheizen können.
Danke und Gruss, Dieter
Ich kann Teilrrfolg vermelden.
Es gibt - so sieht es jedenfalls in den Diagrammen aus (ich habe mir jetzt die Mühe gemacht in die Datenbank / Logs zu schauen) noch einzelne Drops, aber das sind Peanuts. Ich habe es mit "average(20)" so ein bischen glattgemacht.
Anbei ein Screenshot der letzten 10h - wir hatten hier im Süden Hessens. Heute ganz gute Sonne. Konnte neben dem Laden des Akkus sogar was einspeisen. Jetzt wird die WP den Speicher leersaugen ... Ich bin ja noch Anfänger - mein erster Winter - Heute wäre ein Tag gewesen, an dem man am Nachmittag - mit dem Überschuss - das Haus auf >20° hätte aufheizen können.
Danke und Gruss, Dieter
_____________________________________________________
Wechselrichter SUN2000-10KTL-M1 mit SDongleA
Speicherset LUNA2000 10kW
Huawei Smart Power DTSU666
PV Modul Yingli YL375D (375Wp), insgesamt 11,25 kwp
Standort: Östliches RheinMain Gebiet
Wechselrichter SUN2000-10KTL-M1 mit SDongleA
Speicherset LUNA2000 10kW
Huawei Smart Power DTSU666
PV Modul Yingli YL375D (375Wp), insgesamt 11,25 kwp
Standort: Östliches RheinMain Gebiet
Wer ist online?
Mitglieder in diesem Forum: 0 Mitglieder und 3 Gäste