Shelly EM
Moderator: Ulrich
-
andreas_n
- Beiträge: 1685
- Registriert: Do 25. Jun 2020, 13:40
- Hat sich bedankt: 15 Mal
- Danksagung erhalten: 101 Mal
Re: Shelly EM
Das geht so auch nicht, les dir den Post von Ulrich nochmal durch
SMA Tripower 8/Growatt MIN 3000 TL-XE/1500S/SPH 4600,4 ARK LV,10kWh
ELWA DC WW Puffer m. 300L/Gesamt PV Leistung 20,5kWp gesteuert mit Pi4 und Pi5
hier stehen alle Geräte>> viewtopic.php?f=13&t=1069
ELWA DC WW Puffer m. 300L/Gesamt PV Leistung 20,5kWp gesteuert mit Pi4 und Pi5
hier stehen alle Geräte>> viewtopic.php?f=13&t=1069
- Ulrich
- Administrator
- Beiträge: 5426
- Registriert: Sa 7. Nov 2015, 10:33
- Wohnort: Essen
- Hat sich bedankt: 167 Mal
- Danksagung erhalten: 831 Mal
Re: Shelly EM
Hätte nie gedacht, dass duie Konfiguration so schwierig ist.
Eventuell gibst du den Port, wie angegeben mit 80, einmal ein.
Eventuell gibst du den Port, wie angegeben mit 80, einmal ein.
-----------------------------------------------------
Ulrich . . . . . . . . [ Admin ]
Ulrich . . . . . . . . [ Admin ]
Re: Shelly EM
Port mit 80 eingegeben und mit F2 gespeichert sowie sudo reboot.
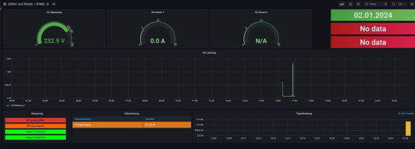
Im Dashboard dann diese Änderung: s. Screenshot Solarleistung unten gelbe Leiste
Im Dashboard dann diese Änderung: s. Screenshot Solarleistung unten gelbe Leiste
- Ulrich
- Administrator
- Beiträge: 5426
- Registriert: Sa 7. Nov 2015, 10:33
- Wohnort: Essen
- Hat sich bedankt: 167 Mal
- Danksagung erhalten: 831 Mal
Re: Shelly EM
Wie heist den die Datei, in der du die Änderungen machst?
-----------------------------------------------------
Ulrich . . . . . . . . [ Admin ]
Ulrich . . . . . . . . [ Admin ]
Re: Shelly EM
@Ulrich:
user.config.php
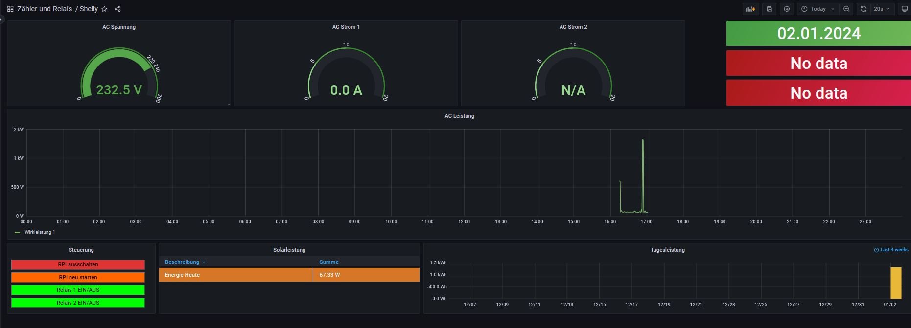
aber langsam wird's was siehe Dashboard aktuell nachdem ich einige Panels angepast habe..
Was mich aber nach wie vor wundert ist die Aussage im log.
user.config.php
aber langsam wird's was siehe Dashboard aktuell nachdem ich einige Panels angepast habe..
Was mich aber nach wie vor wundert ist die Aussage im log.
Re: Shelly EM
Ich habe nocmal eine Frage zur Anbindung des Shelly via WLAN.
Es ist wohl so das der Shelly über das lokale Netzwerk via Router verbunden ist.
Leider gibt es da immer wieder Unterbrechungen. Ist es evtl. möglich eine WLAN Verbindung direkt zwischen Raspi und Shelly herzustellen? Die beiden sind sehr nahe und der Raspi ist besser mit dem Netzwerk verbunden.
Neu: Meine Frage ist wohl Quatsch dazu bräuchte es ja einen 2. WLAN Kanal im Raspi oder?
Andere Verbindung möglich? Bluetooth, Seriell?
Mir ist inzwischen klar geworden das geht nur wie vorgesehen da der Shelly mit Original Software läuft. Also, der Beitrag ist geschenkt.
Es ist wohl so das der Shelly über das lokale Netzwerk via Router verbunden ist.
Leider gibt es da immer wieder Unterbrechungen. Ist es evtl. möglich eine WLAN Verbindung direkt zwischen Raspi und Shelly herzustellen? Die beiden sind sehr nahe und der Raspi ist besser mit dem Netzwerk verbunden.
Neu: Meine Frage ist wohl Quatsch dazu bräuchte es ja einen 2. WLAN Kanal im Raspi oder?
Andere Verbindung möglich? Bluetooth, Seriell?
Mir ist inzwischen klar geworden das geht nur wie vorgesehen da der Shelly mit Original Software läuft. Also, der Beitrag ist geschenkt.
-
andreas_n
- Beiträge: 1685
- Registriert: Do 25. Jun 2020, 13:40
- Hat sich bedankt: 15 Mal
- Danksagung erhalten: 101 Mal
Re: Shelly EM
Kann sein,dass bei dir Glaskugeln im Angebot sind..
aber ich soll mir jetzt denken, wie dein Pi mit der Fritz verbunden ist, vmtl Wlan?
Rauslesen kann ich es nicht,also müsste wieder einer nachfragen...
hier gehts weiter..(google und "Neuland")
https://forum-raspberrypi.de/forum/thre ... nd-client/
dann hätteste noch die Option, WLAN Stick rein in Pi und zwei getrennte Netzwerke zu fahren, Stick für die Fritz, eingebautes Wlan für den Shelly
Shelly und Co werden NUR via Wlan ausgelesen
Dritte Möglichkeit: Wlan Range Extender bzw Hotspot zwischen Fritz und Pi/Shelly, da gehen die mikrotik mini sehr gut und braucht wenig Strom.
aber ich soll mir jetzt denken, wie dein Pi mit der Fritz verbunden ist, vmtl Wlan?
Rauslesen kann ich es nicht,also müsste wieder einer nachfragen...
hier gehts weiter..(google und "Neuland")
https://forum-raspberrypi.de/forum/thre ... nd-client/
dann hätteste noch die Option, WLAN Stick rein in Pi und zwei getrennte Netzwerke zu fahren, Stick für die Fritz, eingebautes Wlan für den Shelly
Shelly und Co werden NUR via Wlan ausgelesen
Dritte Möglichkeit: Wlan Range Extender bzw Hotspot zwischen Fritz und Pi/Shelly, da gehen die mikrotik mini sehr gut und braucht wenig Strom.
SMA Tripower 8/Growatt MIN 3000 TL-XE/1500S/SPH 4600,4 ARK LV,10kWh
ELWA DC WW Puffer m. 300L/Gesamt PV Leistung 20,5kWp gesteuert mit Pi4 und Pi5
hier stehen alle Geräte>> viewtopic.php?f=13&t=1069
ELWA DC WW Puffer m. 300L/Gesamt PV Leistung 20,5kWp gesteuert mit Pi4 und Pi5
hier stehen alle Geräte>> viewtopic.php?f=13&t=1069
Re: Shelly EM
WLAN Extender habe ich in der Mitte zwischen Router und PI. Das mit den 2 Netzwerken (WLAN Stick)
klingt interessant.
Ich versuche erstmal den Shelly an eine andere/bessere Position zu bringen. Dazu muß ich aber die Sensorltg (CT Clamp) verlängern.
Heute Morgen hängen dicke Wolken über mir, hohe Luftfeuchtigkeit und der Shelly ist nicht im Netz.
klingt interessant.
Heute Morgen hängen dicke Wolken über mir, hohe Luftfeuchtigkeit und der Shelly ist nicht im Netz.
-
andreas_n
- Beiträge: 1685
- Registriert: Do 25. Jun 2020, 13:40
- Hat sich bedankt: 15 Mal
- Danksagung erhalten: 101 Mal
Re: Shelly EM
Wenn du so ein wackeliges WLAN hast, solltest vielleicht das zuallererst mal auf Vordermann bringen
Erst danach macht eine Fehlersuche in logfiles überhaupt Sinn
Erst danach macht eine Fehlersuche in logfiles überhaupt Sinn
SMA Tripower 8/Growatt MIN 3000 TL-XE/1500S/SPH 4600,4 ARK LV,10kWh
ELWA DC WW Puffer m. 300L/Gesamt PV Leistung 20,5kWp gesteuert mit Pi4 und Pi5
hier stehen alle Geräte>> viewtopic.php?f=13&t=1069
ELWA DC WW Puffer m. 300L/Gesamt PV Leistung 20,5kWp gesteuert mit Pi4 und Pi5
hier stehen alle Geräte>> viewtopic.php?f=13&t=1069
Re: Shelly EM
das "wackelige" WLAN ist begründet in der Entfernung sowie den div. Mauern dazwischen. Auf halbe Weg ist ein Repeater.
Ich habe versucht ein 2. netzwerk aufzuspannen. Funktioniert so nicht. Diese Änderung habe ich im wpa_supplicant vorgenommen. Danach ist das wlan0 weg. Was ist der Fehler?
Ich habe versucht ein 2. netzwerk aufzuspannen. Funktioniert so nicht. Diese Änderung habe ich im wpa_supplicant vorgenommen. Danach ist das wlan0 weg. Was ist der Fehler?
- Dateianhänge
-
- wlan2.JPG (26.31 KiB) 455 mal betrachtet
Wer ist online?
Mitglieder in diesem Forum: 0 Mitglieder und 2 Gäste