zusammenführen von 2 Balkendiagrammen
Moderator: Ulrich
-
andreas_n
- Beiträge: 1705
- Registriert: Do 25. Jun 2020, 13:40
- Hat sich bedankt: 14 Mal
- Danksagung erhalten: 99 Mal
Re: zusammenführen von 2 Balkendiagrammen
7
was will eins mit ausgeblendeten Queries?
was will eins mit ausgeblendeten Queries?
SMA Tripower 8/Growatt MIN 3000 TL-XE/1500S/SPH 4600,4 ARK LV,10kWh
ELWA DC WW Puffer m. 300L/Gesamt PV Leistung 20,5kWp gesteuert mit Pi4 und Pi5
hier stehen alle Geräte>> viewtopic.php?f=13&t=1069
ELWA DC WW Puffer m. 300L/Gesamt PV Leistung 20,5kWp gesteuert mit Pi4 und Pi5
hier stehen alle Geräte>> viewtopic.php?f=13&t=1069
Re: zusammenführen von 2 Balkendiagrammen
mir reichen in der Anzeige die Tageswerte. Daher werden nur die Expressions angezeigt.
Wenn sich das anders lösen lässt - ich bin wie gesagt blutiger Anfänger und lerne gerne dazu.
Wenn sich das anders lösen lässt - ich bin wie gesagt blutiger Anfänger und lerne gerne dazu.
-
andreas_n
- Beiträge: 1705
- Registriert: Do 25. Jun 2020, 13:40
- Hat sich bedankt: 14 Mal
- Danksagung erhalten: 99 Mal
Re: zusammenführen von 2 Balkendiagrammen
Ich gebs auf...wenn du wissen willst, woher deine komische Bezeichnung kommt und Lösung willst, dann brauch ich für Antwort ALLE 7 Queries....
sonst wird das nix
keiner kann Hellsehen...irgendeine Query produziert das..
sonst wird das nix
keiner kann Hellsehen...irgendeine Query produziert das..
SMA Tripower 8/Growatt MIN 3000 TL-XE/1500S/SPH 4600,4 ARK LV,10kWh
ELWA DC WW Puffer m. 300L/Gesamt PV Leistung 20,5kWp gesteuert mit Pi4 und Pi5
hier stehen alle Geräte>> viewtopic.php?f=13&t=1069
ELWA DC WW Puffer m. 300L/Gesamt PV Leistung 20,5kWp gesteuert mit Pi4 und Pi5
hier stehen alle Geräte>> viewtopic.php?f=13&t=1069
Re: zusammenführen von 2 Balkendiagrammen
Sorry wenn ich Deine Geduld so auf die Probe stelle - ist sicher keine Absicht.
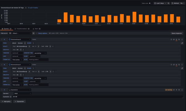
Ich habe die beiden Queries und die Expression vom Stromverbrauch einmal nachgebaut - alleine ohne die Queries der PV-Leistung - und berkomme die gleiche Fehlermeldung. Was für mich bedeutet - der Fehler dürfte hier zu finden sein....
Ich habe die beiden Queries und die Expression vom Stromverbrauch einmal nachgebaut - alleine ohne die Queries der PV-Leistung - und berkomme die gleiche Fehlermeldung. Was für mich bedeutet - der Fehler dürfte hier zu finden sein....
Re: zusammenführen von 2 Balkendiagrammen
das mit dem Namen "Summen.max" habe ich gerade gelöst - zwar habe ich noch keine Idee wo die Bezeichnung herkommt - aber so habe ich die ändern können:
-
andreas_n
- Beiträge: 1705
- Registriert: Do 25. Jun 2020, 13:40
- Hat sich bedankt: 14 Mal
- Danksagung erhalten: 99 Mal
Re: zusammenführen von 2 Balkendiagrammen
du hast einfach mal Wert abgelegt...dann ist ja alles klar
Aber das stammt von einer dieser 7 Queries
Aber das stammt von einer dieser 7 Queries
SMA Tripower 8/Growatt MIN 3000 TL-XE/1500S/SPH 4600,4 ARK LV,10kWh
ELWA DC WW Puffer m. 300L/Gesamt PV Leistung 20,5kWp gesteuert mit Pi4 und Pi5
hier stehen alle Geräte>> viewtopic.php?f=13&t=1069
ELWA DC WW Puffer m. 300L/Gesamt PV Leistung 20,5kWp gesteuert mit Pi4 und Pi5
hier stehen alle Geräte>> viewtopic.php?f=13&t=1069
Re: zusammenführen von 2 Balkendiagrammen
ich habe gerade mal getestet...... und den Namen der Expression von PV-Leistung in PV-Ertrag geändert.....
Und schon hatte ich unter dem Panel den Labelnamen "PV-Ertrag Summen.max"
kann das eventuell sein weil ich die Werte mit den Queries abfrage? Also unter "Summen" den Wert "max".....
Nur so eine Idee
Wenn ich jetzt noch die Warnung in der Math wegbekommen würde....... wäre der Tag gerettet....
Und schon hatte ich unter dem Panel den Labelnamen "PV-Ertrag Summen.max"
kann das eventuell sein weil ich die Werte mit den Queries abfrage? Also unter "Summen" den Wert "max".....
Nur so eine Idee
Wenn ich jetzt noch die Warnung in der Math wegbekommen würde....... wäre der Tag gerettet....
-
andreas_n
- Beiträge: 1705
- Registriert: Do 25. Jun 2020, 13:40
- Hat sich bedankt: 14 Mal
- Danksagung erhalten: 99 Mal
Re: zusammenführen von 2 Balkendiagrammen
du vergibst scheinbar keinen Namen im Query
SMA Tripower 8/Growatt MIN 3000 TL-XE/1500S/SPH 4600,4 ARK LV,10kWh
ELWA DC WW Puffer m. 300L/Gesamt PV Leistung 20,5kWp gesteuert mit Pi4 und Pi5
hier stehen alle Geräte>> viewtopic.php?f=13&t=1069
ELWA DC WW Puffer m. 300L/Gesamt PV Leistung 20,5kWp gesteuert mit Pi4 und Pi5
hier stehen alle Geräte>> viewtopic.php?f=13&t=1069
Re: zusammenführen von 2 Balkendiagrammen
Meinst Du bei Querie "A", "B"...... oder meinst Du im Alias?
Das hatte ich jetzt nur bei den Expressions gemacht und die umbenannt - wegen der Labels
Das hatte ich jetzt nur bei den Expressions gemacht und die umbenannt - wegen der Labels
-
andreas_n
- Beiträge: 1705
- Registriert: Do 25. Jun 2020, 13:40
- Hat sich bedankt: 14 Mal
- Danksagung erhalten: 99 Mal
Re: zusammenführen von 2 Balkendiagrammen
nun sind wir wieder bei den 7 queries
im alias,bissel austesten
im alias,bissel austesten
SMA Tripower 8/Growatt MIN 3000 TL-XE/1500S/SPH 4600,4 ARK LV,10kWh
ELWA DC WW Puffer m. 300L/Gesamt PV Leistung 20,5kWp gesteuert mit Pi4 und Pi5
hier stehen alle Geräte>> viewtopic.php?f=13&t=1069
ELWA DC WW Puffer m. 300L/Gesamt PV Leistung 20,5kWp gesteuert mit Pi4 und Pi5
hier stehen alle Geräte>> viewtopic.php?f=13&t=1069
Wer ist online?
Mitglieder in diesem Forum: 0 Mitglieder und 3 Gäste