Huawei SDongle - Wie kann man den ansprechen?
Moderator: Ulrich
- Ulrich
- Administrator
- Beiträge: 5404
- Registriert: Sa 7. Nov 2015, 10:33
- Wohnort: Essen
- Hat sich bedankt: 165 Mal
- Danksagung erhalten: 820 Mal
Re: Huawei SDongle - Wie kann man den ansprechen?
Alle vorhandenen Dashboards gibt es immer hier zum herunter laden:
viewtopic.php?t=188
Bitte beachtet aber, dass die Standard-Dashboards immer nur als Vorlage für eigene Entwicklungen dienen sollen. Es sind immer nur minimale Ausführungen.
viewtopic.php?t=188
Bitte beachtet aber, dass die Standard-Dashboards immer nur als Vorlage für eigene Entwicklungen dienen sollen. Es sind immer nur minimale Ausführungen.
-----------------------------------------------------
Ulrich . . . . . . . . [ Admin ]
Ulrich . . . . . . . . [ Admin ]
Re: Huawei SDongle - Wie kann man den ansprechen?
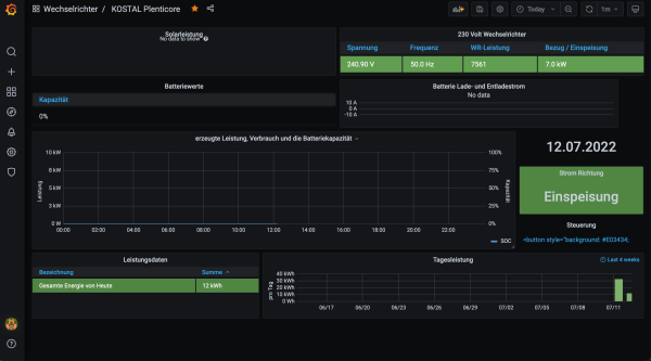
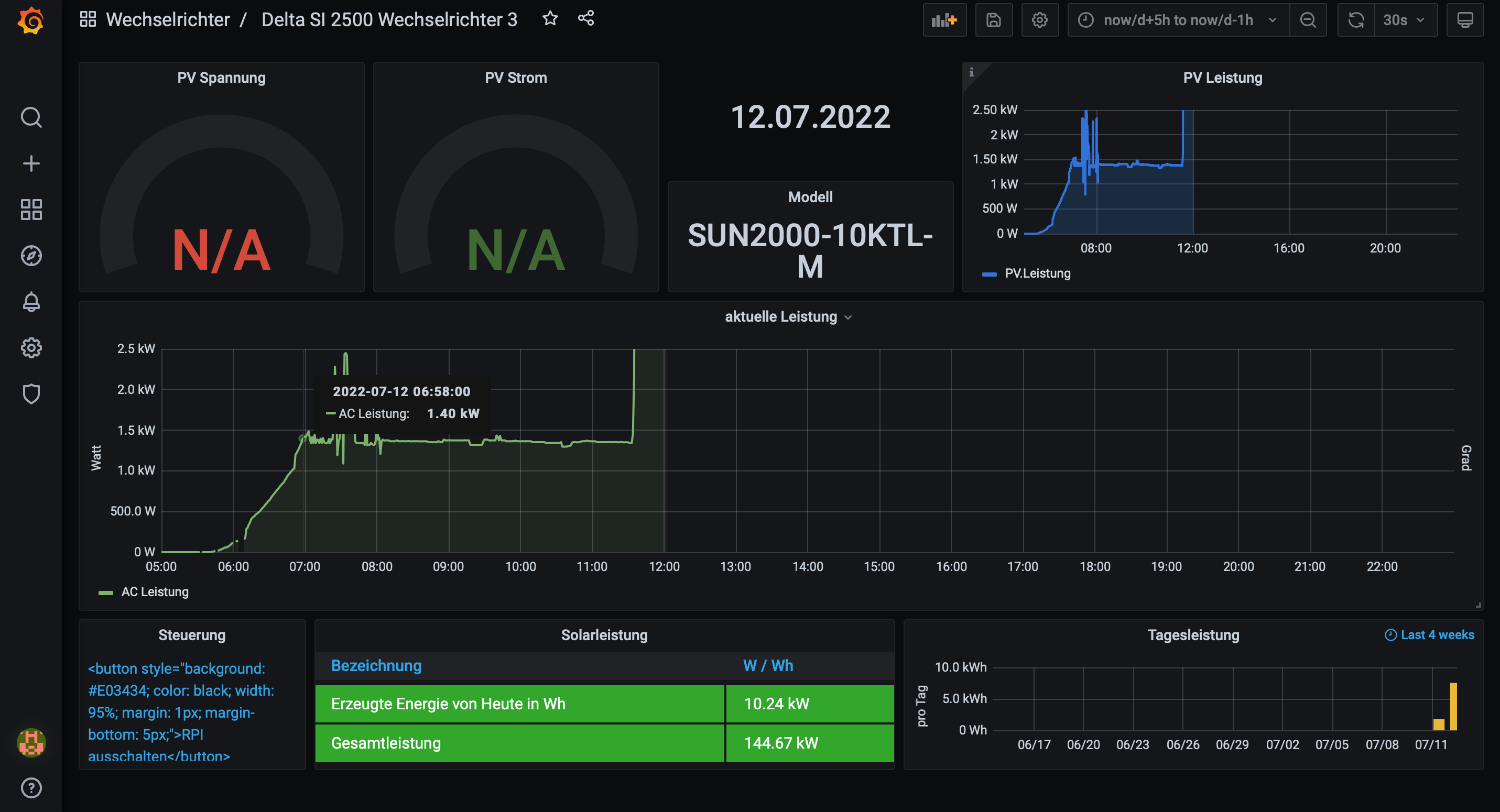
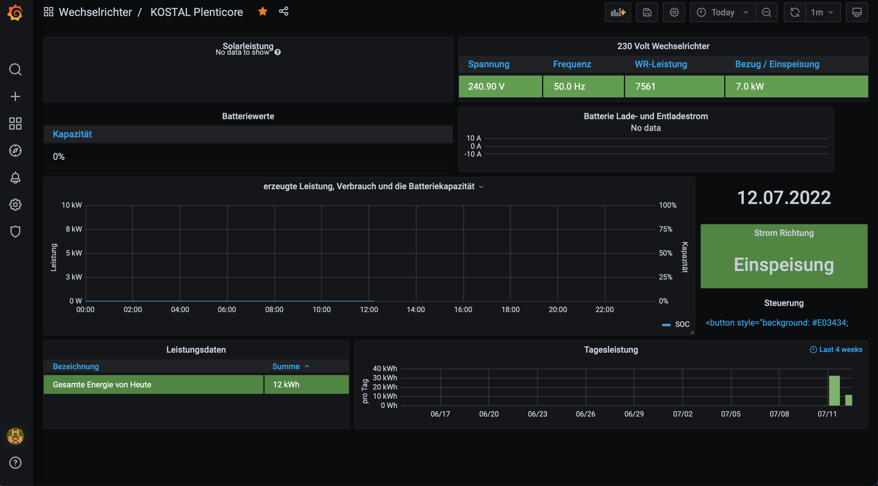
Ich hatte bereits alle Huawei Dashboards durchprobiert alle leer.((
Das Einziege, das irgendwelche Daten liefert ist delta-si-2500-wechselrichter-3( nur bis 2,5kW) und Kostal.
Kenne mich mit Grafana nicht aus muss man da aktiv noch irgendwelche Einstellungen vornehmen?
Ich habe wohl Problem bei mir die Daten richtet anzuzeigen.
Bitte um Hilfe))
Danke!
Viele Grüße
Das Einziege, das irgendwelche Daten liefert ist delta-si-2500-wechselrichter-3( nur bis 2,5kW) und Kostal.
Kenne mich mit Grafana nicht aus muss man da aktiv noch irgendwelche Einstellungen vornehmen?
Ich habe wohl Problem bei mir die Daten richtet anzuzeigen.
Bitte um Hilfe))
Danke!
Viele Grüße
- Ulrich
- Administrator
- Beiträge: 5404
- Registriert: Sa 7. Nov 2015, 10:33
- Wohnort: Essen
- Hat sich bedankt: 165 Mal
- Danksagung erhalten: 820 Mal
Re: Huawei SDongle - Wie kann man den ansprechen?
Sind die Daten denn in der Influx Datenbank? Dann hast du nicht den richtigen Datenbanknamen beim Importieren angegeben.
-----------------------------------------------------
Ulrich . . . . . . . . [ Admin ]
Ulrich . . . . . . . . [ Admin ]
Re: Huawei SDongle - Wie kann man den ansprechen?
Danke Ulrich für deine Hilfe!
Ich dachte, das Schwierigste wird von dem WR Daten zu bekommen aber es ging ganz einfach!))
Jetzt habe ich Schwierigkeiten Daten zu präsentieren.
Evt. ist es auch wichtig, bei mir läuft alles im Docker auf einer Synology.
Ich dachte, das Schwierigste wird von dem WR Daten zu bekommen aber es ging ganz einfach!))
Jetzt habe ich Schwierigkeiten Daten zu präsentieren.
Wie kann ich es prüfen? Es scheint irgend was da zu sein, da bei verschiedenen Dashboards Bruchteile ausgegeben werden.
Evt. ist es auch wichtig, bei mir läuft alles im Docker auf einer Synology.
Als Datenbanknamen habe ich Solaranzeige ausgewählt.
- Ulrich
- Administrator
- Beiträge: 5404
- Registriert: Sa 7. Nov 2015, 10:33
- Wohnort: Essen
- Hat sich bedankt: 165 Mal
- Danksagung erhalten: 820 Mal
Re: Huawei SDongle - Wie kann man den ansprechen?
Alle Informationen, die du benötigst, findest du hier im Forum.
viewtopic.php?t=510
download/file.php?id=655
viewtopic.php?t=510
download/file.php?id=655
-----------------------------------------------------
Ulrich . . . . . . . . [ Admin ]
Ulrich . . . . . . . . [ Admin ]
Re: Huawei SDongle - Wie kann man den ansprechen?
Ich habe aber nur einen WR, bin auch nach der Anleitung für 1. Regler vorgegangen, weis nicht warum 2 Datenbanken angelegt sind.
Probiere alles von vorne.))
Update: Geschafft! Ich musste bei jedem Feld richtige Datenbank zuweisen.
Danke Ulrich für Deine Hilfe!
Probiere alles von vorne.))
Update: Geschafft! Ich musste bei jedem Feld richtige Datenbank zuweisen.
Danke Ulrich für Deine Hilfe!
Re: Huawei SDongle - Wie kann man den ansprechen?
Hab den Huawei Wechselrichter mit smatdongle eingebunden, dieser schreibt aber in Grafana nur Startup, kann mir jemand helfen
Re: Huawei SDongle - Wie kann man den ansprechen?
Moin.
Auch ich habe so meine Probleme mit der erneuten Einrichtung der Solaranzeige (bisher über RS485) über den Dongle. Ich habe eine Kaskade mit 8KTL M1 und 15KTL M2. Der Dongle (neuste Firmware ***132) und der Powersensor hängen am Master 8KTL M1. Ich bin den kompletten Thread durchgegangen.
- Setup wurde neu ausgeführt mit Regler 62 und den aufgeführten Änderungen $WR_IP = "<192.168.178.117>"; $WR_Port = "502"; $WR_Adresse = "1";
- bei der EIngabe des Befehls nmap -p 502 192.168.178.117 kommt "502/tcp open mbap"
- die Modbus TCP Verbidung wurde auf unbeschränkt aktivieren gesetzt
Trotzdem wird Grafana auf dem Dashboard Huawei Wevchselrichter MX nicht mit Daten gespeist. Woran kann es jetzt noch liegen?
Auch ich habe so meine Probleme mit der erneuten Einrichtung der Solaranzeige (bisher über RS485) über den Dongle. Ich habe eine Kaskade mit 8KTL M1 und 15KTL M2. Der Dongle (neuste Firmware ***132) und der Powersensor hängen am Master 8KTL M1. Ich bin den kompletten Thread durchgegangen.
- Setup wurde neu ausgeführt mit Regler 62 und den aufgeführten Änderungen $WR_IP = "<192.168.178.117>"; $WR_Port = "502"; $WR_Adresse = "1";
- bei der EIngabe des Befehls nmap -p 502 192.168.178.117 kommt "502/tcp open mbap"
- die Modbus TCP Verbidung wurde auf unbeschränkt aktivieren gesetzt
Trotzdem wird Grafana auf dem Dashboard Huawei Wevchselrichter MX nicht mit Daten gespeist. Woran kann es jetzt noch liegen?
- Ulrich
- Administrator
- Beiträge: 5404
- Registriert: Sa 7. Nov 2015, 10:33
- Wohnort: Essen
- Hat sich bedankt: 165 Mal
- Danksagung erhalten: 820 Mal
Re: Huawei SDongle - Wie kann man den ansprechen?
Könnte es sein, dass die Geräte ID eventuell doch eine andere ist? In dem Verbund muss ja jedes Gerät eine eigene Geräte-ID (Adresse) haben. Die muss ja auch im Menü irgendwo zu finden sein.
-----------------------------------------------------
Ulrich . . . . . . . . [ Admin ]
Ulrich . . . . . . . . [ Admin ]
Re: Huawei SDongle - Wie kann man den ansprechen?
Wo genau stellt man die denn ein? Habe beim dongle die automatische Adresszuweisung auf 1 gesetzt. Ist das die ID?
Wer ist online?
Mitglieder in diesem Forum: 0 Mitglieder und 73 Gäste