Huawei SDongle - Wie kann man den ansprechen?
Moderator: Ulrich
-
Modellbauhütte
- Beiträge: 143
- Registriert: So 20. Feb 2022, 15:12
- Hat sich bedankt: 10 Mal
- Danksagung erhalten: 17 Mal
Huawei SDongle - Wie kann man den ansprechen?
Moin,
ich habe eine Huawei PV-Anlage mit dem SDongle.
Kann man den z.B. mit dem MQTT-Explorer direkt ansprechen oder gibt es andere Windows-Software, mit dem man den ansprechen kann?
Oder über welches Protokoll / Port ist der erreichbar?
Gruß,
Moritz
ich habe eine Huawei PV-Anlage mit dem SDongle.
Kann man den z.B. mit dem MQTT-Explorer direkt ansprechen oder gibt es andere Windows-Software, mit dem man den ansprechen kann?
Oder über welches Protokoll / Port ist der erreichbar?
Gruß,
Moritz
Huawei SUN2000-6KTL-M1 / SDongle
Re: Huawei SDongle - Wie kann man den ansprechen?
Hi,
den kannste via Modbus TCP anspechen.
Am einfachsten mit diesem Projekt.
Ist der Regler 62.
Hab ich letzte Woche selbst realisiert. Geht wie doof!
Grüße
André
den kannste via Modbus TCP anspechen.
Am einfachsten mit diesem Projekt.
Ist der Regler 62.
Hab ich letzte Woche selbst realisiert. Geht wie doof!
Grüße
André
HUAWEI Smart Energy Center SUN2000-8KTL-M1 mit Huawei Batterie 15KW und Smart Dongle, Huawai Panele 9kwp im Einsatz.
Begeisterter langjähriger Homematic-Freak.
Begeisterter langjähriger Homematic-Freak.
-
Modellbauhütte
- Beiträge: 143
- Registriert: So 20. Feb 2022, 15:12
- Hat sich bedankt: 10 Mal
- Danksagung erhalten: 17 Mal
Re: Huawei SDongle - Wie kann man den ansprechen?
Moin,
also ich habe jetzt den Raspberry eingerichtet und bekomme auch ein Dashboard, das ist allerdings komplett leer.
Mir ist nicht klar, was ich noch wo konfigurieren muss.
Meine PV-Anlage ist wie gesagt mit einem SDongle, der im LAN hängt. MODBUS Port 502 ist offen.
Aber was muss ich jetzt tun?
Gruß,
Moritz
also ich habe jetzt den Raspberry eingerichtet und bekomme auch ein Dashboard, das ist allerdings komplett leer.
Mir ist nicht klar, was ich noch wo konfigurieren muss.
Meine PV-Anlage ist wie gesagt mit einem SDongle, der im LAN hängt. MODBUS Port 502 ist offen.
Aber was muss ich jetzt tun?
Gruß,
Moritz
Huawei SUN2000-6KTL-M1 / SDongle
Online
- Ulrich
- Administrator
- Beiträge: 6607
- Registriert: Sa 7. Nov 2015, 10:33
- Wohnort: Essen
- Hat sich bedankt: 163 Mal
- Danksagung erhalten: 918 Mal
Re: Huawei SDongle - Wie kann man den ansprechen?
Hallo Moritz,
hier gibt es doch eine Schritt für Schritt Anweisung. Ist da etwas nicht verständlich?
https://solaranzeige.de/phpBB3/download ... hboard.pdf
hier gibt es doch eine Schritt für Schritt Anweisung. Ist da etwas nicht verständlich?
https://solaranzeige.de/phpBB3/download ... hboard.pdf
-----------------------------------------------------
Ulrich . . . . . . . . [ Admin ]
Ulrich . . . . . . . . [ Admin ]
-
Modellbauhütte
- Beiträge: 143
- Registriert: So 20. Feb 2022, 15:12
- Hat sich bedankt: 10 Mal
- Danksagung erhalten: 17 Mal
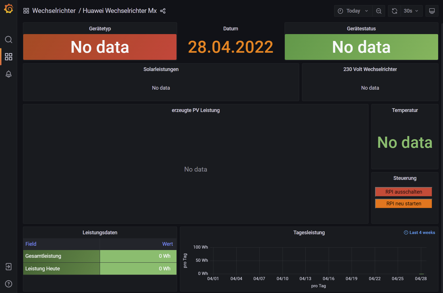
Re: Huawei SDongle - Wie kann man den ansprechen?
Hallo Ulrich,
also ich habe jetzt das Dashboard, aber ich weiß nicht, welches das richtige ist. "62" sollte für den SDongle über LAN der richtige sein.
Aber im Dashboar steht dann überaall nur "NO DATA"
Also da stimmt irgendwas noch nicht.
Gruß,
Moritz
also ich habe jetzt das Dashboard, aber ich weiß nicht, welches das richtige ist. "62" sollte für den SDongle über LAN der richtige sein.
Aber im Dashboar steht dann überaall nur "NO DATA"
Also da stimmt irgendwas noch nicht.
Gruß,
Moritz
Huawei SUN2000-6KTL-M1 / SDongle
-
malzknecht
- Beiträge: 12
- Registriert: Do 21. Apr 2022, 22:08
- Danksagung erhalten: 5 Mal
Re: Huawei SDongle - Wie kann man den ansprechen?
Hallo,
Nachdem ich das gleiche hinter mir hab
Ich musste noch mit der FusionSolar App im Wechselrichter unter RS485_1 den Modbus TCP aktivieren. War auf AUS.
Dann hat es bei mir funktioniert.
Grüße,
Hermann
Nachdem ich das gleiche hinter mir hab
Ich musste noch mit der FusionSolar App im Wechselrichter unter RS485_1 den Modbus TCP aktivieren. War auf AUS.
Dann hat es bei mir funktioniert.
Grüße,
Hermann
Online
-
TeamO
- Beiträge: 1267
- Registriert: Mo 22. Jun 2020, 08:58
- Wohnort: Ulm / Neu-Ulm
- Hat sich bedankt: 25 Mal
- Danksagung erhalten: 212 Mal
Re: Huawei SDongle - Wie kann man den ansprechen?
Was sagt das solaranzeige.log?
Gruß Timo
Auflistung Geräte/Dashboards/Anschlussart
Datenbankfelder der einzelnen Geräte
GANZ WICHTIG: Überblick der vorhandenen Anleitungen
Fertige Komplett-Systeme gibt es hier anfragen[AT]bauer-timo[.]de
Tibber Invite (100% Öko-Strom + 50€ Bonus)
Auflistung Geräte/Dashboards/Anschlussart
Datenbankfelder der einzelnen Geräte
GANZ WICHTIG: Überblick der vorhandenen Anleitungen
Fertige Komplett-Systeme gibt es hier anfragen[AT]bauer-timo[.]de
Tibber Invite (100% Öko-Strom + 50€ Bonus)
Online
- Ulrich
- Administrator
- Beiträge: 6607
- Registriert: Sa 7. Nov 2015, 10:33
- Wohnort: Essen
- Hat sich bedankt: 163 Mal
- Danksagung erhalten: 918 Mal
Re: Huawei SDongle - Wie kann man den ansprechen?
$WR_IP = "<IP-Geräteadresse>";
$WR_Port = "502";
$WR_Adresse = "1";
Hast Du eventuell eine andere Geräte ID wie 1 in deinem Wechselrichter eingestellt?
Der sDonlge muss mindestens SW-Version V100R001C00SPC124 installiert haben
$WR_Port = "502";
$WR_Adresse = "1";
Hast Du eventuell eine andere Geräte ID wie 1 in deinem Wechselrichter eingestellt?
Der sDonlge muss mindestens SW-Version V100R001C00SPC124 installiert haben
-----------------------------------------------------
Ulrich . . . . . . . . [ Admin ]
Ulrich . . . . . . . . [ Admin ]
-
Modellbauhütte
- Beiträge: 143
- Registriert: So 20. Feb 2022, 15:12
- Hat sich bedankt: 10 Mal
- Danksagung erhalten: 17 Mal
Re: Huawei SDongle - Wie kann man den ansprechen?
Moin,
danke, das habe ich schon gemacht, kontrolliere ich aber nochmal.
Gruß
Moritz
Also das sollte soweit stimmen.
danke, das habe ich schon gemacht, kontrolliere ich aber nochmal.
Gruß
Moritz
malzknecht hat geschrieben: ↑Do 28. Apr 2022, 18:49Hallo,
Nachdem ich das gleiche hinter mir hab
Ich musste noch mit der FusionSolar App im Wechselrichter unter RS485_1 den Modbus TCP aktivieren. War auf AUS.
Dann hat es bei mir funktioniert.
Grüße,
Hermann
SDongle ist die SPC127, ganz frisch von Huawei bekommen. Connect mit MODBUS-Clients funktioniert auch im LAN.
Also das sollte soweit stimmen.
Huawei SUN2000-6KTL-M1 / SDongle
-
Modellbauhütte
- Beiträge: 143
- Registriert: So 20. Feb 2022, 15:12
- Hat sich bedankt: 10 Mal
- Danksagung erhalten: 17 Mal
Re: Huawei SDongle - Wie kann man den ansprechen?
Moin,
hier das LOG-File.
Moritz
hier das LOG-File.
Gruß,
Moritz
- Dateianhänge
-
- solaranzeige.log
- (160.58 KiB) 620-mal heruntergeladen
Huawei SUN2000-6KTL-M1 / SDongle
Wer ist online?
Mitglieder in diesem Forum: TeamO und 7 Gäste