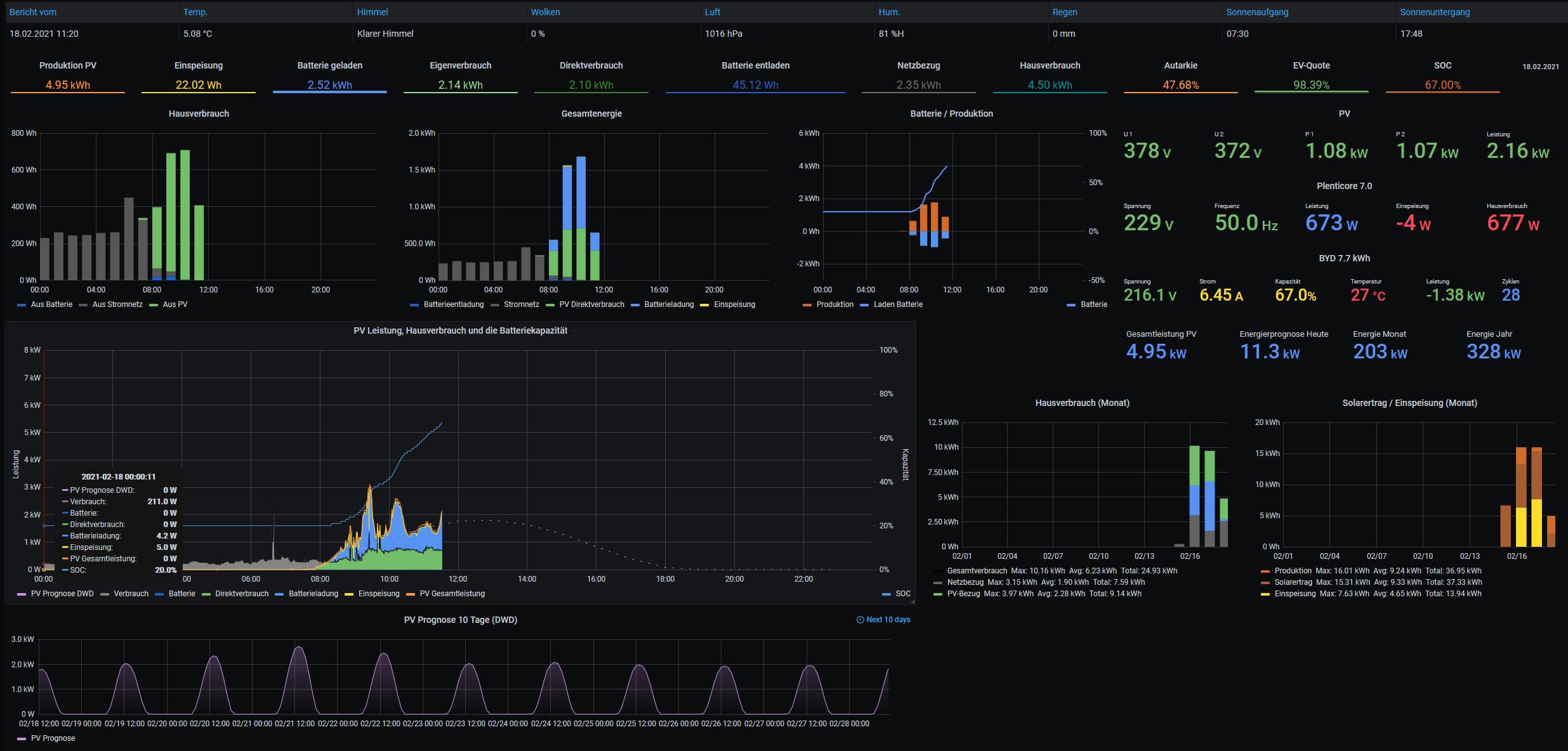
Ertragsprognosedaten in Solaranzeige einbinden
Moderator: Ulrich
-
Bogeyof
- Beiträge: 1083
- Registriert: Mi 13. Mai 2020, 10:04
- Hat sich bedankt: 27 Mal
- Danksagung erhalten: 150 Mal
Re: Ertragsprognosedaten in Solaranzeige einbinden
Die Stadtort ID solltest du so schreiben ...= "L886".
Ansonsten, den Seriennummer Fehler kannst du ignorieren, kannst aber auch die entsprechende Zeile auskommentieren.
Ansonsten glaube ich, dass du nicht das letzte Skript nutzt. Wenn du den Thread weiterliest findest du immer wieder noch aktualisierte Versionen, bitte nutze jeweils die letzte Version. Ich habe es bei mir probiert und die StationsID liefert Daten. Sollte eigentlich gehen..
Ansonsten, den Seriennummer Fehler kannst du ignorieren, kannst aber auch die entsprechende Zeile auskommentieren.
Ansonsten glaube ich, dass du nicht das letzte Skript nutzt. Wenn du den Thread weiterliest findest du immer wieder noch aktualisierte Versionen, bitte nutze jeweils die letzte Version. Ich habe es bei mir probiert und die StationsID liefert Daten. Sollte eigentlich gehen..
Re: Ertragsprognosedaten in Solaranzeige einbinden
Hej,
danke für die Antwort.
Hab das "letzte" Script getestet - Daten sind keine da - in der Log steht "Prognose.php Standort hat keine Rad1h-Daten"
Edit: Was hast du denn für Werte mit Darmstadt bekommen? Wenn ich nur dein Python abfeuer in der Console kommt auch nichts. Wie gesagt bei Augsburg oder Flensburg hab ich Daten - aber bei Darmstadt, Frankfurt etc. garnichts...
danke für die Antwort.
Hab das "letzte" Script getestet - Daten sind keine da - in der Log steht "Prognose.php Standort hat keine Rad1h-Daten"
Edit: Was hast du denn für Werte mit Darmstadt bekommen? Wenn ich nur dein Python abfeuer in der Console kommt auch nichts. Wie gesagt bei Augsburg oder Flensburg hab ich Daten - aber bei Darmstadt, Frankfurt etc. garnichts...
-
Bogeyof
- Beiträge: 1083
- Registriert: Mi 13. Mai 2020, 10:04
- Hat sich bedankt: 27 Mal
- Danksagung erhalten: 150 Mal
Re: Ertragsprognosedaten in Solaranzeige einbinden
Also, Du hast recht, für diesen Standort sind keine RAD1h Daten verfügbar. Allerdings kommen bei mir ganz normal Daten wenn ich es direkt aufrufe, nur die erste Spalte sollte die RAD1h Daten enthalten und dort ist leider ein "-".
In diesem Fall ist leider die einzige Möglichkeit einen anderen Standort möglichst in der Nähe zu suchen, welcher diese Daten liefert. Das erkennst Du, wenn in der ersten Spalte Werte stehen und nicht das "-". Eine andere Möglichkeit gibt es nicht...
Wenn die Daten generell nicht kommen, dann ist es nach wie vor nicht das richtige Skript. Der Aufruf direkt von Python3 lautet wie folgt (Standort ohne Hochkomma):
python3 /var/www/html/prognose.py -s L886
Code: Alles auswählen
root@solaranzeige:/var/www/html# python3 /var/www/html/prognose.py -s L886
- 1613574000 10.22 102060.00 5.14 217.00 77.00 480.00 75.00 0.00
- 1613577600 9.12 102070.00 4.63 213.00 73.00 240.00 71.00 0.00
- 1613581200 8.22 102090.00 3.60 207.00 66.00 0.00 66.00 0.00
- 1613584800 7.32 102110.00 3.60 202.00 64.00 0.00 64.00 0.00
- 1613588400 6.62 102110.00 3.09 200.00 62.00 0.00 61.00 0.00
- 1613592000 6.12 102120.00 2.57 198.00 65.00 0.00 60.00 0.00
- 1613595600 5.62 102110.00 2.06 194.00 66.00 0.00 58.00 0.00
- 1613599200 5.22 102110.00 1.54 182.00 67.00 0.00 59.00 0.00
- 1613602800 4.62 102090.00 1.03 164.00 66.00 0.00 55.00 0.00
- 1613606400 4.12 102060.00 1.03 116.00 65.00 0.00 56.00 0.00
- 1613610000 3.42 102020.00 1.03 72.00 67.00 0.00 58.00 0.00
- 1613613600 3.02 101980.00 1.03 55.00 72.00 0.00 60.00 0.00
- 1613617200 2.52 101920.00 1.54 47.00 76.00 0.00 64.00 0.00
- 1613620800 2.22 101880.00 1.54 54.00 79.00 0.00 65.00 0.00
- 1613624400 2.22 101860.00 1.54 61.00 84.00 0.00 69.00 0.00
- 1613628000 2.72 101830.00 1.54 77.00 83.00 240.00 69.00 0.00
- 1613631600 3.72 101820.00 1.54 74.00 81.00 600.00 72.00 0.00
- 1613635200 4.92 101790.00 2.06 80.00 80.00 1020.00 72.00 0.00
- 1613638800 6.32 101730.00 2.06 103.00 83.00 1260.00 72.00 0.00
- 1613642400 7.62 101670.00 2.06 128.00 84.00 1440.00 71.00 0.00
- 1613646000 8.82 101590.00 2.57 143.00 88.00 1620.00 72.00 0.00
- 1613649600 9.62 101490.00 2.57 155.00 91.00 1560.00 72.00 0.00
- 1613653200 10.02 101400.00 2.57 160.00 93.00 1320.00 75.00 0.00
- 1613656800 9.92 101340.00 2.57 161.00 93.00 1140.00 74.00 0.00
- 1613660400 9.32 101270.00 2.06 159.00 90.00 660.00 75.00 0.00
- 1613664000 8.32 101230.00 2.06 145.00 88.00 300.00 72.00 0.00
- 1613667600 7.12 101200.00 2.06 177.00 92.00 0.00 75.00 0.00
- 1613671200 6.62 101210.00 2.57 184.00 89.00 0.00 76.00 0.00
- 1613674800 6.82 101220.00 2.57 187.00 86.00 0.00 77.00 0.00
- 1613678400 6.72 101260.00 2.57 201.00 85.00 0.00 78.00 0.00
- 1613682000 6.72 101350.00 2.57 204.00 83.00 0.00 78.00 0.00
- 1613685600 6.92 101410.00 3.09 207.00 80.00 0.00 80.00 0.00
- 1613689200 7.02 101500.00 3.09 213.00 74.00 0.00 73.00 0.00
- 1613692800 6.62 101600.00 2.57 215.00 77.00 0.00 72.00 0.00
- 1613696400 6.02 101680.00 2.57 221.00 80.00 0.00 69.00 0.00
- 1613700000 5.32 101760.00 2.57 220.00 79.00 0.00 63.00 0.00
- 1613703600 4.72 101810.00 2.06 220.00 79.00 0.00 65.00 0.00
- 1613707200 4.32 101860.00 2.57 216.00 81.00 0.00 67.00 0.00
- 1613710800 3.62 101920.00 2.06 214.00 80.00 0.00 66.00 0.00
- 1613714400 3.72 101980.00 2.57 207.00 79.00 300.00 67.00 0.00
- 1613718000 4.72 102030.00 2.57 206.00 80.00 660.00 68.00 0.00
- 1613721600 5.82 102070.00 2.57 201.00 83.00 1080.00 68.00 0.00
- 1613725200 7.12 102070.00 2.57 202.00 82.00 1320.00 68.00 0.00
- 1613728800 8.32 102050.00 2.57 209.00 81.00 1440.00 69.00 0.00
- 1613732400 9.42 102000.00 3.09 207.00 81.00 1440.00 69.00 0.00
- 1613736000 9.92 101930.00 3.09 208.00 82.00 1440.00 69.00 0.00
- 1613739600 10.32 101890.00 3.09 206.00 86.00 1200.00 70.00 0.00
- 1613743200 10.12 101840.00 2.57 202.00 87.00 960.00 71.00 0.00
- 1613746800 9.42 101820.00 2.57 196.00 88.00 660.00 72.00 0.00
- 1613750400 8.32 101830.00 2.06 176.00 90.00 240.00 76.00 0.00
- 1613754000 6.62 101810.00 2.06 162.00 89.00 0.00 76.00 0.00
- 1613757600 5.82 101860.00 1.54 142.00 83.00 0.00 73.00 0.00
- 1613761200 5.52 101890.00 1.54 125.00 80.00 0.00 74.00 0.00
- 1613764800 5.62 101910.00 1.54 134.00 75.00 0.00 71.00 0.00
- 1613768400 5.52 101920.00 1.54 124.00 76.00 0.00 71.00 0.00
- 1613772000 5.52 101910.00 1.54 116.00 77.00 0.00 70.00 0.00
- 1613775600 5.32 101900.00 1.54 106.00 77.00 0.00 66.00 0.00
- 1613779200 5.02 101910.00 1.54 90.00 78.00 0.00 66.00 0.00
- 1613782800 4.82 101890.00 1.54 94.00 80.00 0.00 65.00 0.00
- 1613786400 4.72 101900.00 1.54 117.00 86.00 0.00 66.00 0.00
- 1613790000 4.52 101900.00 1.54 152.00 83.00 0.00 70.00 0.00
- 1613793600 4.42 101880.00 1.54 161.00 83.00 0.00 77.00 0.00
- 1613797200 4.42 101890.00 1.54 161.00 78.00 0.00 73.00 0.00
- 1613800800 5.12 101920.00 1.54 165.00 78.00 300.00 73.00 0.00
- 1613804400 6.52 101920.00 1.54 167.00 78.00 660.00 72.00 0.00
- 1613808000 8.52 101940.00 2.06 170.00 74.00 1140.00 68.00 0.00
- 1613811600 10.32 101940.00 2.06 187.00 72.00 1440.00 65.00 0.00
- 1613815200 11.82 101900.00 2.57 191.00 70.00 1740.00 61.00 0.00
- 1613818800 13.12 101870.00 2.57 193.00 65.00 2040.00 56.00 0.00
- 1613822400 13.82 101840.00 3.09 197.00 62.00 2160.00 53.00 0.00
- 1613826000 14.22 101790.00 2.57 194.00 59.00 2100.00 53.00 0.00
- 1613829600 14.22 101710.00 2.57 189.00 57.00 1920.00 47.00 0.00
- 1613833200 13.32 101710.00 2.57 182.00 55.00 1500.00 45.00 0.00
- 1613836800 11.62 101690.00 2.06 166.00 55.00 840.00 45.00 0.00
- 1613840400 9.42 101730.00 2.06 152.00 52.00 0.00 44.00 0.00
- 1613844000 7.72 101760.00 1.54 135.00 49.00 0.00 43.00 0.00
- 1613847600 6.72 101770.00 1.54 117.00 48.00 0.00 41.00 0.00
- 1613851200 6.02 101790.00 1.54 102.00 49.00 0.00 41.00 0.00
- 1613854800 5.42 101810.00 1.54 94.00 49.00 0.00 41.00 0.00
- 1613858400 5.12 101820.00 1.54 92.00 47.00 0.00 43.00 0.00
- 1613862000 4.72 101800.00 1.54 81.00 46.00 0.00 39.00 0.00
- 1613865600 4.12 101810.00 1.54 65.00 43.00 0.00 37.00 0.00
- 1613869200 3.72 101790.00 1.54 66.00 41.00 0.00 37.00 0.00
- 1613872800 3.32 101780.00 1.54 62.00 40.00 0.00 40.00 0.00
- 1613876400 3.02 101760.00 1.54 69.00 41.00 0.00 38.00 0.00
Wenn die Daten generell nicht kommen, dann ist es nach wie vor nicht das richtige Skript. Der Aufruf direkt von Python3 lautet wie folgt (Standort ohne Hochkomma):
python3 /var/www/html/prognose.py -s L886
Re: Ertragsprognosedaten in Solaranzeige einbinden
Code: Alles auswählen
In diesem Fall ist leider die einzige Möglichkeit einen anderen Standort möglichst in der Nähe zu suchen, welcher diese Daten liefert. Das erkennst Du, wenn in der ersten Spalte Werte stehen und nicht das "-". Eine andere Möglichkeit gibt es nicht...Stefan
Re: Ertragsprognosedaten in Solaranzeige einbinden
Danke Bogeyof,
hatte wohl nicht die ganz neue python-Datei. Hatte das mit dem Standort selber gefunden und gefixed. Deswegen wohl nicht die neuste Version. Nun kommen Daten. Das stimmt. Nur keine Rad1h...das ist schade.
Hej Stefan ich werd mir mal deine Prognose ansehen!
hatte wohl nicht die ganz neue python-Datei. Hatte das mit dem Standort selber gefunden und gefixed. Deswegen wohl nicht die neuste Version. Nun kommen Daten. Das stimmt. Nur keine Rad1h...das ist schade.
Hej Stefan ich werd mir mal deine Prognose ansehen!
-
Bogeyof
- Beiträge: 1083
- Registriert: Mi 13. Mai 2020, 10:04
- Hat sich bedankt: 27 Mal
- Danksagung erhalten: 150 Mal
Re: Ertragsprognosedaten in Solaranzeige einbinden
Ich habe mir jetzt mal Deine ganze Umgebung angesehen, leider ist es extrem schwierig Daten für die Gegend zu finden.
2 Standorte bieten RAD1h Daten, Biebesheim (P0178) und Roellbach (P355). Damit lässt sich vielleicht leben, Luftlinie Biebesheim ca. 15 km, das sollte noch hinreichend genau sein...
2 Standorte bieten RAD1h Daten, Biebesheim (P0178) und Roellbach (P355). Damit lässt sich vielleicht leben, Luftlinie Biebesheim ca. 15 km, das sollte noch hinreichend genau sein...
Re: Ertragsprognosedaten in Solaranzeige einbinden
Boahr, top - danke.
Hab gestern Abend mit einer Mosmix Stationskarte das ganze Rhein-Main Gebiet abgesucht und nichts gefunden. Dabei kommt der Wetterdienst doch aus Offenbach...
Danke dir, die Station werd ich nehmen und nachher gleich mal ins Script einbauen.
Edit:
Yeah es hat geklappt. Jetzt muss ich noch checken ob der cronjob läuft und mich um Sicherungen etc kümmern.
Großes Danke nochmal an dich!!!!
Hab gestern Abend mit einer Mosmix Stationskarte das ganze Rhein-Main Gebiet abgesucht und nichts gefunden. Dabei kommt der Wetterdienst doch aus Offenbach...
Danke dir, die Station werd ich nehmen und nachher gleich mal ins Script einbauen.
Edit:
Yeah es hat geklappt. Jetzt muss ich noch checken ob der cronjob läuft und mich um Sicherungen etc kümmern.
Großes Danke nochmal an dich!!!!
-
Yoda68
- Beiträge: 45
- Registriert: Mi 3. Mär 2021, 16:53
- Wohnort: Gera
- Hat sich bedankt: 2 Mal
- Danksagung erhalten: 5 Mal
Re: Ertragsprognosedaten in Solaranzeige einbinden
Ich komme einfach nicht weiter.
Nachdem der Raspi installiert war habe ich mich als Anfänger an Anleitung zum Einbinden der Ertragsdaten auf Seite 1 gehalten-
Nachdem ich die Prognose.py gestartet habe kommt folgender Fehler.
Ich habe keinen Plan???? Was ist falsch gelaufen ?
Brauche dringend Hilfe.
pi@solaranzeige:/var/www/html $ sudo ./prognose.php
Unhandled exception in thread started by <bound method Thread._bootstrap of <dwdforecast(Thread-1, started 3006985312)>>
Traceback (most recent call last):
File "/usr/lib/python3.7/threading.py", line 917, in _bootstrap_inner
self.run()
File "/var/www/html/prognose.py", line 154, in run
AttributeError: 'dwdforecast' object has no attribute 'mydownloadfiles'
During handling of the above exception, another exception occurred:
Traceback (most recent call last):
File "/usr/lib/python3.7/threading.py", line 885, in _bootstrap
self._bootstrap_inner()
File "/usr/lib/python3.7/threading.py", line 927, in _bootstrap_inner
(self.name, _format_exc()), file=_sys.stderr)
File "/usr/lib/python3.7/traceback.py", line 167, in format_exc
return "".join(format_exception(*sys.exc_info(), limit=limit, chain=chain))
File "/usr/lib/python3.7/traceback.py", line 121, in format_exception
type(value), value, tb, limit=limit).format(chain=chain))
File "/usr/lib/python3.7/traceback.py", line 508, in __init__
capture_locals=capture_locals)
File "/usr/lib/python3.7/traceback.py", line 363, in extract
f.line
File "/usr/lib/python3.7/traceback.py", line 285, in line
self._line = linecache.getline(self.filename, self.lineno).strip()
File "/usr/lib/python3.7/linecache.py", line 16, in getline
lines = getlines(filename, module_globals)
File "/usr/lib/python3.7/linecache.py", line 47, in getlines
return updatecache(filename, module_globals)
File "/usr/lib/python3.7/linecache.py", line 137, in updatecache
lines = fp.readlines()
File "/usr/lib/python3.7/codecs.py", line 322, in decode
(result, consumed) = self._buffer_decode(data, self.errors, final)
UnicodeDecodeError: 'utf-8' codec can't decode byte 0xb2 in position 2193: invalid start byte
[/code]
Nachdem der Raspi installiert war habe ich mich als Anfänger an Anleitung zum Einbinden der Ertragsdaten auf Seite 1 gehalten-
Nachdem ich die Prognose.py gestartet habe kommt folgender Fehler.
Ich habe keinen Plan???? Was ist falsch gelaufen ?
Brauche dringend Hilfe.
Code: Alles auswählen
Unhandled exception in thread started by <bound method Thread._bootstrap of <dwdforecast(Thread-1, started 3006985312)>>
Traceback (most recent call last):
File "/usr/lib/python3.7/threading.py", line 917, in _bootstrap_inner
self.run()
File "/var/www/html/prognose.py", line 154, in run
AttributeError: 'dwdforecast' object has no attribute 'mydownloadfiles'
During handling of the above exception, another exception occurred:
Traceback (most recent call last):
File "/usr/lib/python3.7/threading.py", line 885, in _bootstrap
self._bootstrap_inner()
File "/usr/lib/python3.7/threading.py", line 927, in _bootstrap_inner
(self.name, _format_exc()), file=_sys.stderr)
File "/usr/lib/python3.7/traceback.py", line 167, in format_exc
return "".join(format_exception(*sys.exc_info(), limit=limit, chain=chain))
File "/usr/lib/python3.7/traceback.py", line 121, in format_exception
type(value), value, tb, limit=limit).format(chain=chain))
File "/usr/lib/python3.7/traceback.py", line 508, in __init__
capture_locals=capture_locals)
File "/usr/lib/python3.7/traceback.py", line 363, in extract
f.line
File "/usr/lib/python3.7/traceback.py", line 285, in line
self._line = linecache.getline(self.filename, self.lineno).strip()
File "/usr/lib/python3.7/linecache.py", line 16, in getline
lines = getlines(filename, module_globals)
File "/usr/lib/python3.7/linecache.py", line 47, in getlines
return updatecache(filename, module_globals)
File "/usr/lib/python3.7/linecache.py", line 137, in updatecache
lines = fp.readlines()
File "/usr/lib/python3.7/codecs.py", line 322, in decode
(result, consumed) = self._buffer_decode(data, self.errors, final)
UnicodeDecodeError: 'utf-8' codec can't decode byte 0xb2 in position 2193: invalid start byte
[/code]
Re: Ertragsprognosedaten in Solaranzeige einbinden
Hej, hast du dein Pi mal geupdated? Sieht so aus als fehlen dir Python Bibliotheken
Wer ist online?
Mitglieder in diesem Forum: 0 Mitglieder und 0 Gäste