Huawei M0 +M1 Kaskade
Moderator: Ulrich
-
Theslowman
- Beiträge: 69
- Registriert: Sa 1. Aug 2020, 13:31
- Wohnort: 55278 Dalheim
- Danksagung erhalten: 4 Mal
Re: Huawei M0 +M1 Kaskade
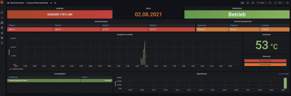
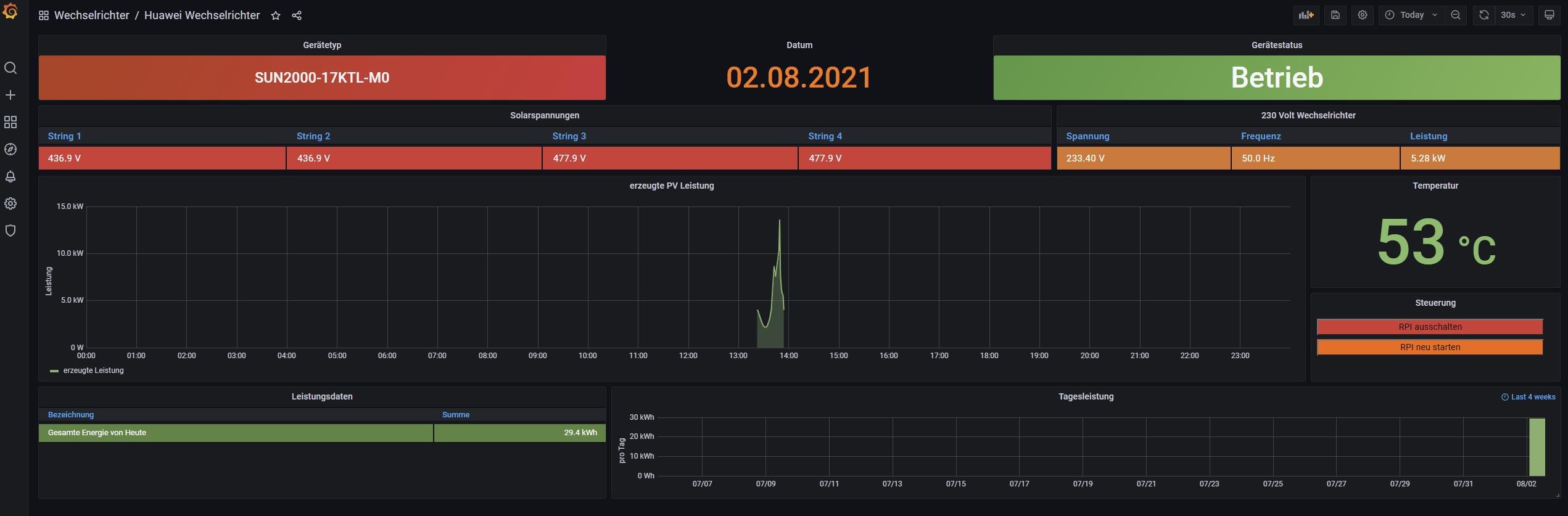
Der 17ktl-M0 ist aktuell per TCPIP angebunden. Toll wie genau Solaranzeige die Situation um 22:17 Uhr erfasst hat

- Ulrich
- Administrator
- Beiträge: 5677
- Registriert: Sa 7. Nov 2015, 10:33
- Wohnort: Essen
- Hat sich bedankt: 165 Mal
- Danksagung erhalten: 835 Mal
Re: Huawei M0 +M1 Kaskade
In einem Raspberry steckt schon eine gewisse Schlauheit!
-----------------------------------------------------
Ulrich . . . . . . . . [ Admin ]
Ulrich . . . . . . . . [ Admin ]
-
Theslowman
- Beiträge: 69
- Registriert: Sa 1. Aug 2020, 13:31
- Wohnort: 55278 Dalheim
- Danksagung erhalten: 4 Mal
Re: Huawei M0 +M1 Kaskade
Ich wollte hier mal den aktuell Status updaten............
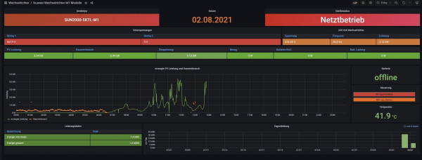
Angebunden sind 5KTL-M1 und 17KTL-M0 über Lan. 5KTL-M1 benutzt die "solaranzeige" DB und 17KTL-M0 benutzt "solaranziege2" DB. Ich habe mir zum testen jetzt einfach das Huawei Dashboard auf die neue DB "solaranzeige2" angepasst was ohne Problem geht.
Der einzigste Wehrmutstropfen ist die Berechnung der Erzeugung/Einspeisung / Hausverbrauch im M1 Dashboard. Ich habe verstanden, das das über eine Math Datei gehen soll. Wo finde ich die Berechnung dazu bitte ? Was muss ich aktuell noch beachten ?
So ganz selten ruckelt auch mal die Abfrage, aber das schiebe ich auf den langsamen Dongle von Huawei!
Wir sind nah dran mit der Kaskade
Angebunden sind 5KTL-M1 und 17KTL-M0 über Lan. 5KTL-M1 benutzt die "solaranzeige" DB und 17KTL-M0 benutzt "solaranziege2" DB. Ich habe mir zum testen jetzt einfach das Huawei Dashboard auf die neue DB "solaranzeige2" angepasst was ohne Problem geht.
Der einzigste Wehrmutstropfen ist die Berechnung der Erzeugung/Einspeisung / Hausverbrauch im M1 Dashboard. Ich habe verstanden, das das über eine Math Datei gehen soll. Wo finde ich die Berechnung dazu bitte ? Was muss ich aktuell noch beachten ?
So ganz selten ruckelt auch mal die Abfrage, aber das schiebe ich auf den langsamen Dongle von Huawei!
Wir sind nah dran mit der Kaskade
- Dateianhänge
-
- solaranzeige.log
- (16.1 KiB) 428-mal heruntergeladen
Re: Huawei M0 +M1 Kaskade
@theslowman
ist das M1 Dashboard Standard? Wenn ja wo findet Mann/Frau das?
ist das M1 Dashboard Standard? Wenn ja wo findet Mann/Frau das?
-
Theslowman
- Beiträge: 69
- Registriert: Sa 1. Aug 2020, 13:31
- Wohnort: 55278 Dalheim
- Danksagung erhalten: 4 Mal
Re: Huawei M0 +M1 Kaskade
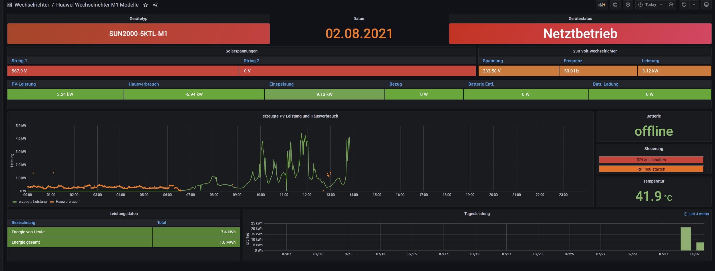
Ist das Huawei M1 Modell Dashboard. Unter Wechselrichter... Nachts wirds noch gei***, Nachtmode 
- Ulrich
- Administrator
- Beiträge: 5677
- Registriert: Sa 7. Nov 2015, 10:33
- Wohnort: Essen
- Hat sich bedankt: 165 Mal
- Danksagung erhalten: 835 Mal
Re: Huawei M0 +M1 Kaskade
-----------------------------------------------------
Ulrich . . . . . . . . [ Admin ]
Ulrich . . . . . . . . [ Admin ]
Re: Huawei M0 +M1 Kaskade
Guten Abend,
welche Anpassungen sind nötig, um die Werte vom Dongel über LAN abzufragen und wo werden diese gesetzt.
Danke, Gruß Jürgen
welche Anpassungen sind nötig, um die Werte vom Dongel über LAN abzufragen und wo werden diese gesetzt.
Danke, Gruß Jürgen
- Ulrich
- Administrator
- Beiträge: 5677
- Registriert: Sa 7. Nov 2015, 10:33
- Wohnort: Essen
- Hat sich bedankt: 165 Mal
- Danksagung erhalten: 835 Mal
Re: Huawei M0 +M1 Kaskade
$Regler = "62";
Jedes Gerät muss über die selbe IP Adresse und den gleichen Port, jedoch mit der richtigen GeräteID abgefragt werden.
(Multi-Regler-Version)
Jedes Gerät muss über die selbe IP Adresse und den gleichen Port, jedoch mit der richtigen GeräteID abgefragt werden.
(Multi-Regler-Version)
-----------------------------------------------------
Ulrich . . . . . . . . [ Admin ]
Ulrich . . . . . . . . [ Admin ]
Re: Huawei M0 +M1 Kaskade
Hi,Theslowman hat geschrieben: ↑Sa 24. Apr 2021, 10:52Meine Hardware / Infrastruktur sieht aktuell so aus:
5KTL-M1 ( BusID 1 ) mit Dongle für Lan und Power Sensor DTSU-666H ( BusID 11 )
17KTL-M0 ( BusID 21 ) per RS485 am 5KTL-M1
sag mal am WR kann man ja per App die bus ID für RS485 abrufen. und bei der Schnelleinstellung sieht man einmal kurz die BusID der Slave Wechselrichter. Gibt es eine Möglichkeit alle IDs HUAWEI-seitig angezeigt zu bekommen? Oder hattest du das damals so hinbekommen weil du ein USB RS485 Interface benutzt hast?
Gruß
-
Theslowman
- Beiträge: 69
- Registriert: Sa 1. Aug 2020, 13:31
- Wohnort: 55278 Dalheim
- Danksagung erhalten: 4 Mal
Re: Huawei M0 +M1 Kaskade
Prinzipiell ist es so, das ich nur den Master einstelle mit der ID. Alle anderen am RS485 (Slave) Bus bekommen dann automatisch eine andere ID beim hochfahren. Die Range von den ID's kann man ja auch einstellen im Wechselrichter. Bei Huawei gilt immer die Regel > Der Wechselrichter mit Dongle und Powersensor hat die ID 1 ! Ausnahme gibt es nur beim Betrieb mit Smartlogger3000A.
Ich für mich, habe mir angewöhnt, immer mit dem Master zu arbeiten, der Rest soll sich "selbst regeln" bezogen auf die ID's. Wenn ich ID's kontrolliere, dann immer mit der Huawei APP. Aktuell hat der der 5KTL-M1 die ID 1, der 17KTL-M0 die ID 2 ( selbstvergeben ), Powersensor ist Standard mit ID 11.
Ich für mich, habe mir angewöhnt, immer mit dem Master zu arbeiten, der Rest soll sich "selbst regeln" bezogen auf die ID's. Wenn ich ID's kontrolliere, dann immer mit der Huawei APP. Aktuell hat der der 5KTL-M1 die ID 1, der 17KTL-M0 die ID 2 ( selbstvergeben ), Powersensor ist Standard mit ID 11.
Wer ist online?
Mitglieder in diesem Forum: 0 Mitglieder und 0 Gäste