Keine Daten vom WR Solaredge 3Ph
Moderator: Ulrich
Re: Keine Daten vom WR Solaredge 3Ph
das ändern war nochmal ne kleine herausforderung. bin dann aber in der Wartungsdatei über den befehl
sudo mcedit /var/www/html/wartung.php
gestolpert. das php ersetzt und dann ging auch die änderung somit ist dann die frage von heute mittag auch beantwortet
zum abschluss noch ein bild denn besser als der gerätestatur kann man es nicht sagen. Vielen dank an alle.
sudo mcedit /var/www/html/wartung.php
gestolpert. das php ersetzt und dann ging auch die änderung somit ist dann die frage von heute mittag auch beantwortet
zum abschluss noch ein bild denn besser als der gerätestatur kann man es nicht sagen. Vielen dank an alle.
Re: Keine Daten vom WR Solaredge 3Ph
Hi,
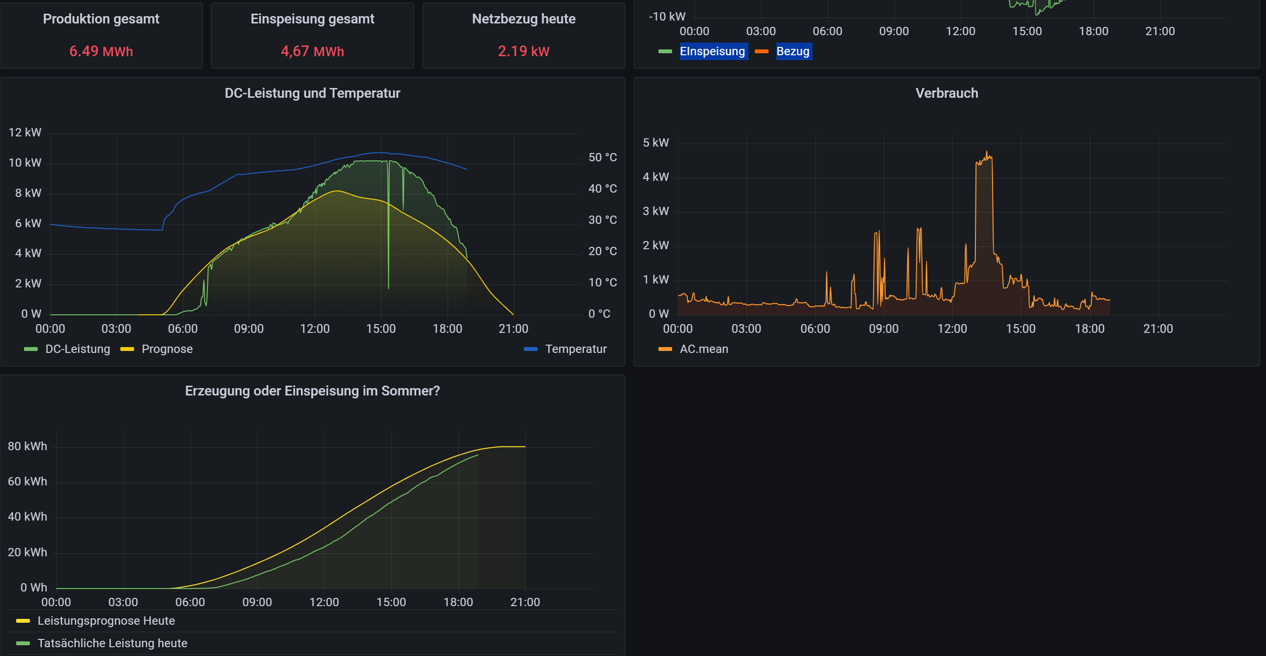
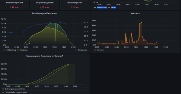
ich habe mir zwischenzeitlich etwas zeitgenommen und die daten der Influx in Grafana dargestellt. Rausgekommen ist ein recht schickes Dashboard das ich später auch zur Verfügung stellen möchte. 2 Dinge sind mir aufgefallen die ich hoffe das Sie in der Solaranzeige korrigiert werden.
1. Unter den Measurement Summen ist die Wh_Heute lediglich die Einspeisung nicht aber die Gesamtproduktion des Tages. hier fehlen also zum einen die Daten zum andern ist die Bezeichnung nicht korrekt
2. Fehlen meines Erachtens nach im selben Measurement die Daten für Eigenverbrauch_heute.
vielleicht kann da noch was gemacht werden oder es gibt einen Hinweis wie man die daten heranzieht. Gut möglich das mir hier auch einfach nur ein wenig wissen fehlt.
dabei ist es dann auch möglich das der Gesamtverbrauch heute auch fehlt der aber auch Bezug und Eigenverbrauch ermittelt werden könnte.
Wechselrichter SolarEdge SE10K-48RBW
ich habe mir zwischenzeitlich etwas zeitgenommen und die daten der Influx in Grafana dargestellt. Rausgekommen ist ein recht schickes Dashboard das ich später auch zur Verfügung stellen möchte. 2 Dinge sind mir aufgefallen die ich hoffe das Sie in der Solaranzeige korrigiert werden.
1. Unter den Measurement Summen ist die Wh_Heute lediglich die Einspeisung nicht aber die Gesamtproduktion des Tages. hier fehlen also zum einen die Daten zum andern ist die Bezeichnung nicht korrekt
2. Fehlen meines Erachtens nach im selben Measurement die Daten für Eigenverbrauch_heute.
vielleicht kann da noch was gemacht werden oder es gibt einen Hinweis wie man die daten heranzieht. Gut möglich das mir hier auch einfach nur ein wenig wissen fehlt.
dabei ist es dann auch möglich das der Gesamtverbrauch heute auch fehlt der aber auch Bezug und Eigenverbrauch ermittelt werden könnte.
Wechselrichter SolarEdge SE10K-48RBW
- Ulrich
- Administrator
- Beiträge: 6607
- Registriert: Sa 7. Nov 2015, 10:33
- Wohnort: Essen
- Hat sich bedankt: 163 Mal
- Danksagung erhalten: 918 Mal
Re: Keine Daten vom WR Solaredge 3Ph
1. Der Wert Wh_Heute im Measurement Summen ist immer der Solarertrag am heutigen Tage. Der hat nichts mit Einspeisung oder Bezug zu tun.
2. Mir ist nicht bekannt, dass so ein Wert der Wechselrichter liefert. Kannst du uns die Register Adresse nennen?
2. Mir ist nicht bekannt, dass so ein Wert der Wechselrichter liefert. Kannst du uns die Register Adresse nennen?
-----------------------------------------------------
Ulrich . . . . . . . . [ Admin ]
Ulrich . . . . . . . . [ Admin ]
Re: Keine Daten vom WR Solaredge 3Ph
Hi hier mal ein Bild vom Monitoring da hier die Werte Angegeben werden vermute ich das der Wr diese entweder Liefert oder sie aus anderen Werten errechnet werden (da weiß ich noch nicht wie)
zudem habe ich noch nicht verstanden warum im Monitoring die Produktion bei 42KWh liegt aber grafana nur 36KWh ausgibt
(Summen->wh-heute)
was genau ist mit Registeradresse gemeint?
viele <grüße <stephan
zudem habe ich noch nicht verstanden warum im Monitoring die Produktion bei 42KWh liegt aber grafana nur 36KWh ausgibt
(Summen->wh-heute)
was genau ist mit Registeradresse gemeint?
viele <grüße <stephan
- Ulrich
- Administrator
- Beiträge: 6607
- Registriert: Sa 7. Nov 2015, 10:33
- Wohnort: Essen
- Hat sich bedankt: 163 Mal
- Danksagung erhalten: 918 Mal
Re: Keine Daten vom WR Solaredge 3Ph
Wh_Heute hat nichts mit Eigenverbrauch oder Einspeisung zu tun. Es ist die Leistung, die von den Solarmodulen am Tage erbracht wird.
Vielleicht stimmt etwas mit der SQL Abfrage nicht. "bedeuten()" kommt mir doch sehr komisch vor. Das soll wohl mean() sein und das wäre falsch. max() oder last() wäre da schon besser.
Vielleicht stimmt etwas mit der SQL Abfrage nicht. "bedeuten()" kommt mir doch sehr komisch vor. Das soll wohl mean() sein und das wäre falsch. max() oder last() wäre da schon besser.
-----------------------------------------------------
Ulrich . . . . . . . . [ Admin ]
Ulrich . . . . . . . . [ Admin ]
Re: Keine Daten vom WR Solaredge 3Ph
Hallo Ulrich.
Danke für die schnelle Antwort (immer).
Kleine Unwissenheit und Fehler. Habe es mit beiden versucht und ja die Kurve ändert sich, dennoch fehlen rund 10kwh wenn es die produzierte Leistung sein soll. Aktuell bin ich eher im dereich der eingespeisten Leistung was die Werthöhe angeht
Mal sehen woran das sonst so liegen kann
Danke für die schnelle Antwort (immer).
Kleine Unwissenheit und Fehler. Habe es mit beiden versucht und ja die Kurve ändert sich, dennoch fehlen rund 10kwh wenn es die produzierte Leistung sein soll. Aktuell bin ich eher im dereich der eingespeisten Leistung was die Werthöhe angeht
Mal sehen woran das sonst so liegen kann
Wer ist online?
Mitglieder in diesem Forum: 0 Mitglieder und 0 Gäste