das teste ich morgen mal ausgiebig - das ist ja nur eine optische Sache
hast Du eine Idee mit dem Math Problem und der Warning??
das wäre mit tatsächlich im Moment wichtiger - den Fehler da rauszubekommen
zusammenführen von 2 Balkendiagrammen
Moderator: Ulrich
Online
-
andreas_n
- Beiträge: 1685
- Registriert: Do 25. Jun 2020, 13:40
- Hat sich bedankt: 15 Mal
- Danksagung erhalten: 101 Mal
Re: zusammenführen von 2 Balkendiagrammen
7 queries, aber das wiederhol ich nun nich mehr. Denn dann hätt ich das schon längst kurz im Testsystem eingehackt....
SMA Tripower 8/Growatt MIN 3000 TL-XE/1500S/SPH 4600,4 ARK LV,10kWh
ELWA DC WW Puffer m. 300L/Gesamt PV Leistung 20,5kWp gesteuert mit Pi4 und Pi5
hier stehen alle Geräte>> viewtopic.php?f=13&t=1069
ELWA DC WW Puffer m. 300L/Gesamt PV Leistung 20,5kWp gesteuert mit Pi4 und Pi5
hier stehen alle Geräte>> viewtopic.php?f=13&t=1069
Re: zusammenführen von 2 Balkendiagrammen
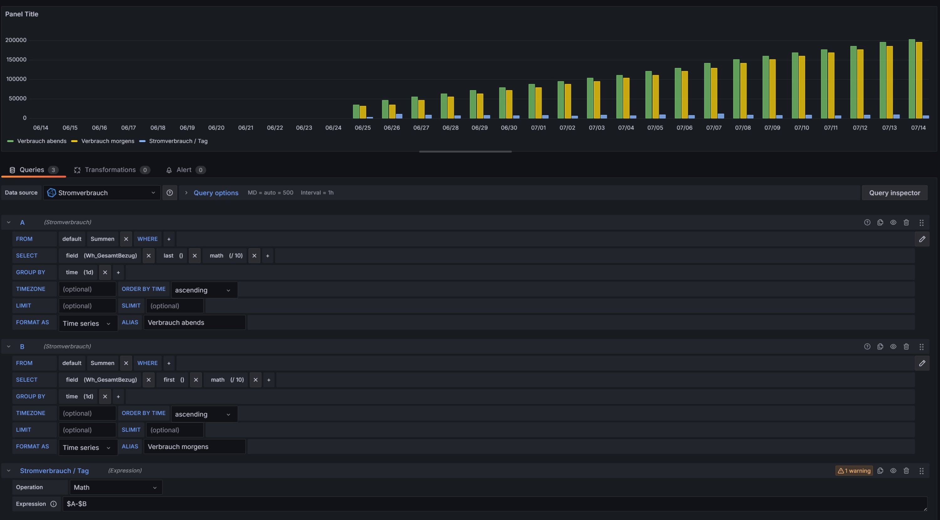
Ich habe das schon als Test nachgebaut - nur mit den beiden Queries "Stromverbrauch" und der berechnenden Expression MATH.....
Und ich berechne ja nix wildes hier - ich ziehe nur den Tageswert "first" vom Tageswert "last" ab und erhalte als Differenz den Tagesverbrauch.
und auch dort habe ich die Warnung......
Das hat für mich also nichts mit den 7 Queries zu tun - sondern ist ein Fehler hier in diesen Queries (wo auch immer)
Und ich berechne ja nix wildes hier - ich ziehe nur den Tageswert "first" vom Tageswert "last" ab und erhalte als Differenz den Tagesverbrauch.
und auch dort habe ich die Warnung......
Das hat für mich also nichts mit den 7 Queries zu tun - sondern ist ein Fehler hier in diesen Queries (wo auch immer)
Re: zusammenführen von 2 Balkendiagrammen
habe es hinbekommen - zwar auf einem anderen Wege, aber ohne Fehlermeldung 
ich habe in der Datenbank einen Wert "Bezug heute" gefunden, den kann ich ohne Berechnung so nehmen.
Sorry nochmal wenn ich Dich genervt habe - das war keine Absicht. Aber jede Frage und jede Antwort hilft mir dabei immer einen kleinen Schritt besser zu werden.
Sonnige Grüße,
Bernd
ich habe in der Datenbank einen Wert "Bezug heute" gefunden, den kann ich ohne Berechnung so nehmen.
Sorry nochmal wenn ich Dich genervt habe - das war keine Absicht. Aber jede Frage und jede Antwort hilft mir dabei immer einen kleinen Schritt besser zu werden.
Sonnige Grüße,
Bernd
Online
-
andreas_n
- Beiträge: 1685
- Registriert: Do 25. Jun 2020, 13:40
- Hat sich bedankt: 15 Mal
- Danksagung erhalten: 101 Mal
Re: zusammenführen von 2 Balkendiagrammen
Moin, das hat mit nerven nix zu tun...nur ewig im Kreis drehen ist nicht so meins...
was nämlich echt nervt, ist andauerndes Nachfragen-müssen...Computer sind da sturer...
nix input, nix output...
ich muss das mal endlich in meine Bordroutine einpflegen
was nämlich echt nervt, ist andauerndes Nachfragen-müssen...Computer sind da sturer...
nix input, nix output...
ich muss das mal endlich in meine Bordroutine einpflegen
SMA Tripower 8/Growatt MIN 3000 TL-XE/1500S/SPH 4600,4 ARK LV,10kWh
ELWA DC WW Puffer m. 300L/Gesamt PV Leistung 20,5kWp gesteuert mit Pi4 und Pi5
hier stehen alle Geräte>> viewtopic.php?f=13&t=1069
ELWA DC WW Puffer m. 300L/Gesamt PV Leistung 20,5kWp gesteuert mit Pi4 und Pi5
hier stehen alle Geräte>> viewtopic.php?f=13&t=1069
Wer ist online?
Mitglieder in diesem Forum: 0 Mitglieder und 0 Gäste