Grafana Sun and Moon plugin einbinden

Alle zusätzlichen Module, die in die Solaranzeige integriert wurden, wie den Wetterbericht, die Solarprognose, der Messenger Pushover, Sun & Moon, dynamische Strompreise und weitere Module.

Moderator: Ulrich

andreas_n
Beiträge: 1959
Registriert: Do 25. Jun 2020, 13:40
Hat sich bedankt: 17 Mal
Danksagung erhalten: 97 Mal

Re: Grafana Sun and Moon plugin einbinden

Beitrag von andreas_n »

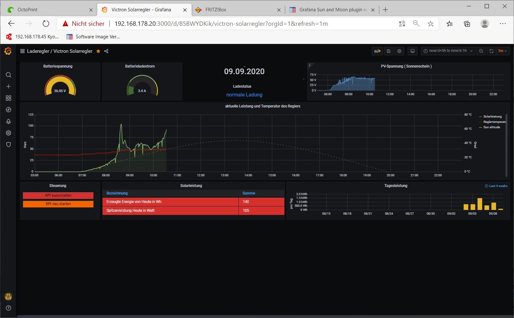
schaut schon besser aus, aber eigentlich sollte das ne Parabel sein und kein Dreieck;-)
komischer Effekt...ausserdem dürfte die Altitude nicht über 80 Grad stehen...Unna liegt nach meinem Wissen nicht nahe Äquator:-)

der Wert stimmt also nicht. Ist "align Y axes" korrekt?
Irgendwas haut da nicht hin...
SMA Tripower 8/Growatt MIN 3000 TL-XE/1500S/SPH 4600,4 ARK LV,10kWh
ELWA DC WW Puffer m. 300L/Gesamt PV Leistung 20,5kWp gesteuert mit Pi4 und Pi5
hier stehen alle Geräte>> viewtopic.php?f=13&t=1069

Jochen61
Beiträge: 5
Registriert: Fr 28. Aug 2020, 21:53

Re: Grafana Sun and Moon plugin einbinden

Beitrag von Jochen61 »

Danke für den Hinweis mit dem Äquator,
ich hatte die Längen und Breitengrad verwechselt.

Jochen61
Beiträge: 5
Registriert: Fr 28. Aug 2020, 21:53

Re: Grafana Sun and Moon plugin einbinden

Beitrag von Jochen61 »

SunandMoon.jpg

andreas_n
Beiträge: 1959
Registriert: Do 25. Jun 2020, 13:40
Hat sich bedankt: 17 Mal
Danksagung erhalten: 97 Mal

Re: Grafana Sun and Moon plugin einbinden

Beitrag von andreas_n »

<<ich hatte die Längen und Breitengrad verwechselt>>

smile..hrhrr. SO jedenfalls schauts weeesentlich besser aus.
SMA Tripower 8/Growatt MIN 3000 TL-XE/1500S/SPH 4600,4 ARK LV,10kWh
ELWA DC WW Puffer m. 300L/Gesamt PV Leistung 20,5kWp gesteuert mit Pi4 und Pi5
hier stehen alle Geräte>> viewtopic.php?f=13&t=1069

andreas_n
Beiträge: 1959
Registriert: Do 25. Jun 2020, 13:40
Hat sich bedankt: 17 Mal
Danksagung erhalten: 97 Mal

Re: Grafana Sun and Moon plugin einbinden

Beitrag von andreas_n »

Nachtrag, ändere noch die Anzeige der rechten Y Achse..es sind nicht xy °C , also Temperatur, sondern Winkelgrad..ist in Einheiten auszuwählen per Mausklick
SMA Tripower 8/Growatt MIN 3000 TL-XE/1500S/SPH 4600,4 ARK LV,10kWh
ELWA DC WW Puffer m. 300L/Gesamt PV Leistung 20,5kWp gesteuert mit Pi4 und Pi5
hier stehen alle Geräte>> viewtopic.php?f=13&t=1069

Morchel
Beiträge: 17
Registriert: Fr 5. Jun 2020, 12:27
Wohnort: Schlaitdorf

Re: Grafana Sun and Moon plugin einbinden

Beitrag von Morchel »

Hallo,

ich habe auch diese flache Kurve. Was hast Du denn gemacht damit es schön die gestrichelte große Kurve anzeigt?
Danke

Morchel
Beiträge: 17
Registriert: Fr 5. Jun 2020, 12:27
Wohnort: Schlaitdorf

Re: Grafana Sun and Moon plugin einbinden

Beitrag von Morchel »

Lösung gefunden,

unten auf dem angezeigten Dashboard die "Sun alitute" anklicken und dann kommt ein Popup wo man färbe etc. einstellen kann. hier die Y-Achse verändern.

Morchel
Beiträge: 17
Registriert: Fr 5. Jun 2020, 12:27
Wohnort: Schlaitdorf

Re: Grafana Sun and Moon plugin einbinden

Beitrag von Morchel »

Hallo,

damit es vollständig ist...
Man muss noch die Ausgabe auf y-Achse für den Sonnenverlauf einstellen.

Grüße

Benutzeravatar
Ulrich
Administrator
Beiträge: 6607
Registriert: Sa 7. Nov 2015, 10:33
Wohnort: Essen
Hat sich bedankt: 163 Mal
Danksagung erhalten: 918 Mal

Re: Grafana Sun and Moon plugin einbinden

Beitrag von Ulrich »

Das hängt von den Einstellungen der Y Achse ab. Der Sonnenstand kann maximal 90 Grad betragen. Also muss die Scala 0 - 90 Grad betragen. Wenn du die linke Y Achse von 0 - 40000 benutzt sind 90 natürlich fast 0
-----------------------------------------------------
Ulrich . . . . . . . . [ Admin ]

MichaelS
Beiträge: 94
Registriert: Fr 18. Sep 2020, 15:17
Hat sich bedankt: 33 Mal
Danksagung erhalten: 1 Mal

Re: Grafana Sun and Moon plugin einbinden

Beitrag von MichaelS »

Hi Ulrich,

die flache Kurve hab ich leider auch: Gab es da schon Lösungshinweise?

LG
M

Zurück zu „Wetterdaten, Börsenstrompreise, Solarprognose, Nachrichtendienst usw.“

Wer ist online?

Mitglieder in diesem Forum: 0 Mitglieder und 0 Gäste