Grafana Sun and Moon plugin einbinden
Moderator: Ulrich
-
ripper1199
- Beiträge: 6
- Registriert: Di 18. Sep 2018, 20:25
- Danksagung erhalten: 1 Mal
Grafana Sun and Moon plugin einbinden
Ich hätte so gerne das sun and moon plugin. Habe es auch im Internet gefunden, aber zwischen auf dem Computerbildschirm sehen und in den Pi reintun fehlen die wichtigen Zwischenschritte. Gibt es dazu eine Anleitung?
Viele Grüsse
Viele Grüsse
Online
- Ulrich
- Administrator
- Beiträge: 6607
- Registriert: Sa 7. Nov 2015, 10:33
- Wohnort: Essen
- Hat sich bedankt: 163 Mal
- Danksagung erhalten: 918 Mal
Re: Sun and Moon plugin einbinden
Zuerst das Plugin vom Grafana Server herunterladen und nach der Installationsanweisung auf dem Raspberry Pi installieren. Wie das geht steht hier beschrieben.
Dann muss man sich an der Oberfläche von dem Dashboard, in das man die Grafik einbinden möchte anmelden mit User "admin" Kennwort "solaranzeige"
Achtung! Die neueren Grafana Versionen sehen zum Teil etwas anders aus!
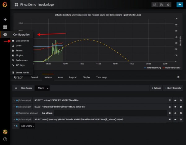
Die Konfiguration aufrufen und "Data Source" aufrufen
Add Data Source anklicken
Den Ortsnamen eingeben und darunter bei Type "Sun and Moon" auswählen. Ziemlich weit unten in der Liste. Danach den Längen und Breitengrad des Ortes eingeben. Als Dezimalzahl!
Speichern nicht vergessen.
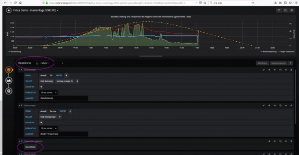
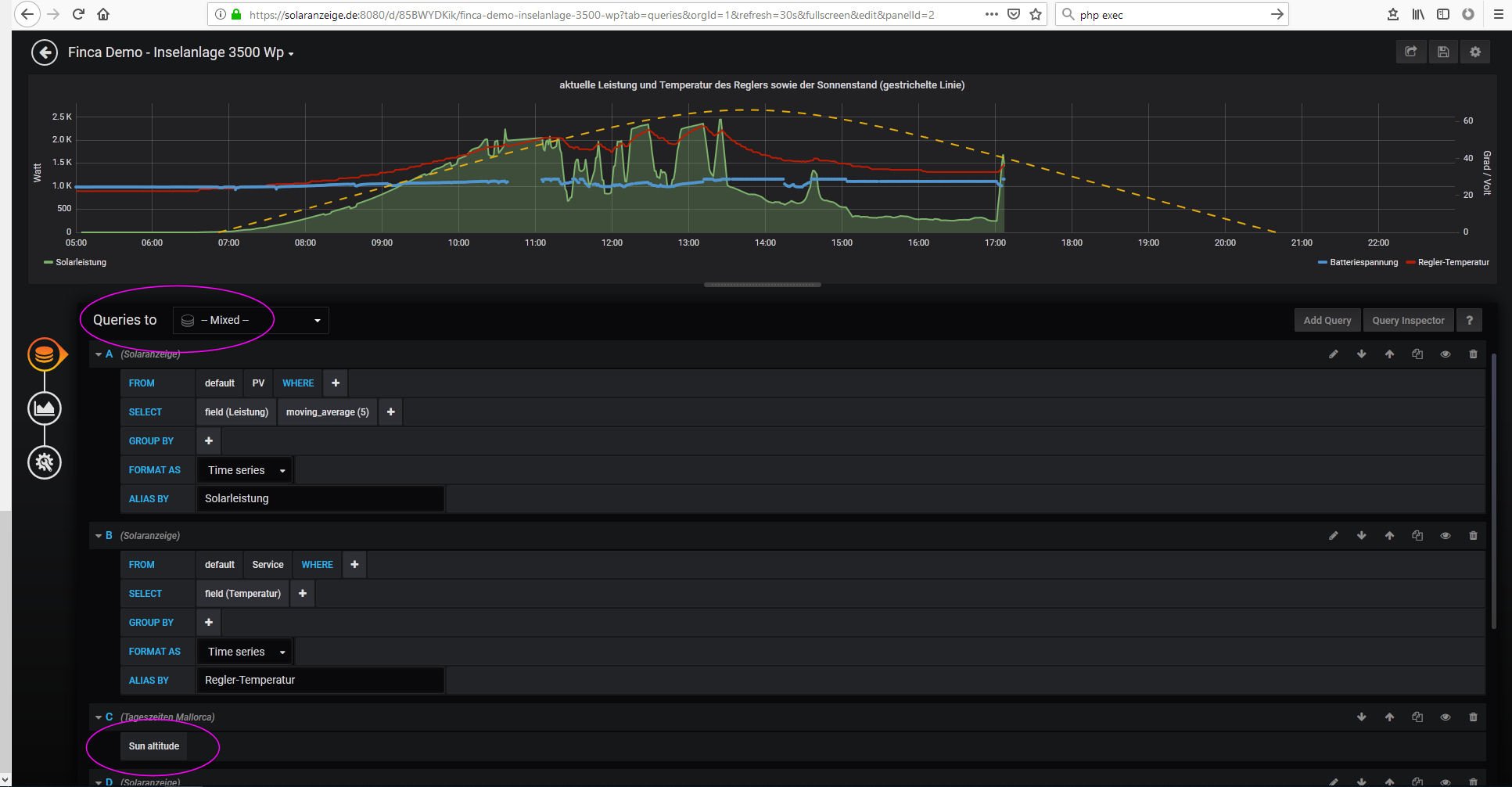
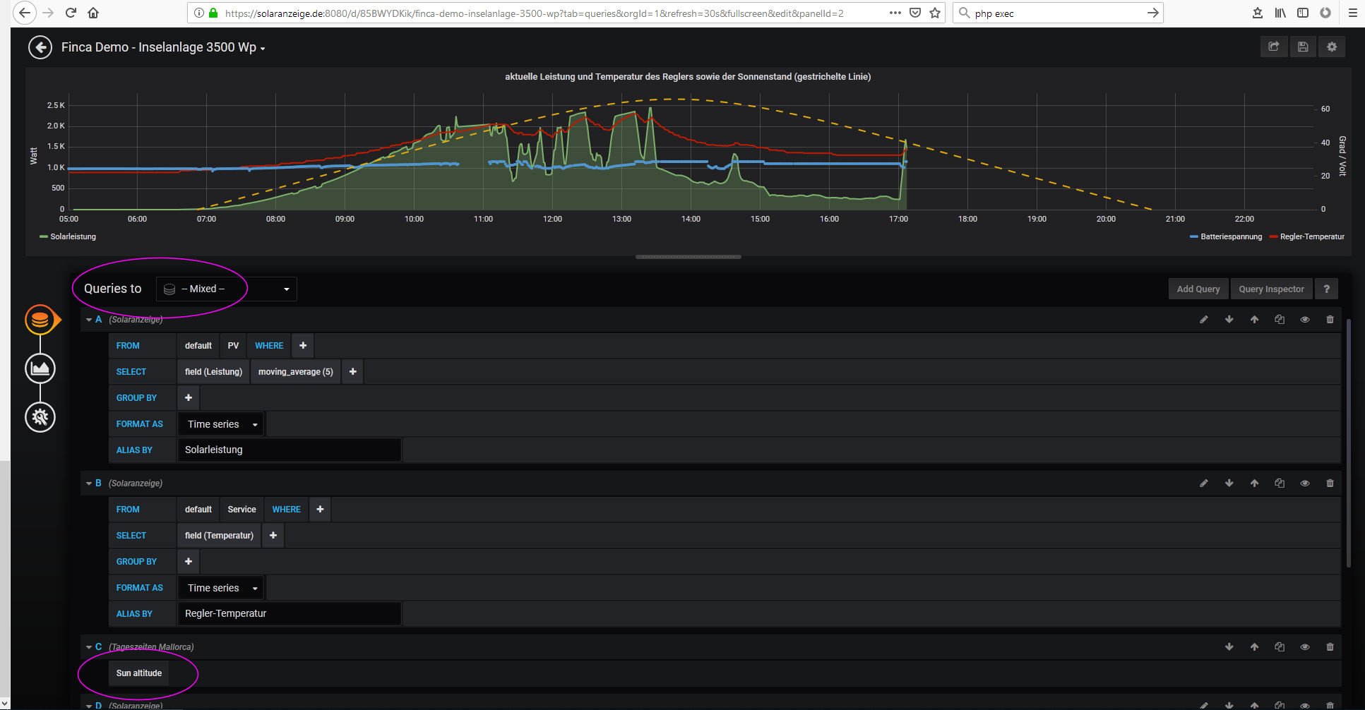
Das aktuelle dashboard wieder aufrufen und in der Grafik, in der man den Sonnenverlauf anzeigen will EDIT aufrufen.
Bei Metrics Datasource "mixed" auswählen und dann Add Query anklicken und die Datenbak "Mein Ortsname" auswählen. Das Measurement ist "Sun altitude"
So sieht es in der neuen Grafana Version aus.
Auf den "zurück Pfeil" drücken und dann speichern nicht vergessen! Auf die Diskette rechts oben drücken!
Viel Spaß...
Dann muss man sich an der Oberfläche von dem Dashboard, in das man die Grafik einbinden möchte anmelden mit User "admin" Kennwort "solaranzeige"
Achtung! Die neueren Grafana Versionen sehen zum Teil etwas anders aus!
Die Konfiguration aufrufen und "Data Source" aufrufen
Add Data Source anklicken
Den Ortsnamen eingeben und darunter bei Type "Sun and Moon" auswählen. Ziemlich weit unten in der Liste. Danach den Längen und Breitengrad des Ortes eingeben. Als Dezimalzahl!
Speichern nicht vergessen.
Das aktuelle dashboard wieder aufrufen und in der Grafik, in der man den Sonnenverlauf anzeigen will EDIT aufrufen.
Bei Metrics Datasource "mixed" auswählen und dann Add Query anklicken und die Datenbak "Mein Ortsname" auswählen. Das Measurement ist "Sun altitude"
So sieht es in der neuen Grafana Version aus.
Auf den "zurück Pfeil" drücken und dann speichern nicht vergessen! Auf die Diskette rechts oben drücken!
Viel Spaß...
-----------------------------------------------------
Ulrich . . . . . . . . [ Admin ]
Ulrich . . . . . . . . [ Admin ]
-
ripper1199
- Beiträge: 6
- Registriert: Di 18. Sep 2018, 20:25
- Danksagung erhalten: 1 Mal
-
gartenfuzi
- Beiträge: 36
- Registriert: Mo 15. Okt 2018, 22:46
Re: Sun and Moon plugin einbinden
Ehrlich gesagt da komme ich hinten und vorne nicht mit wie man dies herunter laden kann. Habe mich jetzt mal bei Grafana angemeldet. Bin aber trotzdem da nicht weiter gekommen. Problem ist das dies alles auf Englisch ist. Gibts da nix auf Deutsch?
Wo speichert Grafana Plugin dies auf den Raspi?
Wo speichert Grafana Plugin dies auf den Raspi?
Online
- Ulrich
- Administrator
- Beiträge: 6607
- Registriert: Sa 7. Nov 2015, 10:33
- Wohnort: Essen
- Hat sich bedankt: 163 Mal
- Danksagung erhalten: 918 Mal
Re: Sun and Moon plugin einbinden
Hier habe ich jetzt eine Beschreibung erstellt, wie man ein Grafana Plugin installiert.
Bei Grafana muss man sich deswegen nicht registrieren.
Bei Grafana muss man sich deswegen nicht registrieren.
-----------------------------------------------------
Ulrich . . . . . . . . [ Admin ]
Ulrich . . . . . . . . [ Admin ]
-
gartenfuzi
- Beiträge: 36
- Registriert: Mo 15. Okt 2018, 22:46
Re: Grafana Sun and Moon plugin einbinden
Danke für deine Hilfe. Es hat funktioniert. Habe einen kleinen aber nicht unwichtigen Fehler gemacht. Habe vergessen sudo davor zu schreiben. Scheinbar ist sudo überall das Zauberwort. An dieses muss ich mich noch gewöhnen
Online
- Ulrich
- Administrator
- Beiträge: 6607
- Registriert: Sa 7. Nov 2015, 10:33
- Wohnort: Essen
- Hat sich bedankt: 163 Mal
- Danksagung erhalten: 918 Mal
Re: Grafana Sun and Moon plugin einbinden
Der Benutzer "pi" hat nur eingeschränkte Rechte. Er kann kaum etwas kaputt machen im Raspberry. Mit dem Zauberwort "sudo" davor hast Du Admin Rechte. Da kannst Du ganz schnell den gesamten Raspberry aufs Kreuz legen. Deshalb immer etwas Vorsicht mit dem Zauberwort.
Schön dass die Beschreibung funktioniert hat.
Schön dass die Beschreibung funktioniert hat.
-----------------------------------------------------
Ulrich . . . . . . . . [ Admin ]
Ulrich . . . . . . . . [ Admin ]
Re: Grafana Sun and Moon plugin einbinden
Hallo Ulrich,
ich versuche gerade den Graphen anzupassen. Das PlugIn ist installiert aber ab dem Punkt
"Bei Metrics Datasource "mixed" auswählen und dann Add Query anklicken und die Datenbak "Mein Ortsname" auswählen. Das Measurement ist "Sun altitude"
komme ich nicht weiter. Das Bild sieht bei mir anders aus und egal was ich wähle sehe ich die Queries nicht.
Hast Du eine Idee??
Gruß
Klaus
ich versuche gerade den Graphen anzupassen. Das PlugIn ist installiert aber ab dem Punkt
"Bei Metrics Datasource "mixed" auswählen und dann Add Query anklicken und die Datenbak "Mein Ortsname" auswählen. Das Measurement ist "Sun altitude"
komme ich nicht weiter. Das Bild sieht bei mir anders aus und egal was ich wähle sehe ich die Queries nicht.
Hast Du eine Idee??
Gruß
Klaus
Online
- Ulrich
- Administrator
- Beiträge: 6607
- Registriert: Sa 7. Nov 2015, 10:33
- Wohnort: Essen
- Hat sich bedankt: 163 Mal
- Danksagung erhalten: 918 Mal
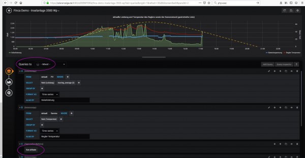
Re: Grafana Sun and Moon plugin einbinden
Hallo Klaus,
in der neuen Grafana Version sieht alles etwas anders aus. Ich hoffe das Bild hilft.
in der neuen Grafana Version sieht alles etwas anders aus. Ich hoffe das Bild hilft.
-----------------------------------------------------
Ulrich . . . . . . . . [ Admin ]
Ulrich . . . . . . . . [ Admin ]
Re: Grafana Sun and Moon plugin einbinden
Hallo Ulrich,
bei mir wir der Sonnenverlauf als extrem flache Kurve dargestellt. Wie kann ich das ändern?
bei mir wir der Sonnenverlauf als extrem flache Kurve dargestellt. Wie kann ich das ändern?
Wer ist online?
Mitglieder in diesem Forum: 0 Mitglieder und 2 Gäste