Inbetriebnahme JK-BMS über RS485
Moderator: Ulrich
- Ulrich
- Administrator
- Beiträge: 6607
- Registriert: Sa 7. Nov 2015, 10:33
- Wohnort: Essen
- Hat sich bedankt: 163 Mal
- Danksagung erhalten: 917 Mal
Re: Inbetriebnahme JK-BMS über RS485
Dann hast du die Influx Datenbank jkbms nicht richtig im Grafana angemeldet. "Add Datasource"
-----------------------------------------------------
Ulrich . . . . . . . . [ Admin ]
Ulrich . . . . . . . . [ Admin ]
- Ulrich
- Administrator
- Beiträge: 6607
- Registriert: Sa 7. Nov 2015, 10:33
- Wohnort: Essen
- Hat sich bedankt: 163 Mal
- Danksagung erhalten: 917 Mal
Re: Inbetriebnahme JK-BMS über RS485
Kommt ein Fehler, wenn du "save & test" drückst? Der muss beseitigt werden.
Nimm mal "User" und "Password" heraus. Die Felder müssen frei bleiben.
Nimm mal "User" und "Password" heraus. Die Felder müssen frei bleiben.
-----------------------------------------------------
Ulrich . . . . . . . . [ Admin ]
Ulrich . . . . . . . . [ Admin ]
Re: Inbetriebnahme JK-BMS über RS485
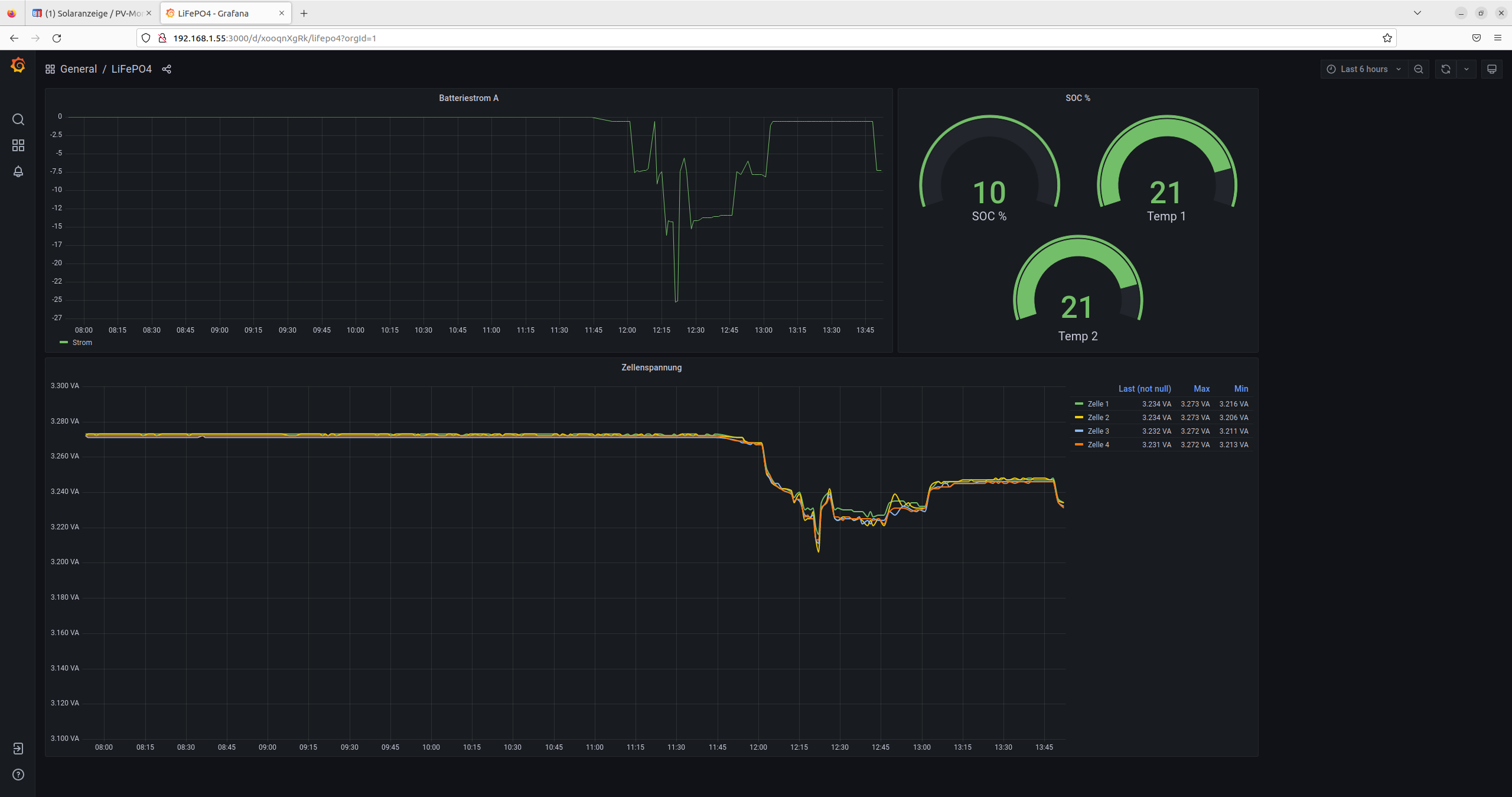
URL muss natürlich eingetragen werden und schon funktioniert es. Hier ein Beispiel wie ich meine neue LiFePO4 entlade.
Ulrich und sralus vielen Dank für die Unterstützung
Re: Inbetriebnahme JK-BMS über RS485
Servus alle miteinander!
Erst mal Danke für das Entwickeln von dem Script. Ich habe sehnsüchtig darauf gewartet irgendwie das JK-BMS auslesen zu können.
Ich steh hier vor den gleichen Problem wie auch schon ein paar andere
invalid frame
- bloß bei mir ists nicht mit umstecken in unterschiedliche USB Buchsen getan.
Also, ich hab nen RS485 converter mit CP2102 Chip (nicht wie gewünscht FTDI) habs aber eigentlich hin bekommen den fest zuzuweisen. Zumindest glaube ich das.
Der Vorbesitzer vom Akku hatte eins von den Displays fürs JK BMS verbaut. Wenn ich das richtig verstehe, hängen die über einen RS485 Adapter am LCD Output vom BMS. Nicht am RS485 Port, den es bei meinem BMS auch gibt... Ich kanns leider nicht so gut sehen, der Vorbesitzer hat das ganze sehr schön verpackt, bekommt man aber auch schlecht wieder auf.
Auf jeden Fall habe ich den Die Kabel vom Display, die über den RS485 Adapter am LCD output hängen jetzt an den USB Stick geschraubt. Könnte hier ggf. schon der Fehler liegen?
BMS ist Version 10.X-W und die Software 10.02, sollte auch passen.
Ich bin im Multiregler system. mit 2 Victrons und einem Isolar 5048.
Die Victrons jeweils mit Victron Kabel als tty, die über seriennummer zugewiesen sind.
Der WR wird immer als hidraw0 erkannt
Das BMS hab ich über USB adapter als /dev/bms zugewiesen.
Vom USB Adapter werden 2 Dinge erkannt, von denen nur einer eine Seriennummer hat. Lässt sich sehr schön bei lsusb und usb-devices sehen.
Cypress Semiconductor und Silicon Labs werden beide erkannt, wenn der Adapter steckt. Nur Silicon Labs spuckt auch eine Seriennummer aus. Den und die Victrons hab ich mit der Anleitung hier im Forum fest zugewiesen. Der WR ist von ganz alleine einfach immer hidraw0. Ich glaube, dass ist alles recht eindeutig und hier sollte hoffentlich kein Konfliktpotential bestehen.
Hier einmal meine 4.user.config.php file.
Ich habe ausprobiert unterschiedliche USB Stecker zu verwenden, jedes mal die geschwindigkeit entweder mit // oder unkomntiert auf 115200 gelassen.
Außerdem einmal der log bei einem kompletten durchlauf des Multiregler scripts. Tracelevel müsste für jkbms auf 10 stehen.
Ich bin für jede hilfe dankbar. Das ganze Thema ist ziemlich neu für mich. Deswegen fällt es mir schwer zu erkennen wo genau der Fehler liegen könnte. (fängts schon bei FTDI und CP2102 an? Keine Ahnung, mir sagt das beides nichts...) Daher die Beschreibung mit vielen Details, die ggf. irrelevant sind.
Sorry, für die Wand aus Text. Aber vielleicht kann ja später mal jemand daraus lernen.
Was mich zuversichtlich stimmt ist die Tatsache, dass ich nicht der Einzige mit diesem Fehler bin.
Soweit so gut,
liebe Grüße,
Jan
Erst mal Danke für das Entwickeln von dem Script. Ich habe sehnsüchtig darauf gewartet irgendwie das JK-BMS auslesen zu können.
Ich steh hier vor den gleichen Problem wie auch schon ein paar andere
invalid frame
Code: Alles auswählen
28.12. 14:12:22 -out> : 4e5700130000000006030000000000006800000129
28.12. 14:12:22 !! -invalid frame! 00 instead of 0x79
28.12. 14:12:22 -0000000000000000000000000000000000000000000000000000000000000000000000000000000000000000000000000000000000000000000000000000000000000000000000000000000000
- bloß bei mir ists nicht mit umstecken in unterschiedliche USB Buchsen getan.
Also, ich hab nen RS485 converter mit CP2102 Chip (nicht wie gewünscht FTDI) habs aber eigentlich hin bekommen den fest zuzuweisen. Zumindest glaube ich das.
Der Vorbesitzer vom Akku hatte eins von den Displays fürs JK BMS verbaut. Wenn ich das richtig verstehe, hängen die über einen RS485 Adapter am LCD Output vom BMS. Nicht am RS485 Port, den es bei meinem BMS auch gibt... Ich kanns leider nicht so gut sehen, der Vorbesitzer hat das ganze sehr schön verpackt, bekommt man aber auch schlecht wieder auf.
Auf jeden Fall habe ich den Die Kabel vom Display, die über den RS485 Adapter am LCD output hängen jetzt an den USB Stick geschraubt. Könnte hier ggf. schon der Fehler liegen?
BMS ist Version 10.X-W und die Software 10.02, sollte auch passen.
Ich bin im Multiregler system. mit 2 Victrons und einem Isolar 5048.
Die Victrons jeweils mit Victron Kabel als tty, die über seriennummer zugewiesen sind.
Der WR wird immer als hidraw0 erkannt
Das BMS hab ich über USB adapter als /dev/bms zugewiesen.
Vom USB Adapter werden 2 Dinge erkannt, von denen nur einer eine Seriennummer hat. Lässt sich sehr schön bei lsusb und usb-devices sehen.
Cypress Semiconductor und Silicon Labs werden beide erkannt, wenn der Adapter steckt. Nur Silicon Labs spuckt auch eine Seriennummer aus. Den und die Victrons hab ich mit der Anleitung hier im Forum fest zugewiesen. Der WR ist von ganz alleine einfach immer hidraw0. Ich glaube, dass ist alles recht eindeutig und hier sollte hoffentlich kein Konfliktpotential bestehen.
Code: Alles auswählen
pi@solaranzeige:~ $ lsusb
Bus 001 Device 007: ID 0403:6015 Future Technology Devices International, Ltd Bridge(I2C/SPI/UART/FIFO)
Bus 001 Device 006: ID 10c4:ea60 Silicon Labs CP210x UART Bridge
Bus 001 Device 005: ID 0403:6015 Future Technology Devices International, Ltd Bridge(I2C/SPI/UART/FIFO)
Bus 001 Device 004: ID 0665:5161 Cypress Semiconductor USB to Serial
Bus 001 Device 003: ID 0424:ec00 Microchip Technology, Inc. (formerly SMSC) SMSC9512/9514 Fast Ethernet Adapter
Bus 001 Device 002: ID 0424:9514 Microchip Technology, Inc. (formerly SMSC) SMC9514 Hub
Bus 001 Device 001: ID 1d6b:0002 Linux Foundation 2.0 root hub
Code: Alles auswählen
pi@solaranzeige:~ $ usb-devices
T: Bus=01 Lev=00 Prnt=00 Port=00 Cnt=00 Dev#= 1 Spd=480 MxCh= 1
D: Ver= 2.00 Cls=09(hub ) Sub=00 Prot=01 MxPS=64 #Cfgs= 1
P: Vendor=1d6b ProdID=0002 Rev=05.15
S: Manufacturer=Linux 5.15.56-v8+ dwc_otg_hcd
S: Product=DWC OTG Controller
S: SerialNumber=3f980000.usb
C: #Ifs= 1 Cfg#= 1 Atr=e0 MxPwr=0mA
I: If#=0x0 Alt= 0 #EPs= 1 Cls=09(hub ) Sub=00 Prot=00 Driver=hub
T: Bus=01 Lev=01 Prnt=01 Port=00 Cnt=01 Dev#= 2 Spd=480 MxCh= 5
D: Ver= 2.00 Cls=09(hub ) Sub=00 Prot=02 MxPS=64 #Cfgs= 1
P: Vendor=0424 ProdID=9514 Rev=02.00
C: #Ifs= 1 Cfg#= 1 Atr=e0 MxPwr=2mA
I: If#=0x0 Alt= 1 #EPs= 1 Cls=09(hub ) Sub=00 Prot=02 Driver=hub
T: Bus=01 Lev=02 Prnt=02 Port=00 Cnt=01 Dev#= 3 Spd=480 MxCh= 0
D: Ver= 2.00 Cls=ff(vend.) Sub=00 Prot=01 MxPS=64 #Cfgs= 1
P: Vendor=0424 ProdID=ec00 Rev=02.00
C: #Ifs= 1 Cfg#= 1 Atr=e0 MxPwr=2mA
I: If#=0x0 Alt= 0 #EPs= 3 Cls=ff(vend.) Sub=00 Prot=ff Driver=smsc95xx
T: Bus=01 Lev=02 Prnt=02 Port=01 Cnt=02 Dev#= 4 Spd=1.5 MxCh= 0
D: Ver= 1.10 Cls=00(>ifc ) Sub=00 Prot=00 MxPS= 8 #Cfgs= 1
P: Vendor=0665 ProdID=5161 Rev=00.02
C: #Ifs= 1 Cfg#= 1 Atr=a0 MxPwr=100mA
I: If#=0x0 Alt= 0 #EPs= 1 Cls=03(HID ) Sub=00 Prot=00 Driver=usbhid
T: Bus=01 Lev=02 Prnt=02 Port=02 Cnt=03 Dev#= 5 Spd=12 MxCh= 0
D: Ver= 2.00 Cls=00(>ifc ) Sub=00 Prot=00 MxPS= 8 #Cfgs= 1
P: Vendor=0403 ProdID=6015 Rev=10.00
S: Manufacturer=VictronEnergy BV
S: Product=VE Direct cable
S: SerialNumber=VE6M6M8Q
C: #Ifs= 1 Cfg#= 1 Atr=80 MxPwr=90mA
I: If#=0x0 Alt= 0 #EPs= 2 Cls=ff(vend.) Sub=ff Prot=ff Driver=ftdi_sio
T: Bus=01 Lev=02 Prnt=02 Port=03 Cnt=04 Dev#= 6 Spd=12 MxCh= 0
D: Ver= 1.10 Cls=00(>ifc ) Sub=00 Prot=00 MxPS=64 #Cfgs= 1
P: Vendor=10c4 ProdID=ea60 Rev=01.00
S: Manufacturer=Silicon Labs
S: Product=CP2102 USB to UART Bridge Controller
S: SerialNumber=0001
C: #Ifs= 1 Cfg#= 1 Atr=80 MxPwr=100mA
I: If#=0x0 Alt= 0 #EPs= 2 Cls=ff(vend.) Sub=00 Prot=00 Driver=cp210x
T: Bus=01 Lev=02 Prnt=02 Port=04 Cnt=05 Dev#= 7 Spd=12 MxCh= 0
D: Ver= 2.00 Cls=00(>ifc ) Sub=00 Prot=00 MxPS= 8 #Cfgs= 1
P: Vendor=0403 ProdID=6015 Rev=10.00
S: Manufacturer=VictronEnergy BV
S: Product=VE Direct cable
S: SerialNumber=VE6M6NPR
C: #Ifs= 1 Cfg#= 1 Atr=80 MxPwr=90mA
I: If#=0x0 Alt= 0 #EPs= 2 Cls=ff(vend.) Sub=ff Prot=ff Driver=ftdi_sio
Hier einmal meine 4.user.config.php file.
Ich habe ausprobiert unterschiedliche USB Stecker zu verwenden, jedes mal die geschwindigkeit entweder mit // oder unkomntiert auf 115200 gelassen.
Code: Alles auswählen
<?php
/******************************************************************************
// Hier werden die Kunden spezifischen Einstellungen (c) U.Kunz 2016
// vorgenommen, damit keine der Daten bei einem Softwareupdate
// überspielt werden. Diese Datei bitte mit Vorsicht
// ändern. Die Form und die Schreibweise darf in keinen Fällen
// geändert werden. Weitere Hilfe finden Sie im FORUM www.solaranzeige.de
//
// Diese Datei ist hier zu finden: /var/www/html/user.config.php
//
//
******************************************************************************/
//
/******************************************************************************
// REGLER und WECHSELRICHTER REGLER und WECHSELRICHTER REGLER
******************************************************************************/
// Diese Regler knnen derzeit mit der Software benutzt werden:
//
// Welcher Regler wird benutzt?
//
// 1 = ivt-Hirschau Regler SCPlus oder SCDPlus
//
// 2 = Steca Regler Tarom 6000 und Tarom 4545
//
// 3 = Regler der Tracer Serie z.B. Tracer2210A
// mit RS-485 zu USB Anschlusskabel (MODBUS) (Unbedingt FTDI Chipsatz)
//
// 4 = BlueSolar oder SmartSolar Regler von Victron-energy mit
// VE.Direkt zu USB Anschlusskabel
// --------------------------------------------------------------------
// [Im Moment noch nicht in Betrieb]
// Zusätzlich kann ein MultiPlus Wechselrichter mit einem MK3 USB Kabel
// angeschlossen werden.
//
// 5 = Micro Wechselrichter von AEconversion z.B. INV250-45
// mit RS-485 zu USB Anschlusskabel (Unbedingt FTDI Chipsatz)
//
// 6 = Victron BMV 7xx Batteriewächter
// mit VE.direct zu USB Kabel
//
// 7 = Voltronic Geräte der Axpert Serie
// Effekta Geräte der AX und HX Serie,
// Steca Solarix PLI 5000-48,
// InfiniSolar PIP Serie 3k,
// MPPSolar PIP HSP/MSP , MS/MSX und MSD Serien
// EAsun ISolar SPV SMV 1KVA-5KVA Inverter
// EAsun IGrid VE
// mit einfachem USB Kabel (A und B Stecker)
// (Kein Seriell zu USB Wandler!)
//
// 8 = InfiniSolar V Serie , MPP Solar HSE/MSE Serie und viele Baugleiche.
// mit einfachem USB Kabel (A und B Stecker) (Kein Seriell zu USB Wandler!)
//
// 9 = MPPSolar MPI Hybrid Serie 3 Phasen Inverter
// Baugleich: FSP 5,5 Hybrid und Panta 10 Hybrid
// mit einfachem USB Kabel (A und B Stecker) (Kein Seriell zu USB Wandler!)
//
// 10 = SolarMax S-Serie
// mit Ethernet (LAN) Kabel Anschluss.
//
// 11 = Phoenix Wechselrichter von Victron mit VE.direct Kabel Anschluss
//
// 12 = Fronius Symo Wechselrichter inkl. Hybrid Geräte und Fronius Prymo
// MIT Ethernet (LAN) Kabel Anschluss
//
// 13 = Joulie-16 Batterie-Management-System von AutarcTech (BMS)
// Mit LAN Anschluss
//
// 14 = Rover Laderegler von Renogy, Toyo von SRNE und baugleiche
// mit USB Kabel Anschluss
//
// 15 = PYLONTECH US2000B Plus Batteriespeicher Batterie-Management-System (BMS)
// Mit Seriell zu USB Adapter. Den Console Port im Gerät benutzen.
//
// 16 = SolarEdge 3 Phasen Wechselrichter mit LAN Schnittstelle
// (Für 1 Phasen Geräte muss das Dashboard geändert werden)
//
// 17 = KOSTAL Plenticore Wechselrichter und Pico der 3. Generation
// mit LAN Schnittstelle
//
// 18 = S10E und S10 mini von E3/DC mit LAN Schnittstelle (Port 502)
// Nur im Simple-Mode möglich.
//
// 19 = eSmart3 Laderegler 40A, 50A, 60A
//
// 20 = SolarEdge 3 Phasen Wechselrichter ohne MODBUS Zähler
// mit Ethernet (LAN) Kabel Anschluss.
// (Für 1 Phasen Geräte muss das Dashboard geändert werden)
//
// 21 = KOSTAL Piko mit RS485 Anschluss
// (in der user.config.php muss $WR_IP = "0.0.0.0"; stehen!)
// Eine IP Adresse nur eintragen, wenn man den Piko über das LAN auslesen will.
// Beim PIKO MP Plus in der user.config.php zusätzlich
// $SerielleGeschwindigkeit = 38400; eintragen.
//
// 22 = Smart Energy Meter von KOSTAL oder Anderen
//
// 23 = Sonoff / Shelly Relais:
// Bei folgenden Relais muss der "DeviceName" wie folgt eingetragen sein:
// Shelly 2.5 = "Shelly_2.5"
// Shelly 1 = "Shelly_1"
// Shelly 1PM = "Shelly_1PM"
// Sonnof POW R3 = "Sonoff_POW_R3"
//
// Beispiel der Änderung:
// Auf der Tasmota Konsole einfach DeviceName Shelly_1 eingeben.
//
// 24 = Infini xx KW Hybrid Wechselrichter. Protokoll 16 1 Phase
//
// 25 = SonnenBatterie mit LAN Anschluss
//
// 26 = MPPSolar 5048MK und 5048GK ( PIP MK und GK Serie )
// EAsun ISolar V III Off-Grid lnverter
// sowie Baugleiche mit USB Anschluss
//
// 27 = SMA Wechselrichter Sunny Island und Sunny Tripower
// Modbus TCP mit LAN Anschluss
//
// 28 = HRDi marlec Laderegler für PV und Windgenerator
// mit Seriell - USB Adapter
//
// 29 = go-e Charger (Wallbox)
//
// 30 = Keba Wallbox P20 + P30
//
// 31 = Shelly EM und Shelly 3EM
//
// 32 = KACO Wechselrichter der TL3 Serie
//
// 33 = Labornetzteil JOY-IT JT-DPM8624
//
// 34 = SDM630 Energy Meter (RS485 Anschluss)
//
// 35 = Wallbe Wallbox Eco 2.0 und andere.
//
// 36 = Delta Wechselrichter SI 2500 mit RS485 Anschluss
//
// 37 = Simple EVSE WiFi Wallbox
//
// 38 = ALPHA ESS T10 Wechselrichter + Batteriesystem
//
// 39 = openWB Wallbox
//
// 40 = Phocos PH1800 Wechselrichter
//
// 41 = PylonTech US 3000 A mit RS485 Schnittstelle Anz. Batterie-Packs auch angeben!
//
// 42 = PV18-3KW VHM oder PV1800 VHM oder Baugleiche mit RS485 Schnittstelle
//
// 43 = Senec Stromspeicher
//
// 44 = Webasto Wallbox
//
// 45 = Phocos Any-Grid mit RS232 zu USB Adapter
//
// 46 = Huawei SUN2000 Wechselrichter ältere Modelle bis Modell ID 100 (siehe Regler 56)
//
// 47 = Phoenix Contact Wallbox
//
// 48 = Growatt Wechselrichter
//
// 49 = Huawei SmartLogger
//
// 50 = SDM230 Zähler 1 Phase
//
// 51 = Siemens PAC2200 SmartMeter
//
// 52 = Goodwe Wechselrichter der Serien ES , EM und SBP (mit Batterie)
//
// 53 = Solarlog Pro 380 - Mod
//
// 54 = SMA Energy Meter 2.0
//
// 55 = Studer Xtender Wechselrichter inkl BSP
//
// 56 = Huawei SUN2000 Wechselrichter M0 , M1 und M2 Modelle
//
// 57 = Daly BMS China
//
// 58 = SolarEdge Ertragszähler WND-3Y400-MB
//
// 59 = EASUN POWER Solar Inverter 3KVA mit seriellem Anschluss
//
// 60 = Hardy Barth Wallbox
//
// 61 = SMARTPI Zähler
//
// 62 = Huawei Wechselrichter mit SDongle (LAN Anschluss)
//
// 63 = cFos Wallbox
//
// 64 = Goodwe Wechselrichter der Serien ET, EH, BH, BT
//
// 65 = RCT Wechselrichter
//
// 66 = Kostal Piko CI
//
// 67 = Goodwe Wechselrichter XS Serie
//
// 68 = VARTA Pulse Neo
//
// 69 = Vestel Wallbox
//
// 70 = Sungrow Wechselrichter
//
// 71 = EASUN SMG II Wechselrichter
//
// 72 = HomeMatic Gaszähler (und andere Geräte. Siehe Homematic.pdf Dokument)
//
// 73 = SofarSolar Wechselrichter x.x KTL-X
//
// 74 = Carlo Gavazzi EM24 SmartMeter (Baugleich Victron EM24)
//
// 75 = Hager Meter (Stromzähler)
//
// 76 = Hoymiles Microwechselrichter
//
// 77 = AX Licom Box von Effekta
//
// 78 = Innogy Wallbox / Compleo Wallbox
//
// 79 = IAMMETER WEM3080T Stromzähler
//
// 80 = Solax X3 Wechselrichter
//
// 81 = my-PV AC-THOR und AC-THOR 9s
//
// 82 = Solis Wechselrichter
//
// 83 = JK-BMS (Batterie Management System)
//
// ---------------------------------------------------------------------------
//
$Regler = "83";
//
/******************************************************************************
// Raspberry Gerätenummer Raspberry Gerätenummer Raspberry Gerätenummer
// Falls mehr als ein Gerät pro Raspberry betrieben wird.
// Es ist die Reihenfolge der Geräte und taucht auch in der Nummerierung
// der x.user.config.php Dateien auf
******************************************************************************/
// GeräteID bzw. GeräteNummer Muss gleich mit der x.user.config.php sein.
// Bitte nur bei einer Multi-Regler-Version ändern. [ 1 bis 6 ]
$GeraeteNummer = "4";
//
// Bei einem Micro Wechselrichter von AEconversion oder LiCom Box von Effekta
// und anderen Geräten, die für den Zugang eine Seriennummer benötigen.
// --------------------------------------------------------------------------
// Z.B. Typ INV250-45 oder INV500-60 oder LiCom Box von Effekta
// Steht auf dem Gerät! Ist 10 stellig. Serial-No. 0607600...
// Bitte alle 10 Stellen hier eintragen.
// Bei der AX LiCom Box von Effekta sind es 14 Stellen.
// Bei den neuen AEconversion Geräten den Bootcode hier eintragen.
$Seriennummer = "0000000000"; // Regler = "5"
// Wird nur in seltenen Fällen gebraucht.
$Zugang_Kennwort = ""; // wird zur Zeit nicht benutzt
// Falls ein WLAN HF2211 serial Gateway benutzt wird true eingeben
$HF2211 = false;
//
// Nur bei PylonTech BMS US3000.. ($Regler = "41" )
// und den neuen US2000C aus dem Jahr 2019 und später
// Anzahl der vorhandenen Batteriepacks und Modell 2000 / 3000
// -------------------------------------------------------------------
$Batteriepacks = "1"; // Regler = "41"
$PylonTech = "2000"; // Regler = "41"
//
//
// Ethernet Kabelverbindung: Local Area Network (LAN)
// Alle Geräte, die über das LAN angesprochen und ausgelesen werden,
// oder ein Serial Device Server, wie z.B. der HF2211 oder der Elfin-EW11,
// dazwischen geschaltet haben, bitte hier IP und Port eintragen und
// falls erforderlich die Device ID. (Geräteadresse = WR_Adresse)
// Die Geräte Adresse wird auch manchmal bei RS485 Verbindungen benutzt.
// -------------------------------------------------------------------
// Bitte die Daten aus dem Gerät übernehmen
//
$WR_IP = "0.0.0.0"; // Keine führenden Nullen! 67.xx Ja!, 067.xx Nein!
$WR_Port = "12345";
$WR_Adresse = "1"; // Achtung Adresse als Hexzahl eingeben / Dez 16 = Hex 10
// Maximal "FF" = 256
/*****************************************************************************/
//
//
// Bezeichnung des Objektes. Freie Wahl, maximal 15 Buchstaben.
$Objekt = "";
//
//
/******************************************************************************
// InfluxDB InfluxDB InfluxDB InfluxDB InfluxDB InfluxDB
// ***************************************************************************
// Die Daten können jede Minute oder öfter an eine InfluxDB Datenbank
// übertragen werden. Die Datenbank muss nur über das Netzwerk erreichbar
// sein. Sie kann sich im lokalen Netz, im Intenet oder aber auch auf diesem
// Raspberry befinden. Bitte lesen Sie auch das Dokument
// "Solaranzeige + InfluxDB" welches Sie auf unserem Support Server finden.
******************************************************************************/
// Sollen die Daten in die lokale Influx Datenbank geschrieben werden?
// Für die lokale Datenbank sind keine weiteren Angaben nötig.
// true oder false
$InfluxDB_local = true;
//
// Name der lokalen Datenbank. Bitte nicht ändern, sonst funktionieren die
// Standard Dashboards nicht!
// --- Nur bei Multi-Regler-Version Nur bei Multi-Regler-Version ----
// Bei einer Muti-Regler-Version müssen hier unterschiedliche lokale
// Datenbanknamen eingetragen werden. Mit gleichem Namen müssen die Datenbanken
// in der InfluxDB angelegt werden. Siehe Dokument:
// "Multi-Regler-Version Installation"
$InfluxDBLokal = "jkbms";
//
// Wie oft pro Minute sollen die Daten ausgelesen und zur InfluxDB
// übertragen werden?
// Gültige Werte sind 1 bis 6 (6 = alle 10 Sekunden)
// Bei einer zusätzlichen entfernten Datenbank kann das zu erheblichen
// Traffic führen! Dieses gilt nur für die Single-Geräte-Version!
// Wie es bei der Multi-Regler-Version funktioniert bitte in dem
// entsprechenden Dokument nachlesen.
// Default ist 1 (Ein mal pro Minute)
$Wiederholungen = 1;
//
/****************************************************************************/
// ENTFERNTE INFLUX DATENBANK:
// ---------------------------
// Ist eine entfernte InfluxDB vorhanden und sollen dorthin auch die Daten
// übertragen werden?
// true oder false
$InfluxDB_remote = false;
//
// Port an den die Daten geschickt werden. Normal ist Port 8086
$InfluxPort = 8086;
//
// Name der entfernten Datenbank eintragen
// Beispiel: "solaranzeige" oder "MeineDatenbank"
$InfluxDBName = "solaranzeige";
//
// Adresse der Datenbank
// Entweder die IP Adresse "xxx.xxx.xxx.xxx" oder den Hostnamen oder "localhost"
// eintragen.
// Beispiel: "db.solaranzeige.de" oder "34.101.3.20"
$InfluxAdresse = "";
//
// Wenn man mit UserID und Kennwort die Daten übertragen möchte, sollte man
// auf jeden Fall auch die SSL Verschlüsselung einschalten. Dazu muss die
// Influx Datenbank aber erst auf https eingerichtet werden.
$InfluxSSL = false;
//
// Wenn die entfernte Datenbank mit UserID und Kennwort geschützt ist.
// Wenn nicht, bitte leer lassen.
$InfluxUser = "";
$InfluxPassword ="";
//
// Sollen die Daten nur bei Tageslicht an eine remote Datenbank gesendet werden?
// Das reduziert den Traffic bei teuren Leitungen. Das betrifft nur die Remote
// Datenbank falls konfiguriert.
// true / false ( false = die Daten werden rund um die Uhr gesendet. )
$InfluxDaylight = false;
//
//
//
/*******************************************************************************
// HOMEMATIC ANBINDUNG HOMEMATIC ANBINDUNG HOMEMATIC ANBINDUNG
// Teil 1 Teil 1 Teil 1 Teil 1 Teil 1 Teil 1 Teil 1 Teil 1
// ****************************************************************************
// Anbindung an eine vorhandene HomeMatic Zentrale
// Für die genaue Einrichtung bitte das PDF Dokument "Homematic_Anschluss.pdf" lesen.
// Es befindet sich auf unserem Support Server im Bereich "Verschiedene PDF Dokumente"
// Kapitel 1 bis 7 Kapitel 1 bis 7 Kapitel 1 bis 7
********************************************************************************/
// Sollen die Daten an eine vorhandene Homematic Zentrale gesendet werden?
// Diese Werte kann dann die Zentrale dann verarbeiten.
// Folgende Werte werden übertragen:
// * Ladestatus 0 = Keine Ladung, 2 = Fehler, 3 = Ladung (bulk); 4 = Nachladung (absorbtion),
// 5 = Erhaltungsladung (float)
// * Ladestatus als Textzeile (Keine_Ladung, Normale_Ladung, Nachladung, Erhaltungsladung, Fehler)
// * Batteriespannung in Volt
// * Erzeugte Leistung am Tage in kWh
// * Aktuell erzeugte Solar-Leistung
// * Batteriestatus in % (Wie voll ist die Batterie?) Nicht bei allen Geräten!
//
// true / false
$Homematic = false;
//
// Welche IP Adresse hat Ihre Homematic Zentrale? Sie muss sich im selben
// Netzwerk wie der Raspberry Pi befinden. Beispiel: 192.168.33.200
$Homematic_IP = "xxx.xxx.xxx.xxx";
//
// Hier die Variablen eintragen, die zur HomeMatic Zentrale übermittelt werden
// sollen. Siehe Dokument "HomeMatic_Anbindung.pdf"
// Beispiel: "BatterieLadestatus,BatteriestatusText,Batteriespannung,Solarleistung,SolarleistungTag,Solarspannung";
$HomeMaticVar = "";
//
// Den Status einzelner Geräte aus der HomeMatic Zentrale auslesen und in die
// Influx Datenbank schreiben, damit man den Status im Dashboard anzeigen kann.
// Nähere Einzelheiten stehen im Dokument "HomeMatic Anbindung"
$HM_auslesen = false;
//
// Für jedes Gerät, dessen Status ausgelesen werden soll, müssen 4 Variablen
// angegeben werden.
// $HM[0]["Variable"] = Kann man nennen wie man will, steht dann so in der Influx Datenbank.
// $HM[0]["Interface"] = Steht in der HomeMatic, bitte übernehmen
// $HM[0]["Seriennummer"] = Steht auch in der HomeMatic
// $HM[0]["Datenpunkt"] = STATE, POWER, ACTUAL_TEMPERATURE usw. Siehe HomeMatic
//
// Für jede Systemvariable müssen 2 Variablen angegeben werden:
// $HM[0]["Variable"] = Kann man nennen wie man will. Steht dann so in der Influx Datenbank
// $HM[0]["Systemvariable"] = Name der Systemvariable in der HomeMatic
// -----------------------------------------------------------------------
//
// Beispiele: ( Die zwei Schrägstich bei Aktivierung bitte entfernen. )
// $HM[0]["Variable"] = "Wasserboiler";
// $HM[0]["Interface"] = "BidCos-RF";
// $HM[0]["Seriennummer"] = "OEQ1150699:1";
// $HM[0]["Datenpunkt"] = "STATE";
// $HM[1]["Variable"] = "Heizluefter";
// $HM[1]["Interface"] = "BidCos-RF";
// $HM[1]["Seriennummer"] = "OEQ1399311:1";
// $HM[1]["Datenpunkt"] = "STATE";
// $HM[2]["Variable"] = "...";
// $HM[2]["Interface"] = "...";
// $HM[2]["Seriennummer"] = "...";
// $HM[2]["Datenpunkt"] = "POWER";
// $HM[3]["Variable"] = "Anwesenheit";
// $HM[3]["Systemvariable"] = "Anwesenheit";
// usw.
//
//
//
/*******************************************************************************
// HOMEMATIC ANBINDUNG HOMEMATIC ANBINDUNG HOMEMATIC ANBINDUNG
// XML API XML API XML API XML API XML API XML API
// Teil 2 Teil 2 Teil 2 Teil 2 Teil 2 Teil 2 Teil 2 Teil 2
// ****************************************************************************
// Ab Kapitel 7 AB Kapitel 7 AB Kapitel 7
// Möchte man die variablen daten eines an die Homematic angeschlossenen
// Gerätes auslesen, wie z.B. ein Heizkörperventil, dann müssen hier die Daten
// der angeschlossenen Geräte angegeben werden. Nähere Einzelheiten bitte im
// Dokument Homematic_Anbindung.pdf ab Kapitel 7 lesen.
//
// Beispiel:
// ---------
// HM_Geraet 1
// $HM_Geraetetyp[1] = "HM-CC-RT-DN"; // Heizungsthermostat
// $HM_Seriennummer[1] = "OEQ2419985"; // Wohnzimmer
//
// HM_Geraet 2
// $HM_Geraetetyp[2] = "HmIP-eTRV-B"; // Heizungsthermostat
// $HM_Seriennummer[2] = "00201D89A8A446";// Badezimmer
//
// HM_Geraet 3
// $HM_Geraetetyp[3] = "HmIP-STHD"; // Wandthermostat
// $HM_Seriennummer[3] = "000E9BE9967967";// Badezimmer
//
// HM_Geraet 4
// $HM_Geraetetyp[4] = "HM-CC-RT-DN"; // Heizungsthermostat
// $HM_Seriennummer[4] = "OEQ2421488"; // Küche
//
// HM_Systemvariable 1
// $HM_Systemvariable[1] = "Test"; // Variable 1
// $HM_Systemvariable[2] = "DutyCycle"; // Variable 2
*******************************************************************************/
//
// HM_Geraet 1
$HM_Geraetetyp[1] = ""; // Typenbezeichnung
$HM_Seriennummer[1] = ""; // Seriennummer
//
//
/******************************************************************************
// MQTT Protokoll MQTT Protokoll MQTT Protokoll MQTT Protokoll
// Senden und / oder Empfangen
******************************************************************************/
// Sollen alle ausgelesenen Daten mit dem MQTT Protokoll an einen
// MQTT-Broker gesendet werden oder MQTT Daten empfangen werden?
// Bitte das Solaranzeige-MQTT PDF Dokument lesen
$MQTT = false;
//
//
/******************************************************************************/
// MQTT Daten senden MQTT Daten senden MQTT Daten senden MQTT Daten
// Wenn Daten mit dem MQTT Protokoll versendet werden sollen.
//
// Wo ist der MQTT-Broker zu finden?
// Entweder "localhost", eine Domain oder IP Adresse "xxx.xxx.xxx.xxx" eintragen.
// broker.hivemq.com ist ein Test Broker Siehe http://www.mqtt-dashboard.com/
$MQTTBroker = "localhost";
//
// Benutzter Port des Brokers. Normal ist 1883 mit SSL 8883
$MQTTPort = 1883;
//
// Falls der Broker gesichert ist. Sonst bitte leer lassen.
$MQTTBenutzer = "";
$MQTTKennwort = "";
//
// Wenn man die Daten mit SSL Verschlüsselung versenden möchte.
// Wenn hier true steht, muss im Verzeichnis "/var/www/html/" die "cerfile"
// 'ca.crt' vorhanden sein. Nähere Einzelheiten über diese Datei findet
// man im Internet in der Mosquitto Dokumentation.
$MQTTSSL = false;
//
// Timeout der Übertragung zum Broker. Normal = 10 bis 60 Sekunden
$MQTTKeepAlive = 60;
//
// Topic Name oder Nummer des Gerätes solaranzeige/1
// oder solaranzeige/box1 (solaranzeige ist fest vorgegeben.)
// Man kann das Gerät nennen wie man will, nur jedes Gerät, welches Daten
// senden soll unterschiedlich. Entwerder 1 bis 6 oder Namen Ihrer Wahl vergeben.
$MQTTGeraet = "box1";
//
// Welche Daten sollen als MQTT Message übertragen werden? Wenn hier nichts
// aufgeführt ist, werden alle ausgelesenen Daten übertragen.
// Bitte darauf achten, dass keine Leerstellen zwischen den Variablen sind.
// Die einzelnen Variablen müssen mit einem Komma getrennt und klein geschrieben
// werden. Zusätzlich müssen sie den Eintrag vom $MQTTGeraet und ein Schrägstrich
// enthalten. Das ist nötig, da mehrere Geräte an dem Raspberry hängen können.
// Beispiel mit obigen MQTTGeraet:
// $MQTTAuswahl = "1/ladestatus,1/solarspannung,1/solarstrom"
// Werden hier Variablen eingetragen, dann werden auch nur diese Topics
// übertragen.
$MQTTAuswahl = "";
//
//
/******************************************************************************
// MQTT Empfang MQTT Empfang MQTT Empfang MQTT Empfang
// Subscribing Subscribing Subscribing Subscribing Subscribing
******************************************************************************/
// Welche Daten sollen empfangen werden. Hier können die Topics, die
// empfangen werden sollen aufgeführt werden. Dabei gibt es 2 Möglichkeiten
// Entweder ein einzelner Wert oder eine Reihe von Werten.
// Wichtig! Das basis Topics ist immer solaranzeige. Dann muss entweder befehl
// oder anzeige kommen, dann die Gerätenummer und dann die Bezeichnung des
// Wertes. Die Gerätenummer ist immer 1, außer bei Multi-Regler-Versionen.
// Beispiel: solaranzeige/anzeige/1/PV-Spannung
// In diesem Beispiel wird der Wert der PV-Spannung in die Influx Datenbank
// geschrieben unter dem Measurement MQTT
// oder
// Beispiel: solaranzeige/befehl/1/POP mit Wert 00
// Der Befehl POP00 wird zum Wechselrichter geschickt. Er wird jedoch nur
// ausgeführt wenn es sich um einen erlaubten Befehl handelt, der in der
// Datei "befehle.ini.php" enthalten ist.
//
// Beispiele:
// $MQTTTopic[1] = "solaranzeige/befehl/1/POP";
// $MQTTTopic[2] = "solaranzeige/befehl/1/PCP";
// $MQTTTopic[3] = "solaranzeige/anzeige/1/Wasserboiler";
//
// Oder auch
// $MQTTTopic[1] = "solaranzeige/befehl/1/#";
// Es können so viele Topics wie benötigt aufgeführt werden. Sie müssen nur
// durch nummeriert werden [1] bis [n]
// Bei Multi-Regler-Versionen muss zusätzlich noch die Gerätenummer angegeben
// werden. Weitere Informationen finden Sie auf dem Support Forum.
// Achtung! Damit der Empfang auch funktioniert muss $MQTT = true;
// etwas weiter oben stehen!
$MQTTTopic[1] = "solaranzeige/befehl/1/#";
//
//
/******************************************************************************
// SONOFF Geräte mit Tasmota Firmware SONOFF Geräte mit Tasmota Firmware
// POW R2 / TH10 R2 oder TH16 R2 oder GOSUND SP1xx
******************************************************************************/
// Bitte den Topic-Namen, der in der TASMOTA Firmware angegeben ist, hier
// eintragen. Unbedingt auf Groß- und Keinschreibung achten! Der Name kann
// frei gewählt werden, er muss nur im Gerät und hier gleich sein. Werden
// mehrere Sonoff Geräte mit der Solaranzeige betrieben, muss jedes einzelne
// Gerät einen anderen Topic-Namen benutzen!
$Topic = "sonoff";
//
//
/******************************************************************************
// WETTERDATEN WETTERDATEN WETTERDATEN WETTERDATEN WETTERDATEN
******************************************************************************/
// Die Wetterdaten werden vom Server openweathermap.org geholt, da von dort
// die Informationen kostenlos sind.
// Man muss sich jedoch auf dem Server anmelden, um eine APP ID zu bekommen.
//
// Bei einer Multi-Regler-Version nur in der 1.user.config.php aktivieren!
// Sollen die aktuellen Wetterdaten geholt und abgespeichert werden?
// Dadurch wird mehr Traffic generiert. Die Daten stehen dann in der Influx
// Datenbank "aktuellesWetter" unter dem Measurement "Wetter" zur Verfügung.
// Sie werden alle 30 Minuten aktualisiert
// true oder false
$Wetterdaten = false;
//
// Die Application ID bekommt man, wenn man sich auf dem Server
// www.openweathermap.org registriert. Sie hat 32 Stellen und muss hier
// eingetragen werden. Beispiel: "57b78415a343540e3a4e4f72751c90f9"
$APPID = "";
//
// Der Standort wird mit einer StandortID angegeben. Wie die StandortID
// ermittelt wird, bitte im Support Forum nachlesen. Man kann eine Liste
// aller Standort ID's Weltweit hier herunterladen:
// http://bulk.openweathermap.org/sample/city.list.json.gz
// Default = "2925533" Frankfurt am Main oder die ID Ihres Standortes.
$StandortID = "2925533";
//
//
/******************************************************************************
// PROGNOSEDATEN PROGNOSEDATEN PROGNOSEDATEN PROGNOSEDATEN
******************************************************************************/
// Die Wetterprognosedaten werden vom Server www.solarprognose.de geholt.
// Teilweise sind die Daten dort kostenlos. [ www.solarprognose.de ]
// Man muss sich jedoch auf dem Server anmelden, um eine Prognose ID zu bekommen.
//
// Sollen die aktuellen Prognosedaten geholt und abgespeichert werden?
// Die Daten stehen dann in der Influx Datenbank "solaranzeige" unter dem
// Measurement "Wetterprognose" zur Verfügung. Sie werden pro Stunde einmal
// aktualisiert.
// Möchte man seinen eigenen Prognose Script nutzen, dann bitte hier User eingeben.
// In diesem Fall wird alle 30 Minuten der Script "prognose.php" aufgerufen.
// Dort müssen die Funktionen hinterlegt sein.
// keine, API, User, beide
$Prognosedaten = "keine"; // "keine" , "API" , "User" , "beide"
//
// Wenn API eingetragen wird, dann folgende 3 Variablen füllen:
$AccessToken = ""; // Bekommt man bei www.solarprognose.de
$PrognoseItem = "inverter"; // plant, inverter
$PrognoseID = "0"; // Anlagen ID oder Wechselrichter ID
$Algorithmus = ""; // kann leer bleiben oder
// // mosmix | own-v1 | clearsky
//
/******************************************************************************
// MESSENGER MELDUNGEN MESSENGER MELDUNGEN MESSENGER
******************************************************************************/
// Es können Fehlermeldungen, Ereignisse oder Statistiken mit einem
// Messenger übertragen werden. Dazu bitte Messenger = true eintragen
// Genaue Informationen stehen im Dokument "Messenger_Nachrichten.pdf"
//
// true / false
$Messenger = false;
//
// Welcher Messengerdienst soll benutzt werden?
// Pushover / Signal / WhatsApp
$Messengerdienst[1] = "Pushover"; // Pushover, Signal oder WhatsApp
// Die Solaranzeige müssen Sie bei Pushover / Signal oder WhatsApp
// registrieren und einen API Token holen.
// Wie das geht, steht in dem Dokument "Messenger_Nachrichten" auf dem
// Support Server
// Pushover Beispiel $API_Token = "amk4be851bcegnirhu1b71u6ou7uoh";
// Signal Beispiel $API_Token = "999999";
$API_Token[1] = "";
//
// Der User_Key ist die Messeger Empfänger Adresse. Bei Pushover können bis zu
// 9 Empfänger angegeben werden. $User_Key[1] bis $User_Key[9]
// Am Ende jeder Zeile das Semikolon nicht vergessen!
// Pushover Beispiel: $User_Key[1] = "ub6c3wmw4a3idwk9b5ajgfs5a7aypt";
// Siehe Dokument "Nachrichten_senden.pdf"
// Bei WhatsApp und Signal kann nur ein Empfänger angegeben werden, da der Token
// zur Rufnummer passen muss.
// Signal Beispiel: $User_Key[1] = "+491769000000";
$User_Key[1] = "";
//
// ------------------------------------------------------------------------
// Und jetzt eventuell für weitere Personen:
//
// $Messengerdienst[2] = ""; // Pushover, WhatsApp oder Signal
// $API_Token[2] = "";
// $User_Key[2] = "";
//
// $Messengerdienst[3] = ""; / Pushover, WhatsApp oder Signal
// $API_Token[3] = "";
// $User_Key[3] = "";
//
//*****************************************************************************
// Sonnen Auf und Untergang:
// Standort für Frankfurt. Wer es etwas genauer haben möchte, hier den eigenen
// Standort eintragen. Bitte als Dezimalzahl wie hier vorgegeben!
$Breitengrad = 50.1143999;
$Laengengrad = 8.6585178;
//
//
/******************************************************************************
// aWATTar Börsenpreise aWATTar Börsenpreise aWATTar Börsenpreise.
//
// Sollen die aktuellen Strom Börsenpreise in die oben angegebene locale.
// Datenbank in das Measurement "awattarPreise" geschrieben werden?
******************************************************************************/
//
$aWATTar = false;
//
$Aufschlag = "0"; // Z.B. "20,6" Preis des Aufschlages in Cent
//
$aWATTarLand = "DE"; // "DE" = Deutschland "AT" = Österreich
/******************************************************************************
// ACHTUNG! ACHTUNG! ACHTUNG! ACHTUNG! ACHTUNG! ACHTUNG! ACHTUNG!
//
// Alles ab hier nicht ändern! Nur auf Anweisung. Änderungen hier können
// das System zum Absturz bringen.
/******************************************************************************
// USB Device USB Device USB Device USB Device USB Device
******************************************************************************/
//
// USB Device, die automatisch erkannt wurde... bitte nicht ändern
// Wird nicht bei der Multi-Regler-Version benötigt.
//
$USBRegler = "/dev/bms";
//
// Nur wenn die automatischer Erkennung nicht funktioniert hat, bitte manuell
// eintragen. Im Normalfall wird das nicht benötigt. So lassen wie es ist.
// --- Nur bei Multi-Regler-Version Nur bei Multi-Regler-Version ----
// Bei einer Multi-Regler-Version muss hier der Devicename manuell
// eingetragen werden.
//
$USBDevice = "/dev/bms";
//
// Wird nur in seltenen Fällen gebraucht.
$SerielleGeschwindigkeit = "115200";
/*****************************************************************************/
//
/******************************************************************************
// Raspberry Pi Hardware Raspberry Pi Hardware Raspberry Pi Hardware
******************************************************************************/
// Bitte nicht ändern, wird automatisch ermittelt.
//
$Platine = "Raspberry Pi 3 Model B Rev 1.2";
//
/******************************************************************************
// PHP Error Reporting PHP Error Reporting PHP Error Reporting
// Bei ungeklärten Problemen hier einschalten. Normal = ausgeschaltet
******************************************************************************/
// error_reporting(E_ERROR | E_WARNING | E_PARSE | E_NOTICE | E_STRICT);
//
// Ist für die neue Datenbankstruktur des Alpha ESS Wechselrichters
// Mit 0 kann die alte Struktur eingeschaltet werden.
$Alpha_ESS = 0;
// ENDE ENDE ENDE ENDE ENDE ENDE ENDE ENDE ENDE ENDE ENDE ENDE ENDE ENDE ENDE
?>Außerdem einmal der log bei einem kompletten durchlauf des Multiregler scripts. Tracelevel müsste für jkbms auf 10 stehen.
Code: Alles auswählen
28.12. 14:22:08 -Multi Regler Auslesen [Start].
28.12. 14:22:08 -Verarbeitung von: '1.user.config.php' Regler: 4
28.12. 14:22:08 |------------ Start victron_solarregler.php -----------------
28.12. 14:22:08 -Zentraler Timestamp: 1672233728
28.12. 14:22:09 -Produkt: A060
28.12. 14:22:12 * -Daten zur lokalen InfluxDB [ pv1 ] gesendet.
28.12. 14:22:12 -Multi-Regler-Ausgang. 3
28.12. 14:22:15 -OK. Datenübertragung erfolgreich.
28.12. 14:22:15 |------------ Stop victron_solarregler.php -----------------
28.12. 14:22:15 -Verarbeitung von: '2.user.config.php' Regler: 4
28.12. 14:22:15 |------------ Start victron_solarregler.php -----------------
28.12. 14:22:15 -Zentraler Timestamp: 1672233728
28.12. 14:22:16 -Produkt: A060
28.12. 14:22:20 * -Daten zur lokalen InfluxDB [ pv2 ] gesendet.
28.12. 14:22:20 -Multi-Regler-Ausgang. 2
28.12. 14:22:22 -OK. Datenübertragung erfolgreich.
28.12. 14:22:22 |------------ Stop victron_solarregler.php -----------------
28.12. 14:22:22 -Verarbeitung von: '3.user.config.php' Regler: 26
28.12. 14:22:22 |----------------- Start qpi_p30.php ------------------------
28.12. 14:22:25 -231.2 49.9 000.0 00.0 0000 0000 000 001 53.50 000 056 0018 0000 063.9 53.48 00000 00100110 00 00 00026 10 i: 16
28.12. 14:22:25 -Firmware: VERFW:00052.30
28.12. 14:22:25 * -Daten zur lokalen InfluxDB [ pv3 ] gesendet.
28.12. 14:22:25 -Multi-Regler-Ausgang. 4
28.12. 14:22:29 -OK. Datenübertragung erfolgreich.
28.12. 14:22:29 -WattstundenGesamtHeute: 287.05
28.12. 14:22:29 |----------------- Stop qpi_p30.php -----------------------
28.12. 14:22:29 -Verarbeitung von: '4.user.config.php' Regler: 83
28.12. 14:22:29 |------------ Start JK_bms.php ----------------------------
28.12. 14:22:29 -Zentraler Timestamp: 1672233728
28.12. 14:22:29 o -Hardware Version: Raspberry Pi 3 Model B Rev 1.2
28.12. 14:22:29 -USB Port: /dev/bms
28.12. 14:22:29 -unexpected frame:00
28.12. 14:22:29 -out> : 4e5700130000000006030000000000006800000129
28.12. 14:22:29 !! -invalid frame! 00 instead of 0x79
28.12. 14:22:29 -0000000000000000000000000000000000000000000000000000000000000000000000000000000000000000000000000000000000000000000000000000000000000000000000000000000000000000000000000000000000000000000000000000000000000000000000
28.12. 14:22:29 |------------ Stop JK_bms.php (0s) ----------------------------
28.12. 14:22:29 -Multi Regler Auslesen [Stop].
Sorry, für die Wand aus Text. Aber vielleicht kann ja später mal jemand daraus lernen.
Was mich zuversichtlich stimmt ist die Tatsache, dass ich nicht der Einzige mit diesem Fehler bin.
Soweit so gut,
liebe Grüße,
Jan
-
SolarHeli
- Beiträge: 28
- Registriert: Mi 5. Jan 2022, 22:31
- Wohnort: Bayern
- Danksagung erhalten: 9 Mal
Re: Inbetriebnahme JK-BMS über RS485
Hallo Jan,
viel lässt sich aus dem Trace leider nicht erkennen, nur dass eine ungültige Antwort 00 00 00 ... empfangen wird.
Ob das an Deinem Adapter liegt, oder an USB Problemen (Konflikte / Konfiguration / Baudrate / Defekt / Vertauchte A B Leitung ...) kann ich leider nicht erkennen.
Was ich in so einem Fall mache, ist eine Einschlatung mit nur den einen gesteckten USB Adapter und als Single Regler, um irgendwelche USB-Probleme möglichst auszuschließen (was bei meinen Problemen meistens der Fall war).
Viele Grüße,
Helmut
viel lässt sich aus dem Trace leider nicht erkennen, nur dass eine ungültige Antwort 00 00 00 ... empfangen wird.
Ob das an Deinem Adapter liegt, oder an USB Problemen (Konflikte / Konfiguration / Baudrate / Defekt / Vertauchte A B Leitung ...) kann ich leider nicht erkennen.
Was ich in so einem Fall mache, ist eine Einschlatung mit nur den einen gesteckten USB Adapter und als Single Regler, um irgendwelche USB-Probleme möglichst auszuschließen (was bei meinen Problemen meistens der Fall war).
Viele Grüße,
Helmut
Re: Inbetriebnahme JK-BMS über RS485
Hi Helmut,
Danke für deine Antwort.
Ich werde mal versuchen, ob ichs in der Singleregler Version hinbekommen werde. Mal schauen, wnn ich dazu komme.
Werde dann berichten.
Liebe Grüße,
Jan
Danke für deine Antwort.
Ich werde mal versuchen, ob ichs in der Singleregler Version hinbekommen werde. Mal schauen, wnn ich dazu komme.
Werde dann berichten.
Liebe Grüße,
Jan
Re: Inbetriebnahme JK-BMS über RS485
KLinke mich hier mal ein:
RS485 Adapter ist da, am BMS angeschlossen.
Als erstes der Versuch das JKBMS als Single ans laufen zu bringen. Verbindung zum Pi über lokales Netzwerk funktioniert, Dashboard ist aktiv es kommen aber keine Daten vom BMS.
Hier mal screenshot von a) user.config.php und b) lsusb, usb-devices:
[sc user.JPG[/attachment]
Leider geht es nicht aus dem Editor (hier mcedit) per ssh Text mit CTRL C CTRL V zu kopieren
RS485 Adapter ist da, am BMS angeschlossen.
Als erstes der Versuch das JKBMS als Single ans laufen zu bringen. Verbindung zum Pi über lokales Netzwerk funktioniert, Dashboard ist aktiv es kommen aber keine Daten vom BMS.
Hier mal screenshot von a) user.config.php und b) lsusb, usb-devices:
[sc user.JPG[/attachment]
Leider geht es nicht aus dem Editor (hier mcedit) per ssh Text mit CTRL C CTRL V zu kopieren
- Dateianhänge
-
- sc usb.txt
- (1.66 KiB) 264-mal heruntergeladen
- Ulrich
- Administrator
- Beiträge: 6607
- Registriert: Sa 7. Nov 2015, 10:33
- Wohnort: Essen
- Hat sich bedankt: 163 Mal
- Danksagung erhalten: 917 Mal
Re: Inbetriebnahme JK-BMS über RS485
Heraus kopieren geht mit "Shift und Markieren". Dann ist es schon in der Zwischenablage.
Bei dir ist weit und breit kein RS485 Adapter mit FTDI Chipsatz zu sehen. So wie es aussieht, wird er nicht erkannt.
Bei dir ist weit und breit kein RS485 Adapter mit FTDI Chipsatz zu sehen. So wie es aussieht, wird er nicht erkannt.
-----------------------------------------------------
Ulrich . . . . . . . . [ Admin ]
Ulrich . . . . . . . . [ Admin ]
Re: Inbetriebnahme JK-BMS über RS485
Dann mach ich den mal auf. Habe ihn wie auch das JKBMS von ICGOGOGO auf Aliexpress gekauft.
Auf der USB Seite waren nur 3 Ltg. Habe diese entsprechend den Farben mit einem USB Kabel verbunden.
ws=D-, gn=D+, sw=GND
Das BMS funktioniert ja prima. Kann es mit der App (Android) auslesen.
Kappe des Adapters geöffnet: dort ist der 3Peak TP8485E verbaut.
Es handelt sich um diesen Adapter: Apropo FTDI: das ist doch eine RS232 Chip. Wie ist da der Zusammenhang mit der RS485 Schnittstelle?
Auf der USB Seite waren nur 3 Ltg. Habe diese entsprechend den Farben mit einem USB Kabel verbunden.
ws=D-, gn=D+, sw=GND
Das BMS funktioniert ja prima. Kann es mit der App (Android) auslesen.
Kappe des Adapters geöffnet: dort ist der 3Peak TP8485E verbaut.
Es handelt sich um diesen Adapter: Apropo FTDI: das ist doch eine RS232 Chip. Wie ist da der Zusammenhang mit der RS485 Schnittstelle?
Wer ist online?
Mitglieder in diesem Forum: 0 Mitglieder und 2 Gäste