Einbindung Senec Speicher möglich
Moderatoren: Ulrich, DeBaschdi
-
TeamO
- Beiträge: 1267
- Registriert: Mo 22. Jun 2020, 08:58
- Wohnort: Ulm / Neu-Ulm
- Hat sich bedankt: 25 Mal
- Danksagung erhalten: 212 Mal
Re: Einbindung Senec Speicher möglich
Hallo Ulrich,
wäre es vielleicht möglich bei dem Senec noch einzubauen, dass die gespeicherten und entnommenen kWh pro Tag ausgelesen werden? Also analog zu WhHeute bei einer PV-Anlage?
wäre es vielleicht möglich bei dem Senec noch einzubauen, dass die gespeicherten und entnommenen kWh pro Tag ausgelesen werden? Also analog zu WhHeute bei einer PV-Anlage?
Gruß Timo
Auflistung Geräte/Dashboards/Anschlussart
Datenbankfelder der einzelnen Geräte
GANZ WICHTIG: Überblick der vorhandenen Anleitungen
Fertige Komplett-Systeme gibt es hier anfragen[AT]bauer-timo[.]de
Tibber Invite (100% Öko-Strom + 50€ Bonus)
Auflistung Geräte/Dashboards/Anschlussart
Datenbankfelder der einzelnen Geräte
GANZ WICHTIG: Überblick der vorhandenen Anleitungen
Fertige Komplett-Systeme gibt es hier anfragen[AT]bauer-timo[.]de
Tibber Invite (100% Öko-Strom + 50€ Bonus)
-
maber
- Beiträge: 14
- Registriert: Fr 26. Feb 2021, 15:17
- Hat sich bedankt: 2 Mal
- Danksagung erhalten: 1 Mal
Re: Einbindung Senec Speicher möglich
Hallo Ulrich,
hallo Zusammen,
ich bin erst diese Woche über Dein Projekt hier gestoßen und da wir seit dem Sommer auch eine PV Anlage haben, möchte ich mir die Anzeige auch auf meinem RPI einrichten.
Wir besitzen einen SENEC.Home V3 hybrid duo und daher meine Frage nun, ob ich auch diesen hier eingebunden bekomme, denn im ersten Post dieses Threads ist "nur" der Senec Home 2.1 erwähnt.
Ein Aufruf der Seite http://ip-des-speichers/lala.cgi, wie auch hier schon öfters erwähnt, bringt leider nur eine Fehlermeldung und keine Daten.
Danke für eine kurze Info hierzu.
VG
Markus
hallo Zusammen,
ich bin erst diese Woche über Dein Projekt hier gestoßen und da wir seit dem Sommer auch eine PV Anlage haben, möchte ich mir die Anzeige auch auf meinem RPI einrichten.
Wir besitzen einen SENEC.Home V3 hybrid duo und daher meine Frage nun, ob ich auch diesen hier eingebunden bekomme, denn im ersten Post dieses Threads ist "nur" der Senec Home 2.1 erwähnt.
Ein Aufruf der Seite http://ip-des-speichers/lala.cgi, wie auch hier schon öfters erwähnt, bringt leider nur eine Fehlermeldung und keine Daten.
Danke für eine kurze Info hierzu.
VG
Markus
-
TeamO
- Beiträge: 1267
- Registriert: Mo 22. Jun 2020, 08:58
- Wohnort: Ulm / Neu-Ulm
- Hat sich bedankt: 25 Mal
- Danksagung erhalten: 212 Mal
Re: Einbindung Senec Speicher möglich
Das der Aufruf von http://ip-des-speichers/lala.cgi einen Fehler bringt ist normal.
Ich habe gerade noch schnell was geschaut und im photovoltaikforum hat wohl einer ebenfalls einen V3 mit der Solaranzeige am laufen. Sollte also gehen.
Ich habe gerade noch schnell was geschaut und im photovoltaikforum hat wohl einer ebenfalls einen V3 mit der Solaranzeige am laufen. Sollte also gehen.
Gruß Timo
Auflistung Geräte/Dashboards/Anschlussart
Datenbankfelder der einzelnen Geräte
GANZ WICHTIG: Überblick der vorhandenen Anleitungen
Fertige Komplett-Systeme gibt es hier anfragen[AT]bauer-timo[.]de
Tibber Invite (100% Öko-Strom + 50€ Bonus)
Auflistung Geräte/Dashboards/Anschlussart
Datenbankfelder der einzelnen Geräte
GANZ WICHTIG: Überblick der vorhandenen Anleitungen
Fertige Komplett-Systeme gibt es hier anfragen[AT]bauer-timo[.]de
Tibber Invite (100% Öko-Strom + 50€ Bonus)
Re: Einbindung Senec Speicher möglich
Hallo Maber,
habe auch seit einigen Tagen 10kW PV Leistung in Verbindung mit dem SENEC.Home V3 hybrid duo am laufen.
Die Einbindung nach der Beschreibung von Ulrich funktioniert bei mir für diesen Speicher wunderbar.
An der Stelle schon einmal einen großen Dank an Ullrich und alle Mitstreiter für das toll Projekt hier!
Schmatze
habe auch seit einigen Tagen 10kW PV Leistung in Verbindung mit dem SENEC.Home V3 hybrid duo am laufen.
Die Einbindung nach der Beschreibung von Ulrich funktioniert bei mir für diesen Speicher wunderbar.
An der Stelle schon einmal einen großen Dank an Ullrich und alle Mitstreiter für das toll Projekt hier!
Schmatze
-
maber
- Beiträge: 14
- Registriert: Fr 26. Feb 2021, 15:17
- Hat sich bedankt: 2 Mal
- Danksagung erhalten: 1 Mal
Re: Einbindung Senec Speicher möglich
Guten Morgen Schmatze,
stimmt, ich habe es dann doch nochmal versucht und jetzt läuft das Dashboard auch bei mir.
Ich habe in dem Dashboard zwar unten links noch ein fehlerhafts Panel bzw. dort werden keine Daten angezeigt, aber ansonsten läuft es top.
Deswegen auch von mir nochmal einen <3-lichen Dank an Ulrich und alle hier im Forum für den Support.
VG
maber
stimmt, ich habe es dann doch nochmal versucht und jetzt läuft das Dashboard auch bei mir.
Ich habe in dem Dashboard zwar unten links noch ein fehlerhafts Panel bzw. dort werden keine Daten angezeigt, aber ansonsten läuft es top.
Deswegen auch von mir nochmal einen <3-lichen Dank an Ulrich und alle hier im Forum für den Support.
VG
maber
SENEC.Home V3 hybrid duo seit 08/2020
===============================================
Solaranzeige läuft bei mir in einem Docker-Container
auf einem Proxmox-Server
===============================================
===============================================
Solaranzeige läuft bei mir in einem Docker-Container
auf einem Proxmox-Server
===============================================
Re: Einbindung Senec Speicher möglich
Hallo Ulrich,
der Senec Speicher V3 Speicher hat 2 bzw. 3 MPPs, je nach Variante. Informationen zu den einzelnen MPPs (Spannung, Strom, Leistung) werden auf der HTML-Info Seite des Speichers angezeigt, jedoch nicht in der Solaranzeige DB für den Senec Regler geloggt.
Siehst Du eine Chance diese Infos auch über das senec.php abzufragen?
Danke, Schmatze
der Senec Speicher V3 Speicher hat 2 bzw. 3 MPPs, je nach Variante. Informationen zu den einzelnen MPPs (Spannung, Strom, Leistung) werden auf der HTML-Info Seite des Speichers angezeigt, jedoch nicht in der Solaranzeige DB für den Senec Regler geloggt.
Siehst Du eine Chance diese Infos auch über das senec.php abzufragen?
Danke, Schmatze
- Ulrich
- Administrator
- Beiträge: 6607
- Registriert: Sa 7. Nov 2015, 10:33
- Wohnort: Essen
- Hat sich bedankt: 163 Mal
- Danksagung erhalten: 918 Mal
Re: Einbindung Senec Speicher möglich
Die Daten stehen nach einem Update jetzt im Measurement "PV" zur Verfügung. Siehe aktuelle Installationsanleitung.
-----------------------------------------------------
Ulrich . . . . . . . . [ Admin ]
Ulrich . . . . . . . . [ Admin ]
-
TeamO
- Beiträge: 1267
- Registriert: Mo 22. Jun 2020, 08:58
- Wohnort: Ulm / Neu-Ulm
- Hat sich bedankt: 25 Mal
- Danksagung erhalten: 212 Mal
Re: Einbindung Senec Speicher möglich
Ich habe noch ein paar Statusmeldungen gefunden. Eventuell kann die noch jemand gebrauchen:
Code: Alles auswählen
83: "ISOLATIONSPRÜFUNG",
84: "SELBSTTEST",
85: "EXTERNE KONTROLLE",
86: "FEHLER: TEMPERATURSENSOR",
87: "NETZBETREIBER: LADEN VERBOTEN",
88: "GRID OPERATOR: ENTLADEN VERBOTEN",
89: "UNGENUTZTE KAPAZITÄT",
90: "SELBSTTEST FEHLER",
91: "ERDUNG FEHLERHAFT"Gruß Timo
Auflistung Geräte/Dashboards/Anschlussart
Datenbankfelder der einzelnen Geräte
GANZ WICHTIG: Überblick der vorhandenen Anleitungen
Fertige Komplett-Systeme gibt es hier anfragen[AT]bauer-timo[.]de
Tibber Invite (100% Öko-Strom + 50€ Bonus)
Auflistung Geräte/Dashboards/Anschlussart
Datenbankfelder der einzelnen Geräte
GANZ WICHTIG: Überblick der vorhandenen Anleitungen
Fertige Komplett-Systeme gibt es hier anfragen[AT]bauer-timo[.]de
Tibber Invite (100% Öko-Strom + 50€ Bonus)
- Ulrich
- Administrator
- Beiträge: 6607
- Registriert: Sa 7. Nov 2015, 10:33
- Wohnort: Essen
- Hat sich bedankt: 163 Mal
- Danksagung erhalten: 918 Mal
Re: Einbindung Senec Speicher möglich
Danke Timo,
baue ich in den nächsten Update mit ein.
baue ich in den nächsten Update mit ein.
-----------------------------------------------------
Ulrich . . . . . . . . [ Admin ]
Ulrich . . . . . . . . [ Admin ]
-
maber
- Beiträge: 14
- Registriert: Fr 26. Feb 2021, 15:17
- Hat sich bedankt: 2 Mal
- Danksagung erhalten: 1 Mal
Re: Einbindung Senec Speicher möglich
Hallo Zusammen,
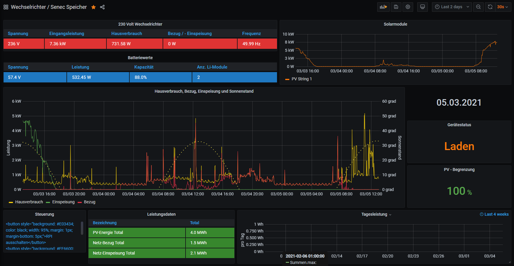
mit ist heute aufgefallen, dass ich seit gestern keine Daten mehr bzgl. des Netzbezugs bzw. Einspeisung im Dashboard habe. Siehe: Ich hatte gestern Abend nur das Update vorgenommen und das PlugIn "Sun and Moon" für den Sonnenstand ergänzt, aber die Daten fehlen scheinbar schon seit gestern Morgen.
Vorgestern wurde der Graph noch korrekt gezeichnet und der Wert auch oben korrekt angezeigt.
Als Ergänzung hier auch noch die Datenauswertung, die meine Vermutung leider
belegt.
Die restlichen Werte und Graphen stimmen mit der Senec App soweit auch über ein.
Habt Ihr zufällig eine Idee?
Danke schon mal.
mit ist heute aufgefallen, dass ich seit gestern keine Daten mehr bzgl. des Netzbezugs bzw. Einspeisung im Dashboard habe. Siehe: Ich hatte gestern Abend nur das Update vorgenommen und das PlugIn "Sun and Moon" für den Sonnenstand ergänzt, aber die Daten fehlen scheinbar schon seit gestern Morgen.
Vorgestern wurde der Graph noch korrekt gezeichnet und der Wert auch oben korrekt angezeigt.
Als Ergänzung hier auch noch die Datenauswertung, die meine Vermutung leider
Habt Ihr zufällig eine Idee?
Danke schon mal.
SENEC.Home V3 hybrid duo seit 08/2020
===============================================
Solaranzeige läuft bei mir in einem Docker-Container
auf einem Proxmox-Server
===============================================
===============================================
Solaranzeige läuft bei mir in einem Docker-Container
auf einem Proxmox-Server
===============================================
Wer ist online?
Mitglieder in diesem Forum: 0 Mitglieder und 0 Gäste