Huawei 17KTL-M0 ohne Funktion
Moderator: Ulrich
-
Theslowman
- Beiträge: 91
- Registriert: Sa 1. Aug 2020, 13:31
- Wohnort: 55278 Dalheim
- Danksagung erhalten: 4 Mal
Huawei 17KTL-M0 ohne Funktion
Hier läuft ein Pi4 mit 4GB und Solaranzeige auf SSD am USB3 Port. Als SD intern gibts auch keinen Unterschied in der (Nicht) Funktion.
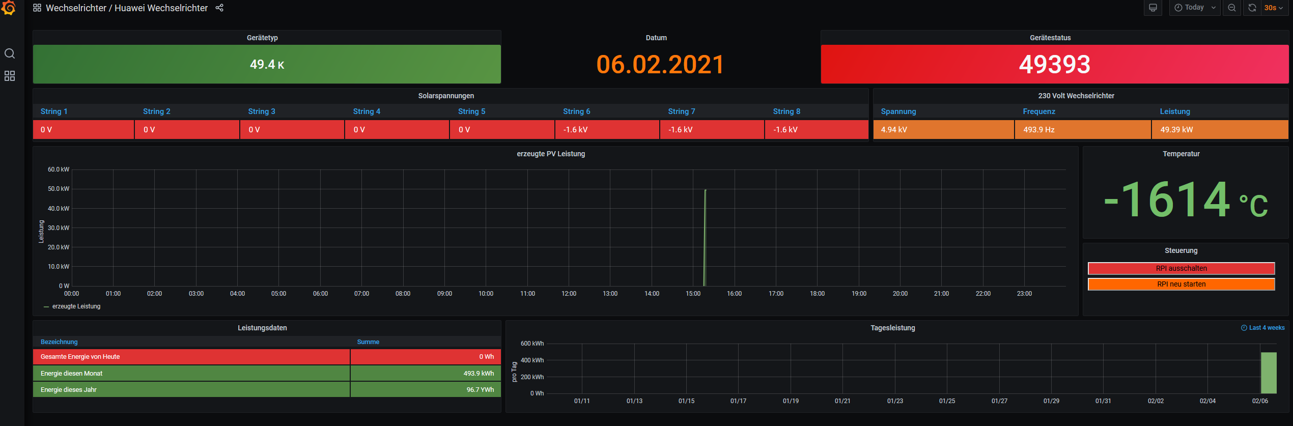
Problem ist ein Huawei Sun2000-17KTL-M0 WR mit DTSU-666H 250A. Ich hab jetzt schon den RS485 als verschiedenes Modell hier liegen, aber das ändert auch nichts dran. Im Huawei Dashbaord stehen nur wirre Daten ( siehe Anhang )
Die gemachten Änderungen gegenüber dem Standardimage mit der Installationsanleitung sind :
- Regler 46
- Influx_db=localhost
Ich hab mal vorsorglich die Logs mit angehängt. Kann es sein das der 17KTL-M0 ( Achtung M0 Version ) nicht in Solaranzeige angelegt ist ? Ich hab das Json vom Huawei Dashboard mir angeschaut, aber dort nur die WR Version ohne -M0 gefunden!
Interessant ist weiterhin, geht der WR schlafen ab 18 Uhr, wird ein 20KTL im Huawei Dashbaord mit Status "startup" angezeigt!
Gibt es Möglichkeiten wo ich hier selbst ansetzen kann ?
Gruß und Danke
Christian
Problem ist ein Huawei Sun2000-17KTL-M0 WR mit DTSU-666H 250A. Ich hab jetzt schon den RS485 als verschiedenes Modell hier liegen, aber das ändert auch nichts dran. Im Huawei Dashbaord stehen nur wirre Daten ( siehe Anhang )
Die gemachten Änderungen gegenüber dem Standardimage mit der Installationsanleitung sind :
- Regler 46
- Influx_db=localhost
Ich hab mal vorsorglich die Logs mit angehängt. Kann es sein das der 17KTL-M0 ( Achtung M0 Version ) nicht in Solaranzeige angelegt ist ? Ich hab das Json vom Huawei Dashboard mir angeschaut, aber dort nur die WR Version ohne -M0 gefunden!
Interessant ist weiterhin, geht der WR schlafen ab 18 Uhr, wird ein 20KTL im Huawei Dashbaord mit Status "startup" angezeigt!
Gibt es Möglichkeiten wo ich hier selbst ansetzen kann ?
Gruß und Danke
Christian
- Dateianhänge
-
- user.config.php
- (25.19 KiB) 391-mal heruntergeladen
-
- update.log
- (4.5 KiB) 350-mal heruntergeladen
-
- solaranzeige.log
- (30.91 KiB) 362-mal heruntergeladen
-
- php.log
- (20.9 KiB) 363-mal heruntergeladen
- Ulrich
- Administrator
- Beiträge: 6610
- Registriert: Sa 7. Nov 2015, 10:33
- Wohnort: Essen
- Hat sich bedankt: 163 Mal
- Danksagung erhalten: 905 Mal
Re: Huawei 17KTL-M0 ohne Funktion
Das mit den angehängten LOG Dateien war schon sehr clever.
Du hast also im Moment einen RS485 Adapter zwischen dem Huawei und dem Raspberry. Kann man im Huawei die serielle Geschwindigkeit einstellen? Die muss auf 9600 Baud stehen. Wenn wirre Daten kommen ist of die Geschwindigkeit nicht richtig eingestellt. Der Raspberry arbeitet beim Huawei mit 9600 Baud.
Du hast also im Moment einen RS485 Adapter zwischen dem Huawei und dem Raspberry. Kann man im Huawei die serielle Geschwindigkeit einstellen? Die muss auf 9600 Baud stehen. Wenn wirre Daten kommen ist of die Geschwindigkeit nicht richtig eingestellt. Der Raspberry arbeitet beim Huawei mit 9600 Baud.
-----------------------------------------------------
Ulrich . . . . . . . . [ Admin ]
Ulrich . . . . . . . . [ Admin ]
-
Theslowman
- Beiträge: 91
- Registriert: Sa 1. Aug 2020, 13:31
- Wohnort: 55278 Dalheim
- Danksagung erhalten: 4 Mal
Re: Huawei 17KTL-M0 ohne Funktion
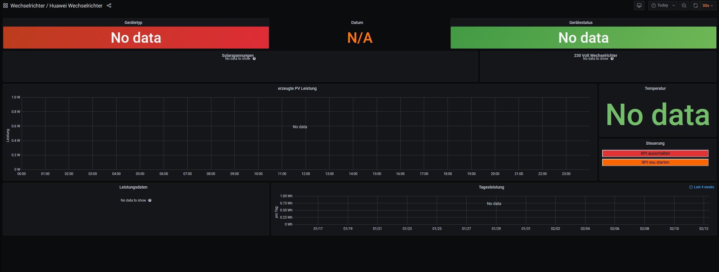
Sie steht auf 9600. Es funktioniert alles auch soweit wie es soll, nur der PI nicht. Ich kann ja den 17Ktl morgen mal falsch einstellen, aktuell schläft er wieder.. .
Danke schon mal...
Bild von grad eben...
Danke schon mal...
Bild von grad eben...
-
Theslowman
- Beiträge: 91
- Registriert: Sa 1. Aug 2020, 13:31
- Wohnort: 55278 Dalheim
- Danksagung erhalten: 4 Mal
Re: Huawei 17KTL-M0 ohne Funktion
Ich habe heute danach geschaut und würde aktuell davon ausgehen, das der WR nicht in Ordnung ist.
-
Theslowman
- Beiträge: 91
- Registriert: Sa 1. Aug 2020, 13:31
- Wohnort: 55278 Dalheim
- Danksagung erhalten: 4 Mal
Re: Huawei 17KTL-M0 ohne Funktion
Guten Morgen.
So, ich konnte die ganze Sache jetzt bei mir bereinigen. Das Problem lag am Modbus vom 17KTL-M0. Huawei hat einfach zu viele Apps im Apppstore und nicht alle können die letzte Software auf dem WR installieren. In meinem Fall war es die Fusion Home APP, die nicht die letzte Version hatte.
Da nicht die letzte Version auf dem WR war, konnte der Dongle nicht sauber angesprochen und in Modbus integriert werden. Mit dem letzten Update der Fusion Solar APP (!) ist jetzt alles sauber am laufen. Ich sehe am Modbus ( DSD TECH USB zu RS485 Konverter SH-U10 Adapter mit CP2102 Chip ) jetzt schön die Lämpchen flackern, trotzdem hat Solaranzeige nicht die Daten.
Im Log steht als Beispiel auch das:
12.02. 09:02:07 -Daten nicht zur lokalen InfluxDB gesendet! info: array (
'url' => 'http://localhost/write?db=Solaranzeige&precision=s',
Kann es damit zu tun haben, das mein WR 17KTL-M0 (!) nicht aufgeführt ist in Solaranzeige ?
Wie kann ich hier selbst was machen ?
Gruß und Danke!
So, ich konnte die ganze Sache jetzt bei mir bereinigen. Das Problem lag am Modbus vom 17KTL-M0. Huawei hat einfach zu viele Apps im Apppstore und nicht alle können die letzte Software auf dem WR installieren. In meinem Fall war es die Fusion Home APP, die nicht die letzte Version hatte.
Da nicht die letzte Version auf dem WR war, konnte der Dongle nicht sauber angesprochen und in Modbus integriert werden. Mit dem letzten Update der Fusion Solar APP (!) ist jetzt alles sauber am laufen. Ich sehe am Modbus ( DSD TECH USB zu RS485 Konverter SH-U10 Adapter mit CP2102 Chip ) jetzt schön die Lämpchen flackern, trotzdem hat Solaranzeige nicht die Daten.
Im Log steht als Beispiel auch das:
12.02. 09:02:07 -Daten nicht zur lokalen InfluxDB gesendet! info: array (
'url' => 'http://localhost/write?db=Solaranzeige&precision=s',
Kann es damit zu tun haben, das mein WR 17KTL-M0 (!) nicht aufgeführt ist in Solaranzeige ?
Wie kann ich hier selbst was machen ?
Gruß und Danke!
- Dateianhänge
-
- wartung.log
- (210 Bytes) 378-mal heruntergeladen
-
- update.log
- (4.8 KiB) 381-mal heruntergeladen
-
- solaranzeige.log
- (1.43 MiB) 341-mal heruntergeladen
-
- php.log
- (69.95 KiB) 372-mal heruntergeladen
- Ulrich
- Administrator
- Beiträge: 6610
- Registriert: Sa 7. Nov 2015, 10:33
- Wohnort: Essen
- Hat sich bedankt: 163 Mal
- Danksagung erhalten: 905 Mal
Re: Huawei 17KTL-M0 ohne Funktion
Die Protokollbeschreibung, die mir vorliegt ist für die Modelle 3 - 10KTL-MO
Der 17KTL-MO wird wieder andere Register haben, so wie es aussieht. Kannst Du die MODBUS Protokollbeschreibung für dein Gerät besorgen?
Der 17KTL-MO wird wieder andere Register haben, so wie es aussieht. Kannst Du die MODBUS Protokollbeschreibung für dein Gerät besorgen?
-----------------------------------------------------
Ulrich . . . . . . . . [ Admin ]
Ulrich . . . . . . . . [ Admin ]
-
Theslowman
- Beiträge: 91
- Registriert: Sa 1. Aug 2020, 13:31
- Wohnort: 55278 Dalheim
- Danksagung erhalten: 4 Mal
Re: Huawei 17KTL-M0 ohne Funktion
Guten Morgen Ulrich.
Die ist schon hier hinterlegt im Board, ich teste gerne wenn es so weit ist! Mein Wechselrichter ist der Sun2000-17KTL-M0
viewtopic.php?f=33&t=1232
Die ist schon hier hinterlegt im Board, ich teste gerne wenn es so weit ist! Mein Wechselrichter ist der Sun2000-17KTL-M0
viewtopic.php?f=33&t=1232
- Ulrich
- Administrator
- Beiträge: 6610
- Registriert: Sa 7. Nov 2015, 10:33
- Wohnort: Essen
- Hat sich bedankt: 163 Mal
- Danksagung erhalten: 905 Mal
Re: Huawei 17KTL-M0 ohne Funktion
OK. Ich vergleiche einmal die beiden Registerbeschreibungen, sobald ich Zeit habe.
-----------------------------------------------------
Ulrich . . . . . . . . [ Admin ]
Ulrich . . . . . . . . [ Admin ]
-
Theslowman
- Beiträge: 91
- Registriert: Sa 1. Aug 2020, 13:31
- Wohnort: 55278 Dalheim
- Danksagung erhalten: 4 Mal
- Ulrich
- Administrator
- Beiträge: 6610
- Registriert: Sa 7. Nov 2015, 10:33
- Wohnort: Essen
- Hat sich bedankt: 163 Mal
- Danksagung erhalten: 905 Mal
Re: Huawei 17KTL-M0 ohne Funktion
Also ich habe nachgesehen. Alle Modelle mit -M0, -M1 oder -M2 am Ende funktionieren nicht. Die müssen ganz neu implementiert werden. Sobald ich Zeit habe, werde ich das machen, kann aber einige Zeit dauern.
-----------------------------------------------------
Ulrich . . . . . . . . [ Admin ]
Ulrich . . . . . . . . [ Admin ]
Wer ist online?
Mitglieder in diesem Forum: 0 Mitglieder und 0 Gäste