Nachtverbrauch (Speicherplanung) ermitteln Influx

Wenn mehr als ein Gerät an den Raspberry angeschlossen werden sollen. Z.B. ein Regler und ein Wechselrichter oder mehrere Wechselrichter. Das Maximum sind 6 Geräte pro Raspberry Pi.

Moderator: Ulrich

RO-Smart
Beiträge: 35
Registriert: Mi 7. Aug 2019, 14:49
Hat sich bedankt: 18 Mal
Danksagung erhalten: 2 Mal

Nachtverbrauch (Speicherplanung) ermitteln Influx

Beitrag von RO-Smart »

Hallo an alle,
ich hoffe ich hab' das richtige Unterforum getroffen. in den letzten Wochen habe ich viel installiert, gelernt und angepasst. Puhh, aber großes Danke an alle Beteiligten, das ist schon ein wahnsinniges Projekt :-)
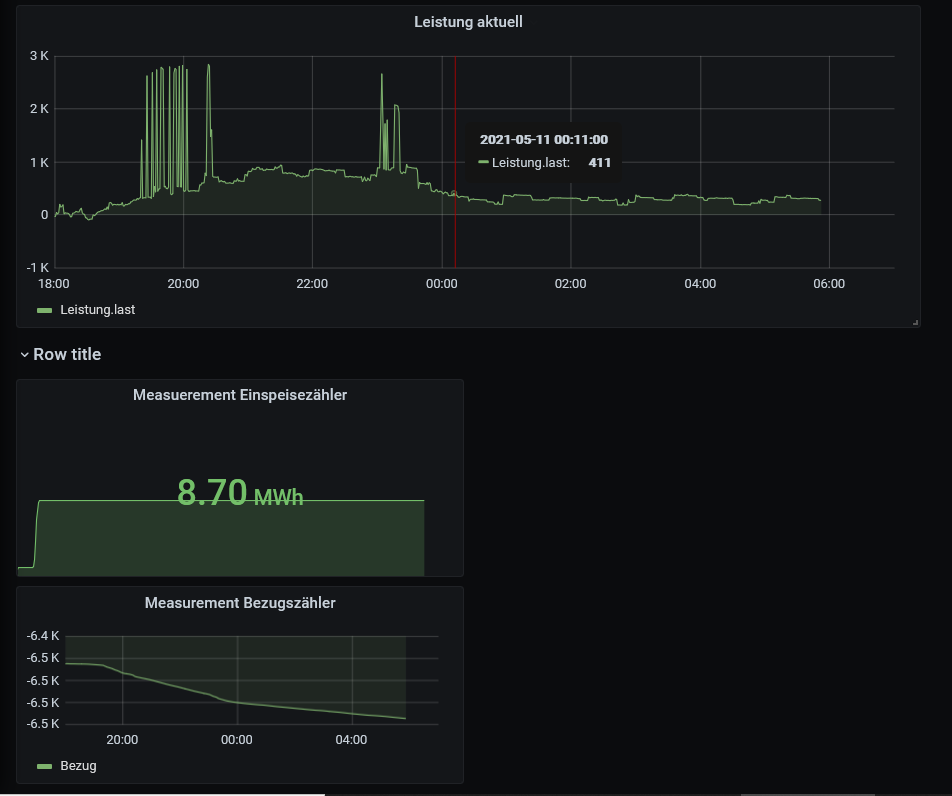
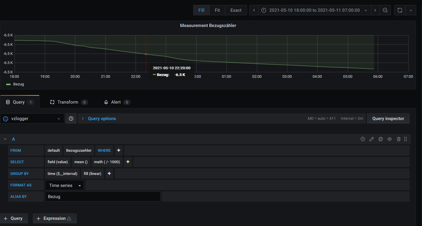
Wie gesagt ich habe schon viel gelernt und auch schon einen Stromzähler (Bezug/Einspeisung) mittels vzlogger einbinden können. Mit Influx steh ich aber noch etwas auf Kriegsfuß und möchte nun ermitteln wie groß mein Strombedarf nachts ist um Entscheidungen pro/contra Batteriespeicher treffen zu können. Ich erfasse die Zählerstände Bezug als auch die momentane Leistung (Bezug). Leider komme ich aber nicht weiter hierfür die Summe der bezogenen Leistung zwischen z.B. 20:00 und 06:00 zu ermitteln. Könnte man ja grundsätzlich durch Differenz des Zähelrbestands "Bezug" zu den Zeitpunkten oder Summierung der Leistung innerhalb dieses Zeitraumes machen, nur wie ?????
Ich hab schon kreuz und quer durchs Forum und auch Google gelesen, bin jetzt aber eher erschlagen wie schlauer und try+error war erfolglos. Kann mich jemand in die richtige Richtung stoßen?
Danke, Dieter
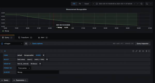
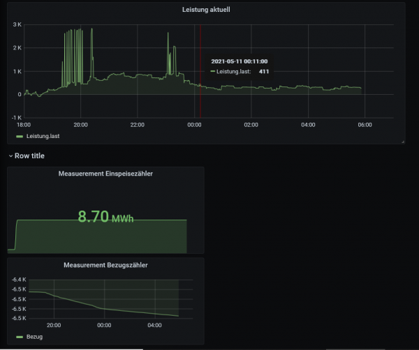
Beigefügt noch mein vzlogger-Dashboard
vz, strombedarf nachts2.PNG
vz, strombedarf nachts1.PNG
SolarMax 4200S + 3000S, vzlogger: ISKRA MT961 bayernwerk (2.Zähler folgt noch), HomeMatic-User (Raspberrymatic) und nun auch HomeAssistant als übergeordnete Klammer (besser als andere vorher versuchte :mrgreen: )

TeamO
Beiträge: 1267
Registriert: Mo 22. Jun 2020, 08:58
Wohnort: Ulm / Neu-Ulm
Hat sich bedankt: 25 Mal
Danksagung erhalten: 212 Mal

Re: Nachtverbrauch (Speicherplanung) ermitteln Influx

Beitrag von TeamO »

Pro/Contra Speicher ist eigentlich ganz einfach: PV-Anlage sollte min. 3x so groß wie der Speicher sein und die kWh bei Speicher sollte <250€ kosten :lol:
Sonst hast im Winter nicht genügend Leistung um etwas zu speichern.
Ich habe 29,9 kWp und 10kWh Speicher und hatte jetzt im Winter auch einige Tage, an denen eigentlich nichts für den Speicher überig geblieben ist.
Wenn der Speicher einfach als Hobby ("Haben-will-Projekt") genommen werden soll (so wie bei mir), dann ist die Auswertung eigentlich egal. :D

Um noch auf Deine Frage einzugehen: -> Ich kann Dir bei der berechnung nicht genau helfen, aber im Winter, wenn Du den Speicher wirklich brauchst, sollte der betrachtete Zeitraum eher 15:00/16:00 - 08:00/09:00 sein.
Gruß Timo

Auflistung Geräte/Dashboards/Anschlussart
Datenbankfelder der einzelnen Geräte
GANZ WICHTIG: Überblick der vorhandenen Anleitungen

Fertige Komplett-Systeme gibt es hier anfragen[AT]bauer-timo[.]de

Tibber Invite (100% Öko-Strom + 50€ Bonus)

Zurück zu „Multi-Regler-Version [ bis zu 6 Geräten an einem Raspberry Pi ]“

Wer ist online?

Mitglieder in diesem Forum: 0 Mitglieder und 2 Gäste