Goodwe Wechselrichter ET Serie

Welche Geräter können mit dieser Anzeige benutzt werden?
Laderegler, Wallboxen, Batterie-Management-Systeme, WLAN Schalter mit Tasmota Firmware und Wechselrichter.
Allgemeine Fragen zu all diesen Geräten.

Moderator: Ulrich

Benutzeravatar
Ulrich
Administrator
Beiträge: 6607
Registriert: Sa 7. Nov 2015, 10:33
Wohnort: Essen
Hat sich bedankt: 163 Mal
Danksagung erhalten: 917 Mal

Goodwe Wechselrichter ET Serie

Beitrag von Ulrich »

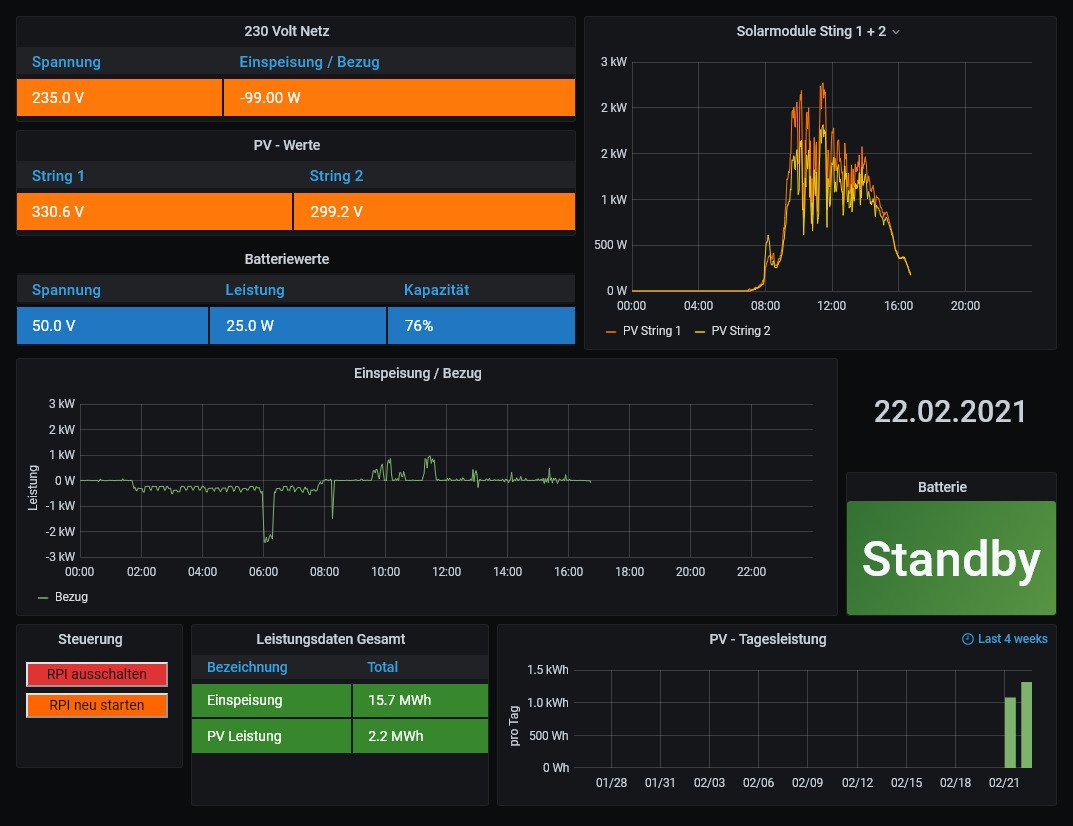
Die Goodwe Wechselrichter mit der ET, EH, BT, BH Serie sind jetzt auch integriert. Das Dashboard ist das gleiche wie von der ES Serie. Nach einem Update sollte die ET Serie funktionieren.


Goodwe.jpg
-----------------------------------------------------
Ulrich . . . . . . . . [ Admin ]

Zurück zu „Fragen zu Reglern, Wallboxen und Wechselrichter“

Wer ist online?

Mitglieder in diesem Forum: 0 Mitglieder und 2 Gäste