Inselanlage für Netzwerk und Smarthome

Wer möchte, kann hier ein paar Bilder seiner Solaranzeige und seiner Anlage präsentieren.

Moderator: Ulrich

CreaTor
Beiträge: 1
Registriert: Mi 5. Sep 2018, 16:47

Inselanlage für Netzwerk und Smarthome

Beitrag von CreaTor »

Guten Morgen an alle,

da ich schon mit Ulrich viel geschrieben habe da es in Version 4.0.x noch keine Möglichkeit gab die Solarregler der Tracer reihe zu benutzen und das jetzt funktioniert stelle ich mal meine noch nicht ganz fertige Anlage vor.

Zweck der Anlage soll es sein die ganzen Netzwerk Komponenten die sich Serverschrank befinden und ein kleines automatisiertes Gewächshaus mit 12V und mit 230V zu versorgen.

Zusätzlich soll durch die Analyse der Daten gezeigt werden ob sich eine größere Anlage lohnt vom ertrag, da die Dachausrichtung 5grad aus dem Süden zeigt und eine Dachschräge von 28° besteht sind eigentlich optimale.

Verwenden werden momentan 2x 100Watt solarmodule (auf dem Dach sollen es 3-4 werden) momentan auf der Terrasse die nächsten Wochen komm die auf das Dach.
20180921_175401.jpg

verwendet wird ein Regler Epever Tracert 30A mit eLOG01 box die zusätzlich die Daten in einer Datei speichert.
20180921_175325.jpg
wie man daneben sieht (rechts) habe ich eine kleine Klemmkiste wo sich Sicherungen für die einzeln abgehenden 12v/5V stränge befinden und eine anzeige mit der die Verbrauchsdaten des Gewächshauses aufgezeichnet werden.

zusätzlich noch eine anzeige für den wechselrichter (wird noch getauchst gegen einen

ECTIVE 1000W 12V zu 230V TSI-Serie reiner Sinus Wechselrichter mit NVS
(dieser hat eine netzvorrangschaltung integriert die man auch invertiert benutzen kann)

schön wäre es wenn man diese auch in die anzeige einbinden könnte ich werde mal schauen ob dieser mit einem Protokoll arbeitet oder Spannung und schalt zustände über das Netzwerkkabel sendet zu der "Fernbedienung".

Zusätzlich wird wenn die Batterie Spannung zu tief fällt (wenig sonne ein paar tage über "Winter"), die 12V Versorgung über ein 12V schaltnetzteil gewährleistet, um die Verbraucher trotzdem in Benutzung zuhalten.

Geplant sind 2 Batterien evt sogar 3 von den auf dem Bild zusehenden Batterien.

Geplant ist zusätzlich das wenn es im Sommer/ langer sonnenreicher Tag zusätzliche Verbraucher über die Homematic zugeschaltet werden, um die überflüssige Energie die nicht gespeichert werden kann/ verbraucht wird zu verbrauchen um eine ernergykostensenkung zu erzielen.

Hier einmal Bilder der Hauptverbraucher
20180921_175532.jpg
20180921_175519.jpg

der Server wird dem nächst noch gegen ein Größeres energy sparendes NAS getauchst da die ca 200Watt verbrauch nicht komplett über die solaranlage laufen könnten, und der Server nur noch für kleinere Projekte laufen muss und eben um auf die Daten auf den Festplatten zugreifen zu können.

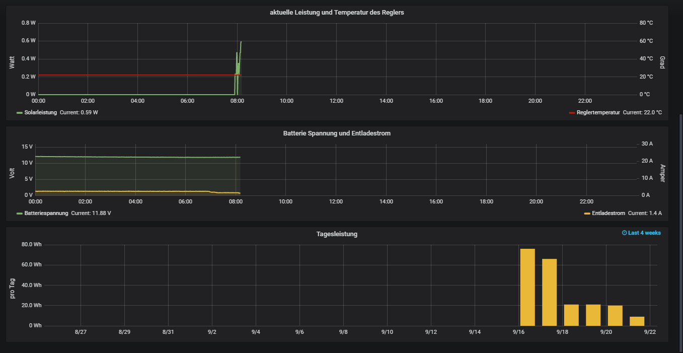
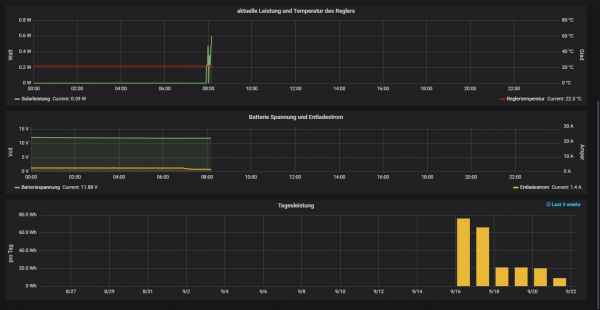
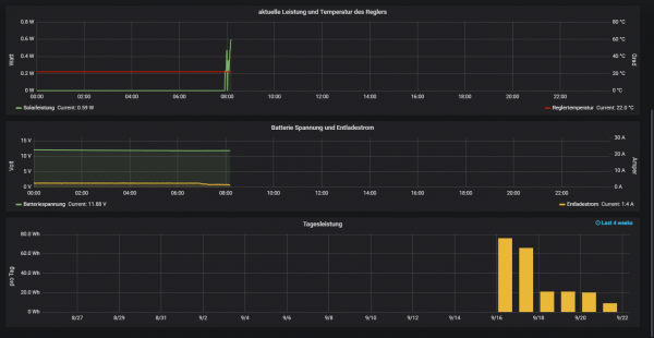
Mein Dashboard:
teil1.png
teil2.png

Bilder der nächsten Ausbaustufen werde ich Posten sobald sich etwas verändert hat.

Grüße CreaTor
Dateianhänge
20180921_175325.jpg
teil2.png
teil1.png
20180921_175532.jpg
teil2.png
teil1.png
20180921_175532.jpg
20180921_175519.jpg
20180921_175401.jpg

rueckenwin.de
Beiträge: 1
Registriert: Fr 26. Mai 2023, 14:20

Re: Inselanlage für Netzwerk und Smarthome

Beitrag von rueckenwin.de »

Moin,

der Post ist zwar schon etwas älter, aber konntest du was zu den Ective-Protokollen finden?

VG,
Kaj

Zurück zu „Bilder meiner Anlage“

Wer ist online?

Mitglieder in diesem Forum: 0 Mitglieder und 2 Gäste