Hallo,
ich habe Solaranzeige aufgesetzt und meinen Wechselrichter konfiguriert.
Der Wechselrichter ist ein Kostal Plenticore.
Ich habe dort Modbus TCP aktiviert und nutze die Daten schon in meiner Loxone Heimautomatisierung.
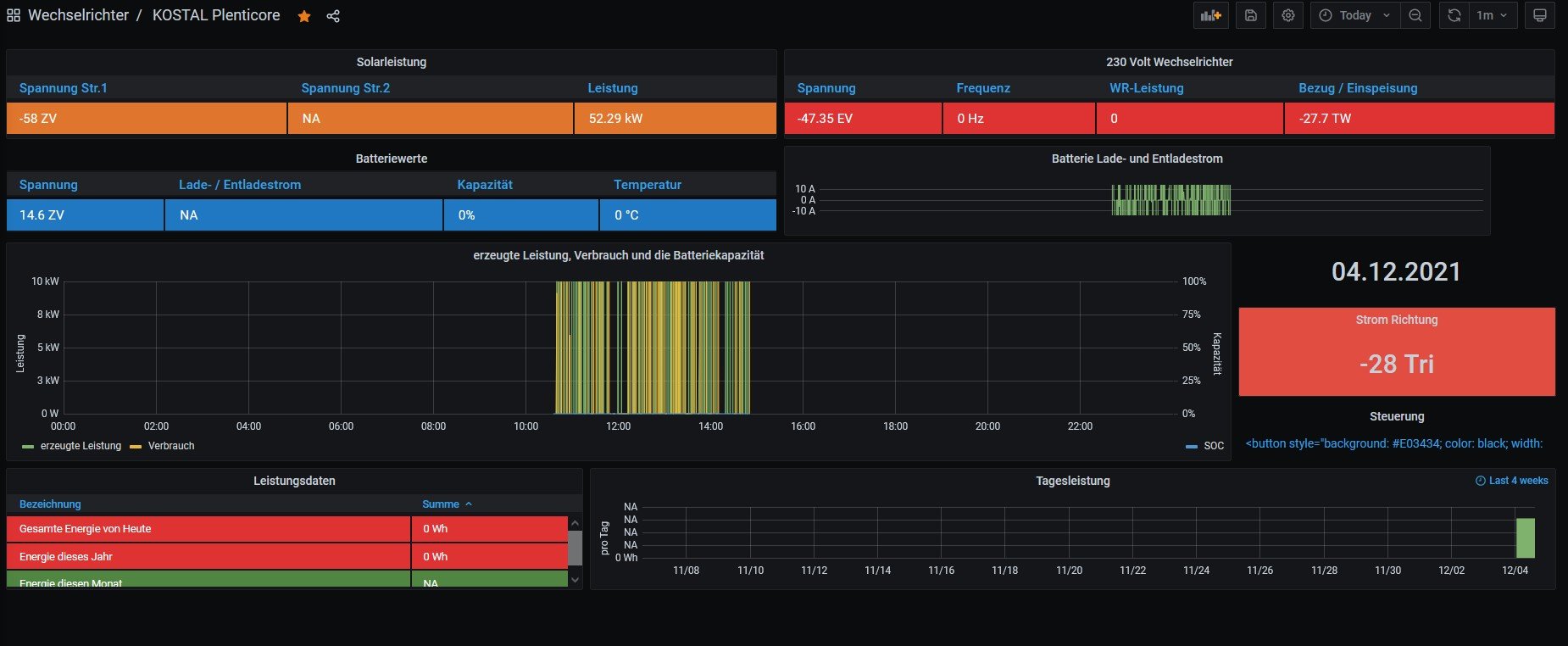
Leider sieht es so aus, also ob die das Auslesen nur "Datenschrott" produziert.
Ich hatte auch bei der Einbindung in die Loxone etwas mit der Endianess und Wordorder spielen müssen.
Wo kann ich die Konfiguration für die Solaranzeige einstellen bzw. hat jemand eine Idee zum debugging?
Vielen Dank im Voraus
Gruß
Andreas
PS: Wenn der Beitrag hier falsch ist kann er auch gerne in den passenden Bereich verschoben werden.
Konfiguration mit Plenticore
Moderator: Ulrich
-
Andreas_SunPower
- Beiträge: 4
- Registriert: So 31. Okt 2021, 08:57
- Hat sich bedankt: 1 Mal
Online
- Ulrich
- Administrator
- Beiträge: 6607
- Registriert: Sa 7. Nov 2015, 10:33
- Wohnort: Essen
- Hat sich bedankt: 163 Mal
- Danksagung erhalten: 918 Mal
Re: Konfiguration mit Plenticore
MODBUS TCP muss aktiviert werden. Sunspec Mode! Bei neueren Modellen oder neuerer Firmware muss die Einstellung auf "little-endian (CDAB) Standard Modbus" gestellt werden, damit die Werte richtig ausgelesen werden!
-----------------------------------------------------
Ulrich . . . . . . . . [ Admin ]
Ulrich . . . . . . . . [ Admin ]
-
Andreas_SunPower
- Beiträge: 4
- Registriert: So 31. Okt 2021, 08:57
- Hat sich bedankt: 1 Mal
Re: Konfiguration mit Plenticore
Ok danke, könnte man die Einstellung auch in Solaranzeige anpassen?
Wenn ich jetzt die Konfiguration im Plenticore ändere müsste ich auch die Loxone wieder anpassen?
Oder andere Frage ich weiß nicht, warum ich initial Sunspec ABCD eingestellt habe.
In meiner Anlage sind die Komponenten KSEM (EnergyMeter), BYD Box und Plenticore per RS485 verbunden. Somit könnte ich die Konfiguration für Modbus TCP ändern. Weiß jemand was zukünftige Wallboxen erwarten würden?
Online
- Ulrich
- Administrator
- Beiträge: 6607
- Registriert: Sa 7. Nov 2015, 10:33
- Wohnort: Essen
- Hat sich bedankt: 163 Mal
- Danksagung erhalten: 918 Mal
Re: Konfiguration mit Plenticore
Da das Projekt OPEN SOURCE ist, kannst du natürlich die Solaranzeige anpassen. Dazu musst du nur die Ausleseroutine neu programmieren. Der Aufwand ist aber enorm.
-----------------------------------------------------
Ulrich . . . . . . . . [ Admin ]
Ulrich . . . . . . . . [ Admin ]
-
Andreas_SunPower
- Beiträge: 4
- Registriert: So 31. Okt 2021, 08:57
- Hat sich bedankt: 1 Mal
Re: Konfiguration mit Plenticore
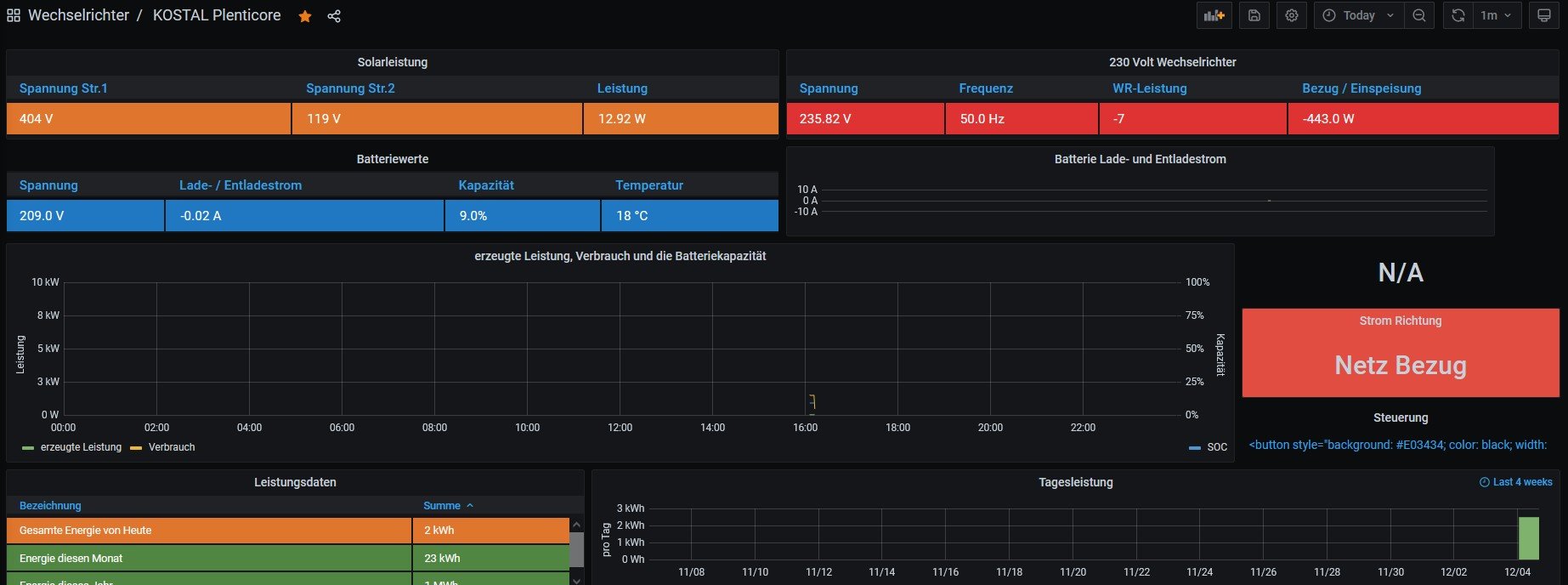
OK ich habe jetzt mal die Konfiguration und das Programm der Loxone geändert. Nun sind die Werte wie erwartet.
Viele sind es noch nicht und Sonne gibts jetzt auch keine mehr
Das Thema mit der Ausleseroutine kann ich mir mal anschauen um es zu verstehen.
Ich weiß leider nicht warum ich MODBUS initial mit der Einstellung Sunspec aktiviert habe. Solange mir das nicht einfällt gibt es keinen Grund das nicht zu ändern.
Vielen Dank!
Viele sind es noch nicht und Sonne gibts jetzt auch keine mehr
Das Thema mit der Ausleseroutine kann ich mir mal anschauen um es zu verstehen.
Ich weiß leider nicht warum ich MODBUS initial mit der Einstellung Sunspec aktiviert habe. Solange mir das nicht einfällt gibt es keinen Grund das nicht zu ändern.
Vielen Dank!
Wer ist online?
Mitglieder in diesem Forum: 0 Mitglieder und 0 Gäste