Grafana 0-zentrierte Gauge
Moderator: Ulrich
Grafana 0-zentrierte Gauge
Hallo liebe Gemeinde,
ich würde gern eine Gauge (Rundanzeige) mit 0-Mittelpunkt erstellen und bin in der Standardauswahl von Grafana nicht fündig geworden.
Also eine Anzeige die bzw. von -10KW über 0-Mittelpunkt auf +10KW anzeigen kann um ein- und ausgehenden Strom zu visualisieren.
Gibt es sowar vielleicht als addin?
Hat jemand so was realisiert?
Liebe Grüße
André
ich würde gern eine Gauge (Rundanzeige) mit 0-Mittelpunkt erstellen und bin in der Standardauswahl von Grafana nicht fündig geworden.
Also eine Anzeige die bzw. von -10KW über 0-Mittelpunkt auf +10KW anzeigen kann um ein- und ausgehenden Strom zu visualisieren.
Gibt es sowar vielleicht als addin?
Hat jemand so was realisiert?
Liebe Grüße
André
HUAWEI Smart Energy Center SUN2000-8KTL-M1 mit Huawei Batterie 15KW und Smart Dongle, Huawai Panele 9kwp im Einsatz.
Begeisterter langjähriger Homematic-Freak.
Begeisterter langjähriger Homematic-Freak.
-
solarfanenrico
Re: Grafana 0-zentrierte Gauge
Hallo Andrè,anraso hat geschrieben: ↑Fr 8. Apr 2022, 15:09Hallo liebe Gemeinde,
ich würde gern eine Gauge (Rundanzeige) mit 0-Mittelpunkt erstellen und bin in der Standardauswahl von Grafana nicht fündig geworden.
Also eine Anzeige die bzw. von -10KW über 0-Mittelpunkt auf +10KW anzeigen kann um ein- und ausgehenden Strom zu visualisieren.
Gibt es sowar vielleicht als addin?
Hat jemand so was realisiert?
Liebe Grüße
André
es wundert mich, daß sich bisher niemand dazu geäußert hat. Eigentlich wollte ich im Forum nichts mehr schreiben.
Du darfst icht so kompliziert denken,und nach Add-On suchen.
Ganz einfach die vorhandenen Gaugen an die eigenen Bedürfnisse anpassen.
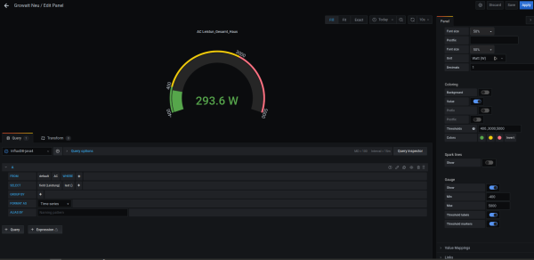
Ich habe dies z.B. für mein Balkonkraftwerk realisiert. In meinem Fall Frage ich ein SDM630 ab, und lasse den Bereich von -400 bis 400 Watt in grün, bis 3000Watt Hausverbrauch in gelb und darüber in rot anzeigen.
Du kannst es ganz leicht auch von -10 bis +10KW abändern.
Beste Grüße
Enrico
Re: Grafana 0-zentrierte Gauge
Hallo Enrico,
danke für Deine Reaktion!
So hatte ich das auch bereits probiert, aber es ist nicht das was ich suche.
Ich möchte das der Zeiger bei 0 in der Mitte steht und bei positiven Werten nach rechts, bei negativen nach links ausschlägt.
Grafana gauge startet bei immer unten links. Und ein klassischer Zeiger lässt sich woh auch nicht konfigurieren. Nur ein Verlaufszeiger.
Soweit zumindest meine bisherigen Versuche.
danke für Deine Reaktion!
So hatte ich das auch bereits probiert, aber es ist nicht das was ich suche.
Ich möchte das der Zeiger bei 0 in der Mitte steht und bei positiven Werten nach rechts, bei negativen nach links ausschlägt.
Grafana gauge startet bei immer unten links. Und ein klassischer Zeiger lässt sich woh auch nicht konfigurieren. Nur ein Verlaufszeiger.
Soweit zumindest meine bisherigen Versuche.
HUAWEI Smart Energy Center SUN2000-8KTL-M1 mit Huawei Batterie 15KW und Smart Dongle, Huawai Panele 9kwp im Einsatz.
Begeisterter langjähriger Homematic-Freak.
Begeisterter langjähriger Homematic-Freak.
-
Bogeyof
- Beiträge: 942
- Registriert: Mi 13. Mai 2020, 10:04
- Hat sich bedankt: 27 Mal
- Danksagung erhalten: 141 Mal
Re: Grafana 0-zentrierte Gauge
Das geht, es gibt ein Plugin D3 Gauge. Hier nur den Bereich z.B. mit -6000 bis 6000 angeben und schon steht der Zeiger bei 0 oben. Ich benutze das z.B. für Einspeisung und Bezug:
-
solarfanenrico
Re: Grafana 0-zentrierte Gauge
Die 3D Gauge habe ich nun installiert.
Allerdings bekomme ich immer "n/a" angezeigt wenn ich "current" auswähle. Max/Min/avg geht alles. Aber ich brauche ja den aktuellen Wert.
Hm. Komisch.
Allerdings bekomme ich immer "n/a" angezeigt wenn ich "current" auswähle. Max/Min/avg geht alles. Aber ich brauche ja den aktuellen Wert.
Hm. Komisch.
HUAWEI Smart Energy Center SUN2000-8KTL-M1 mit Huawei Batterie 15KW und Smart Dongle, Huawai Panele 9kwp im Einsatz.
Begeisterter langjähriger Homematic-Freak.
Begeisterter langjähriger Homematic-Freak.
-
solarfanenrico
Re: Grafana 0-zentrierte Gauge
Hallo,
ich habe genau das gleiche Problem das bei mir immer "n/a" angezeigt wird, wenn ich "current" auswähle.
Ich verstehe nicht wo ich "last" eingeben kann ?
Kann >Solarfanenrico das noch genauer beschreiben oder ein Beispiel geben
ich habe genau das gleiche Problem das bei mir immer "n/a" angezeigt wird, wenn ich "current" auswähle.
Ich verstehe nicht wo ich "last" eingeben kann ?
Kann >Solarfanenrico das noch genauer beschreiben oder ein Beispiel geben
Wer ist online?
Mitglieder in diesem Forum: skymaster26 und 1 Gast