Hallo in die Runde,
und erst einmal einen riesen Dank an alle die sich engagieren und so eine tolle Arbeit leisten.
Ich hab eine Frage zum Update eines bestehenden System mit der Version 4.7.3 auf die aktuelle Version.
Ist dies ohne weiteres möglich? Wenn ja gibt es da ein HowTo?
Oder muss ich meine Daten sichern und die aktuelle Version auf eine SD Karte installieren?
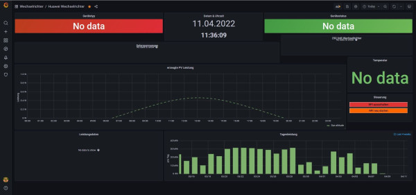
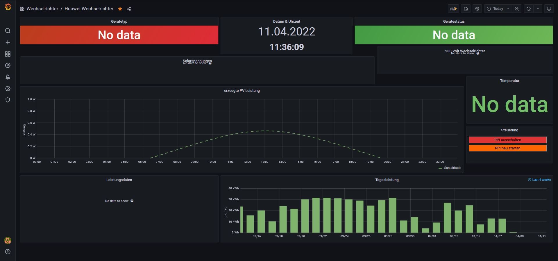
Ich habe nämlich hier auch noch ein Problem, seit dem Update welches Huawei eingespielt hat sehe ich im Grafana keine Angaben mehr zum WR, und habe die Hoffnung das sich dies mit einem Update ändert.
Ich nutze hier folgende Komponenten
Huawei SUN2000-6KTL-M0 - Softwareversion: V100R001C00SPC142
Dongle SDongleA-05 - Softwareversion: V100R001C00SPC127
Sind hier eventuell auch noch weitere Komponenten erforderlich um Aussagekräftige Daten zu bekommen.
Bestellt habe ich mir den Huawei Power Sensor, in der Hoffnung das er mir noch einiges mehr an Daten liefert.
Gibt es da auch andere Geräte die hier eingesetzt werden können und funktionieren?
Vielen Dank für Eure Unterstützung.
Viele Grüße
the-grosser
Update von Solaranzeige 4.7.3 auf aktuelle Version
Moderator: Ulrich
-
the-grosser
- Beiträge: 19
- Registriert: Mo 6. Sep 2021, 08:45
- Wohnort: Trebendorf
- Hat sich bedankt: 6 Mal
Online
- Ulrich
- Administrator
- Beiträge: 6607
- Registriert: Sa 7. Nov 2015, 10:33
- Wohnort: Essen
- Hat sich bedankt: 163 Mal
- Danksagung erhalten: 918 Mal
Re: Update von Solaranzeige 4.7.3 auf aktuelle Version
Für so gut wie alles gibt es Detail Anleitungen. Bitte hier einmal schauen:
https://solaranzeige.de/phpBB3/viewtopic.php?t=680
Ein besonderes Problem ist der Huawei sDongel. Er liefert nur sehr wenige Daten und das noch Grotten langsam. Die Anbindung per RS485 Adapter ist um einiges besser.
https://solaranzeige.de/phpBB3/viewtopic.php?t=680
Ein besonderes Problem ist der Huawei sDongel. Er liefert nur sehr wenige Daten und das noch Grotten langsam. Die Anbindung per RS485 Adapter ist um einiges besser.
-----------------------------------------------------
Ulrich . . . . . . . . [ Admin ]
Ulrich . . . . . . . . [ Admin ]
-
the-grosser
- Beiträge: 19
- Registriert: Mo 6. Sep 2021, 08:45
- Wohnort: Trebendorf
- Hat sich bedankt: 6 Mal
Re: Update von Solaranzeige 4.7.3 auf aktuelle Version
Hallo Ulrich,
vielen Dank für die schnelle Antwort.
Kannst DU mir einen passenden RS485 Adapter für den Pi4 und meinen WR empfehlen?
Vielen Dank und beste Grüße
the-grosser
vielen Dank für die schnelle Antwort.
Kannst DU mir einen passenden RS485 Adapter für den Pi4 und meinen WR empfehlen?
Vielen Dank und beste Grüße
the-grosser
Online
- Ulrich
- Administrator
- Beiträge: 6607
- Registriert: Sa 7. Nov 2015, 10:33
- Wohnort: Essen
- Hat sich bedankt: 163 Mal
- Danksagung erhalten: 918 Mal
Re: Update von Solaranzeige 4.7.3 auf aktuelle Version
Ich habe keinen Huawei Wechselrichter. Frage einmal hier im Forum. Der Adapter muss auf jeden Fall einen FTDI Chipsatz haben.
-----------------------------------------------------
Ulrich . . . . . . . . [ Admin ]
Ulrich . . . . . . . . [ Admin ]
-
the-grosser
- Beiträge: 19
- Registriert: Mo 6. Sep 2021, 08:45
- Wohnort: Trebendorf
- Hat sich bedankt: 6 Mal
Re: Update von Solaranzeige 4.7.3 auf aktuelle Version
Ok, werde ich mal im Forum nachfragen.
Also mit dem passenden Adapter sollte ich auch wieder die Daten vom Gerät erhalten?
Also mit dem passenden Adapter sollte ich auch wieder die Daten vom Gerät erhalten?
Wer ist online?
Mitglieder in diesem Forum: 0 Mitglieder und 0 Gäste