TA uvr 1611 Solarsteuerung auslesen
Moderator: Ulrich
TA uvr 1611 Solarsteuerung auslesen
Hallo,
Hat jemand schon mal versucht eine technische Alt. Uvr 1611 Heizungssteuerung mit auszulesen?
Da hätte man die Heizungs bzw Solarwerte.
Ist entweder ein abgehender bus ab der uvr oder dann vom bl-net,die Netzkommunikationsbox,die man angegen könnte. Aber hier komme ich nicht weiter.
Habt ihr Tipps bzw mal.sowas gemacht ?
Viele Grüße
Horst
Hat jemand schon mal versucht eine technische Alt. Uvr 1611 Heizungssteuerung mit auszulesen?
Da hätte man die Heizungs bzw Solarwerte.
Ist entweder ein abgehender bus ab der uvr oder dann vom bl-net,die Netzkommunikationsbox,die man angegen könnte. Aber hier komme ich nicht weiter.
Habt ihr Tipps bzw mal.sowas gemacht ?
Viele Grüße
Horst
- Lionking1982
- Beiträge: 36
- Registriert: Mi 6. Okt 2021, 19:57
- Wohnort: Bayern
- Hat sich bedankt: 1 Mal
- Danksagung erhalten: 8 Mal
Re: TA uvr 1611 Somarsteuerung auslesen
Hi,
Was genau willst du aus der UVR auslesen was für die Solarazeige relevant ist?
Das ist ja eine Steuerung für Heizung und Solartermie, nicht PV.
Grüße Werner
Was genau willst du aus der UVR auslesen was für die Solarazeige relevant ist?
Das ist ja eine Steuerung für Heizung und Solartermie, nicht PV.
Grüße Werner
Goodwe GW10K-ET@9.6 Kwp; Goodwe GW15-ET@14,7Kwp; BYD HVM 13.8Kwh; Go-eCharger 10kw Home Fix; BMW i3S; TA-Aton E-Heitzstab 2x3Kw
Re: TA uvr 1611 Somarsteuerung auslesen
Hi,
Genau.macht soltherm und das gut.
Ich wollte nur die daten auslesen und visulasieren um nicht zwischen 5 Systemen hupfen zu müssen.
Vg
Horst
Genau.macht soltherm und das gut.
Ich wollte nur die daten auslesen und visulasieren um nicht zwischen 5 Systemen hupfen zu müssen.
Vg
Horst
- Lionking1982
- Beiträge: 36
- Registriert: Mi 6. Okt 2021, 19:57
- Wohnort: Bayern
- Hat sich bedankt: 1 Mal
- Danksagung erhalten: 8 Mal
Re: TA uvr 1611 Solarsteuerung auslesen
Das währe sicher eine deutlich schönere Darstellung wie über Winsol.
Ich befürchte nur das es zu wenig Nutzer gibt die Solaranzeige UND UVR1611 nutzen.
Die Daten werden per Can übertragen und nicht per ModBus. Also bräuchte man jemand der dafür eine Funktion schreibt.
Ich kann das leider nicht deshalb mach dir nicht zu viel Hoffnung.
Grüße Werner
Ich befürchte nur das es zu wenig Nutzer gibt die Solaranzeige UND UVR1611 nutzen.
Die Daten werden per Can übertragen und nicht per ModBus. Also bräuchte man jemand der dafür eine Funktion schreibt.
Ich kann das leider nicht deshalb mach dir nicht zu viel Hoffnung.
Grüße Werner
Goodwe GW10K-ET@9.6 Kwp; Goodwe GW15-ET@14,7Kwp; BYD HVM 13.8Kwh; Go-eCharger 10kw Home Fix; BMW i3S; TA-Aton E-Heitzstab 2x3Kw
-
solarfanenrico
Re: TA uvr 1611 Solarsteuerung auslesen
Hallo Werner,Lionking1982 hat geschrieben: ↑Sa 23. Apr 2022, 00:29Das währe sicher eine deutlich schönere Darstellung wie über Winsol.
Ich befürchte nur das es zu wenig Nutzer gibt die Solaranzeige UND UVR1611 nutzen.
Die Daten werden per Can übertragen und nicht per ModBus. Also bräuchte man jemand der dafür eine Funktion schreibt.
Ich kann das leider nicht deshalb mach dir nicht zu viel Hoffnung.
Grüße Werner
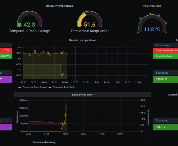
Du brauchst nicht so kompliziert denken.
Wenn die Daten bereits ausgelesen werden, so ist zur Visualisierungnur nur die Anbindung (Add DataSource) an Garfana nötig.
Dies hat mit den Funktionen der solaranzeige überhaupt nichts zu tun.
Ich lasse aus meiner Solarthermie die Werte der Raspberrytemperaturen, Außentemperatur, PoolTemperatur und die Globalstrahlungswerte anzeigen.
Hierzu müssen diese nicht unbedingt in eine solaranzeigenkonforme InfluxDatenbank geschrieben werden. Enrico
-
schlmich
- Beiträge: 55
- Registriert: Do 10. Feb 2022, 10:44
- Hat sich bedankt: 2 Mal
- Danksagung erhalten: 10 Mal
Re: TA uvr 1611 Solarsteuerung auslesen
Hi,
hier meine 2 cent zum Thema UVR und Solaranzeige.
Wenn du ein C.M.I. von TA verbaut hast, dann kannst du einfach via CoE (CAN over Ethernet) Daten über Ethernet an den Raspi schicken.
Eine kurze Anleitng dazu gibt es hier von TA:
https://help.ta.co.at/DE/CMIHELP/coe___ ... 3D&mw=MjQw
Damit kann man Werte von der UVR per CAN empfangen und über Ethernet an eine bestimmte IP senden.
Dann ist auf Raspi-Seite nur mehr ein UDP-Server aufzusetzen und ein Script zu erstellen, welche die Daten per UDP entgegen nimmt und in die InfluxDB reinschreibt.
Ob der BL das kann bin ich mir aber nicht sicher. Eher nicht.
LG,
Michael
hier meine 2 cent zum Thema UVR und Solaranzeige.
Wenn du ein C.M.I. von TA verbaut hast, dann kannst du einfach via CoE (CAN over Ethernet) Daten über Ethernet an den Raspi schicken.
Eine kurze Anleitng dazu gibt es hier von TA:
https://help.ta.co.at/DE/CMIHELP/coe___ ... 3D&mw=MjQw
Damit kann man Werte von der UVR per CAN empfangen und über Ethernet an eine bestimmte IP senden.
Dann ist auf Raspi-Seite nur mehr ein UDP-Server aufzusetzen und ein Script zu erstellen, welche die Daten per UDP entgegen nimmt und in die InfluxDB reinschreibt.
Ob der BL das kann bin ich mir aber nicht sicher. Eher nicht.
LG,
Michael
Kostal Plenticore Gen1 8,5kW, KSEM Gen2, Solarfabrik Mono S3 Module 375W, installierte Leistung 7,5kWp, BYD HVS 7,68kWh
-
solarfanenrico
Re: TA uvr 1611 Solarsteuerung auslesen
BL-Net konnte das besser. Da gibt es für jeden Ausgang,Eingang,Zusatnd und was auch immer die direke CAN-Abfrage über LAN/WLAN
Ich habe beide im Einsatz. Die Einzelabfrage ist beim C.M.I. nicht mehr möglich, sondern nur in einem String
Eingänge/Ausgänge zusammen oder nur Ein oder nur Aus.
Der Befehl sieht beim C.M.I. so aus für Eingänge (Beispiel)
Es müssen Benutzername, Passwort, IP und Knotenpunkt des CMI angegeben werden.
http://Benutzer:Passwort@IP des C.M.I./INCLUDE/api.cgi?jsonnode=Knotenpunkt&jsonparam=I
Enrico
-
tirolerbua
- Beiträge: 44
- Registriert: Mo 17. Aug 2020, 08:44
- Hat sich bedankt: 2 Mal
Re: TA uvr 1611 Solarsteuerung auslesen
Zum Auslesen der UVR1611 brauch ich aber immer dazu die CMI Box oder?
Danke!
Danke!
-
solarfanenrico
Re: TA uvr 1611 Solarsteuerung auslesen
Die UVR1611 lkann man über C.M.I oder auch über das BLNet auslesen.
Ich nutze beispielsweise beide über CAN-Bus im Parallelbetrieb
Über BL-Net kann man jeden einezelnen Sensor bzw. Schaltzustand abrufen,
im C.M.I. geht dies immer nur entweder Eingänge oder Ausgänge oder beides zusammen jeweils in einem String, aber für jede UVR1611 einzeln.
Wie sieht die spezialle Frage jetzt aus.
Enrico
Ich nutze beispielsweise beide über CAN-Bus im Parallelbetrieb
Über BL-Net kann man jeden einezelnen Sensor bzw. Schaltzustand abrufen,
im C.M.I. geht dies immer nur entweder Eingänge oder Ausgänge oder beides zusammen jeweils in einem String, aber für jede UVR1611 einzeln.
Wie sieht die spezialle Frage jetzt aus.
Enrico
-
tirolerbua
- Beiträge: 44
- Registriert: Mo 17. Aug 2020, 08:44
- Hat sich bedankt: 2 Mal
Re: TA uvr 1611 Solarsteuerung auslesen
Danke für die rasche Antwort!
Ist das BL Net schon integriert? Oder braucht man da zur uvr1611 noch was extra?
Möchte die Daten im Iobroker darstellen! Danke
Ist das BL Net schon integriert? Oder braucht man da zur uvr1611 noch was extra?
Möchte die Daten im Iobroker darstellen! Danke
Wer ist online?
Mitglieder in diesem Forum: 0 Mitglieder und 64 Gäste