SolarMax S Serie

Welche Geräter können mit dieser Anzeige benutzt werden?
Laderegler, Wallboxen, Batterie-Management-Systeme, WLAN Schalter mit Tasmota Firmware und Wechselrichter.
Allgemeine Fragen zu all diesen Geräten.

Moderator: Ulrich

Online
Benutzeravatar
Ulrich
Administrator
Beiträge: 6607
Registriert: Sa 7. Nov 2015, 10:33
Wohnort: Essen
Hat sich bedankt: 163 Mal
Danksagung erhalten: 918 Mal

SolarMax S Serie

Beitrag von Ulrich »

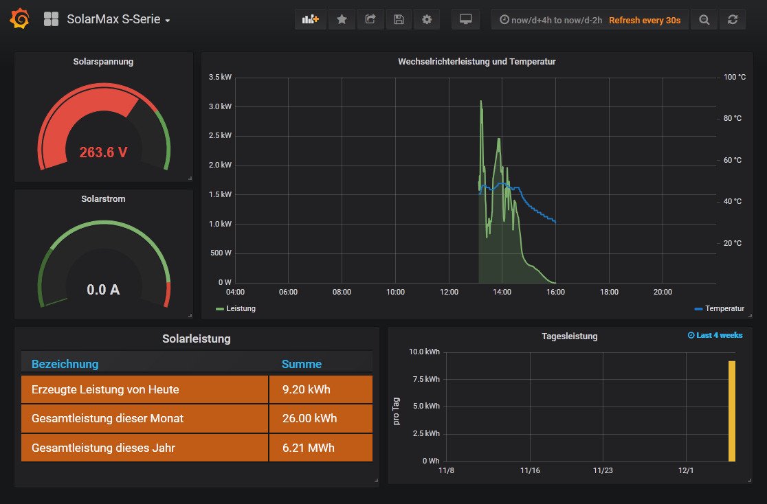
Ab Software Version 4.2.1 können auch die Daten der Wechselrichter von SolarMax S Serie innerhalb der Solaranzeige angezeigt werden. (Eventuell auch die MT Serie) Der Anschluß zum Gerät geschieht über eine Ethernet Netz Verbindung.
IP Adresse, GeräteID und Port muss im Gerät eingetragen werden. (Port über 1023) Alle 3 Angaben auch in der user.config.php eintragen. Nachts schaltet der SolarMax aus.
Das standard Dashboard sieht so aus:

SolarMax S Serie
SolarMax S Serie
-----------------------------------------------------
Ulrich . . . . . . . . [ Admin ]

Zurück zu „Fragen zu Reglern, Wallboxen und Wechselrichter“

Wer ist online?

Mitglieder in diesem Forum: 0 Mitglieder und 2 Gäste