Buderus Logalux S120.5 S-B 115L

Überwachung der Solaranlage per eMail oder Pushover und Steuerung von Geräten mit Smart Home Zentralen. PV-Überschuss Steuerung verbunden mit Geräten und Tasmota Firmware. Wallbox Steuerungen und API Schnittstelle, über die Daten in die Solaranzeigen Datenbanken geschrieben und gelesen werden können. Alles, was man für Steuerungsaufgaben benötigt.

Moderator: Ulrich

Snoopy
Beiträge: 105
Registriert: So 27. Mär 2022, 12:48
Hat sich bedankt: 1 Mal
Danksagung erhalten: 5 Mal

Buderus Logalux S120.5 S-B 115L

Beitrag von Snoopy »

Ich Grüße euch :)

Ich habe vor mein Warmwasserspeicher mit dem PV Überschuss zu Heizten. Jetzt stellt sich mir die Frage wie ich das anstellen muss.
Kann die solaranzeige.de Lösung so etwas integrieren? Und wenn ja...wie? Ich brauche erstmal ein Heitz stab für meine Anlage, da ich mich schon etwas umgesehen habe bin auf das https://www.ta.co.at/x2-energiemanageme ... -regelbar/ Teil gestoßen oder auf
/https://www.heizungsdiscount24.de/zube ... 20-mm.html oder https://www.my-pv.com/de/produkte/ac-elwa-e das hier. Was haltet ihr davon? Gibt es was besseres oder einfacheres?

Könnt ihr mir behilflich sein was ich dazu benötige an Hard/Software?


Grüße

Snoopy
Beiträge: 105
Registriert: So 27. Mär 2022, 12:48
Hat sich bedankt: 1 Mal
Danksagung erhalten: 5 Mal

Re: Buderus Logalux S120.5 S-B 115L

Beitrag von Snoopy »

Hallo,

ich habe jetzt die Steckdose erhalten und habe auch schon so manche Einstellungen Probiert und getestet. Leider muss ich sagen das es nicht so richtig funktioniert. Die Steckdose geht zwar an aber nicht mehr aus. In den LOGS kommt auch so mancher Fehler. Ich habe von allem mal ein paar auszüge gemacht und hoffe jemand ist mir behilflich.

Ich möchte das die Batterie erst geladen wird und dann bei 200W PV Überschuss die Steckdose an geht (Warmwasser Aufbereitung). Oder hat jemand eine Bessere Idee das zu Konfigurieren?


Danke für die Hilfe
Dateianhänge
WEB-automation.log
(4.15 KiB) 282-mal heruntergeladen
user.config.php
(29.25 KiB) 239-mal heruntergeladen
solaranzeige.log
(3.67 KiB) 264-mal heruntergeladen
php.log
(6.22 KiB) 291-mal heruntergeladen
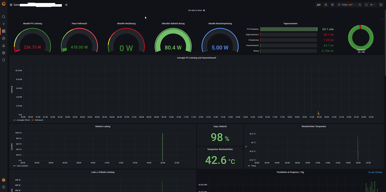
chrome_TSkVB3Y24l.png
chrome_hwwMVafyIg.png
chrome_hwwMVafyIg.png (47.43 KiB) 885 mal betrachtet
chrome_dFvKY4oCMO.png
chrome_dFvKY4oCMO.png (41.64 KiB) 885 mal betrachtet
automation.log
(2.8 KiB) 257-mal heruntergeladen

Snoopy
Beiträge: 105
Registriert: So 27. Mär 2022, 12:48
Hat sich bedankt: 1 Mal
Danksagung erhalten: 5 Mal

Re: Buderus Logalux S120.5 S-B 115L

Beitrag von Snoopy »

Jetzt sind sogar Daten weg. Nach einem Neustart
Dateianhänge
chrome_bO2MwwpUD6.png

Zurück zu „Überschuss Steuerung, Anlagenüberwachung, Anbindung an die Heizung, API Schnittstelle und vieles Andere mehr.“

Wer ist online?

Mitglieder in diesem Forum: 0 Mitglieder und 0 Gäste