Fehlr Solaranzeige

Allgemeine Informationen zum Nachbau und zum Forum.
PV-Monitorung / PV Überwachung

Moderator: Ulrich

xango
Beiträge: 144
Registriert: Mo 9. Mär 2020, 09:40
Hat sich bedankt: 2 Mal

Fehlr Solaranzeige

Beitrag von xango »

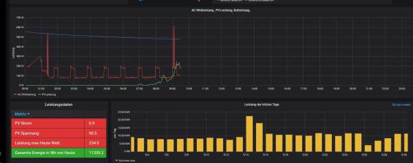
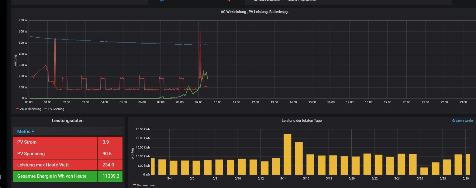
Heute Morgen 9:30h folgender Fehler aufgetreten:
Im Query Leistungsdaten ( gesamte Energie in Wh Heute) zeigt er die von gestern an plus die von Heute. Und das trotz Reboot. Der WR zeigt zu diesem Zeitpunkt 66Wh an.
ERgänzung: der Wert *2 weil die Solaranzeige nur den String 1 ausliest und Beide Strings ca. das gleich liefern!
WR Axpert MAX 7.2
Anbei 2 Screenshots
Dateianhänge
scquery.JPG
sc30522.JPG

xango
Beiträge: 144
Registriert: Mo 9. Mär 2020, 09:40
Hat sich bedankt: 2 Mal

Re: Fehlr Solaranzeige

Beitrag von xango »

Ich vermute mal das es ein Problem bei der InfluxDB sein könnte.
Wer kann mir da helfen, was kann ich tun ?

xango
Beiträge: 144
Registriert: Mo 9. Mär 2020, 09:40
Hat sich bedankt: 2 Mal

Re: Fehlr Solaranzeige

Beitrag von xango »

Thema vorerst erledigt. Um Mitternacht, 0:00h hat er wieder bei Null angefangen.

ButterfIy
Beiträge: 2
Registriert: Fr 18. Nov 2022, 23:22
Hat sich bedankt: 1 Mal

Re: Fehlr Solaranzeige

Beitrag von ButterfIy »

Hallo xango!
Du hast auch einen Axpert Max 7.2?
Ich habe die Raspberry-Hardware hier, nur die Software ist mir Alles noch ein Rätsel. Zum Beispiel finde ich in Grafana den Wechselrichter nicht. Welchen hast Du ausgewählt?
Ich wäre Dir echt dankbar, wenn Du mir zum Start ein paar Infos geben könntest, damit ich nicht ewig suchen und recherchieren muss. Auf Dein Profil komme ich leider nicht, um Dich direkt anzuschreiben.
Können wir irgendwie kommunizieren? Wäre cool…
Antworte einfach hier….
Danke schon mal!
VG ButterfIy

Zurück zu „Allgemeines“

Wer ist online?

Mitglieder in diesem Forum: 0 Mitglieder und 4 Gäste