Bosswerk MI600 + Solaranzeige
Moderator: Ulrich
-
busfahrer2
- Beiträge: 2
- Registriert: Fr 10. Jun 2022, 19:14
Bosswerk MI600 + Solaranzeige
Hallo zusammen,
mein Name ist Gregor und ich habe mich nun auch mal angemeldet, da mich die Lösung mit dem Grafana sehr anspricht.
Ich habe hier noch einen Rasp3B+ umherliegen, den ich gerne hierfür verwenden würde. Das Installieren und Einrichten sollte kein Problem sein.
Die größere Schwierigkeit wird wohl der Wechselrichter sein.
Ich habe folgenden:
MI600
https://www.bosswerk.de/mikrowechselrichter/
Er hat ein WiFi-Modul und scheint wohl mit MQTT klarzukommen.
Zumindest sind wohl hier
https://www.photovoltaikforum.com/threa ... /?pageNo=7
im Post 67 einige Daten hinterlegt.
Da ich kein ausgewiesener Linux-Crack bin, hab ich natürlich keinen blassen Schimmer wie man deren Lösung einrichtet.
Wie schwer ist es evtl. den MI600 bei euch zu implementieren ?
Gruss
Gregor
mein Name ist Gregor und ich habe mich nun auch mal angemeldet, da mich die Lösung mit dem Grafana sehr anspricht.
Ich habe hier noch einen Rasp3B+ umherliegen, den ich gerne hierfür verwenden würde. Das Installieren und Einrichten sollte kein Problem sein.
Die größere Schwierigkeit wird wohl der Wechselrichter sein.
Ich habe folgenden:
MI600
https://www.bosswerk.de/mikrowechselrichter/
Er hat ein WiFi-Modul und scheint wohl mit MQTT klarzukommen.
Zumindest sind wohl hier
https://www.photovoltaikforum.com/threa ... /?pageNo=7
im Post 67 einige Daten hinterlegt.
Da ich kein ausgewiesener Linux-Crack bin, hab ich natürlich keinen blassen Schimmer wie man deren Lösung einrichtet.
Wie schwer ist es evtl. den MI600 bei euch zu implementieren ?
Gruss
Gregor
Online
- Ulrich
- Administrator
- Beiträge: 5676
- Registriert: Sa 7. Nov 2015, 10:33
- Wohnort: Essen
- Hat sich bedankt: 165 Mal
- Danksagung erhalten: 835 Mal
Re: Bosswerk MI600 + Solaranzeige
Hallo Gregor,
das Gerät ist noch nicht implementiert und der Hersteller gibt auch nicht die Protokollbeschreibung heraus. Du kannst das Gerät ja auf die Wunschliste setzen. Exoten habe es aber sehr schwer.
das Gerät ist noch nicht implementiert und der Hersteller gibt auch nicht die Protokollbeschreibung heraus. Du kannst das Gerät ja auf die Wunschliste setzen. Exoten habe es aber sehr schwer.
-----------------------------------------------------
Ulrich . . . . . . . . [ Admin ]
Ulrich . . . . . . . . [ Admin ]
-
busfahrer2
- Beiträge: 2
- Registriert: Fr 10. Jun 2022, 19:14
Re: Bosswerk MI600 + Solaranzeige
Hallo Ulrich,
danke für deine Antwort.
Wenn nicht genügend Daten vom Hersteller zur Verfügung gestellt werden, bringts ja alles nix.
Schade.
Die Dinger scheinen baugleich mit denen hier zu sein:
https://www.deyeinverter.com/product/mi ... tdown.html
Vielleicht gibts da was.
Gruss Gregor
danke für deine Antwort.
Wenn nicht genügend Daten vom Hersteller zur Verfügung gestellt werden, bringts ja alles nix.
Schade.
Die Dinger scheinen baugleich mit denen hier zu sein:
https://www.deyeinverter.com/product/mi ... tdown.html
Vielleicht gibts da was.
Gruss Gregor
Re: Bosswerk MI600 + Solaranzeige
Hallo in die Runde,
ich wollte mal nachfragen ob sich schon jemand mit dem MI600 von Bosswerk näher befasst hat.
Ich hätte da auch einen am laufen zusätzlich zu meiner größeren PV Anlage.
Grüße
Mirank
ich wollte mal nachfragen ob sich schon jemand mit dem MI600 von Bosswerk näher befasst hat.
Ich hätte da auch einen am laufen zusätzlich zu meiner größeren PV Anlage.
Grüße
Mirank
Online
- Ulrich
- Administrator
- Beiträge: 5676
- Registriert: Sa 7. Nov 2015, 10:33
- Wohnort: Essen
- Hat sich bedankt: 165 Mal
- Danksagung erhalten: 835 Mal
Re: Bosswerk MI600 + Solaranzeige
Versuche es doch einmal mit der Einstellung:
Regler = "93";
Der soll ja baugleich sein.
Regler = "93";
Der soll ja baugleich sein.
-----------------------------------------------------
Ulrich . . . . . . . . [ Admin ]
Ulrich . . . . . . . . [ Admin ]
Re: Bosswerk MI600 + Solaranzeige
Kurze Frage zu dem Thema:
Ich baue mir gerade meine Solaranzeige auf und möchte neben meinem Huawei (funktioniert) noch meine Deye-Micro-WRs ergänzen. Diese haben jedoch nur eine Modbus-TCP Schnittstelle (auf Port 8899). Wenn ich es richtig sehe verlangt der Regler Typ 93 immer eine Kabelverbindung. Richtig oder Denkfehler von mir?
Ich baue mir gerade meine Solaranzeige auf und möchte neben meinem Huawei (funktioniert) noch meine Deye-Micro-WRs ergänzen. Diese haben jedoch nur eine Modbus-TCP Schnittstelle (auf Port 8899). Wenn ich es richtig sehe verlangt der Regler Typ 93 immer eine Kabelverbindung. Richtig oder Denkfehler von mir?
Online
- Ulrich
- Administrator
- Beiträge: 5676
- Registriert: Sa 7. Nov 2015, 10:33
- Wohnort: Essen
- Hat sich bedankt: 165 Mal
- Danksagung erhalten: 835 Mal
Re: Bosswerk MI600 + Solaranzeige
MODBUS TCP wird bei den Deye Wechselrichtern zurzeit nicht unterstützt. Hat dein Wechselrichter eventuell auch zusätzlich noch eine RS485 Schnittstelle? Melde dich bitte einmal per eMail.
-----------------------------------------------------
Ulrich . . . . . . . . [ Admin ]
Ulrich . . . . . . . . [ Admin ]
Re: Bosswerk MI600 + Solaranzeige
leider nicht. Habe dir aber ne Mail über das Board geschickt. Gucke mir das die Tage auch selbst mal an
Re: Bosswerk MI600 + Solaranzeige
Irgendwie kann ich Dir keine Mails mit Anlagen schicken.
Ich habe die Register von Deye-Micro-WRS angehängt (sind identisch zu Bosswerk etc.)
Ich habe die Register von Deye-Micro-WRS angehängt (sind identisch zu Bosswerk etc.)
- Dateianhänge
-
- Deye_SUN600G3-230-EU_Register.xlsx
- (24.38 KiB) 211-mal heruntergeladen
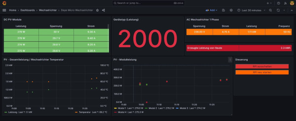
Re: Bosswerk MI600 + Solaranzeige
Juchu - ich habe einen Deye-Micro-WR drin
@Ulrich: Ich schicke Dir gleich ne Mail übers Forum. Ist nicht toll umgesetzt, aber es funktioniert und ist rein in php umgesetzt
Wer ist online?
Mitglieder in diesem Forum: 0 Mitglieder und 0 Gäste