Shelly 3EM Energiemessgerät auslesen

Allgemeine Informationen zum Nachbau und zum Forum.
PV-Monitorung / PV Überwachung

Moderator: Ulrich

mbaier
Beiträge: 105
Registriert: Mi 24. Mär 2021, 07:19
Wohnort: Mägenwil, CH
Hat sich bedankt: 7 Mal
Danksagung erhalten: 1 Mal

Shelly 3EM Energiemessgerät auslesen

Beitrag von mbaier »

Ich habe mittlerweile diverse Shelly 3EM Energiemessgeräte im Einsatz und würde deren Verbrauch auch gerne in meinem schönen Solaranzeige Dashboard anzeigen lassen. Ist das möglich ? Vielen Dank für eure Hilfe !
Gruss
Marc

Bogeyof
Beiträge: 1083
Registriert: Mi 13. Mai 2020, 10:04
Hat sich bedankt: 27 Mal
Danksagung erhalten: 150 Mal

Re: Shelly 3EM Energiemessgerät auslesen

Beitrag von Bogeyof »

Der Shelly 3EM wird doch von der Solaranzeige unterstützt, Regler 31. Also kein Problem...

mbaier
Beiträge: 105
Registriert: Mi 24. Mär 2021, 07:19
Wohnort: Mägenwil, CH
Hat sich bedankt: 7 Mal
Danksagung erhalten: 1 Mal

Re: Shelly 3EM Energiemessgerät auslesen

Beitrag von mbaier »

Vielen Dank ! Hatte ich voll übersehen - sorry.

mbaier
Beiträge: 105
Registriert: Mi 24. Mär 2021, 07:19
Wohnort: Mägenwil, CH
Hat sich bedankt: 7 Mal
Danksagung erhalten: 1 Mal

Re: Shelly 3EM Energiemessgerät auslesen

Beitrag von mbaier »

Ich hab da noch eine Frage - in der Doku steht beim Shelly 3EM "LAN Kabel". Meine sind aber alle per WIFI angeschlossen. Ist das ein Problem bzw. ist WLAN auch unterstützt ? Ich würde dann einfach für jeden der 4 Shellys eine neue user config und Influx db gemäss Anleitung anlegen.

Benutzeravatar
Ulrich
Administrator
Beiträge: 6607
Registriert: Sa 7. Nov 2015, 10:33
Wohnort: Essen
Hat sich bedankt: 163 Mal
Danksagung erhalten: 918 Mal

Re: Shelly 3EM Energiemessgerät auslesen

Beitrag von Ulrich »

WLAN geht genauso.
-----------------------------------------------------
Ulrich . . . . . . . . [ Admin ]

Bogeyof
Beiträge: 1083
Registriert: Mi 13. Mai 2020, 10:04
Hat sich bedankt: 27 Mal
Danksagung erhalten: 150 Mal

Re: Shelly 3EM Energiemessgerät auslesen

Beitrag von Bogeyof »

Das ist kein Problem. Der Shelly 3EM ist bei mir auch über WLAN angeschlossen, Hauptsache die IP-Adresse ist bekannt. Dann Multireglerversion nutzen und für jeden Shelly eine eigene User Config und Datenbank, das ist so korrekt ...

mbaier
Beiträge: 105
Registriert: Mi 24. Mär 2021, 07:19
Wohnort: Mägenwil, CH
Hat sich bedankt: 7 Mal
Danksagung erhalten: 1 Mal

Re: Shelly 3EM Energiemessgerät auslesen

Beitrag von mbaier »

Ulrich hat geschrieben:
Do 25. Aug 2022, 09:47
WLAN geht genauso.
Danke Ulrich ! Ich habe alles eingerichtet und versuche nun den täglichen Verbrauch des Backofens darzustellen. Bei den auslesbaren Summen aus dem Shelly kann ich nur den Gesamtverbrauch (total) auslesen. Gibt es eine Möglichkeit den Verbrauch pro Tag anzuzeigen ? Ich vermisse dort einen Wert wie z. Bsp. Verbrauch_Heute. Hat hier jemand Erfahrung mit den Shellys ?

Bogeyof
Beiträge: 1083
Registriert: Mi 13. Mai 2020, 10:04
Hat sich bedankt: 27 Mal
Danksagung erhalten: 150 Mal

Re: Shelly 3EM Energiemessgerät auslesen

Beitrag von Bogeyof »

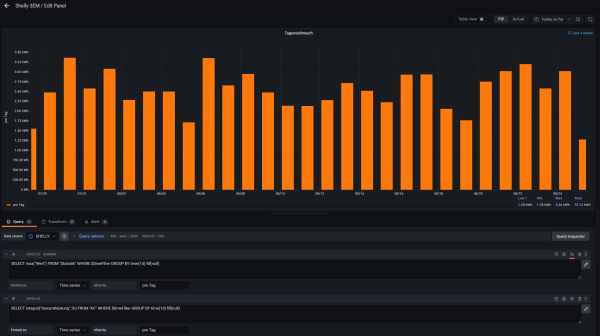
Eigentlich gibt es diesen "Wert" unter Statistik, Abfrage unter Grafana recht einfach, alternativ selbst berechnen mit Integralfunktion (genauer):
Shelly_Tageswert.png
Vielleicht schaust Du Dir mal das angehängte Shelly-Dashboard an, zeigt die einzelnen Phasen, den Gesamtwert und Tageswerte...
Shelly.png
Dateianhänge
Shelly 3EM.json
(37.47 KiB) 1016-mal heruntergeladen

Frackel72
Beiträge: 1
Registriert: So 22. Sep 2024, 07:25

Re: Shelly 3EM Energiemessgerät auslesen

Beitrag von Frackel72 »

Hallo,
wo bezieht denn Grafana die Daten her?
Ich nutze momentan Grafana mit einer InfluxDB.......

Momentane Baustelle Anzeige von 3 Phasen oder anders gesagt wo nur Texte unter Edit zu finden sind......
z.B.
SELECT integral("Gesamtleistung",1h) FROM "AC" WHERE $timeFilter GROUP BY time(1d) fill(null)

Wo her bezieht er die Werte?

Momentan verwende ich folgende Tools NodeRed(Mqtt, Zigbee), Homebridge,Gafana,.......

LG
Frackel

Benutzeravatar
Ulrich
Administrator
Beiträge: 6607
Registriert: Sa 7. Nov 2015, 10:33
Wohnort: Essen
Hat sich bedankt: 163 Mal
Danksagung erhalten: 918 Mal

Re: Shelly 3EM Energiemessgerät auslesen

Beitrag von Ulrich »

Frackel72 hat geschrieben:
So 6. Okt 2024, 12:50
Hallo,
wo bezieht denn Grafana die Daten her?
Ich nutze momentan Grafana mit einer InfluxDB.......

Momentane Baustelle Anzeige von 3 Phasen oder anders gesagt wo nur Texte unter Edit zu finden sind......
z.B.
SELECT integral("Gesamtleistung",1h) FROM "AC" WHERE $timeFilter GROUP BY time(1d) fill(null)

Wo her bezieht er die Werte?

Momentan verwende ich folgende Tools NodeRed(Mqtt, Zigbee), Homebridge,Gafana,.......

LG
Frackel
Ich verstehe nicht so ganz, was dein Problem ist. Die Solaranzeige liest Daten aus dem Shelly 3EM und speichert sie in die Influx Datenbank.
Dazu wird nicht NodeRed(Mqtt, Zigbee) oder Homebridge benötigt.
-----------------------------------------------------
Ulrich . . . . . . . . [ Admin ]

Zurück zu „Allgemeines“

Wer ist online?

Mitglieder in diesem Forum: 0 Mitglieder und 2 Gäste