Huawei SUN2000-8KTL-M1 Produktionsdaten
Moderator: Ulrich
-
KetzerChristoph
- Beiträge: 15
- Registriert: Do 28. Jul 2022, 05:49
- Danksagung erhalten: 1 Mal
Huawei SUN2000-8KTL-M1 Produktionsdaten
Hallo zusammen,
nachdem ich die ersten Hürden genommen habe bastel ich mir gerade meine ersten Dashboards zusammen und stosse dabei wieder auf die Unstimmigkeiten die mir schon in der Fusionapp untergekommen sind.
Anlage ist eine 9,25 kwP (4,4 Süd, 4,8 Nord) mit WR SUN2000-8KTL-M1 und Luna 5kwh Speicher.
Der Begriff Produktion ist hier wohl sehr weit gefasst.
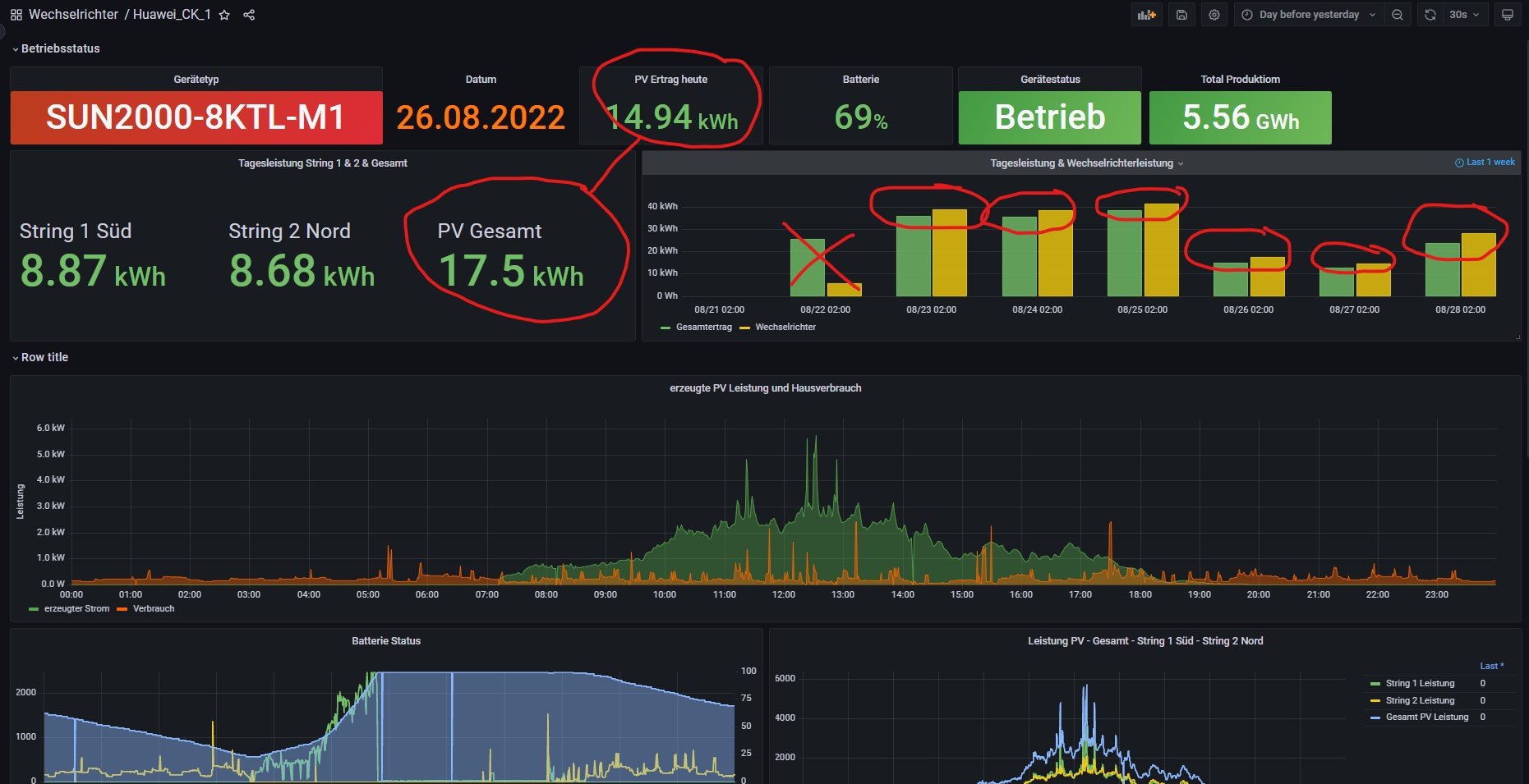
Hier einmal ein Beispiel vom 26.08.:
Ich kann die Tagesleistung über das Query:
SELECT max("Wh_GesamtHeute") FROM "Summen" WHERE $timeFilter ORDER BY time DESC
auslesen, was für den 26.8. 14,94 kwh ergibt.
Alternativ kann ich jedoch auch mit folgenden Query die PV Leistung direkt berechnen:
SELECT integral("Leistung") /3600/1000 FROM "PV" WHERE $timeFilter GROUP BY time(1d)
dabei kommt in Summe dann 17,5 kwh raus. Dies deckt sich dann auch mit den kumlierten Daten der beiden Strings die ich aus der Fusionapp ziehen kann.
Wenn ich nun die Daten weiter mit der Fusionapp vergleiche sieht es zuerst einmal sehr komisch aus, da die App 15,34 kwh Produktion für den Tag auswirft.
Schau ich in die tiefen der historischen Information, komme ich dann wieder auf die 14,94 kwh was dann wiederum mit dem Wert aus dem Query übereinstimmt.
Die 15,34 kwh aus der FusionApp ergeben sich, wenn man den Ladeleistung für die Batterie abzieht und die Entladeleistung addiert, das scheint also die Produktion im Sinne von Huawei zu sein.
Im meinem Sinne wäre die Produktion jedoch was die PV Anlage kumuliert aus den beiden Strings produziert hat.
Im Prinzip weiß ich nicht so richtig wo diese 14,94 kwh herkommen, lässt man sich als Graph darstellen steigt dieser auch in Nicht-Produktionszeiten an, was mich direkt stutzig gemacht hat. Das lässt mich dann auch etwas den Wert für die Gesamtleistung anzweifeln.
Hat jemand ähnliche Erfahrungen mit den Daten gemacht, so richtig verifizieren kann ich es wohl erst, wenn ich mal einen kompletten Monat geloggt habe und dann mit den Daten aus dem Installateurzugang vergleiche.
Hat vieleicht jemand eine Doku über die Datenfelder von Huawei, habe da adhoc nichts gefunden.
Hier obige Daten noch als Screenshot. Sonnige Grüße
Christoph
nachdem ich die ersten Hürden genommen habe bastel ich mir gerade meine ersten Dashboards zusammen und stosse dabei wieder auf die Unstimmigkeiten die mir schon in der Fusionapp untergekommen sind.
Anlage ist eine 9,25 kwP (4,4 Süd, 4,8 Nord) mit WR SUN2000-8KTL-M1 und Luna 5kwh Speicher.
Der Begriff Produktion ist hier wohl sehr weit gefasst.
Hier einmal ein Beispiel vom 26.08.:
Ich kann die Tagesleistung über das Query:
SELECT max("Wh_GesamtHeute") FROM "Summen" WHERE $timeFilter ORDER BY time DESC
auslesen, was für den 26.8. 14,94 kwh ergibt.
Alternativ kann ich jedoch auch mit folgenden Query die PV Leistung direkt berechnen:
SELECT integral("Leistung") /3600/1000 FROM "PV" WHERE $timeFilter GROUP BY time(1d)
dabei kommt in Summe dann 17,5 kwh raus. Dies deckt sich dann auch mit den kumlierten Daten der beiden Strings die ich aus der Fusionapp ziehen kann.
Wenn ich nun die Daten weiter mit der Fusionapp vergleiche sieht es zuerst einmal sehr komisch aus, da die App 15,34 kwh Produktion für den Tag auswirft.
Schau ich in die tiefen der historischen Information, komme ich dann wieder auf die 14,94 kwh was dann wiederum mit dem Wert aus dem Query übereinstimmt.
Die 15,34 kwh aus der FusionApp ergeben sich, wenn man den Ladeleistung für die Batterie abzieht und die Entladeleistung addiert, das scheint also die Produktion im Sinne von Huawei zu sein.
Im meinem Sinne wäre die Produktion jedoch was die PV Anlage kumuliert aus den beiden Strings produziert hat.
Im Prinzip weiß ich nicht so richtig wo diese 14,94 kwh herkommen, lässt man sich als Graph darstellen steigt dieser auch in Nicht-Produktionszeiten an, was mich direkt stutzig gemacht hat. Das lässt mich dann auch etwas den Wert für die Gesamtleistung anzweifeln.
Hat jemand ähnliche Erfahrungen mit den Daten gemacht, so richtig verifizieren kann ich es wohl erst, wenn ich mal einen kompletten Monat geloggt habe und dann mit den Daten aus dem Installateurzugang vergleiche.
Hat vieleicht jemand eine Doku über die Datenfelder von Huawei, habe da adhoc nichts gefunden.
Hier obige Daten noch als Screenshot. Sonnige Grüße
Christoph
Spielt gern mit Zahlen 
Re: Huawei SUN2000-8KTL-M1 Produktionsdaten
Hallo, habe das ebenfalls bemerkt und mich einfach damit abgefunden.
Eventuell ist hier der DC/AC Verlust des WR die Differenz.
Könntest du das Json model deines modifizierten Dashboards hier im Forum teilen.
lg
Eventuell ist hier der DC/AC Verlust des WR die Differenz.
Könntest du das Json model deines modifizierten Dashboards hier im Forum teilen.
lg
-
KetzerChristoph
- Beiträge: 15
- Registriert: Do 28. Jul 2022, 05:49
- Danksagung erhalten: 1 Mal
Re: Huawei SUN2000-8KTL-M1 Produktionsdaten
Kann ich gerne machen, das war aber noch WIP, werde mal versuchen das im Laufe des Tages einzustellen.
Spielt gern mit Zahlen 
-
KetzerChristoph
- Beiträge: 15
- Registriert: Do 28. Jul 2022, 05:49
- Danksagung erhalten: 1 Mal
Re: Huawei SUN2000-8KTL-M1 Produktionsdaten
Habe mir das ganze noch mal an einem Tag angeschaut, wo ich den Speicher komplett geleert habe, die Tagesleistung ist im Prinzip das, was der WR AC-Seitig ausgegeben hat.
Spielt gern mit Zahlen 
-
CemS
- Beiträge: 62
- Registriert: Mi 7. Dez 2022, 14:20
- Hat sich bedankt: 17 Mal
- Danksagung erhalten: 10 Mal
Re: Huawei SUN2000-8KTL-M1 Produktionsdaten
Hallo,
auch ich habe ein SUN2000-8KTL-M1 mit 5kWh Batterie und mir ist aufgefallen, dass
in influxdb->Summen->Wh_GesamtHeute nicht die von PV erzeuge Energie reingeschrieben wird.
Ich vermute das liegt an dem vorhandensein einer Batterie.
Daher habe ich mir mit Hilfe der Dokumentation eine Erweiterung fuer huawei_LAN.php geschrieben.
Die von der PV erzeugte Energie wird dabei mit Hilfe der Leistung (AV->Leistung) aus dem influxdb errechnet
(EnergyNew = EnergyLast + Leistung*(1/60min)) und ins influxdb (influxdb->Service->PV_HeuteErzeugteEnergie)
geschrieben. Momentan gehe ich davon aus, dass das Script alle 1min aufgerufen wird. Ich denke das ist
genau genug aber vielleicht weisst einer wie man die letzten beiden Timestamp's auslesen kann dann wird
die Berechnung etwas genauer.
Um Mitternacht wird die Energie wieder auf Null gesetzt.
Leider kann es sein, dass eine Variable im script auf die jeweilige Umgebung angepasst werden muss.
Dabei geht es um den letzten Index-Wert (5) von:
Der korrekte Index-Wert kann durch Inspektion der log file
ermittelt werden.
Gruss
Cem
auch ich habe ein SUN2000-8KTL-M1 mit 5kWh Batterie und mir ist aufgefallen, dass
in influxdb->Summen->Wh_GesamtHeute nicht die von PV erzeuge Energie reingeschrieben wird.
Ich vermute das liegt an dem vorhandensein einer Batterie.
Daher habe ich mir mit Hilfe der Dokumentation eine Erweiterung fuer huawei_LAN.php geschrieben.
Die von der PV erzeugte Energie wird dabei mit Hilfe der Leistung (AV->Leistung) aus dem influxdb errechnet
(EnergyNew = EnergyLast + Leistung*(1/60min)) und ins influxdb (influxdb->Service->PV_HeuteErzeugteEnergie)
geschrieben. Momentan gehe ich davon aus, dass das Script alle 1min aufgerufen wird. Ich denke das ist
genau genug aber vielleicht weisst einer wie man die letzten beiden Timestamp's auslesen kann dann wird
die Berechnung etwas genauer.
Um Mitternacht wird die Energie wieder auf Null gesetzt.
Leider kann es sein, dass eine Variable im script auf die jeweilige Umgebung angepasst werden muss.
Dabei geht es um den letzten Index-Wert (5) von:
Code: Alles auswählen
$Ergebnis["JSON_Ausgabe"]["results"][0]["series"][0]["values"][0][5]
Code: Alles auswählen
$funktionen->log_schreiben(print_r($Ergebnis,1)," ",1);
Gruss
Cem
- Dateianhänge
-
- huawei_LAN_math.php
- (8.87 KiB) 246-mal heruntergeladen
-
CemS
- Beiträge: 62
- Registriert: Mi 7. Dez 2022, 14:20
- Hat sich bedankt: 17 Mal
- Danksagung erhalten: 10 Mal
Re: Huawei SUN2000-8KTL-M1 Produktionsdaten
Ich hatte noch ein Fehler beim zurücksetzen der Energie um Mitternacht. Hier ist die korrigierte version.
- Dateianhänge
-
- huawei_LAN_math.php
- (8.9 KiB) 352-mal heruntergeladen
Wer ist online?
Mitglieder in diesem Forum: 0 Mitglieder und 4 Gäste