SolarEdge Wechselrichter

Welche Geräter können mit dieser Anzeige benutzt werden?
Laderegler, Wallboxen, Batterie-Management-Systeme, WLAN Schalter mit Tasmota Firmware und Wechselrichter.
Allgemeine Fragen zu all diesen Geräten.

Moderator: Ulrich

Online
Benutzeravatar
Ulrich
Administrator
Beiträge: 6607
Registriert: Sa 7. Nov 2015, 10:33
Wohnort: Essen
Hat sich bedankt: 163 Mal
Danksagung erhalten: 918 Mal

SolarEdge Wechselrichter

Beitrag von Ulrich »

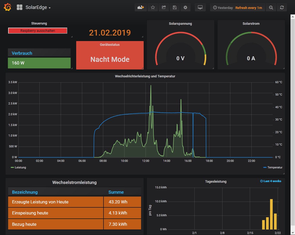
Die SolarEdge Wechselrichter mit einer oder drei Phasen Wechselstrom. Der Anschluss erfolgt über ein LAN Kabel.
Default Port ist 1502 und ID ist 01 Unbedingt auch die ID überprüfen. ID 1 bis 99 ist zulässig.
Es gibt 2 Versionen. 1. mit MODBUS Zähler (Regler 16) und 2. ohne MODBUS Zähler (Regler 20)
Das Dashboard bei einem Gerät ohne MODBUS Zähler oder mit nur 1 Phase muss etwas angepasst werden, da ein paar Daten bei diesem Gerät fehlen.

Hat das Gerät eine oder zwei Batterien angeschlossen, dann sind die Werte in der Datenbank vorhanden. Das Dashboard muss aber selber angepasst werden.


SolarEdge.jpg
-----------------------------------------------------
Ulrich . . . . . . . . [ Admin ]

Zurück zu „Fragen zu Reglern, Wallboxen und Wechselrichter“

Wer ist online?

Mitglieder in diesem Forum: 0 Mitglieder und 2 Gäste