Einbrüche in Grafana

Allgemeine Informationen zum Nachbau und zum Forum.
PV-Monitorung / PV Überwachung

Moderator: Ulrich

Muffin
Beiträge: 47
Registriert: Do 30. Jun 2022, 07:39
Hat sich bedankt: 2 Mal

Einbrüche in Grafana

Beitrag von Muffin »

Hallo zusammen,
Ich finde dieses Projekt echt gut gelungen und kann es nur immer wieder sagen das es top ist.
es gibt aber immer ein kleines ABER oder eine kleine frage.

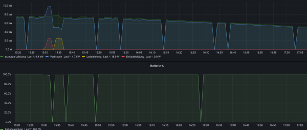
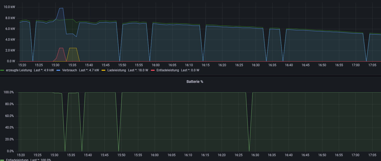
mir ist aufgefallen das meine Solaranzeige mehrmals am Tag einbrüche hat wo plötzlich angezeigt wird das 0 produziert wird oder wo der Speicher kurzzeitig auf 0 geht.
Das sieht man auf dem Bild ja ganz gut.

Ich bin über Tipps dankbar. weil dadurch funktioniert die Automation auch nicht so ganz richtig :?

Ohh sry habe vergessen zu schreiben das es sich um einen Huawei WR handelt und per LAN am Dongle angeschlossen ist.
Dateianhänge
Screenshot 2022-10-04 175751.png

Muffin
Beiträge: 47
Registriert: Do 30. Jun 2022, 07:39
Hat sich bedankt: 2 Mal

Re: Einbrüche in Grafana

Beitrag von Muffin »

Moin zusammen,
kann mir da jemand helfen?
Oder hat noch jemand solche Auffälligkeiten bei sich?
Und hat diese irgendwelche lösen können?

Ich kann nicht mir überhaupt nicht vorstellen wo das her kommt bzw wie das zustande kommt....

mfschr
Beiträge: 12
Registriert: So 14. Jun 2020, 12:27
Hat sich bedankt: 1 Mal
Danksagung erhalten: 3 Mal

Re: Einbrüche in Grafana

Beitrag von mfschr »

Hallo Muffin,

bei mir wurden die Einbrüche durch parallele Zugriffe per MODBUS TCP verursacht.
Die Lösung war ein MODBUS TCP Proxy.

Viele Grüße

Muffin
Beiträge: 47
Registriert: Do 30. Jun 2022, 07:39
Hat sich bedankt: 2 Mal

Re: Einbrüche in Grafana

Beitrag von Muffin »

Hallo mfschr,
Danke für deine Antwort.

Ich wüsste nicht was bei mir noch auf den wechselrichter zugreifen könnte...
Und ich habe nur einen einzigen Raspi am laufen.

Eigentlich darf dann ja nichts das Signal stören.

Wäre es evtl besser die Daten per Modbus statt wie jetzt per LAN anzugreifen? (vielleicht bessere Verbindung?)

Sry bin ganz frisch in dem Thema drin :mrgreen:

Grüße

Online
Benutzeravatar
Ulrich
Administrator
Beiträge: 5677
Registriert: Sa 7. Nov 2015, 10:33
Wohnort: Essen
Hat sich bedankt: 165 Mal
Danksagung erhalten: 835 Mal

Re: Einbrüche in Grafana

Beitrag von Ulrich »

Bitte versuche das Gerät einmal mit einem RS485 zu USB Adapter (mit FTDI Chipsatz) zu verbinden. Damit ist das Auslesen viel sicherer. Die Dongleverbindung ist nur eine Notlösung.
-----------------------------------------------------
Ulrich . . . . . . . . [ Admin ]

Muffin
Beiträge: 47
Registriert: Do 30. Jun 2022, 07:39
Hat sich bedankt: 2 Mal

Re: Einbrüche in Grafana

Beitrag von Muffin »

Hallo Ulrich,

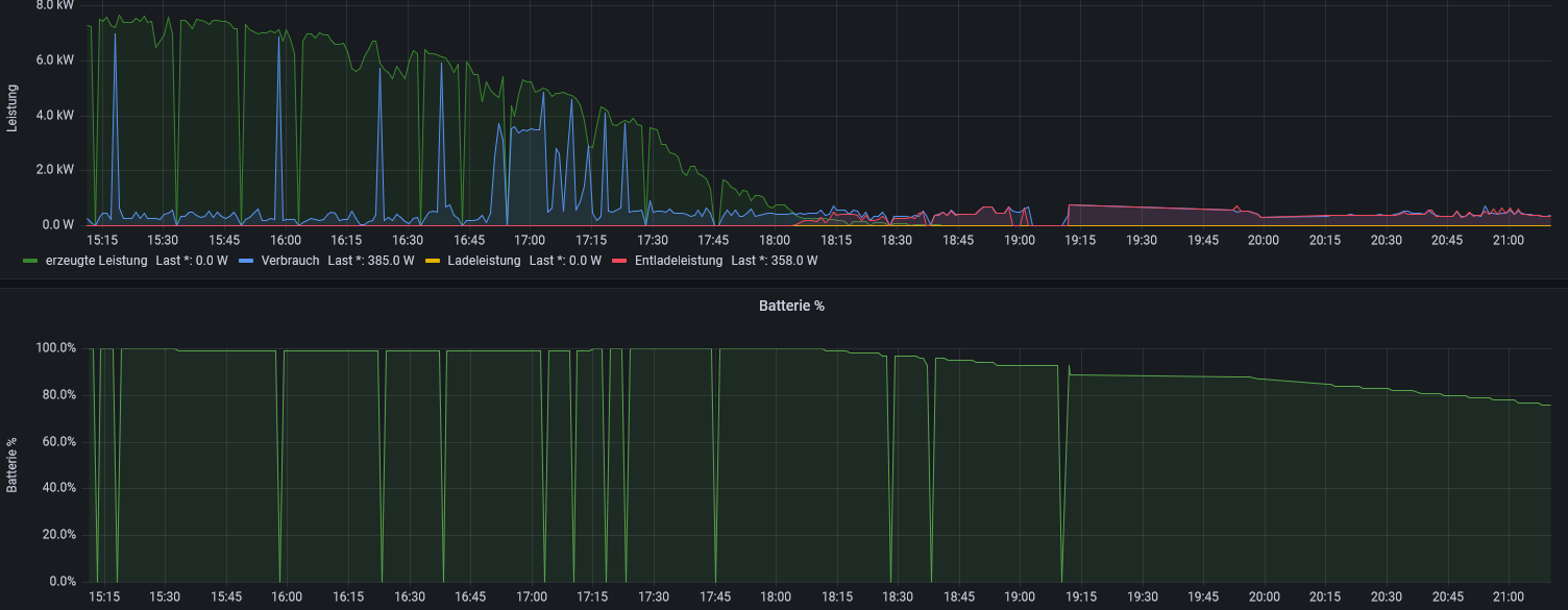
Ich habe es per RS485 Adapter angeschlossen und es funktioniert bis jetzt.
Ich habe gedacht das es per LAN Besser und sicherer wäre in der Verbindung.

Auf dem Bild kann man sehr gut sehen ab wann ich es umgebaut habe.

1000 Dank du hilfst immer schnell. :geek: :idea: 8-)
Screenshot 2022-10-07 211102.png

Muffin
Beiträge: 47
Registriert: Do 30. Jun 2022, 07:39
Hat sich bedankt: 2 Mal

Re: Einbrüche in Grafana

Beitrag von Muffin »

Hallo zusammen, :D

Ulrich hat ja mal wieder die zündende Idee gehabt um mein Problem zu lösen....
Mir ist da jetzt aufgefallen das bei der automation die % Anzeige des Akkus nicht mehr angezeigt wird.
das finde ich sehr merkwürdig, da sie mir in der Oberfläche noch angezeigt wird.
desweiteren wird in der App von Huawei die Statusanzeige angezeigt, doch die % angabe für den Akku scheint stehen geblieben zu sein.
hängt das irgendwie zusammen? denn die gesamte Auswertung (Tagesverbrauch/Bezug/Einspeisung usw.) in der App Huawei bleicht auch leer.
das war vorher über LAN nicht der Fall.

ist das normal oder überschreibt da der Pi was im Modbus?

(den Pi habe ich ein mal komplett neu aufgesetzt um evtl Fehler auszuschliesen nur das hat keine abhilfe geschaffen)


Log automation:
08.10. 16:20:01 |--> - - - - - - - - - - Start Automation - - - - - - - - -
08.10. 16:20:01 INFO PV Leistung: 72.34 W
08.10. 16:20:01 INFO AC Leistung: 384 W
08.10. 16:20:01 INFO Bezug: 0 W
08.10. 16:20:01 INFO Einspeisung: 12 W
08.10. 16:20:01 ERRO Datenbank: solaranzeige Measurement: Bedingung: -> Keine Daten vorhanden.
08.10. 16:20:01 INFO Kapazität: %
08.10. 16:20:01 INFO Broker: Connection Accepted.
08.10. 16:20:02 INFO Topic: tele/auto/LWT
08.10. 16:20:02 INFO Relais 1 ist aktiviert.
08.10. 16:20:03 INFO Relais 1 Kontakt 1 ist ausgeschaltet
08.10. 16:20:03 WARN PV Leistung 72.34 ist niedriger als die Vorgabe: 3000
08.10. 16:20:03 WARN SOC % ist niedriger als die Vorgabe: 15%
08.10. 16:20:03 INFO Mehr als eine Bedingung aktiv
08.10. 16:20:03 INFO Verknüpfung mit: and
08.10. 16:20:03 INFO 1. Parameter im Vergleich ist falsch. (and)
08.10. 16:20:03 WARN Relais 1 Kontakt 2 wird aus geschaltet.
Screenshot 2022-10-08 162434.png
Der Speicher wird plausibel angezeigt!!!




Ich habe es gelöst.....

Ich habe in der Webside Wo man die Regler angeben muss beim Bat. Managment Regler 62 angegeben Statt wie beim rest 56

Screenshot 2022-10-08 164334.png
Screenshot 2022-10-08 164538.png

Ist das so gewollt oder ist das evtl ein Fehler?????


@Ulrich hast du evtl eine erklärung dazu?

Online
Benutzeravatar
Ulrich
Administrator
Beiträge: 5677
Registriert: Sa 7. Nov 2015, 10:33
Wohnort: Essen
Hat sich bedankt: 165 Mal
Danksagung erhalten: 835 Mal

Re: Einbrüche in Grafana

Beitrag von Ulrich »

Du hast den Regler 62 doch gar nicht mehr in der 1.user.config.php angegeben. Dort muss auch 56 hinein. In alle 4 Felder muss 56

Der Dongle liefert weniger Daten wie dir RS485 Schnittstelle und auch unzuverlässiger! (Das hat etwas mit der Single Modbus TCP Verbindung zu tun)
-----------------------------------------------------
Ulrich . . . . . . . . [ Admin ]

Muffin
Beiträge: 47
Registriert: Do 30. Jun 2022, 07:39
Hat sich bedankt: 2 Mal

Re: Einbrüche in Grafana

Beitrag von Muffin »

Moin,
Ja genau das wundert mich auch so ein wenig aber mit dem Regler 56 wird der Ladezustand in der automation nicht ausgelesen / angezeigt und funktioniert nicht. das habe ich ja oben beschrieben.

Mit Regler 56
Screenshot 2022-10-09 045953.png


Mit Regler 62
Screenshot 2022-10-09 050120.png
(Also es funktioniert ja so wie ich es jetzt habe so ist es ja nicht....)

Es Wundert mich halt nur weil ja wie du schon sagst der Regler 62 nicht ausgelesen wird weil der in der 1.user.config der Regler 56 angegeben ist.
Screenshot 2022-10-09 050546.png
Ich kann mir das auch nicht erklären wieso das so eingestellt werden muss :?:
Nur du kannst es ja selber sehen das ich es so einstellen muss damit es funktioniert.

Online
Benutzeravatar
Ulrich
Administrator
Beiträge: 5677
Registriert: Sa 7. Nov 2015, 10:33
Wohnort: Essen
Hat sich bedankt: 165 Mal
Danksagung erhalten: 835 Mal

Re: Einbrüche in Grafana

Beitrag von Ulrich »

Ja, du hast Recht, da ist noch ein Fehler in der Datenbank. Wenn du ein normales Update auf die Solaranzeige machst sollte das Problem behoben sein.
-----------------------------------------------------
Ulrich . . . . . . . . [ Admin ]

Zurück zu „Allgemeines“

Wer ist online?

Mitglieder in diesem Forum: 0 Mitglieder und 4 Gäste