SolarEdge mit Solaranzeige

Wer möchte, kann hier ein paar Bilder seiner Solaranzeige und seiner Anlage präsentieren.

Moderator: Ulrich

MisterF
Beiträge: 2
Registriert: Di 12. Feb 2019, 21:14

SolarEdge mit Solaranzeige

Beitrag von MisterF »

Erst einmal vielen Dank an Ulrich für seine phantastische Arbeit!

Solaredge hat zwar auch ein schönes Onlineportal, aber die Daten werden nur viertelstündlich geloggt und reisen um die halbe Welt.
Mit Solaranzeige kann man das ganze minütlich (oder mit nem anderen Pi und dem System auf USB-Stick/Platte sicher auch öfter) loggen lassen.

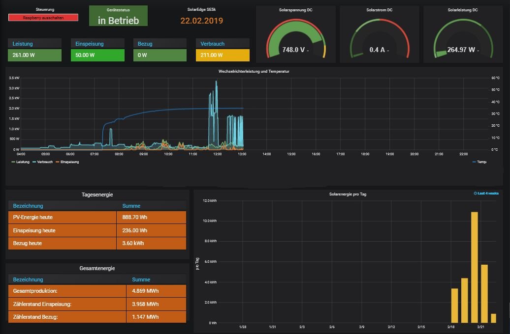
Noch bin ich am basteln, was Grafana alles kann, aber für den Anfang mal das Bild von eben:
solaranzeige-se.jpg

über die Daten meiner 6kWp Anlage mit einem SolarEdge SE5k Wechselrichter:
halterungengk10.jpg

Für ein Tablet gibst ne Kurzübersicht, damit man weiß, wann frau die Waschmaschine einschalten kann ;-)
Screenshot.png
(die Bezugs- / Einspeisungsanzeige setzt den Modbus-Zähler von SE voraus - oder man bindet einen anderen Zähler mit Webinterface ein - ich habe einen Allnet ALL3692 zum Auslesen meines Zweirichtungszählers EMH ED300L im Einsatz)

Leider stellt SolarEdge die Daten der einzelnen Module nicht zur Verfügung - die kann man weiterhin nur auf deren Webportal einsehen.

Zurück zu „Bilder meiner Anlage“

Wer ist online?

Mitglieder in diesem Forum: 0 Mitglieder und 2 Gäste